Descripción general de Application Monitoring

En este documento se presenta Monitorización de aplicaciones, un enfoque centrado en las aplicaciones para monitorizarlas. Application Monitoring crea paneles de control para tus aplicaciones, servicios y cargas de trabajo de App Hub. Para saber qué recursos usa tu aplicación y cómo interactúan, utiliza App Hub. Para saber cómo funcionan los recursos de tu aplicación y diagnosticar problemas, puedes usar los datos de telemetría, que Application Monitoring muestra en los paneles de control.

¿Qué es la monitorización de aplicaciones?

La monitorización de aplicaciones te permite monitorizar los recursos y la infraestructura desde la perspectiva de una aplicación. Es decir, no empiezas una investigación buscando en tus recursos y averiguando cuáles usa tu aplicación. En su lugar, inicias una investigación con tu aplicación y, a continuación, buscas información sobre los recursos y la infraestructura que utiliza. Los paneles que genera Application Monitoring para tu aplicación te permiten conocer el estado operativo de tu aplicación, sus servicios y sus cargas de trabajo.

Por ejemplo, en la siguiente captura de pantalla se muestra la información de resumen que proporciona la monitorización de aplicaciones para una aplicación específica:

Panel de control que muestra los servicios y las cargas de trabajo de una aplicación.

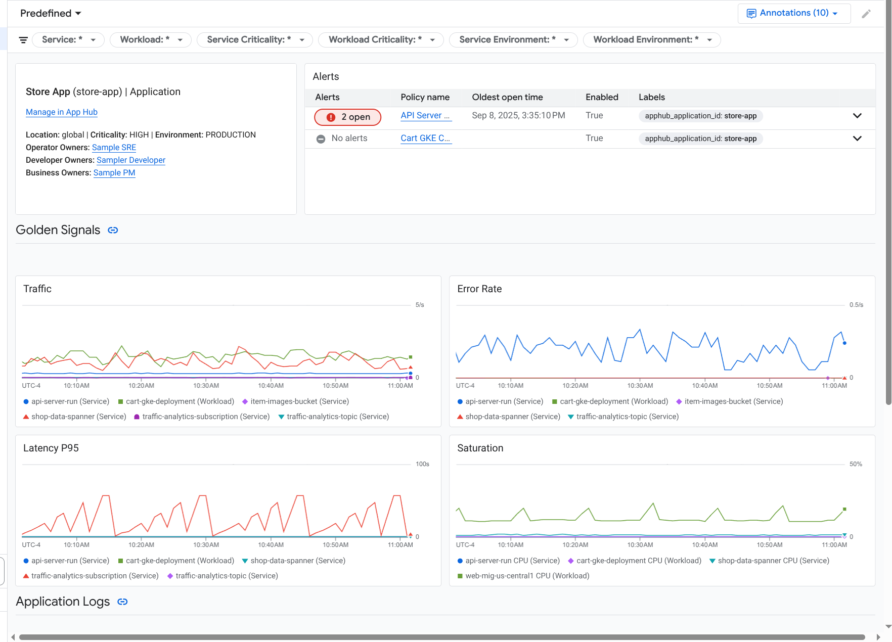
En esta misma aplicación, Application Monitoring también crea un panel de control que muestra información más detallada, como señales de oro, datos de registro e información sobre incidentes abiertos:

Panel de control que muestra las señales de oro y los registros de una aplicación.

Para usar Application Monitoring, debes crear tu aplicación y registrar servicios y cargas de trabajo en ella y, a continuación, configurar el ámbito de observabilidad. Para crear una aplicación y registrar servicios y cargas de trabajo en ella, puedes usar App Hub o desplegar tu aplicación mediante el centro de diseño de aplicaciones.

Por qué deberías adoptar la monitorización de aplicaciones

Usar Application Monitoring puede ahorrarte tiempo y esfuerzo. Por ejemplo, supongamos que usas Application Design Center para diseñar y desplegar tu aplicación. A continuación, usa App Hub para organizar y gestionar esa aplicación, y usa Application Monitoring para conocer el rendimiento de tu aplicación y diagnosticar fallos:

  • Paneles de control de aplicaciones, servicios y cargas de trabajo
  • Propagación de etiquetas para los servicios y las cargas de trabajo de las aplicaciones de App Hub.
  • Filtrar la telemetría por criticidad y entorno.
  • Integración perfecta con soluciones de código abierto

Cuando se despliega tu aplicación, el servicio Application Monitoring la descubre y crea automáticamente paneles de control adaptados a tu entorno. Para ayudarte a investigar los incidentes, estos paneles de control admiten búsquedas y filtros.

Los paneles que crea Application Monitoring muestran lo siguiente:

  • Información como la ubicación, la importancia y los propietarios.
  • Información sobre los incidentes abiertos.
  • Datos de registro y métricas generados por la infraestructura compatible. Los datos de métricas incluyen señales de oro, como las tasas de error y el tráfico, y métricas seleccionadas.

Cuando tus aplicaciones se ejecutan en una infraestructura compatible, Google Cloud Observability añade etiquetas específicas de la aplicación a tus datos de telemetría. Estas etiquetas identifican tu aplicación App Hub. Puede usar estas etiquetas específicas de la aplicación al consultar sus datos de telemetría. Las páginas Explorador de registros, Explorador de métricas y Explorador de trazas te permiten usar etiquetas para filtrar y agregar datos.

Empezar a usar la monitorización de aplicaciones

Para usar Application Monitoring, haz lo siguiente:

  1. Configura el ámbito de observabilidad para poder ver la telemetría de una aplicación registrada en App Hub. Para obtener información sobre este paso, consulta Configurar la monitorización de aplicaciones.

  2. Asigna etiquetas específicas de la aplicación a tus políticas de alertas. Para obtener información sobre este paso, consulta Asociar una política de alertas a una aplicación de App Hub.

  3. Si quieres que los datos de métricas y trazas generados por tu aplicación incluyan etiquetas de aplicación, instrumenta tu aplicación con OpenTelemetry o usa Google Cloud Managed Service para Prometheus. Para obtener más información, consulta Instrumentar una aplicación para la monitorización de aplicaciones.

  4. Abre y explora los paneles de control de monitorización de aplicaciones. Para obtener información sobre cómo ver estos paneles de control, consulta Ver la telemetría de las aplicaciones.