Descripción general de Application Monitoring

En este documento se presenta la monitorización de aplicaciones, que es un enfoque centrado en las aplicaciones para monitorizarlas. Application Monitoring crea paneles de control para tus aplicaciones, servicios y cargas de trabajo de App Hub. También muestra una vista de la topología de tu aplicación (vista previa). Para saber qué recursos usa tu aplicación y cómo interactúan, puedes usar App Hub. Para saber cómo funcionan los recursos de tu aplicación y diagnosticar problemas, usa Application Monitoring.

¿Qué es la monitorización de aplicaciones?

Application Monitoring ofrece un enfoque de monitorización centrado en las aplicaciones, lo que le permite monitorizar sus recursos e infraestructura desde la perspectiva de una aplicación. Es decir, no empiezas una investigación buscando tus recursos y averiguando qué recursos usa tu aplicación. En su lugar, inicias una investigación con tu aplicación y, a continuación, buscas información sobre los recursos y la infraestructura que utiliza. Los paneles de control y el mapa de topología que genera Application Monitoring para tu aplicación te permiten conocer el estado operativo de tu aplicación, sus servicios y sus cargas de trabajo.

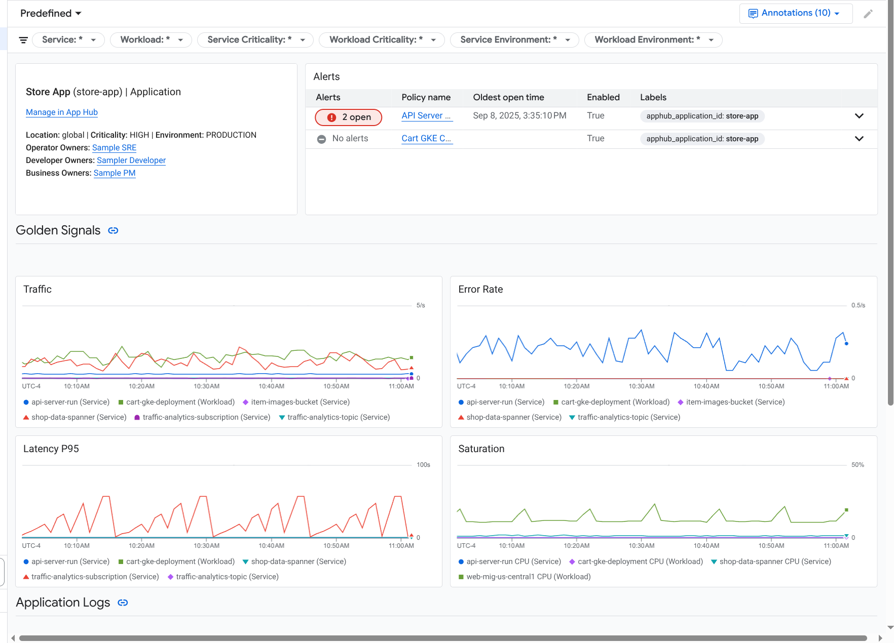
Monitorización de aplicaciones crea un panel de control para tu aplicación que muestra información más detallada, como señales de oro, datos de registro e información sobre incidentes abiertos:

Panel de control que muestra las señales de oro y los registros de una aplicación.

Application Monitoring también te permite ver la topología de tu aplicación (vista previa). El mapa de topología puede ayudarte a visualizar tus cargas de trabajo y servicios, así como el tráfico entre ellos:

El mapa de topología de la aplicación proporciona una representación gráfica de sus cargas de trabajo y servicios.

Por qué deberías adoptar la monitorización de aplicaciones

Usar Application Monitoring puede ahorrarte tiempo y esfuerzo. Por ejemplo, supongamos que usas Application Design Center para diseñar y desplegar tu aplicación. Después, puedes usar App Hub para organizar y gestionar esa aplicación. Para conocer el rendimiento de tu aplicación y diagnosticar fallos, puedes usar Application Monitoring, que incluye las siguientes funciones:

  • Paneles de control que muestran los datos de tus aplicaciones, servicios y cargas de trabajo.

  • Una vista topológica de tu aplicación que visualiza el tráfico.

  • Posibilidad de filtrar la telemetría de datos por criticidad y entorno.

Una vez que se haya desplegado tu aplicación, el servicio Application Monitoring la detectará y creará automáticamente paneles de control adaptados a tu entorno. Para ayudarte a investigar los incidentes, estos paneles de control admiten búsquedas y filtros.

Los paneles que crea Application Monitoring muestran lo siguiente:

  • Información sobre la aplicación, como la ubicación, la importancia y los propietarios.

  • Información sobre los incidentes abiertos.

  • Datos de registro y métricas generados por la infraestructura compatible. Los datos de métricas incluyen señales de oro, como las tasas de error y el tráfico, así como métricas seleccionadas.

Cuando tu aplicación se ejecuta en una infraestructura compatible, Application Monitoring añade automáticamente etiquetas específicas de la aplicación a los datos de telemetría que genera tu aplicación. Estas etiquetas identifican tu aplicación App Hub. Puede usar estas etiquetas específicas de la aplicación al consultar sus datos de telemetría. Las páginas Explorador de registros, Explorador de métricas y Explorador de trazas te permiten usar etiquetas para filtrar y agregar datos.

Empezar a usar la monitorización de aplicaciones

Para usar Application Monitoring, haz lo siguiente:

  1. Crea tu aplicación y registra servicios y cargas de trabajo en ella. También puedes implementar tu aplicación mediante el Application Design Center.

  2. Configura el ámbito de observabilidad para poder ver la telemetría de tu aplicación. Para obtener información sobre este paso, consulta Configurar la monitorización de aplicaciones.

  3. Si quieres que los datos de métricas y trazas generados por tu aplicación incluyan etiquetas de aplicación, instrumenta tu aplicación con OpenTelemetry o usa Google Cloud Managed Service para Prometheus. Para obtener más información, consulta Instrumentar una aplicación para la monitorización de aplicaciones.

  4. Abre y explora los paneles de control de monitorización de aplicaciones. Para obtener información sobre cómo ver estos paneles de control, consulta Ver la telemetría de las aplicaciones.

  5. Ver un mapa topológico de tu aplicación. Para obtener más información, consulta Ver la topología de la aplicación.