Application Monitoring の概要

このドキュメントでは、アプリケーションのモニタリングに対するアプリケーション中心のアプローチである Application Monitoring について説明します。Application Monitoring は、App Hub のアプリケーション、サービス、ワークロードのダッシュボードを作成します。アプリケーションが使用するリソースとそれらのリソースの相互作用を把握するには、App Hub を使用します。アプリケーションのリソースのパフォーマンスを把握し、問題を診断するには、テレメトリー データを使用します。このデータは、Application Monitoring のダッシュボードに表示されます。

Application Monitoring とは

Application Monitoring では、アプリケーションの観点からリソースとインフラストラクチャをモニタリングできます。つまり、リソースを検索してアプリケーションで使用されているリソースを特定することから調査を開始するわけではありません。代わりに、アプリケーションで調査を開始し、アプリケーションが使用するリソースとインフラストラクチャに関する情報を探します。アプリケーション モニタリングでアプリケーション用に生成されたダッシュボードを使用すると、アプリケーションの運用状態、サービス、ワークロードを把握できます。

たとえば、次のスクリーンショットは、アプリケーション モニタリングが特定のアプリケーションに提供する概要情報を示しています。

アプリケーション内のサービスとワークロードを一覧表示するダッシュボード。

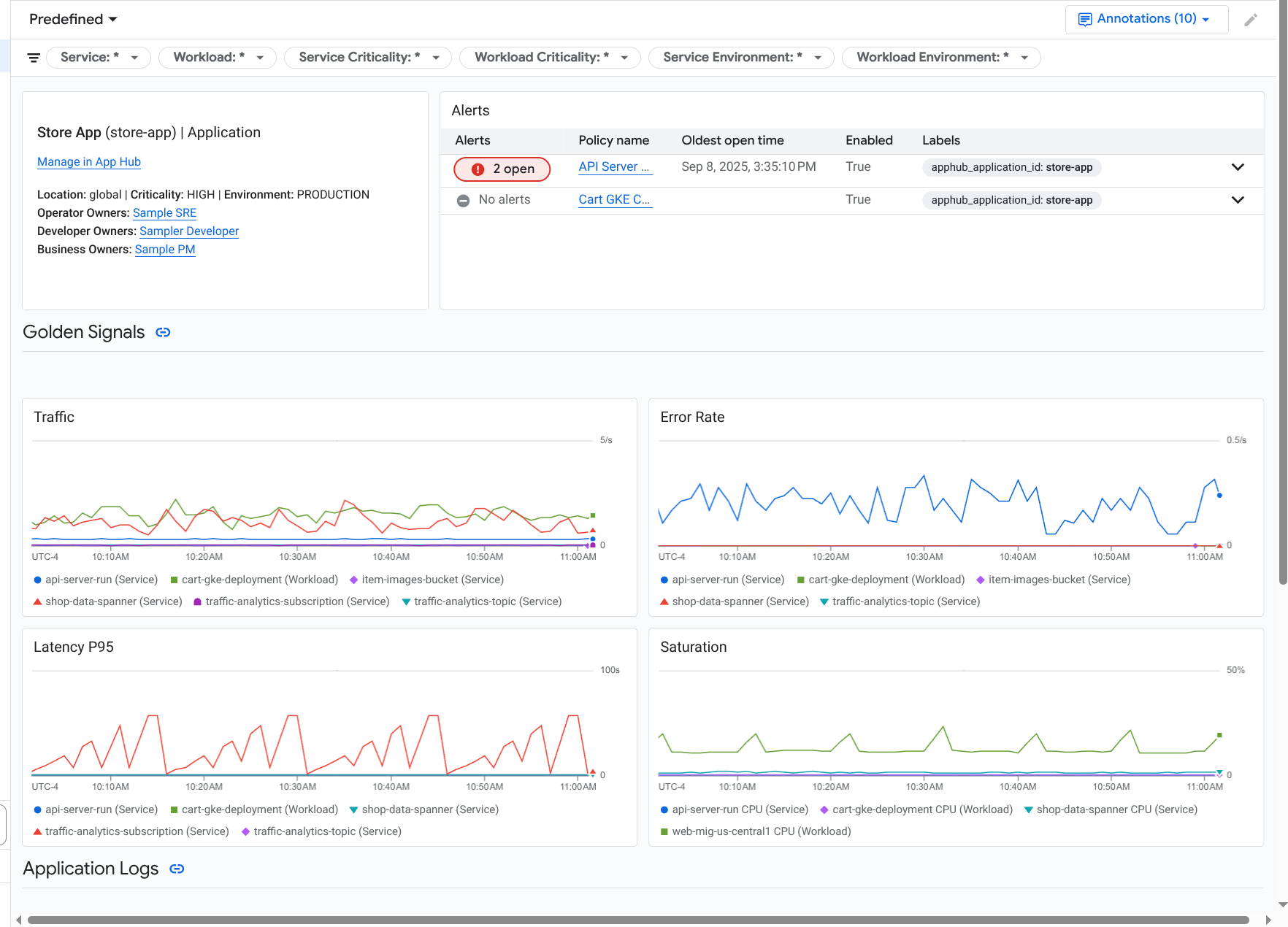
この同じアプリケーションに対して、Application Monitoring は、ゴールデン シグナル、ログデータ、対応待ちのインシデントに関する情報などの詳細情報を表示するダッシュボードも作成します。

アプリケーションのゴールデン シグナルとログを一覧表示するダッシュボード。

Application Monitoring を使用するには、アプリケーションを作成し、サービスとワークロードをアプリケーションに登録してから、オブザーバビリティ スコープを構成する必要があります。アプリケーションを作成してサービスとワークロードを登録するには、App Hub を使用します。または、Application Design Center を使用してアプリケーションをデプロイすることもできます。

Application Monitoring を導入する理由

Application Monitoring を使用すると、時間と労力を節約できます。たとえば、App Design Center を使用してアプリケーションの設計とデプロイを行うとします。次に、App Hub を使用してアプリケーションを整理、管理し、Application Monitoring でアプリケーションのパフォーマンスを把握して障害を診断します。

  • アプリケーション、サービス、ワークロードのダッシュボード
  • App Hub アプリケーションのサービスとワークロードのラベルの伝播。
  • テレメトリーを重大度と環境でフィルタリング
  • オープンソースとのシームレスな統合

アプリケーションがデプロイされると、Application Monitoring サービスがアプリケーションを検出し、環境に合わせてダッシュボードを自動的に作成します。これらのダッシュボードは、インシデントの調査をサポートするために、検索とフィルタリングをサポートしています。

Application Monitoring で作成されるダッシュボードには、次の情報が表示されます。

  • ロケーション、重大度、オーナーなどの情報。
  • 対応待ちのインシデントに関する情報。
  • サポートされているインフラストラクチャによって生成されたログデータと指標データ。指標データには、エラー率やトラフィックなどのゴールデン シグナルと、選択した指標が含まれます。

サポートされているインフラストラクチャでアプリケーションが実行されている場合、Google Cloud Observability はアプリケーション固有のラベルをテレメトリー データに付加します。これらのラベルは、App Hub アプリケーションを識別します。これらのアプリケーション固有のラベルは、テレメトリー データをクエリするときに使用できます。ログ エクスプローラMetrics ExplorerTrace エクスプローラの各ページでは、ラベルを使用してデータをフィルタリングして集計できます。

Application Monitoring を使ってみる

Application Monitoring を使用する手順は次のとおりです。

  1. App Hub に登録されているアプリケーションのテレメトリーを表示できるように、オブザーバビリティ スコープを構成します。この手順の詳細については、Application Monitoring を設定するをご覧ください。

  2. アラート ポリシーにアプリケーション固有のラベルを付加します。この手順の詳細については、アラート ポリシーを App Hub アプリケーションに関連付けるをご覧ください。

  3. アプリケーションで生成された指標データとトレースデータにアプリケーション ラベルを含める場合は、OpenTelemetry を使用してアプリケーションを計測するか、Google Cloud Managed Service for Prometheus を使用します。詳細については、Application Monitoring のアプリを計測するをご覧ください。

  4. アプリケーション モニタリング ダッシュボードを開いて確認します。これらのダッシュボードの表示については、アプリケーションのテレメトリーを表示するをご覧ください。