Cloud Trace dan Cloud Service Mesh

Cloud Trace adalah sistem pelacakan terdistribusi yang mengumpulkan data latensi dari aplikasi dan menampilkannya secara hampir real-time. Hal ini memungkinkan Anda mengikuti contoh permintaan melalui sistem terdistribusi, mengamati panggilan jaringan, dan membuat profil sistem Anda secara menyeluruh.

Cloud Trace tersedia dengan penginstalan Cloud Service Mesh di platform berikut:

  • GKE di Google Cloud
  • Cluster GKE Enterprise di infrastruktur lokal jika Anda menginstal dengan otoritas sertifikasi Cloud Service Mesh

Perhatikan bahwa Cloud Trace dinonaktifkan secara default. Setelah diaktifkan, halaman Cloud Service Mesh di konsol Google Cloud akan menyediakan link ke rekaman aktivitas di halaman Cloud Trace . Untuk mengetahui informasi harga mendetail, lihat halaman harga Cloud Trace.

Mengaktifkan Cloud Trace

Bagian ini menunjukkan cara mengaktifkan Cloud Trace.

Dikelola (TD)

Bagian ini menunjukkan cara mengaktifkan Cloud Trace di Cloud Service Mesh dengan bidang kontrol Cloud Service Mesh terkelola.

  1. Jalankan perintah berikut untuk mengaktifkan Cloud Trace:

    cat <<EOF | kubectl apply -n istio-system -f -
    apiVersion: telemetry.istio.io/v1alpha1
    kind: Telemetry
    metadata:
       name: enable-cloud-trace
       namespace: istio-system
    spec:
       tracing:
       - providers:
         - name: stackdriver
    EOF
    

Dikelola (Istiod)

Bagian ini menunjukkan cara mengaktifkan Cloud Trace di Cloud Service Mesh dengan bidang kontrol Istio yang dikelola.

  1. Jalankan perintah berikut:

    cat <<EOF | kubectl apply -f -
    apiVersion: v1
    data:
       mesh: |-
          defaultConfig:
            tracing:
              stackdriver: {}
    kind: ConfigMap
    metadata:
       name: istio-release-channel
       namespace: istio-system
    EOF
    

    dengan release-channel adalah saluran rilis (asm-managed, asm-managed-stable, atau asm-managed-rapid).

  2. Jalankan perintah berikut untuk melihat configmap:

    kubectl get configmap istio-release-channel -n istio-system -o yaml
    
  3. Untuk memverifikasi bahwa Cloud Trace diaktifkan, pastikan baris berikut muncul di bagian mesh:.

    ...
    apiVersion: v1
    data:
       mesh: |
       ....
       defaultConfig:
          tracing:
             stackdriver:{}
    ...
    
  4. Mulai ulang proxy.

    Perhatikan bahwa konfigurasi pelacak adalah bagian dari konfigurasi bootstrap proxy, sehingga setiap pod perlu dimulai ulang dan dimasukkan kembali untuk mengambil update pelacak. Misalnya, Anda dapat menggunakan perintah berikut untuk memulai ulang pod yang termasuk dalam deployment:

    kubectl rollout restart deployment -n NAMESPACE DEPLOYMENT_NAME

Dalam cluster

Bagian ini menunjukkan cara mengaktifkan Cloud Trace di Cloud Service Mesh dengan kontrol dalam cluster.

Untuk mengaktifkan Cloud Trace, deploy ulang panel kontrol yang dikelola pelanggan menggunakan file overlay berikut. Untuk informasi selengkapnya tentang file overlay, lihat Tentang file overlay.

Default

Jalankan perintah berikut untuk mengaktifkan Cloud Trace:

 ./asmcli install \
    OTHER_FLAGS \
    --option cloud-trace

Perintah ini menerapkan file overlay berikut untuk mengaktifkan pelacakan dengan opsi default. Perhatikan bahwa frekuensi sampling default adalah 1%. Jika ingin mengganti setelan default, Anda harus menggunakan --custom-overlay.

 apiVersion: install.istio.io/v1alpha1
 kind: IstioOperator
 spec:
   meshConfig:
     enableTracing: true
   values:
     global:
       proxy:
         tracer: stackdriver

Untuk daftar opsi, lihat paket anthos-service-mesh.

Kustom

Anda dapat mengganti nilai default dengan menentukan nilai tracing.sampling. Nilai harus dalam rentang 0,0 hingga 100,0 dengan presisi 0,01. Misalnya, untuk melacak 5 permintaan dari setiap 10.000 permintaan,gunakan 0, 05.

Contoh berikut menunjukkan frekuensi sampling 100% (yang hanya akan Anda lakukan untuk tujuan demo atau pemecahan masalah).

 apiVersion: install.istio.io/v1alpha1
 kind: IstioOperator
 spec:
   meshConfig:
     enableTracing: true
     defaultConfig:
        tracing:
        sampling: 100
   values:
     global:
       proxy:
         tracer: stackdriver

Jalankan perintah berikut untuk mengaktifkan Cloud Trace:

 ./asmcli install \
    OTHER_FLAGS \
    --custom_overlay PATH_TO_FILE

Perhatikan bahwa konfigurasi pelacak adalah bagian dari konfigurasi bootstrap proxy, sehingga pod perlu dimulai ulang dan dimasukkan kembali untuk mengambil update pelacak. Gunakan perintah berikut untuk memulai ulang pod yang termasuk dalam deployment:

kubectl rollout restart deployment -n NAMESPACE DEPLOYMENT_NAME

Melacak penerapan konteks

Meskipun proxy sidecar dapat otomatis mengirim span rekaman aktivitas, proxy tersebut memerlukan beberapa petunjuk untuk menggabungkan seluruh rekaman aktivitas. Aplikasi perlu menyebarkan header HTTP yang sesuai sehingga saat proxy mengirim informasi span, span dapat dikorelasikan dengan benar ke dalam satu rekaman aktivitas.

Untuk melakukannya, aplikasi perlu mengumpulkan dan menyebarkan header yang sesuai dari permintaan masuk ke permintaan keluar. Konfigurasi pelacakan Stackdriver Cloud Service Mesh akan menerima salah satu format header berikut, dan akan menyebarkan semua format berikut:

  • B3 (x-b3-traceid, x-b3-spanid, x-b3parentspanid, x-b3-sampled, x-b3-flags)
  • TraceContext W3C (traceparent)
  • Google Cloud Trace (x-cloud-trace-context)
  • gRPC TraceBin (grpc-trace-bin)

Artinya, aplikasi Anda dapat menggunakan salah satu format tersebut untuk menyebarkan konteks pelacakan dan rekaman aktivitas akan dibuat serta ditetapkan ke Stackdriver dengan benar.

Contoh

Berikut adalah contoh permintaan HTTP-Get dengan header traceparent dalam permintaan asli. Perhatikan header konteks rekaman aktivitas tambahan yang ditambahkan oleh proxy.

$ kubectl exec -it sleep-557747455f-n6flv -- curl "httpbin:8000/anything?freeform=" -H "accept: application/json" -H "Traceparent: 00-7543d15e09e5d61801d4f74cde1269b8-604ef051d35c5b3f-01" -vv
*   Trying 10.12.3.52:8000...
* Connected to httpbin (10.12.3.52) port 8000 (#0)
> GET /anything?freeform= HTTP/1.1
> Host: httpbin:8000
> User-Agent: curl/7.80.0-DEV
> accept: application/json
> Traceparent: 00-7543d15e09e5d61801d4f74cde1269b8-604ef051d35c5b3f-01
>
* Mark bundle as not supporting multiuse
< HTTP/1.1 200 OK
< server: envoy
< date: Wed, 10 Nov 2021 20:36:04 GMT
< content-type: application/json
< content-length: 1032
< access-control-allow-origin: *
< access-control-allow-credentials: true
< x-envoy-upstream-service-time: 5
<
{
  "args": {
    "freeform": ""
  },
  "data": "",
  "files": {},
  "form": {},
  "headers": {
    "Accept": "application/json",
    "Grpc-Trace-Bin": "AAB1Q9FeCeXWGAHU90zeEmm4AaDHmGRtdM7wAgE",
    "Host": "httpbin:8000",
    "Traceparent": "00-7543d15e09e5d61801d4f74cde1269b8-a0c798646d74cef0-01",
    "User-Agent": "curl/7.80.0-DEV",
    "X-B3-Sampled": "1",
    "X-B3-Spanid": "a0c798646d74cef0",
    "X-B3-Traceid": "7543d15e09e5d61801d4f74cde1269b8",
    "X-Cloud-Trace-Context": "7543d15e09e5d61801d4f74cde1269b8/11585396123534413552;o=1",
    "X-Envoy-Attempt-Count": "1",
    "X-Forwarded-Client-Cert": "<REDACTED>"
  },
  "json": null,
  "method": "GET",
  "origin": "127.0.0.6",
  "url": "http://httpbin:8000/anything?freeform="
}

Perhatikan bahwa dalam kumpulan header permintaan yang ditampilkan, kumpulan lengkap header konteks trace ada.

Untuk mengetahui contoh lain penyebaran header, lihat Penyebaran konteks rekaman aktivitas.

Membuat rekaman aktivitas dari klien dengan ID kustom

Untuk membuat rekaman aktivitas dari klien dengan ID kustom, gunakan perintah curl untuk membuat permintaan dengan klien eksternal dan memaksanya untuk menampilkan rekaman aktivitas. Contoh:

curl $URL --header "x-client-trace-id: 105445aa7843bc8bf206b12000100000"

Untuk informasi selengkapnya tentang x-client-trace-id, lihat dokumentasi Envoy.

Melacak aktivitas

Melihat sampel trace untuk layanan

Untuk melihat sampel rekaman aktivitas untuk layanan di aplikasi Anda, ikuti langkah-langkah berikut:

  1. Buka halaman Cloud Service Mesh di Google Cloud konsol.

    Buka halaman Cloud Service Mesh

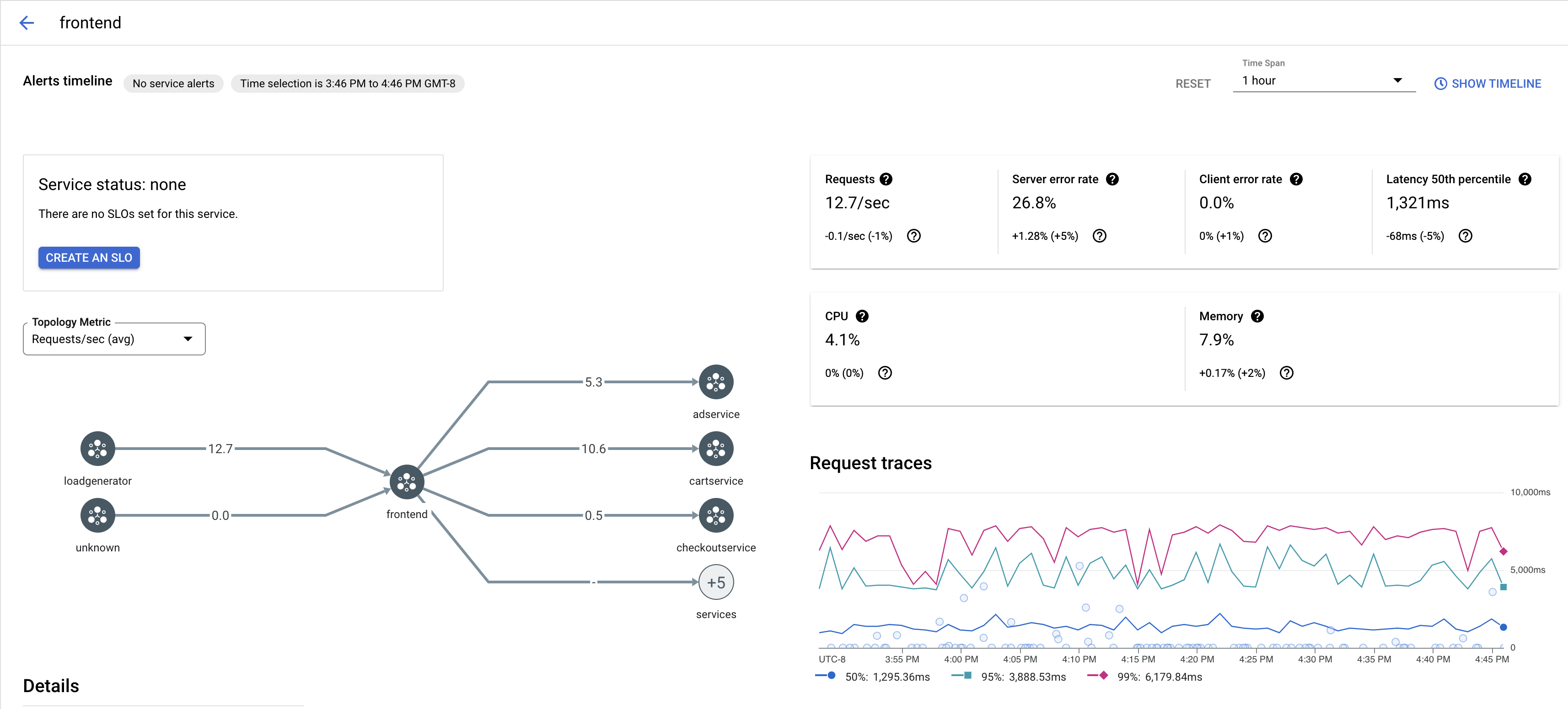
  2. Di bagian Layanan, pilih nama Layanan yang ingin Anda periksa.

    Screenshot berikut menunjukkan contoh Layanan frontend.

    Grafik rekaman aktivitas Cloud Service Mesh

  3. Di bagian Minta rekaman aktivitas, klik rekaman aktivitas untuk melihat informasi selengkapnya.

    Screenshot berikut menunjukkan contoh subpanel permintaan rekaman aktivitas.

    Subpanel rekaman aktivitas Cloud Service Mesh

Melihat semua rekaman aktivitas

Untuk melihat semua rekaman aktivitas untuk Layanan, ikuti langkah-langkah berikut:

  1. Buka halaman Cloud Service Mesh di Google Cloud konsol.

    Buka halaman Cloud Service Mesh

  2. Di bagian Layanan, pilih nama Layanan yang ingin Anda periksa.

  3. Buka halaman Metrics.

  4. Tentukan rentang waktu dari menu dropdown Rentang Waktu atau tetapkan rentang kustom dengan linimasa.

  5. Klik Lihat rekaman aktivitas.

Trace untuk layanan di Cloud Service Mesh berisi informasi berikut:

  • Latensi permintaan di berbagai layanan dalam mesh.
  • Properti permintaan HTTP, termasuk ID, URL, ukuran, latensi, dan protokol.
  • Nama layanan, namespace, dan ID mesh sebagai bagian dari label istio.canonical_service, istio.namespace, dan istio.mesh_id, masing-masing.

Langkah berikutnya