Application Monitoring overview

This document introduces Application Monitoring, which is the Google Cloud solution for application observability. Application Monitoring creates dashboards for your App Hub applications, services, and workloads. It also displays a topology view of your application (preview). To understand which resources your application uses and how those resources interact, you use App Hub. To understand how your application's resources are performing and to diagnose issues, you use Application Monitoring.

What is Application Monitoring?

Application Monitoring provides the services you need to monitor your applications and the resources and infrastructure they use, from the perspective of your application. That is, you don't begin an investigation by searching your resources and figuring out which resources your application uses. Instead, you begin an investigation with your application, and then find information about the resources and infrastructure that it uses. The dashboards and topology map that Application Monitoring generates for your application let you understand the operational state of your application and its services and workloads.

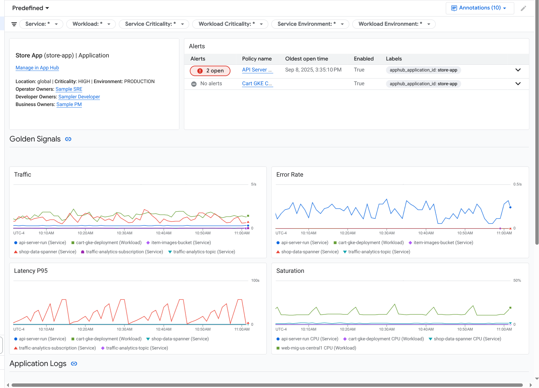
Application Monitoring creates a dashboard for your application that shows more detailed information, like golden signals, log data, and information about open incidents:

Dashboard that lists the golden signals and logs for an application.

Application Monitoring also lets you view the topology of your application (preview). The topology map can help you visualize your workloads and services, and the traffic between them:

The application topology map provides a graphical representation of your workloads and services.

Why you should adopt Application Monitoring

Using Application Monitoring can save you time and effort. For example, suppose you use the Application Design Center to help you design and deploy your application. Next, you use App Hub to help you organize and manage that application. To understand the performance of your application and to diagnose failures, you use Application Monitoring, which features the following:

  • Dashboards that list your application, service, and workload data.

  • A topological view of your application that visualizes traffic.

  • The ability to filter your data telemetry by criticality and environment.

Once your application is deployed, the Application Monitoring service discovers your application and automatically builds dashboards tailored to your environment. To support your investigation of incidents, these dashboards support search and filtering.

The dashboards that Application Monitoring creates display the following:

  • Information about the application, such as the location, criticality, and owners.

  • Information about open incidents.

  • Log and metric data generated by supported infrastructure. The metric data includes golden signals, like error rates and traffic, and select metrics.

  • Trace data generated by instrumented applications. This data includes span and service names, latency information, and error rates.

When your application runs on supported infrastructure, Application Monitoring automatically attaches application-specific labels to telemetry data that your application generates. These labels identify your App Hub application. You can use these application-specific labels when querying your telemetry data. The Logs Explorer, Metrics Explorer, and Trace Explorer pages let you use labels to filter and aggregate data.

Get started with Application Monitoring

To use Application Monitoring, do the following:

  1. Create your application and register services and workloads to the application. Alternatively, you can deploy your application by using the Application Design Center.

  2. Configure the observability scope so that you can view the telemetry for your application. For information about this step, see Set up Application Monitoring.

  3. If you want your application-generated metric and trace data to include application labels, then instrument your application with OpenTelemetry or use Google Cloud Managed Service for Prometheus. For more information, see Instrument app for Application Monitoring.

  4. Open and explore the Application Monitoring dashboards. For information about viewing these dashboards, see View application telemetry.

  5. View a topological map of your application. For more information, see View application topology.