リソース消費量を追跡する
コレクションでコンテンツを整理
必要に応じて、コンテンツの保存と分類を行います。
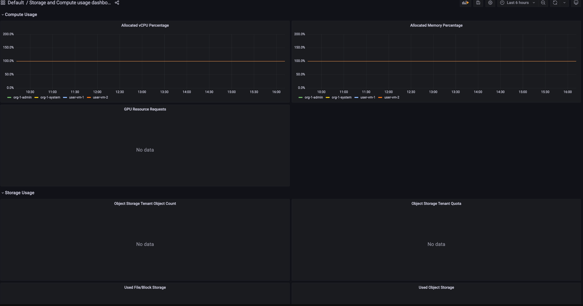
各リソースの使用量は、請求レポートのダッシュボードで確認できます。これらのダッシュボードは、一定期間のリソース消費量を追跡し、リソースを効果的に管理するのに役立ちます。
課金使用状況ダッシュボードを表示するために必要な権限を取得するには、組織の IAM 管理者に、プロジェクトに対応する閲覧者ロールを付与するよう依頼してください。
[Billing Usage] ダッシュボードは次の要素で構成されています。
ストレージ割り当て: プロジェクト内の特定のサービスが消費したリソース使用量を追跡します。サービスには、Backup、Marketplace、Database Service、Vertex AI などのリソースが含まれます。

コンピューティング割り当て: 特定の期間のストレージ サービスとコンピューティング サービスのリソース使用量の指標を追跡します。このダッシュボードはモニタリングに使用できます。

請求の使用状況ダッシュボードを表示する手順は次のとおりです。
- GDC コンソールにログインします。
- ナビゲーション メニューで、[お支払い] > [レポート] を選択します。
- [請求レポート] ページで、表示するサービスを選択します。たとえば、マネージド サービスである Vertex AI の指標使用量を表示するには、
GPU または vCPU をクリックします。
- 特定の期間をダッシュボードに表示するには、メニューバーの [時間] プルダウンをクリックします。[時間] プルダウンは、デフォルトで過去 6 時間の指標を表示します。
特に記載のない限り、このページのコンテンツはクリエイティブ・コモンズの表示 4.0 ライセンスにより使用許諾されます。コードサンプルは Apache 2.0 ライセンスにより使用許諾されます。詳しくは、Google Developers サイトのポリシーをご覧ください。Java は Oracle および関連会社の登録商標です。
最終更新日 2026-01-24 UTC。
[[["わかりやすい","easyToUnderstand","thumb-up"],["問題の解決に役立った","solvedMyProblem","thumb-up"],["その他","otherUp","thumb-up"]],[["わかりにくい","hardToUnderstand","thumb-down"],["情報またはサンプルコードが不正確","incorrectInformationOrSampleCode","thumb-down"],["必要な情報 / サンプルがない","missingTheInformationSamplesINeed","thumb-down"],["翻訳に関する問題","translationIssue","thumb-down"],["その他","otherDown","thumb-down"]],["最終更新日 2026-01-24 UTC。"],[],[]]