Consulta el consumo de cada recurso en los paneles de control de informes de facturación. Estos paneles te permiten monitorizar el consumo de recursos durante un periodo y te ayudan a gestionarlos de forma eficaz.
Para obtener los permisos que necesitas para ver los paneles de uso de facturación, pide al administrador de gestión de identidades y accesos de tu organización que te conceda el rol de lector correspondiente para tu proyecto.
Los paneles de control Uso de facturación incluyen lo siguiente:
Asignación de almacenamiento: registra la cantidad de uso de recursos que ha consumido un servicio concreto de tu proyecto. Los servicios incluyen recursos como Backup, Marketplace, Database Service y Vertex AI.

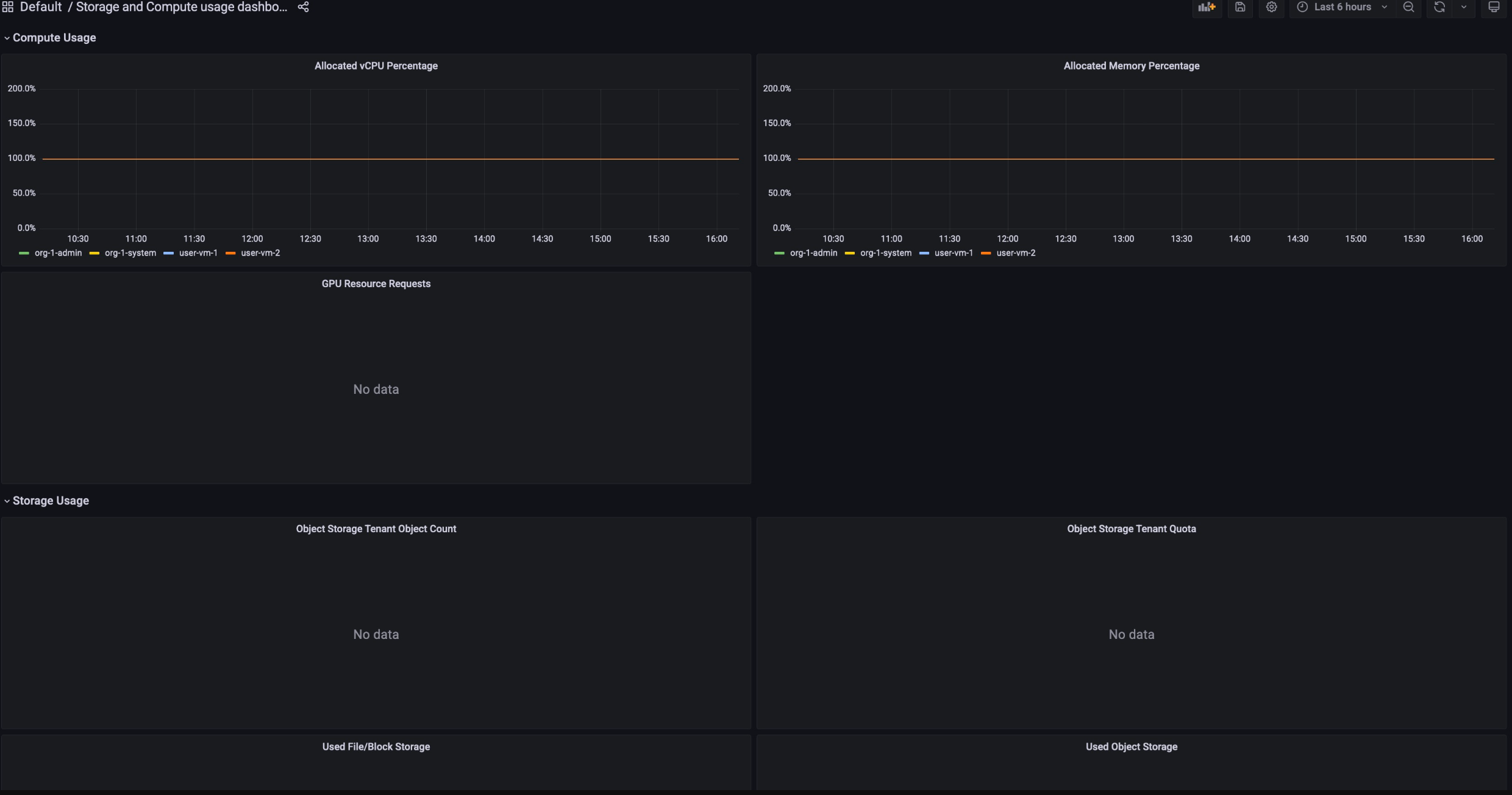
Asignación de computación: registra las métricas de uso de recursos en los servicios de almacenamiento y computación durante un periodo determinado. Este panel de control está disponible para monitorizar.

Para ver los paneles de control de uso de facturación, sigue estos pasos:
- Inicia sesión en la consola de GDC.
- En el menú de navegación, selecciona Facturación > Informes.
- En la página Informes de facturación, seleccione el servicio que quiera consultar.
Por ejemplo, para ver el consumo de métricas del servicio gestionado Vertex AI, haga clic en
GPUo envCPU. - Para ver un periodo concreto en un panel de control, haz clic en el menú desplegable Tiempo de la barra de menú. El menú desplegable Hora muestra de forma predeterminada las métricas de las últimas seis horas.