리소스 소비 추적
컬렉션을 사용해 정리하기
내 환경설정을 기준으로 콘텐츠를 저장하고 분류하세요.
결제 보고서 대시보드를 통해 각 리소스의 소비량을 확인합니다.
이러한 대시보드를 사용하면 일정 기간 동안의 리소스 소비를 추적하고 리소스를 효과적으로 관리할 수 있습니다.
결제 사용량 대시보드를 보는 데 필요한 권한을 얻으려면 조직 IAM 관리자에게 프로젝트에 대한 해당 뷰어 역할을 부여해 달라고 요청하세요.
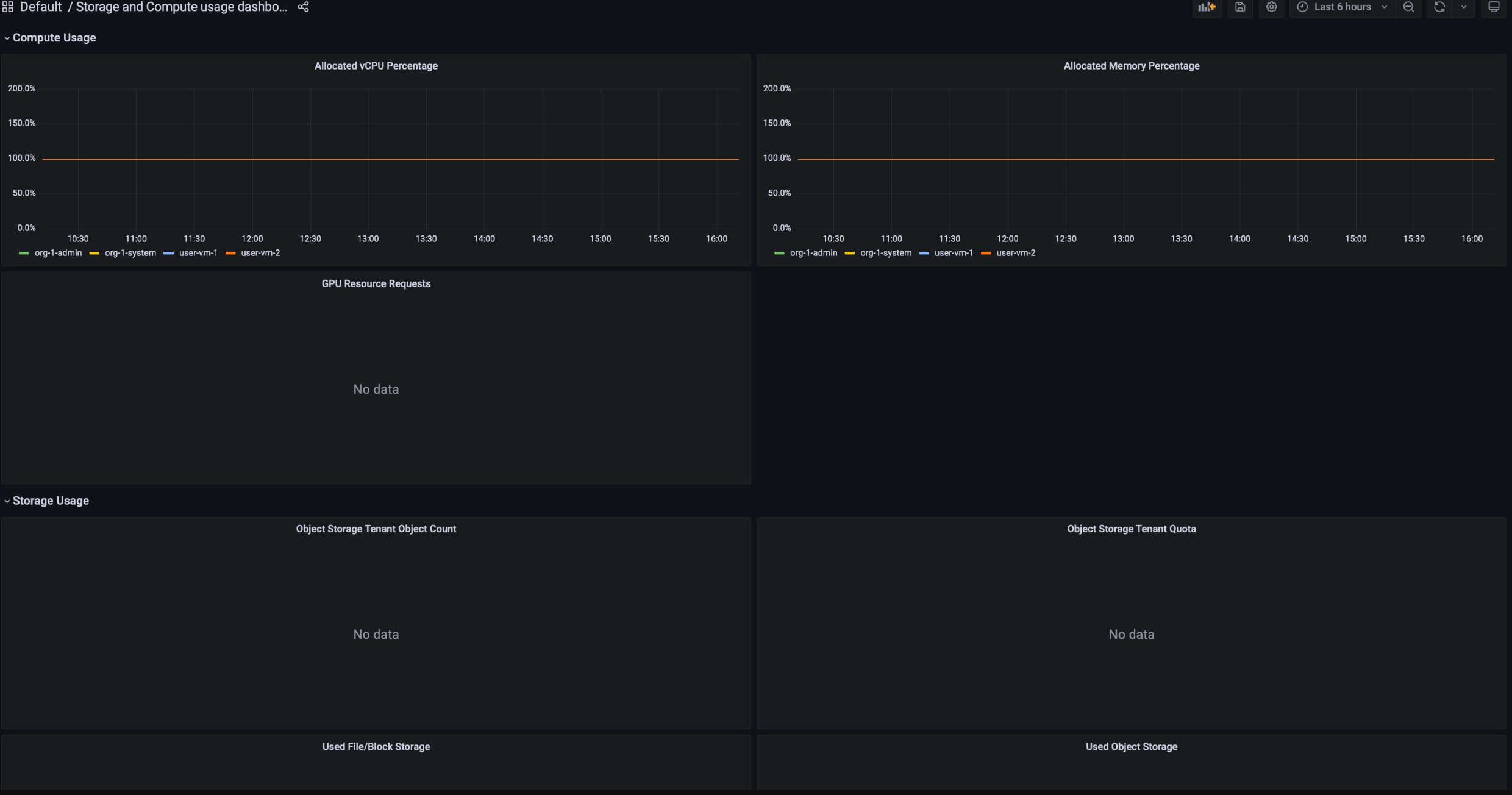
결제 사용량 대시보드는 다음과 같이 구성됩니다.
스토리지 할당: 프로젝트의 특정 서비스에서 사용한 리소스 사용량을 추적합니다. 서비스에는 Backup, Marketplace, Database Service, Vertex AI와 같은 리소스가 포함됩니다.

컴퓨팅 할당: 특정 기간 동안 스토리지 및 컴퓨팅 서비스의 리소스 사용량 측정항목을 추적합니다. 이 대시보드는 모니터링 목적으로 사용할 수 있습니다.

결제 사용량 대시보드를 보려면 다음 단계를 따르세요.
- GDC 콘솔에 로그인합니다.
- 탐색 메뉴에서 결제 > 보고서를 선택합니다.
- Billing 보고서 페이지에서 보려는 서비스를 선택합니다.
예를 들어 관리형 서비스인 Vertex AI의 측정항목 소비량을 보려면
GPU 또는 vCPU을 클릭합니다.
- 특정 대시보드에서 특정 기간을 보려면 메뉴 바에서 시간 드롭다운을 클릭합니다. 시간 드롭다운은 기본적으로 지난 6시간의 측정항목을 표시합니다.
달리 명시되지 않는 한 이 페이지의 콘텐츠에는 Creative Commons Attribution 4.0 라이선스에 따라 라이선스가 부여되며, 코드 샘플에는 Apache 2.0 라이선스에 따라 라이선스가 부여됩니다. 자세한 내용은 Google Developers 사이트 정책을 참조하세요. 자바는 Oracle 및/또는 Oracle 계열사의 등록 상표입니다.
최종 업데이트: 2025-12-05(UTC)
[[["이해하기 쉬움","easyToUnderstand","thumb-up"],["문제가 해결됨","solvedMyProblem","thumb-up"],["기타","otherUp","thumb-up"]],[["이해하기 어려움","hardToUnderstand","thumb-down"],["잘못된 정보 또는 샘플 코드","incorrectInformationOrSampleCode","thumb-down"],["필요한 정보/샘플이 없음","missingTheInformationSamplesINeed","thumb-down"],["번역 문제","translationIssue","thumb-down"],["기타","otherDown","thumb-down"]],["최종 업데이트: 2025-12-05(UTC)"],[],[]]