In den Dashboards für Abrechnungsberichte können Sie die Nutzung der einzelnen Ressourcen einsehen. Mit diesen Dashboards können Sie Ihren Ressourcenverbrauch über einen bestimmten Zeitraum hinweg nachvollziehen und Ihre Ressourcen effektiv verwalten.
Bitten Sie den IAM-Administrator Ihrer Organisation, Ihnen die entsprechende Betrachterrolle für Ihr Projekt zuzuweisen, um die Berechtigungen zu erhalten, die Sie zum Aufrufen der Dashboards für die Abrechnungsnutzung benötigen.
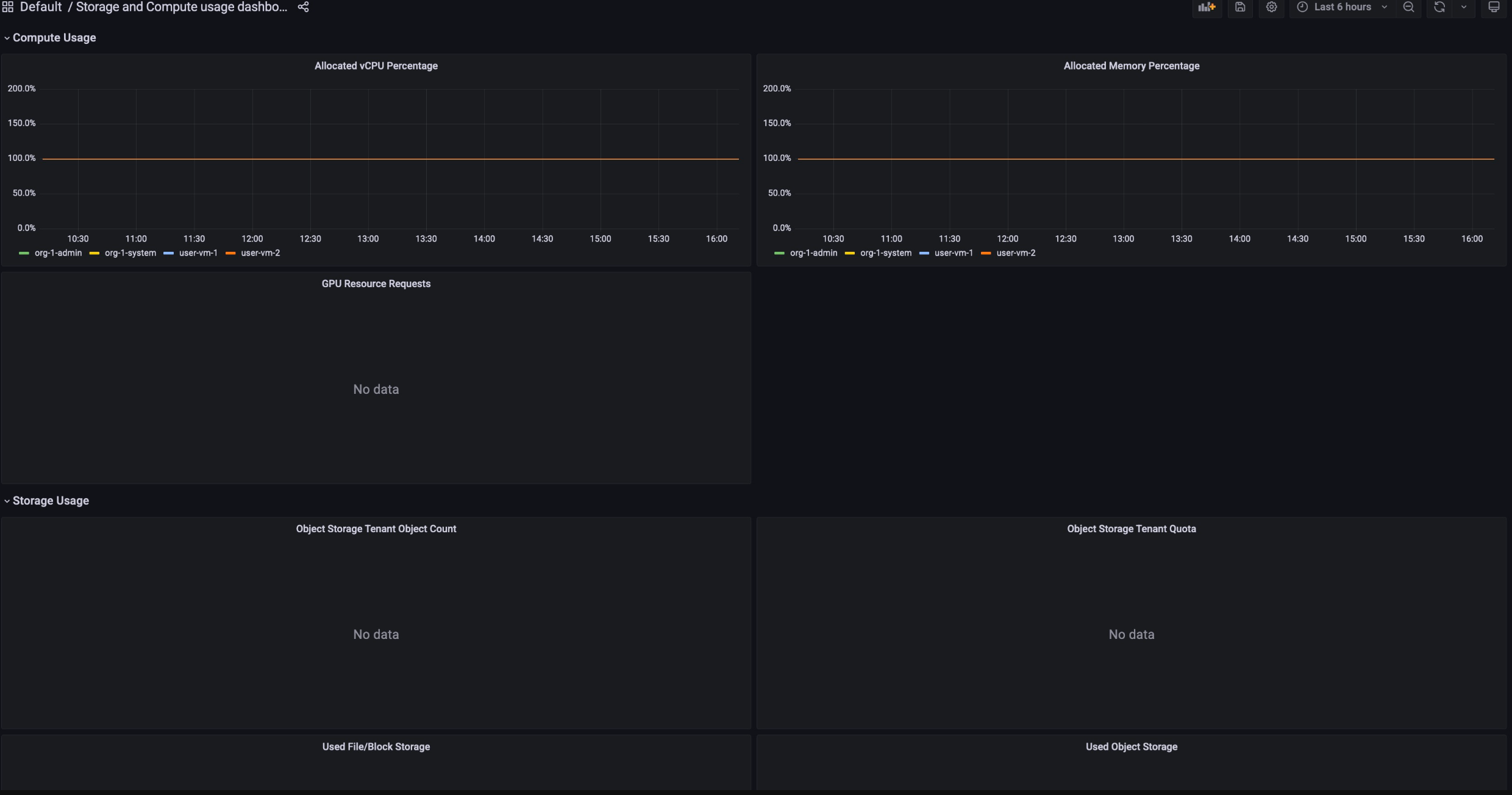
Die Dashboards zur Abrechnungsnutzung bestehen aus folgenden Elementen:
Speicherzuweisung: Hier wird erfasst, wie viel Ressourcennutzung ein bestimmter Dienst in Ihrem Projekt verbraucht hat. Dienste umfassen Ressourcen wie Backup, Marketplace, Database Service und Vertex AI.

Compute Allocation (Zuweisung von Rechenressourcen): Hier werden die Messwerte zur Ressourcennutzung für Speicher- und Compute-Dienste für einen bestimmten Zeitraum erfasst. Dieses Dashboard ist für Monitoring-Zwecke verfügbar.

So rufen Sie die Dashboards zur Abrechnungsnutzung auf:
- Melden Sie sich in der GDC-Konsole an.
- Wählen Sie im Navigationsmenü Abrechnung > Berichte aus.
- Wählen Sie auf der Seite Abrechnungsberichte den Dienst aus, den Sie aufrufen möchten.
Wenn Sie beispielsweise den Messwertverbrauch des verwalteten Dienstes Vertex AI aufrufen möchten, klicken Sie entweder auf
GPUodervCPU. - Wenn Sie einen bestimmten Zeitraum in einem Dashboard aufrufen möchten, klicken Sie in der Menüleiste auf das Drop-down-Menü Zeit. Im Drop-down-Menü Zeit werden standardmäßig die Messwerte der letzten sechs Stunden angezeigt.