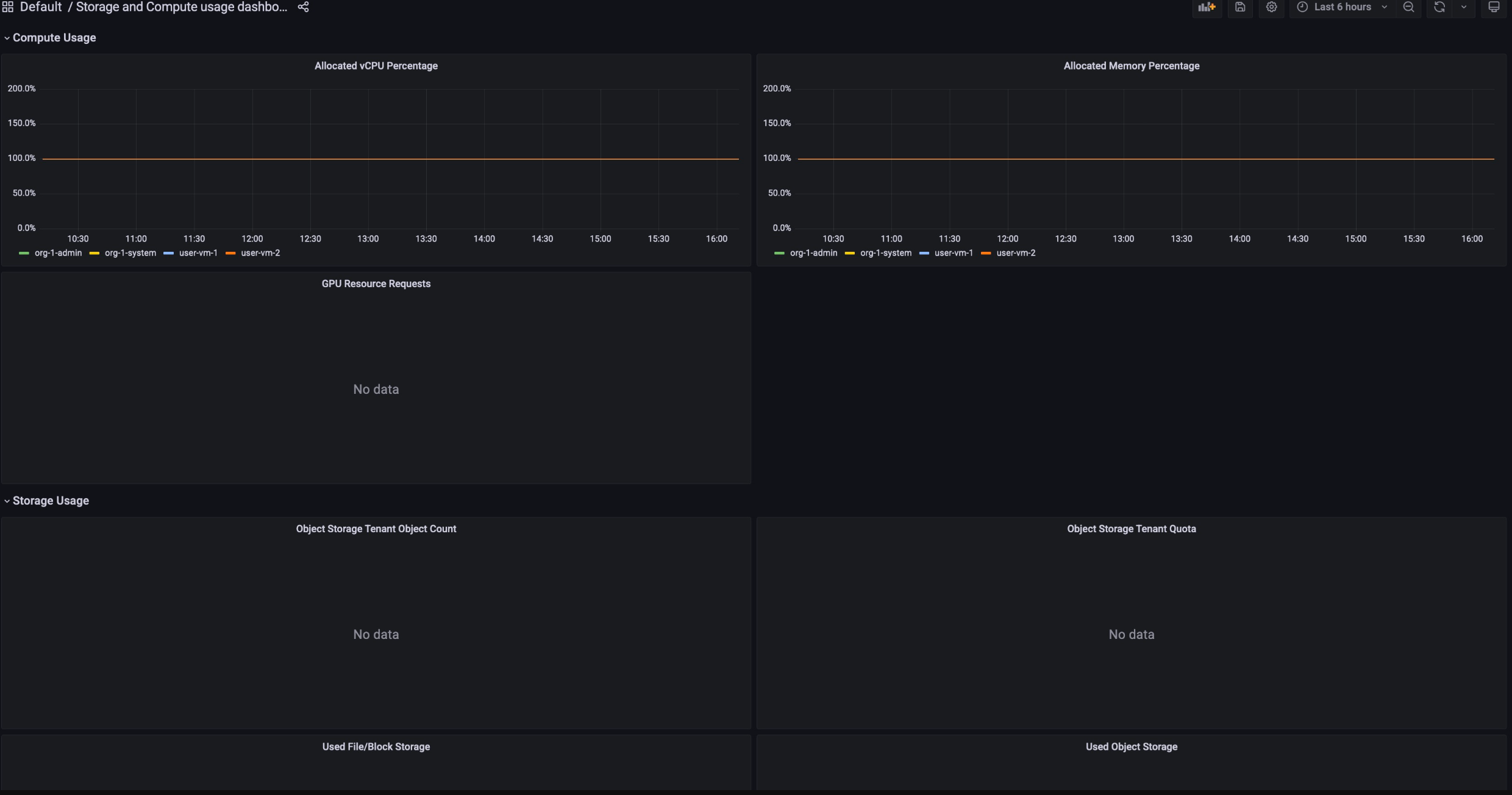
View the consumption of each resource through the Billing reports dashboards. These dashboards are available to track your resource consumption over a period of time, and help you manage your resources effectively.
To get the permissions you need to view the Billing Usage dashboards, ask your Organization IAM Admin to grant you the corresponding viewer role for your project.
The Billing Usage dashboards consist of the following:
- Storage Allocation: tracks how much resource usage a given service in your project has consumed. Services include resources such as Backup, Marketplace, Database Service, and Vertex AI.  
- Compute Allocation: tracks the metrics of resource usage on Storage and Compute services for a given period of time. This dashboard is available for monitoring purposes.  
To view the Billing Usage dashboards, work through the following steps:
- Sign in to the GDC console.
- In the navigation menu, select Billing > Reports.
- In the Billing reports page, select the service that you want to view.
For example, to view the metric consumption of the managed service,
Vertex AI, click either GPUorvCPU.
- To view a certain period of time in a given dashboard, click the Time drop-down in the menu bar. The Time drop-down defaults to show the metrics of the last six hours.