Monitorare il consumo di risorse

Visualizza il consumo di ogni risorsa tramite le dashboard dei report di fatturazione. Queste dashboard sono disponibili per monitorare il consumo di risorse in un determinato periodo di tempo e ti aiutano a gestire le risorse in modo efficace.

Per ottenere le autorizzazioni necessarie per visualizzare i dashboard Utilizzo fatturazione, chiedi all'amministratore IAM dell'organizzazione di concederti il ruolo di visualizzatore corrispondente per il tuo progetto.

Le dashboard Utilizzo fatturazione sono costituite da quanto segue:

  • Allocazione spazio di archiviazione: monitora la quantità di utilizzo delle risorse consumata da un determinato servizio nel tuo progetto. I servizi includono risorse come Backup, Marketplace, Database Service e Vertex AI.

    Grafici per i conteggi dei backup di pod e VM compresi tra 0 e 2000

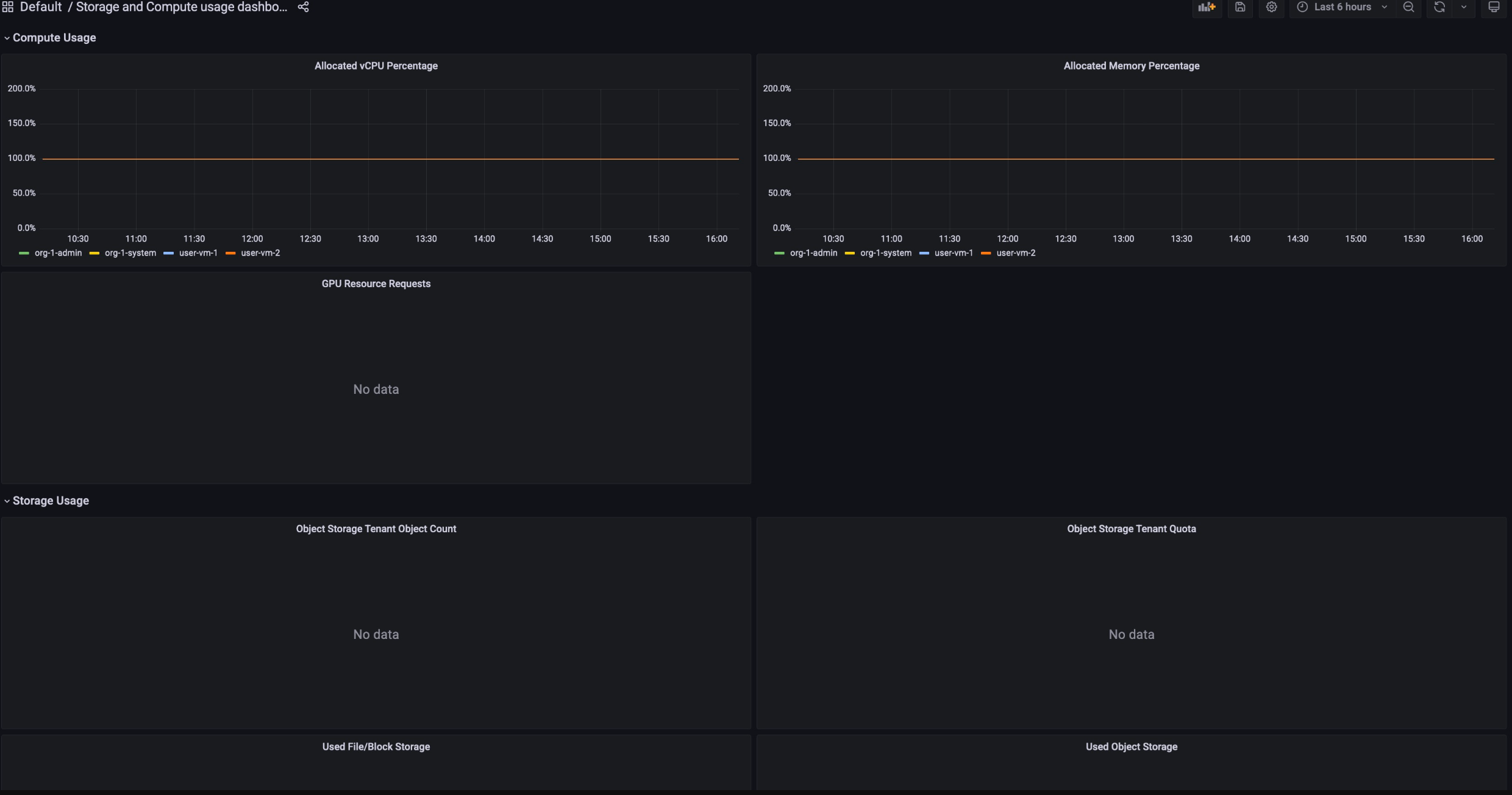
  • Allocazione di Compute: monitora le metriche di utilizzo delle risorse nei servizi di archiviazione e di calcolo per un determinato periodo di tempo. Questa dashboard è disponibile a scopo di monitoraggio.

    Grafici per l'inventario di Compute che mostrano l'inventario dei nodi e i core vCPU e grafici per l'utilizzo di Compute che mostrano la memoria allocata, i server e la percentuale di vCPU

Per visualizzare i dashboard Utilizzo fatturazione, segui questi passaggi:

  1. Accedi alla console GDC.
  2. Nel menu di navigazione, seleziona Fatturazione > Report.
  3. Nella pagina Report sulla fatturazione, seleziona il servizio che vuoi visualizzare. Ad esempio, per visualizzare il consumo di metriche del servizio gestito Vertex AI, fai clic su GPU o vCPU.
  4. Per visualizzare un determinato periodo di tempo in una dashboard specifica, fai clic sul menu a discesa Ora nella barra dei menu. Il menu a discesa Ora mostra per impostazione predefinita le metriche delle ultime sei ore.