리소스 소비 추적

결제 보고서 대시보드를 통해 각 리소스의 소비량을 확인합니다. 이러한 대시보드를 사용하면 일정 기간 동안의 리소스 소비를 추적하고 리소스를 효과적으로 관리할 수 있습니다.

결제 사용량 대시보드를 보는 데 필요한 권한을 얻으려면 조직 IAM 관리자에게 프로젝트에 대한 해당 뷰어 역할을 부여해 달라고 요청하세요.

결제 사용량 대시보드는 다음과 같이 구성됩니다.

  • 스토리지 할당: 프로젝트의 특정 서비스에서 사용한 리소스 사용량을 추적합니다. 서비스에는 Backup, Marketplace, Database Service, Vertex AI와 같은 리소스가 포함됩니다.

    포드 및 VM 백업 수가 0~2,000인 그래프

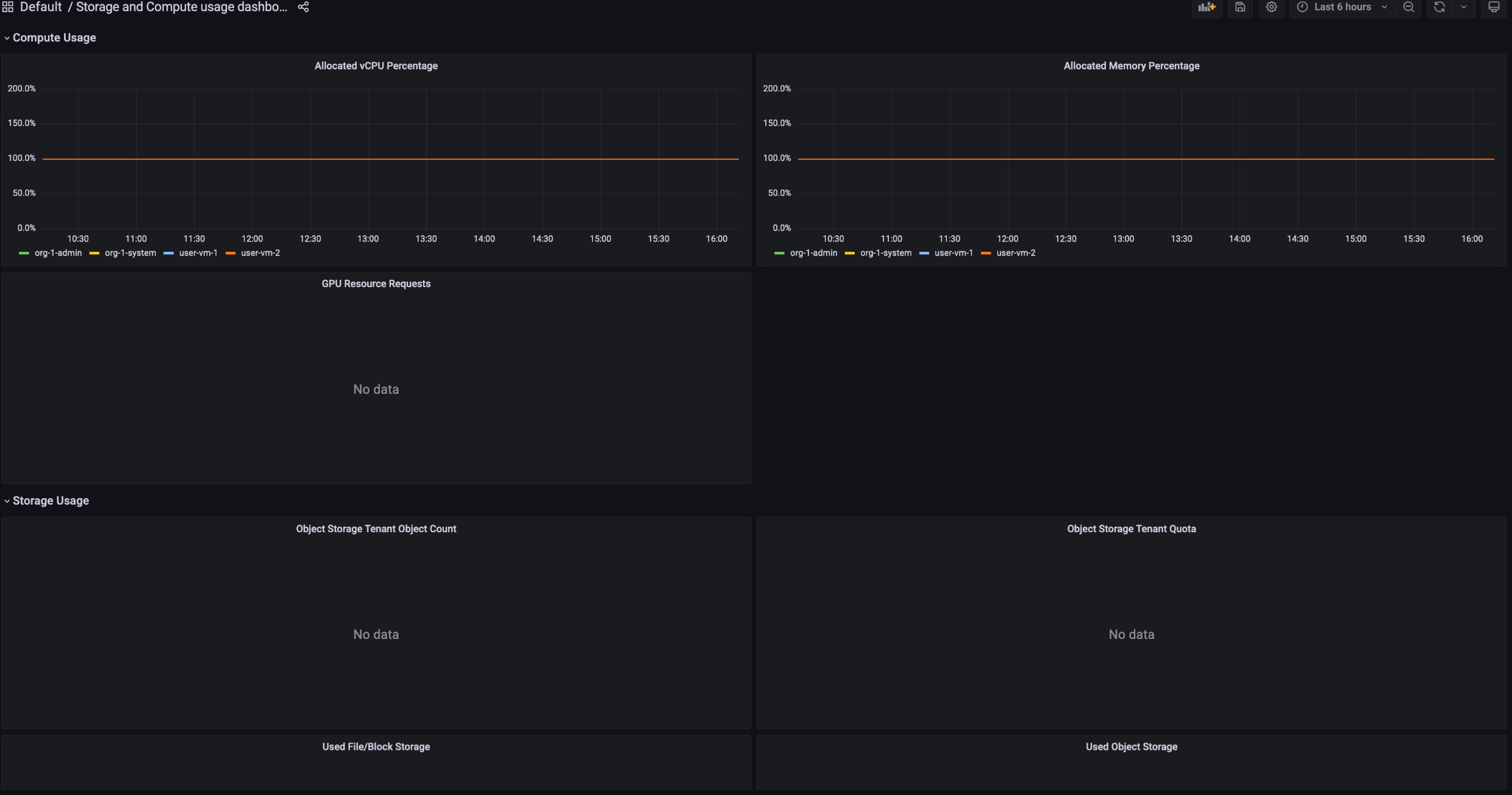
  • 컴퓨팅 할당: 특정 기간 동안 스토리지 및 컴퓨팅 서비스의 리소스 사용량 측정항목을 추적합니다. 이 대시보드는 모니터링 목적으로 사용할 수 있습니다.

    노드 인벤토리와 vCPU 코어를 보여주는 컴퓨팅 인벤토리 그래프와 할당된 메모리, 서버, vCPU 비율을 보여주는 컴퓨팅 사용량 그래프

결제 사용량 대시보드를 보려면 다음 단계를 따르세요.

  1. GDC 콘솔에 로그인합니다.
  2. 탐색 메뉴에서 결제 > 보고서를 선택합니다.
  3. Billing 보고서 페이지에서 보려는 서비스를 선택합니다. 예를 들어 관리형 서비스인 Vertex AI의 측정항목 소비량을 보려면 GPU 또는 vCPU을 클릭합니다.
  4. 특정 대시보드에서 특정 기간을 보려면 메뉴 바에서 시간 드롭다운을 클릭합니다. 시간 드롭다운은 기본적으로 지난 6시간의 측정항목을 표시합니다.