El panel de métricas a nivel de la VM te proporciona gráficos para ver las métricas específicas de la VM para tus proyectos. Accede al panel desde esta dirección:
https://GDC_URL/PROJECT/grafana/d/h2Wx80n4k/workload-vms
- Reemplaza GDC_URL por la URL de tu organización en Google Distributed Cloud (GDC) aislado.
- Reemplaza PROJECT por el nombre de tu proyecto. El nombre del proyecto para los administradores de la plataforma es
platform-obs.
En esta página, se proporciona una descripción general del panel de la VM y el tipo de información que proporcionan los diferentes gráficos a los que se puede acceder desde él.
Panel de VM
El panel de la VM presenta gráficos que contienen información sobre lo siguiente para cada VM en cada uno de los espacios de nombres de tu proyecto:
Estos tipos de gráficos se generan con las métricas de supervisión de la VM. Las métricas se nombran y describen según su tipo, etiquetas y significados.
En la vista del panel, en el cuadro de selección que se encuentra al principio de la página, marcado como "vm" en la siguiente imagen, elige la VM que deseas observar. La imagen muestra que se seleccionó vm1.
CPU
Consulta la utilización de la CPU, es decir, la cantidad de tiempo que cada CPU virtual dedica a diferentes estados. En el gráfico, se muestra información sobre cada una de las CPU virtuales especificadas por tu tipo de máquina.

Memoria
En el gráfico de memoria, puedes ver atributos como la memoria total asignada a la VM, la cantidad de memoria disponible y la cantidad de memoria en uso.

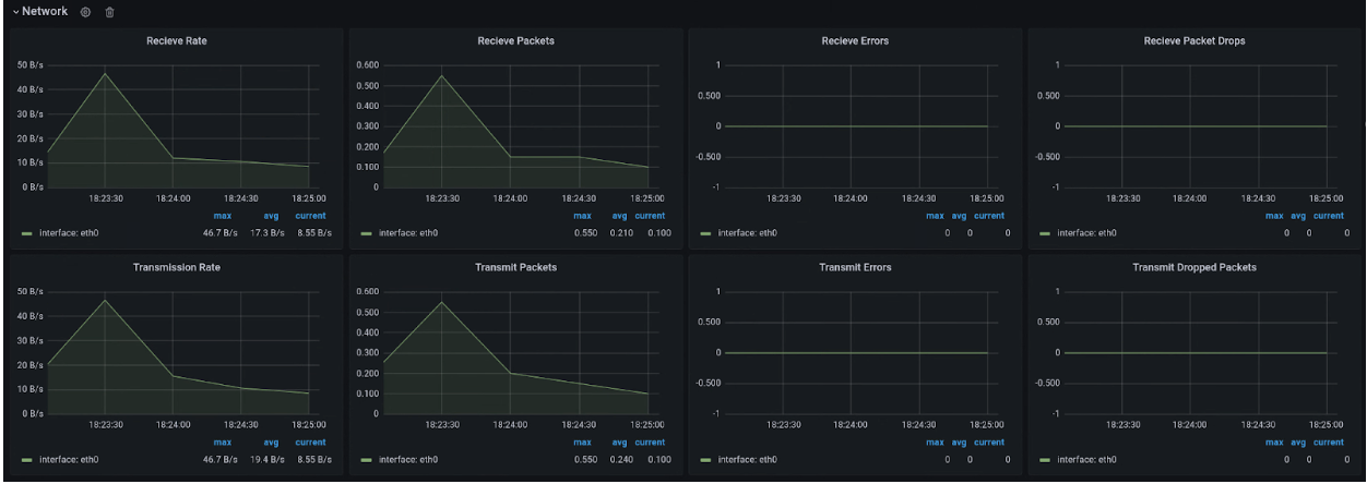
Red
Usa la página Network para ver lo siguiente:
- Cantidad de paquetes recibidos y enviados a la red.
- Cantidad de bytes recibidos y enviados a la red.
- Es la cantidad de paquetes de recepción y transmisión que se descartaron en las interfaces de la tarjeta de interfaz de red virtual (vNIC).
- Es el recuento de paquetes de error de transmisión de red.

Disco
Consulta la página Disco para ver lo siguiente:
- Es un recuento de bytes para las lecturas o escrituras en un disco.
- Es un recuento de las operaciones de E/S de lectura o escritura.
- Tiempo acumulado que tarda una operación de lectura o escritura:
- La hora en que la operación está en la cola
- El tiempo dedicado a ejecutar la operación (disco ocupado)
- Cantidades de solicitudes de limpieza de disco y tiempo dedicado a la limpieza de la caché

Lista de métricas
Para ver una lista de las definiciones de métricas, consulta la lista en la página Administración de máquinas virtuales (VMM) .