监控 Kubernetes 集群健康状况指标
使用集合让一切井井有条
根据您的偏好保存内容并对其进行分类。
KUB 组件的指标信息中心提供图形信息和可视化面板,用于查看用户集群健康状况。
打开以下网址以访问用户集群健康状况信息中心:
https://GDC_URL/platform-obs/grafana/KUB-pa-cluster-metrics
将 GDC_URL 替换为 Google Distributed Cloud (GDC) 空气隔离环境中的组织网址。
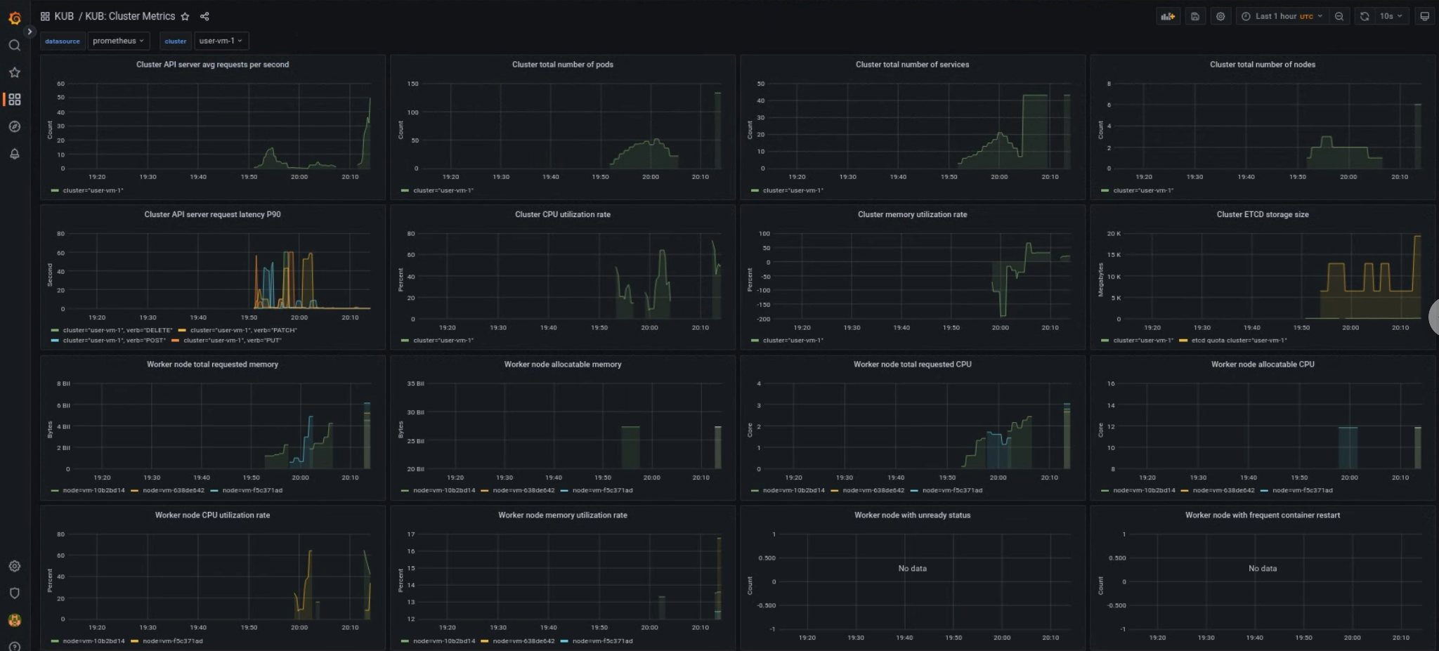
KUB 用户集群信息中心
KUB 信息中心会显示图表和可视化面板,其中包含项目命名空间中用户集群健康状况的相关信息。
您可以查看用户集群的总体健康状况,以便排查问题并确定集群级别的潜在资源限制。
用户集群的总体健康状况
在此信息中心内,您可以获得有关 Kubernetes 集群健康状况的宝贵数据洞见,例如:
- API 服务器流量和延迟时间
- 集群 CPU 和内存用量
- 节点条件

如未另行说明,那么本页面中的内容已根据知识共享署名 4.0 许可获得了许可,并且代码示例已根据 Apache 2.0 许可获得了许可。有关详情,请参阅 Google 开发者网站政策。Java 是 Oracle 和/或其关联公司的注册商标。
最后更新时间 (UTC):2025-10-22。
[[["易于理解","easyToUnderstand","thumb-up"],["解决了我的问题","solvedMyProblem","thumb-up"],["其他","otherUp","thumb-up"]],[["很难理解","hardToUnderstand","thumb-down"],["信息或示例代码不正确","incorrectInformationOrSampleCode","thumb-down"],["没有我需要的信息/示例","missingTheInformationSamplesINeed","thumb-down"],["翻译问题","translationIssue","thumb-down"],["其他","otherDown","thumb-down"]],["最后更新时间 (UTC):2025-10-22。"],[],[]]