Monitorize as métricas de saúde do cluster Kubernetes
Mantenha tudo organizado com as coleções
Salve e categorize o conteúdo com base nas suas preferências.
O painel de controlo de métricas do componente KUB fornece informações gráficas e painéis de visualização para ver o estado de funcionamento do cluster de utilizadores.
Abra o seguinte URL para aceder ao painel de controlo do estado do cluster de utilizadores:
Substitua GDC_URL pelo URL da sua organização no Google Distributed Cloud (GDC) air-gapped.
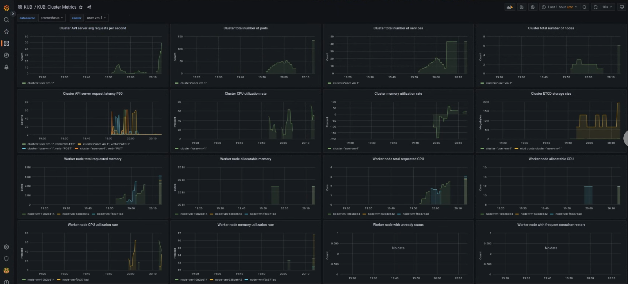
Painel de controlo do cluster de utilizadores do KUB
O painel de controlo do KUB apresenta gráficos e painéis de visualização que contêm informações sobre o estado de funcionamento do cluster de utilizadores no espaço de nomes do seu projeto.
Pode ver o estado geral dos clusters de utilizadores para resolver problemas e identificar potenciais restrições de recursos ao nível do cluster.
Estado geral do cluster de utilizadores
Neste painel de controlo, pode obter estatísticas valiosas sobre o estado de funcionamento do cluster do Kubernetes, como as seguintes:
[[["Fácil de entender","easyToUnderstand","thumb-up"],["Meu problema foi resolvido","solvedMyProblem","thumb-up"],["Outro","otherUp","thumb-up"]],[["Difícil de entender","hardToUnderstand","thumb-down"],["Informações incorretas ou exemplo de código","incorrectInformationOrSampleCode","thumb-down"],["Não contém as informações/amostras de que eu preciso","missingTheInformationSamplesINeed","thumb-down"],["Problema na tradução","translationIssue","thumb-down"],["Outro","otherDown","thumb-down"]],["Última atualização 2026-01-15 UTC."],[],[]]