Kubernetes クラスタの健全性指標をモニタリングする
コレクションでコンテンツを整理
必要に応じて、コンテンツの保存と分類を行います。
KUB コンポーネントの指標ダッシュボードには、ユーザー クラスタの健全性を確認するためのグラフ情報と可視化パネルが表示されます。
次の URL を開いて、ユーザー クラスタの健全性ダッシュボードにアクセスします。
https://GDC_URL/platform-obs/grafana/KUB-pa-cluster-metrics
GDC_URL は、Google Distributed Cloud(GDC)エアギャップの組織の URL に置き換えます。
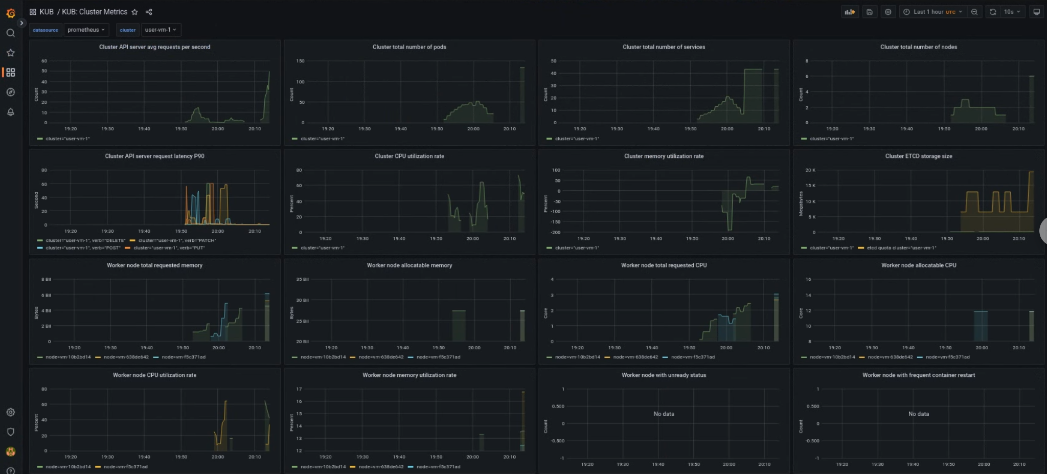
KUB ユーザー クラスタ ダッシュボード
KUB ダッシュボードには、プロジェクト Namespace のユーザー クラスタの健全性に関する情報を含むグラフと可視化パネルが表示されます。
ユーザー クラスタの全体的な健全性を確認して、問題をトラブルシューティングし、クラスタレベルでリソースの制約の可能性を特定できます。
ユーザー クラスタの一般的な状態
このダッシュボードでは、次のような Kubernetes クラスタの健全性に関する貴重な分析情報を取得できます。
- API サーバーのトラフィックとレイテンシ
- クラスタの CPU とメモリの使用率
- ノードの状態

特に記載のない限り、このページのコンテンツはクリエイティブ・コモンズの表示 4.0 ライセンスにより使用許諾されます。コードサンプルは Apache 2.0 ライセンスにより使用許諾されます。詳しくは、Google Developers サイトのポリシーをご覧ください。Java は Oracle および関連会社の登録商標です。
最終更新日 2025-10-22 UTC。
[[["わかりやすい","easyToUnderstand","thumb-up"],["問題の解決に役立った","solvedMyProblem","thumb-up"],["その他","otherUp","thumb-up"]],[["わかりにくい","hardToUnderstand","thumb-down"],["情報またはサンプルコードが不正確","incorrectInformationOrSampleCode","thumb-down"],["必要な情報 / サンプルがない","missingTheInformationSamplesINeed","thumb-down"],["翻訳に関する問題","translationIssue","thumb-down"],["その他","otherDown","thumb-down"]],["最終更新日 2025-10-22 UTC。"],[],[]]