Supervisa las métricas de estado del clúster de Kubernetes
Organiza tus páginas con colecciones
Guarda y categoriza el contenido según tus preferencias.
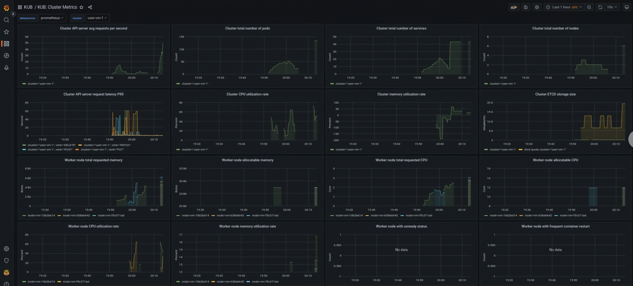
El panel de métricas del componente KUB proporciona información gráfica y paneles de visualización para ver el estado del clúster del usuario.
Abre la siguiente URL para acceder al panel de estado del clúster de usuario:
Reemplaza GDC_URL por la URL de tu organización en Google Distributed Cloud (GDC) aislado.
Panel del clúster de usuario de KUB
El panel de KUB presenta gráficos y paneles de visualización que contienen información sobre el estado del clúster de usuario en el espacio de nombres de tu proyecto.
Puedes ver el estado general de los clústeres de usuarios para solucionar problemas y detectar posibles limitaciones de recursos a nivel del clúster.
Estado general del clúster de usuario
En este panel, puedes obtener estadísticas valiosas sobre el estado de tu clúster de Kubernetes, como las siguientes:
[[["Fácil de comprender","easyToUnderstand","thumb-up"],["Resolvió mi problema","solvedMyProblem","thumb-up"],["Otro","otherUp","thumb-up"]],[["Difícil de entender","hardToUnderstand","thumb-down"],["Información o código de muestra incorrectos","incorrectInformationOrSampleCode","thumb-down"],["Faltan la información o los ejemplos que necesito","missingTheInformationSamplesINeed","thumb-down"],["Problema de traducción","translationIssue","thumb-down"],["Otro","otherDown","thumb-down"]],["Última actualización: 2026-01-24 (UTC)"],[],[]]