Monitorizar las métricas de estado de un clúster de Kubernetes
Organízate con las colecciones
Guarda y clasifica el contenido según tus preferencias.
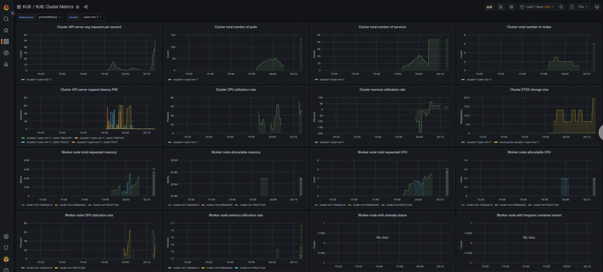
El panel de control de métricas del componente KUB proporciona información gráfica y paneles de visualización para ver el estado de los clústeres de usuarios.
Abre la siguiente URL para acceder al panel de control de estado del clúster de usuarios:
Sustituye GDC_URL por la URL de tu organización en Google Distributed Cloud (GDC) air-gapped.
Panel de control de clúster de usuarios de KUB
El panel de control de KUB muestra gráficos y paneles de visualización que contienen información sobre el estado del clúster de usuarios en el espacio de nombres de tu proyecto.
Puede consultar el estado general de los clústeres de usuario para solucionar problemas e identificar posibles limitaciones de recursos a nivel de clúster.
Estado general del clúster de usuarios
En este panel, puedes obtener información valiosa sobre el estado de tu clúster de Kubernetes, como la siguiente:
[[["Es fácil de entender","easyToUnderstand","thumb-up"],["Me ofreció una solución al problema","solvedMyProblem","thumb-up"],["Otro","otherUp","thumb-up"]],[["Es difícil de entender","hardToUnderstand","thumb-down"],["La información o el código de muestra no son correctos","incorrectInformationOrSampleCode","thumb-down"],["Me faltan las muestras o la información que necesito","missingTheInformationSamplesINeed","thumb-down"],["Problema de traducción","translationIssue","thumb-down"],["Otro","otherDown","thumb-down"]],["Última actualización: 2025-10-22 (UTC)."],[],[]]