Messwerte zur Systemdiagnose von Kubernetes-Clustern überwachen
Mit Sammlungen den Überblick behalten
Sie können Inhalte basierend auf Ihren Einstellungen speichern und kategorisieren.
Das Messwert-Dashboard der KUB-Komponente bietet grafische Informationen und Visualisierungsbereiche zum Anzeigen des Zustands von Nutzerclustern.
Öffnen Sie die folgende URL, um auf das Dashboard für den Zustand von Nutzerclustern zuzugreifen:
Ersetzen Sie GDC_URL durch die URL Ihrer Organisation in Google Distributed Cloud (GDC) Air-Gapped.
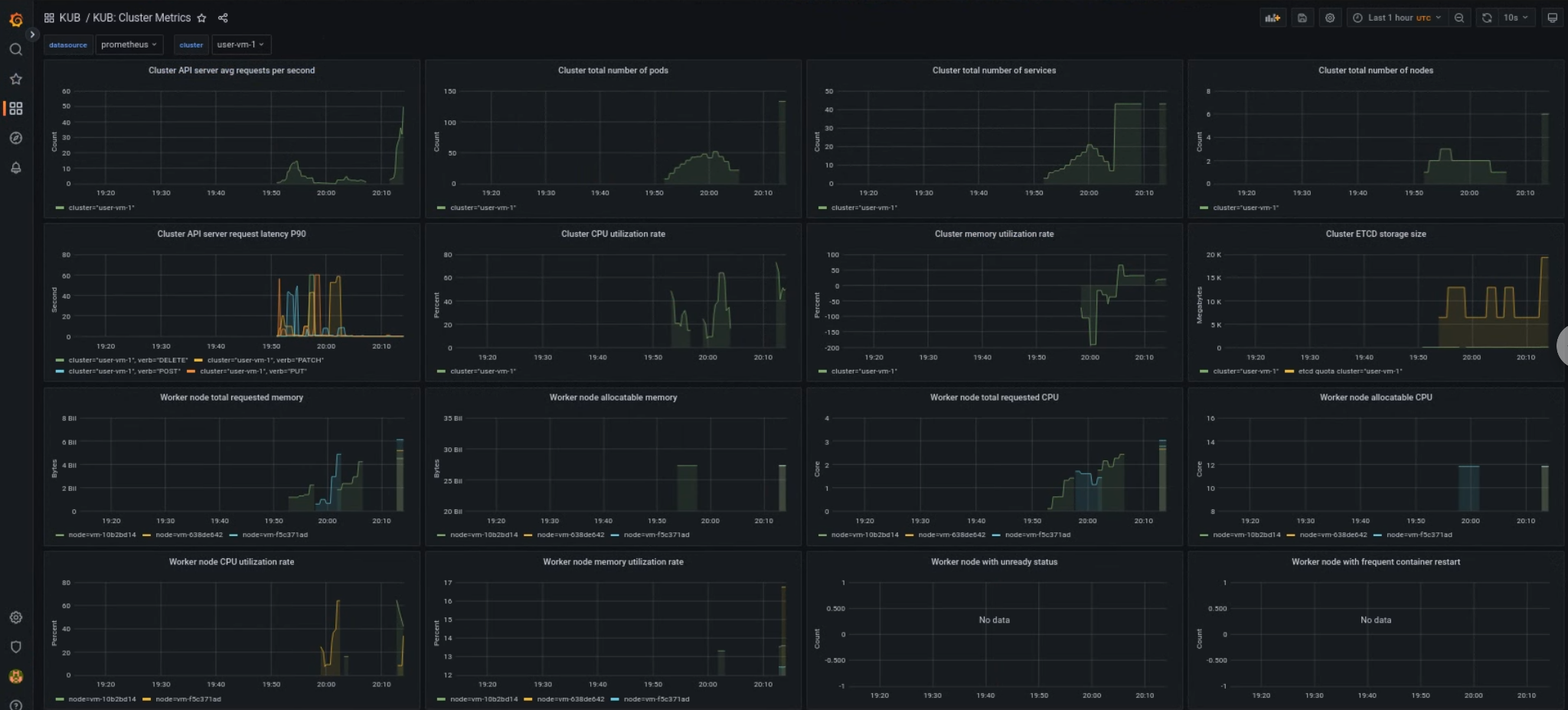
Dashboard für KUB-Nutzercluster
Das KUB-Dashboard enthält Diagramme und Visualisierungsbereiche mit Informationen zum Status von Nutzerclustern in Ihrem Projekt-Namespace.
Sie können den allgemeinen Zustand von Nutzerclustern ansehen, um Probleme zu beheben und potenzielle Ressourcenbeschränkungen auf Clusterebene zu ermitteln.
Allgemeiner Zustand des Nutzerclusters
In diesem Dashboard erhalten Sie wichtige Informationen zum Zustand Ihres Kubernetes-Clusters, z. B.:
[[["Leicht verständlich","easyToUnderstand","thumb-up"],["Mein Problem wurde gelöst","solvedMyProblem","thumb-up"],["Sonstiges","otherUp","thumb-up"]],[["Schwer verständlich","hardToUnderstand","thumb-down"],["Informationen oder Beispielcode falsch","incorrectInformationOrSampleCode","thumb-down"],["Benötigte Informationen/Beispiele nicht gefunden","missingTheInformationSamplesINeed","thumb-down"],["Problem mit der Übersetzung","translationIssue","thumb-down"],["Sonstiges","otherDown","thumb-down"]],["Zuletzt aktualisiert: 2026-01-24 (UTC)."],[],[]]