O painel de controlo de métricas do componente Managed Harbor Service (MHS) fornece gráficos e painéis de visualização para ver o consumo de armazenamento e o número de análises de vulnerabilidades realizadas.
Abra o seguinte URL para aceder ao painel de controlo do estado do cluster de utilizadores:
https://GDC_URL/platform-obs/grafana/d/haas-billing/haas-billing-dashboard?orgId=ORG_ID
Substitua o seguinte:
GDC_URL: o URL da sua organização no Google Distributed Cloud (GDC) air-gapped.ORG_ID: o ID da sua organização no GDC.
Veja o painel de controlo de métricas do MHS
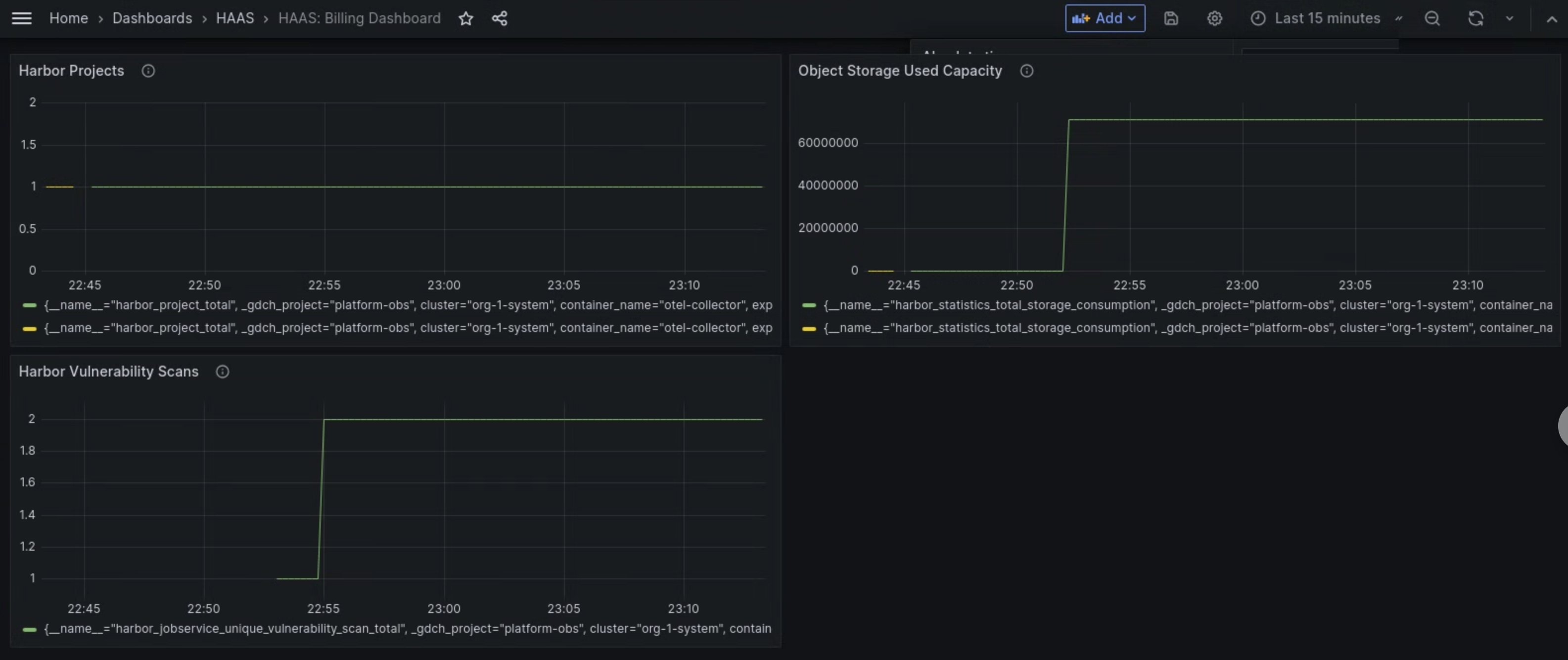
Neste painel de controlo, pode obter estatísticas valiosas para as suas instâncias do Harbor, como as seguintes:
- O número de análises de vulnerabilidades do Harbor realizadas.
- A quantidade de capacidade de armazenamento de objetos usada.
- O número de projetos do Harbor.
Use o painel Análises de vulnerabilidades do Harbor para ver o número de análises de vulnerabilidades que está a realizar para as suas instâncias do Harbor.
Use o painel Capacidade usada do armazenamento de objetos para ver as métricas de consumo de armazenamento e medir a quantidade de recursos de armazenamento de objetos que está a usar.
Use o painel Harbor Projects para ver a contagem de todos os projetos do Harbor na instância do Harbor.

Figura 1. Use o painel de controlo do MHS no Grafana para ver as métricas das análises de vulnerabilidades do Harbor, do consumo de armazenamento e das quantidades de projetos.