El panel de métricas del componente de Managed Harbor Service (MHS) proporciona gráficos y paneles de visualización para ver el consumo de almacenamiento y la cantidad de análisis de vulnerabilidades realizados.
Abre la siguiente URL para acceder al panel de estado del clúster de usuario:
https://GDC_URL/platform-obs/grafana/d/haas-billing/haas-billing-dashboard?orgId=ORG_ID
Reemplaza lo siguiente:
GDC_URL: Es la URL de tu organización en Google Distributed Cloud (GDC) con aislamiento de aire.ORG_ID: Es el ID de tu organización en GDC.
Cómo ver el panel de métricas de MHS
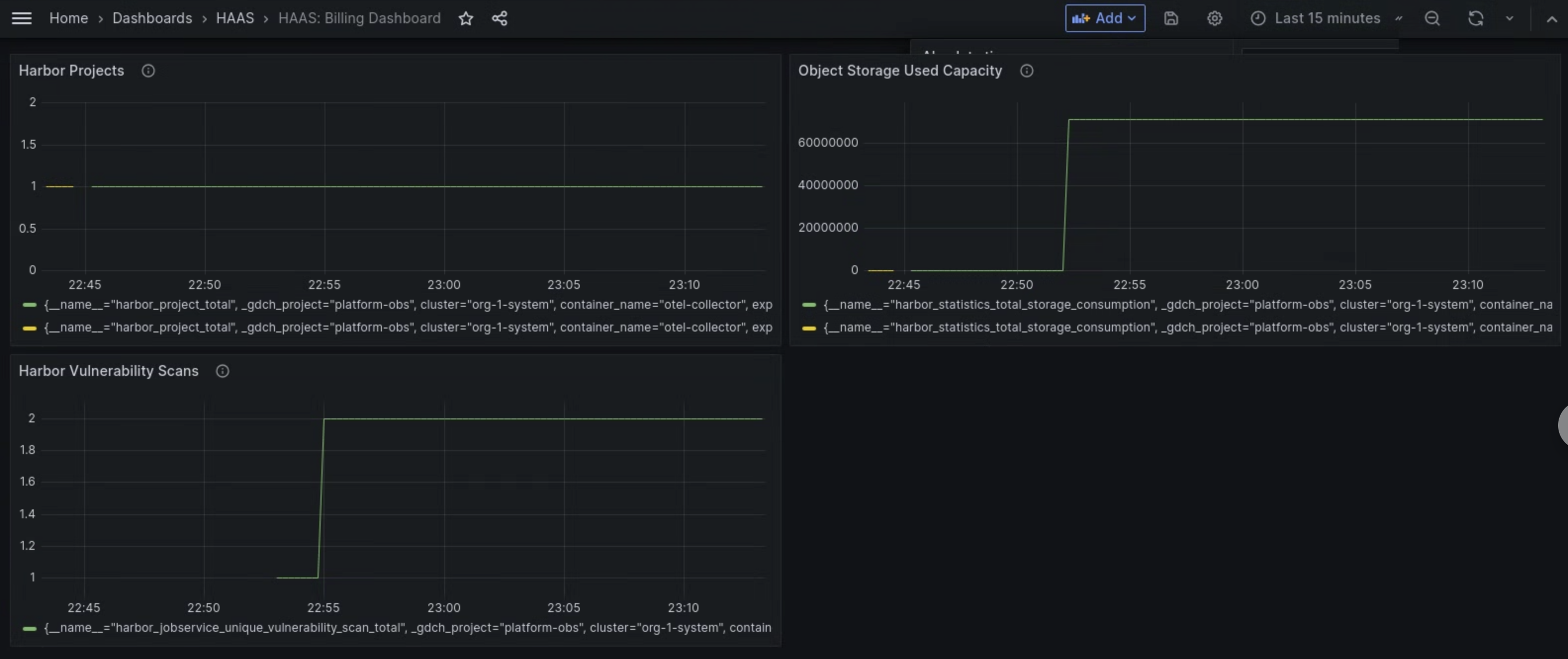
En este panel, puedes obtener estadísticas valiosas sobre tus instancias de Harbor, como las siguientes:
- Cantidad de análisis de vulnerabilidades de Harbor realizados.
- Cantidad de capacidad de almacenamiento de objetos utilizada.
- Es la cantidad de proyectos de Harbor.
Usa el panel Harbor Vulnerability Scans para ver la cantidad de análisis de vulnerabilidades que realizas en tus instancias de Harbor.
Usa el panel Capacidad utilizada de almacenamiento de objetos para ver las métricas de consumo de almacenamiento y medir la cantidad de recursos de almacenamiento de objetos que usas.
Usa el panel Harbor Projects para ver el recuento de todos los proyectos de Harbor en la instancia de Harbor.

Figura 1. Usa el panel de MHS en Grafana para ver las métricas de los análisis de vulnerabilidades de Harbor, el consumo de almacenamiento y los recuentos de proyectos.