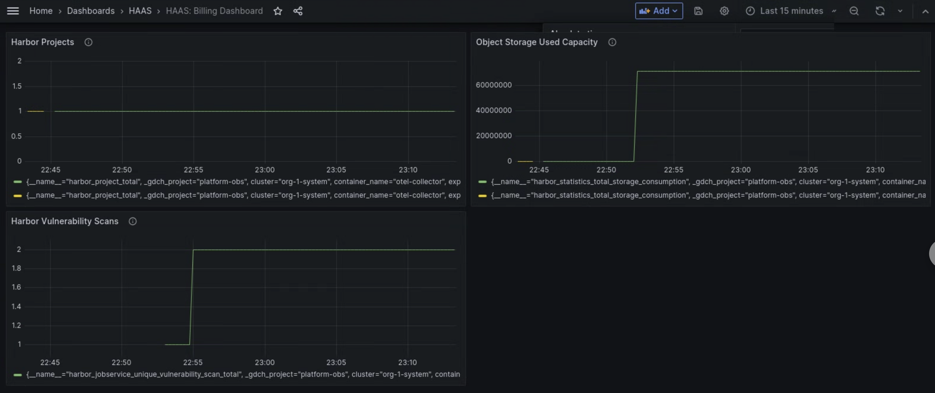
El panel de métricas del componente Managed Harbor Service (MHS) proporciona gráficos y paneles de visualización para ver el consumo de almacenamiento y el número de análisis de vulnerabilidades realizados.
Abre la siguiente URL para acceder al panel de control de estado del clúster de usuarios:
https://GDC_URL/platform-obs/grafana/d/haas-billing/haas-billing-dashboard?orgId=ORG_ID
Haz los cambios siguientes:
GDC_URL: la URL de tu organización en Google Distributed Cloud (GDC) con air gap.ORG_ID: el ID de tu organización en GDC.
Ver el panel de control de métricas de MHS
En este panel de control, puedes obtener información valiosa sobre tus instancias de Harbor, como la siguiente:
- Número de análisis de vulnerabilidades de Harbor realizados.
- Cantidad de capacidad de almacenamiento de objetos utilizada.
- El número de proyectos de Harbor.
Utiliza el panel Análisis de vulnerabilidades de Harbor para ver el número de análisis de vulnerabilidades que estás realizando en tus instancias de Harbor.
Use el panel Capacidad usada de almacenamiento de objetos para ver las métricas de consumo de almacenamiento y medir la cantidad de recursos de almacenamiento de objetos que está usando.
Usa el panel Proyectos de Harbor para ver el número de todos los proyectos de Harbor de la instancia de Harbor.

Imagen 1. Usa el panel de control de MHS en Grafana para ver las métricas de los análisis de vulnerabilidades de Harbor, el consumo de almacenamiento y el número de proyectos.