本页面介绍了如何检索 Google Distributed Cloud (GDC) 气隙设备中系统制品的审核日志。
系统制品存在于组织基础架构集群的 Artifact Registry 中。对系统制品执行的所有更改和操作都会接受审核。作为基础设施操作员 (IO),通过 Grafana 界面查看审核日志。
准备工作
如需获得查看审核日志所需的权限,请让您的 Security Admin 为您授予以下组织基础架构集群访问权限角色:
- Grafana Viewer (
grafana-viewer) 角色。 - 组织 Grafana 查看者 (
organization-grafana-viewer) 角色。
获取组织基础架构集群中制品的审核日志
如需检索组织基础架构集群中系统制品的审核日志,请完成以下步骤:
前往组织基础架构集群的监控实例界面。
依次点击 Explore > audit-logs-loki,然后构建查询以获取审核日志。

使用 Loki 查询查找制品
您可以构建 Loki 查询来查找制品。
以下部分包含查询审核日志的示例。
查询所有系统制品的审核日志
运行以下查询,以返回所有系统制品的审核日志:
{cluster="ORG_INFRA_CLUSTER",service_name="artifactmanagement"}
将 CLUSTER_NAME 替换为集群名称,该名称应与 <ORG_NAME>-infra 模式匹配。
例如:
{cluster="<ORG_NAME>-infra", service_name="artifactmanagement"}`
查询特定 Artifact Registry 的审核日志
运行以下查询可返回一个特定 Artifact Registry 的审核日志:
{cluster="ORG_INFRA_CLUSTER",service_name="artifactmanagement"} | json resource="resource" | resource=~"^REGISTRY_PREFIX.*"
替换以下内容:
- ORG_INFRA_CLUSTER:组织基础架构集群名称,例如
ORG-INFRA。 - REGISTRY_PREFIX:目标 Artifact Registry 名称前缀。
例如:
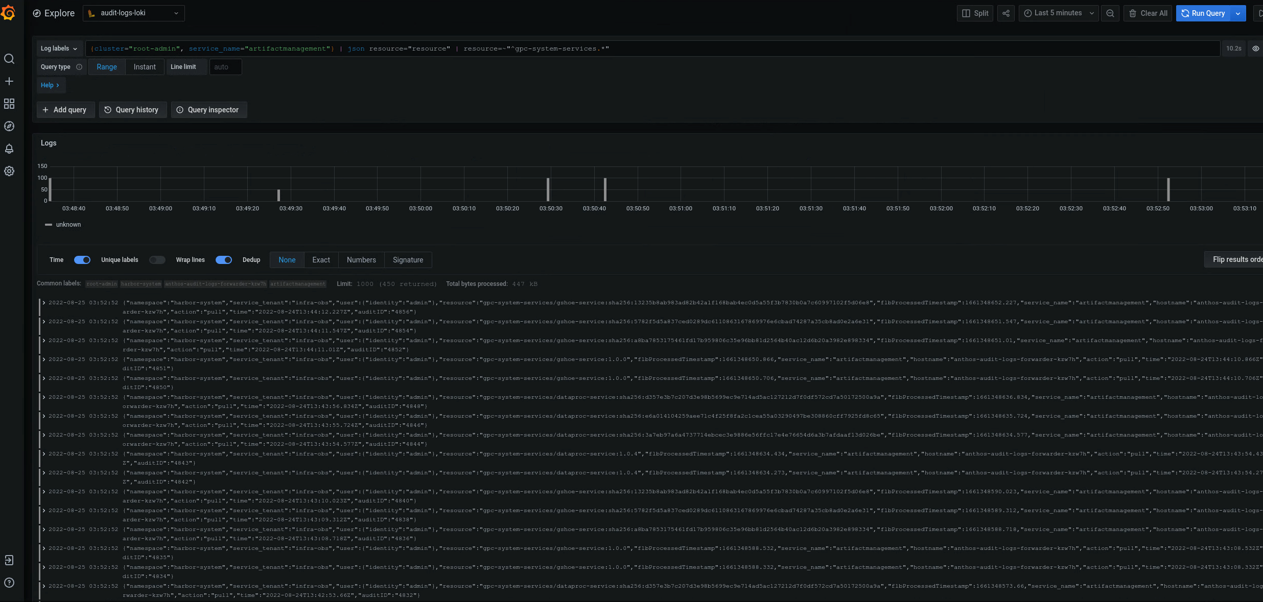
{cluster="ORG-INFRA",service_name="artifactmanagement"} | json resource="resource" | resource=~"^gpc-system-services.*"

图 2. Grafana 界面上列出的一个特定 Artifact Registry 的审核日志示例。
在图 2 中,用于从集群的 gpc-system-services Artifact Registry 返回审核日志的查询会在同一页面上以列表形式显示其结果。
查询多个 Artifact Registry 注册表的审核日志
运行以下查询可返回多个 Artifact Registry 注册表的审核日志:
{cluster="ORG_INFRA_CLUSTER",service_name="artifactmanagement"}
| json resource="resource" |
resource=~"^REGISTRY1_PREFIX.*" or
resource=~"^REGISTRY2_PREFIX.*"
替换以下内容:
ORG_INFRA_CLUSTER:目标集群名称,例如orgname-infra。REGISTRY1_PREFIX:第一个目标 Artifact Registry 名称前缀。REGISTRY2_PREFIX:第二个目标 Artifact Registry 名称前缀。
例如:
{cluster="org-infra",service_name="artifactmanagement"} | json
resource="resource" | resource=~"^gpc-system.*" or resource=~"^library/.*"