Questa pagina descrive come recuperare gli audit log per gli artefatti di sistema nell'appliance air-gap di Google Distributed Cloud (GDC).
Gli artefatti di sistema esistono in Artifact Registry del cluster dell'infrastruttura dell'organizzazione. Tutte le modifiche e le operazioni eseguite sugli artefatti di sistema vengono controllate. In qualità di operatore dell'infrastruttura (IO), visualizza i log di controllo tramite l'interfaccia utente (UI) di Grafana.
Prima di iniziare
Per ottenere le autorizzazioni necessarie per visualizzare gli audit log, chiedi all'Amministratore sicurezza di concederti i seguenti ruoli per l'accesso al cluster dell'infrastruttura dell'organizzazione:
- Ruolo Visualizzatore Grafana (grafana-viewer).
- Ruolo Visualizzatore Grafana dell'organizzazione (organization-grafana-viewer).
Recupera i log di controllo per gli artefatti nel cluster dell'infrastruttura dell'organizzazione
Per recuperare i log di controllo per gli artefatti di sistema nel cluster di infrastruttura dell'organizzazione, completa i seguenti passaggi:
- Vai all'interfaccia utente dell'istanza di monitoraggio per il cluster dell'infrastruttura dell'organizzazione. 
- Fai clic su Esplora > audit-logs-loki e crea la query per ottenere i log di controllo. 

Trovare artefatti con le query Loki
Puoi creare query Loki per trovare artefatti.
Le seguenti sezioni contengono esempi di query per i log di controllo.
Eseguire query sui log di controllo per tutti gli artefatti di sistema
Esegui la seguente query per restituire gli audit log per tutti gli artefatti di sistema:
{cluster="ORG_INFRA_CLUSTER",service_name="artifactmanagement"}
Sostituisci CLUSTER_NAME con il nome del cluster, che corrisponderà al pattern <ORG_NAME>-infra.
Ad esempio:
{cluster="<ORG_NAME>-infra", service_name="artifactmanagement"}`
Esegui query negli audit log per un Artifact Registry specifico
Esegui la seguente query per restituire gli audit log per un Artifact Registry specifico:
{cluster="ORG_INFRA_CLUSTER",service_name="artifactmanagement"} | json resource="resource" | resource=~"^REGISTRY_PREFIX.*"
Sostituisci quanto segue:
- ORG_INFRA_CLUSTER: il nome del cluster di infrastruttura dell'organizzazione, ad esempio ORG-INFRA.
- REGISTRY_PREFIX: il prefisso del nome di Artifact Registry di destinazione.
Ad esempio:
{cluster="ORG-INFRA",service_name="artifactmanagement"} | json resource="resource" | resource=~"^gpc-system-services.*"

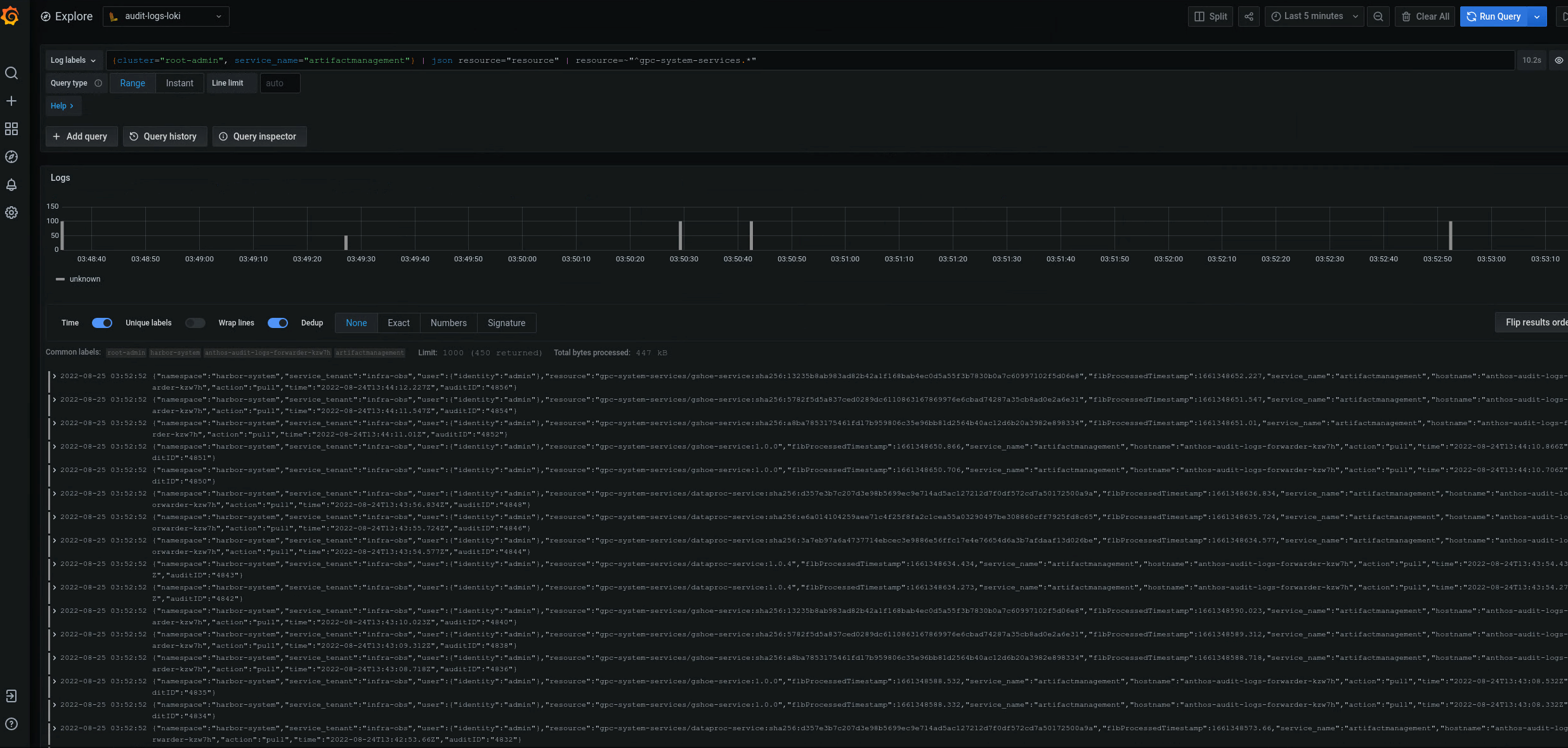
Figura 2. Esempi di audit log per un Artifact Registry specifico elencato nell'interfaccia utente di Grafana.
Nella figura 2, la query per restituire i log di controllo da gpc-system-services Artifact Registry del cluster mostra i risultati come elenco nella stessa pagina.
Esegui query sui log di controllo per più registri Artifact Registry
Esegui la seguente query per restituire i log di controllo per più registri Artifact Registry:
{cluster="ORG_INFRA_CLUSTER",service_name="artifactmanagement"}
| json resource="resource" |
resource=~"^REGISTRY1_PREFIX.*" or
resource=~"^REGISTRY2_PREFIX.*"
Sostituisci quanto segue:
- ORG_INFRA_CLUSTER: il nome del cluster di destinazione, ad esempio- orgname-infra.
- REGISTRY1_PREFIX: il primo prefisso del nome di Artifact Registry di destinazione.
- REGISTRY2_PREFIX: il secondo prefisso del nome di Artifact Registry di destinazione.
Ad esempio:
{cluster="org-infra",service_name="artifactmanagement"} | json
resource="resource" | resource=~"^gpc-system.*" or resource=~"^library/.*"