Halaman ini menjelaskan cara mengambil log audit untuk artefak sistem di perlengkapan air-gapped Google Distributed Cloud (GDC).
Artefak sistem ada di Artifact Registry cluster infrastruktur org. Semua perubahan dan operasi yang dilakukan pada artefak sistem diaudit. Sebagai Operator Infrastruktur (IO), Anda dapat melihat log audit melalui antarmuka pengguna (UI) Grafana.
Sebelum memulai
Untuk mendapatkan izin yang Anda perlukan guna melihat log audit, minta Admin Keamanan Anda untuk memberi Anda peran berikut untuk akses cluster infrastruktur org:
- Peran Grafana Viewer (grafana-viewer).
- Peran Organization Grafana Viewer (organization-grafana-viewer).
Mendapatkan log audit untuk artefak di cluster infrastruktur org
Untuk mengambil log audit untuk artefak sistem di cluster infrastruktur organisasi, selesaikan langkah-langkah berikut:
- Buka UI instance pemantauan untuk cluster infrastruktur org. 
- Klik Explore > audit-logs-loki dan buat kueri untuk mendapatkan log audit. 

Menemukan artefak dengan kueri Loki
Anda dapat membuat kueri Loki untuk menemukan artefak.
Bagian berikut berisi contoh untuk membuat kueri log audit.
Mengkueri log audit untuk semua artefak sistem
Jalankan kueri berikut untuk menampilkan log audit semua artefak sistem:
{cluster="ORG_INFRA_CLUSTER",service_name="artifactmanagement"}
Ganti CLUSTER_NAME dengan nama cluster, yang akan cocok dengan pola <ORG_NAME>-infra.
Contoh:
{cluster="<ORG_NAME>-infra", service_name="artifactmanagement"}`
Mengkueri log audit untuk satu Artifact Registry tertentu
Jalankan kueri berikut untuk menampilkan log audit untuk satu Artifact Registry tertentu:
{cluster="ORG_INFRA_CLUSTER",service_name="artifactmanagement"} | json resource="resource" | resource=~"^REGISTRY_PREFIX.*"
Ganti kode berikut:
- ORG_INFRA_CLUSTER: nama cluster infrastruktur org, seperti ORG-INFRA.
- REGISTRY_PREFIX: awalan nama Artifact Registry target.
Contoh:
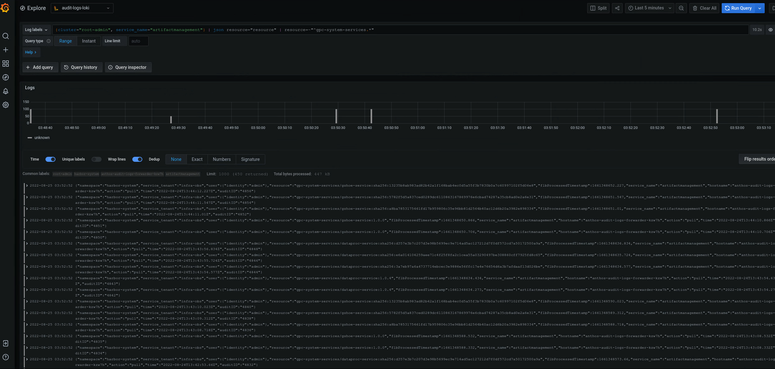
{cluster="ORG-INFRA",service_name="artifactmanagement"} | json resource="resource" | resource=~"^gpc-system-services.*"

Gambar 2. Contoh log audit untuk satu Artifact Registry tertentu yang tercantum di UI Grafana.
Pada gambar 2, kueri untuk menampilkan log audit dari Artifact Registry gpc-system-services cluster menampilkan hasilnya sebagai daftar di halaman yang sama.
Mengkueri log audit untuk beberapa registry Artifact Registry
Jalankan kueri berikut untuk menampilkan log audit untuk beberapa registry Artifact Registry:
{cluster="ORG_INFRA_CLUSTER",service_name="artifactmanagement"}
| json resource="resource" |
resource=~"^REGISTRY1_PREFIX.*" or
resource=~"^REGISTRY2_PREFIX.*"
Ganti kode berikut:
- ORG_INFRA_CLUSTER: nama cluster target, seperti- orgname-infra.
- REGISTRY1_PREFIX: awalan nama Artifact Registry target pertama.
- REGISTRY2_PREFIX: awalan nama Artifact Registry target kedua.
Contoh:
{cluster="org-infra",service_name="artifactmanagement"} | json
resource="resource" | resource=~"^gpc-system.*" or resource=~"^library/.*"