Cette page explique comment récupérer les journaux d'audit pour les artefacts système dans l'appliance Google Distributed Cloud (GDC) isolée.
Les artefacts système existent dans Artifact Registry du cluster d'infrastructure de l'organisation. Toutes les modifications et opérations effectuées sur les artefacts système sont auditées. En tant qu'opérateur d'infrastructure (IO), vous pouvez consulter les journaux d'audit dans l'interface utilisateur (UI) Grafana.
Avant de commencer
Pour obtenir les autorisations nécessaires pour afficher les journaux d'audit, demandez à votre Administrateur de sécurité de vous accorder les rôles suivants pour accéder au cluster d'infrastructure de l'organisation :
- Rôle Lecteur Grafana (grafana-viewer).
- Rôle Lecteur Grafana de l'organisation (organization-grafana-viewer).
Obtenir les journaux d'audit des artefacts dans le cluster d'infrastructure de l'organisation
Pour récupérer les journaux d'audit des artefacts système dans le cluster d'infrastructure de l'organisation, procédez comme suit :
- Accédez à l'interface utilisateur de l'instance de surveillance pour le cluster d'infrastructure de l'organisation. 
- Cliquez sur Explorer > audit-logs-loki et créez la requête pour obtenir les journaux d'audit. 

Rechercher des artefacts avec des requêtes Loki
Vous pouvez créer des requêtes Loki pour trouver des artefacts.
Les sections suivantes contiennent des exemples de requêtes pour les journaux d'audit.
Interroger les journaux d'audit pour tous les artefacts système
Exécutez la requête suivante pour renvoyer les journaux d'audit de tous les artefacts système :
{cluster="ORG_INFRA_CLUSTER",service_name="artifactmanagement"}
Remplacez CLUSTER_NAME par le nom du cluster, qui correspond au modèle <ORG_NAME>-infra.
Exemple :
{cluster="<ORG_NAME>-infra", service_name="artifactmanagement"}`
Interroger les journaux d'audit pour un Artifact Registry spécifique
Exécutez la requête suivante pour renvoyer les journaux d'audit d'un dépôt Artifact Registry spécifique :
{cluster="ORG_INFRA_CLUSTER",service_name="artifactmanagement"} | json resource="resource" | resource=~"^REGISTRY_PREFIX.*"
Remplacez les éléments suivants :
- ORG_INFRA_CLUSTER : nom du cluster d'infrastructure de l'organisation, par exemple ORG-INFRA.
- REGISTRY_PREFIX : préfixe du nom Artifact Registry cible.
Exemple :
{cluster="ORG-INFRA",service_name="artifactmanagement"} | json resource="resource" | resource=~"^gpc-system-services.*"

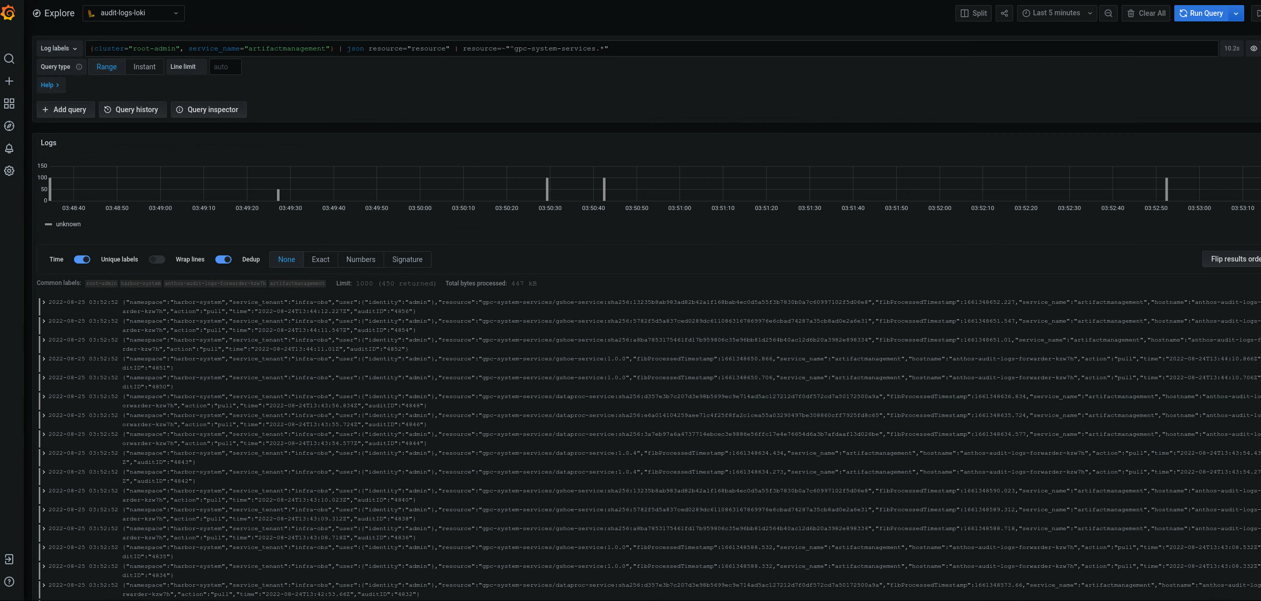
Figure 2. Exemples de journaux d'audit pour un dépôt Artifact Registry spécifique listé dans l'interface utilisateur Grafana.
Dans la figure 2, la requête permettant de renvoyer les journaux d'audit du gpc-system-services Artifact Registry du cluster affiche ses résultats sous forme de liste sur la même page.
Interroger les journaux d'audit pour plusieurs registres Artifact Registry
Exécutez la requête suivante pour renvoyer les journaux d'audit de plusieurs registres Artifact Registry :
{cluster="ORG_INFRA_CLUSTER",service_name="artifactmanagement"}
| json resource="resource" |
resource=~"^REGISTRY1_PREFIX.*" or
resource=~"^REGISTRY2_PREFIX.*"
Remplacez les éléments suivants :
- ORG_INFRA_CLUSTER: nom du cluster cible, tel que- orgname-infra.
- REGISTRY1_PREFIX: premier préfixe de nom Artifact Registry cible.
- REGISTRY2_PREFIX: deuxième préfixe de nom Artifact Registry cible.
Exemple :
{cluster="org-infra",service_name="artifactmanagement"} | json
resource="resource" | resource=~"^gpc-system.*" or resource=~"^library/.*"