Auf dieser Seite wird beschrieben, wie Sie Audit-Logs für Systemartefakte in einer GDC-Appliance (Google Distributed Cloud) ohne Internetverbindung abrufen.
Systemartefakte sind in der Artifact Registry des Organisationsinfrastrukturclusters vorhanden. Alle Änderungen und Vorgänge, die an den Systemartefakten vorgenommen werden, werden geprüft. Als Infrastrukturbetreiber können Sie die Audit-Logs über die Grafana-Benutzeroberfläche aufrufen.
Hinweise
Bitten Sie Ihren Sicherheitsadministrator, Ihnen die folgenden Rollen für den Zugriff auf den Infrastrukturcluster der Organisation zuzuweisen, um die Berechtigungen zu erhalten, die Sie zum Aufrufen von Audit-Logs benötigen:
- Rolle „Grafana-Betrachter“ (grafana-viewer)
- Rolle „Organization Grafana Viewer“ (organization-grafana-viewer).
Audit-Logs für Artefakte im Infrastrukturcluster der Organisation abrufen
Führen Sie die folgenden Schritte aus, um Audit-Logs für Systemartefakte im Infrastrukturcluster der Organisation abzurufen:
- Rufen Sie die Monitoring-Instanz-UI für den Organisationsinfrastrukturcluster auf. 
- Klicken Sie auf Explore > audit-logs-loki und erstellen Sie die Abfrage, um Audit-Logs abzurufen. 

Artefakte mit Loki-Abfragen finden
Sie können Loki-Abfragen erstellen, um Artefakte zu finden.
Die folgenden Abschnitte enthalten Beispiele für das Abfragen von Audit-Logs.
Audit-Logs für alle Systemartefakte abfragen
Führen Sie die folgende Abfrage aus, um Audit-Logs für alle Systemartefakte zurückzugeben:
{cluster="ORG_INFRA_CLUSTER",service_name="artifactmanagement"}
Ersetzen Sie CLUSTER_NAME durch den Clusternamen, der dem Muster <ORG_NAME>-infra entspricht.
Beispiel:
{cluster="<ORG_NAME>-infra", service_name="artifactmanagement"}`
Audit-Logs für eine bestimmte Artifact Registry abfragen
Führen Sie die folgende Abfrage aus, um Audit-Logs für ein bestimmtes Artifact Registry zurückzugeben:
{cluster="ORG_INFRA_CLUSTER",service_name="artifactmanagement"} | json resource="resource" | resource=~"^REGISTRY_PREFIX.*"
Ersetzen Sie Folgendes:
- ORG_INFRA_CLUSTER: Der Name des Infrastrukturclusters der Organisation, z. B. ORG-INFRA.
- REGISTRY_PREFIX: das Ziel-Artifact Registry-Namenspräfix.
Beispiel:
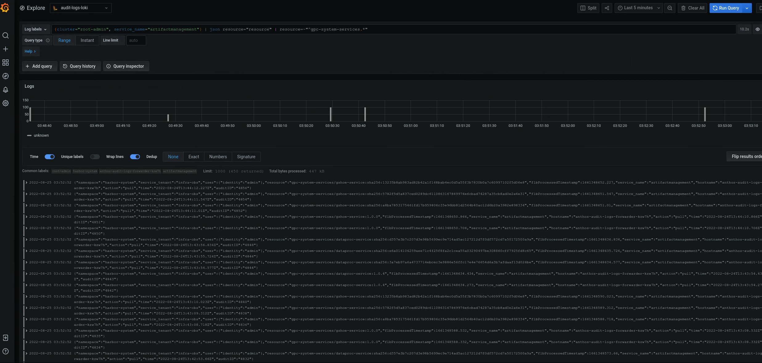
{cluster="ORG-INFRA",service_name="artifactmanagement"} | json resource="resource" | resource=~"^gpc-system-services.*"

Abbildung 2. Beispiele für Audit-Logs für eine bestimmte Artifact Registry, die in der Grafana-Benutzeroberfläche aufgeführt ist.
In Abbildung 2 werden die Ergebnisse der Abfrage zum Abrufen von Audit-Logs aus dem gpc-system-services Artifact Registry des Clusters als Liste auf derselben Seite angezeigt.
Audit-Logs für mehrere Artifact Registry-Registries abfragen
Führen Sie die folgende Abfrage aus, um Audit-Logs für mehrere Artifact Registry-Registries zurückzugeben:
{cluster="ORG_INFRA_CLUSTER",service_name="artifactmanagement"}
| json resource="resource" |
resource=~"^REGISTRY1_PREFIX.*" or
resource=~"^REGISTRY2_PREFIX.*"
Ersetzen Sie Folgendes:
- ORG_INFRA_CLUSTER: Der Name des Zielclusters, z. B.- orgname-infra.
- REGISTRY1_PREFIX: Das erste Ziel-Artifact Registry-Namenspräfix.
- REGISTRY2_PREFIX: Das zweite Ziel-Namenspräfix für Artifact Registry.
Beispiel:
{cluster="org-infra",service_name="artifactmanagement"} | json
resource="resource" | resource=~"^gpc-system.*" or resource=~"^library/.*"