Das Dashboard mit Messwerten auf VM-Ebene enthält Grafiken, mit denen Sie VM-spezifische Messwerte für Ihre Projekte ansehen können. Rufen Sie das Dashboard über diese Adresse auf:
https://GDC_HOST/PROJECT/grafana/d/vm-metrics/workload-vms
- Ersetzen Sie GDC_HOST durch Ihren Hostnamen.
 - Ersetzen Sie PROJECT durch den Namen Ihres Projekts.
 
Auf dieser Seite finden Sie eine Übersicht über das VM-Dashboard und die Art der Informationen, die in den verschiedenen Diagrammen enthalten sind, auf die Sie über das Dashboard zugreifen können. Weitere Informationen zum Monitoring und zur Visualisierung, z. B. zum Konfigurieren von Benachrichtigungen, finden Sie auf den folgenden Seiten:
- Observability-Monitoring und -Visualisierung für detaillierte Informationen zum Erheben und Anzeigen von Messwerten sowie zum Verwalten Ihrer Dashboards.
 - Benachrichtigungen – hier finden Sie Informationen zu Benachrichtigungen und zum Erstellen von Benachrichtigungsregeln.
 
VM-Dashboard
Das VM-Dashboard enthält Diagramme mit Informationen zu den folgenden Aspekten für jede VM in jedem Ihrer Projektnamespaces:
Diese Diagrammtypen werden mit den VM-Monitoring-Messwerten generiert. Die Messwerte werden nach Typ, Labels und Bedeutung benannt und beschrieben.
Wählen Sie in der Dashboardansicht im Auswahlfeld am Anfang der Seite, das im folgenden Bild mit „vm“ gekennzeichnet ist, die VM aus, die Sie beobachten möchten. Das Bild zeigt, dass „vm1“ ausgewählt wurde.
 
CPU
Sehen Sie sich die CPU-Auslastung an – die Zeit, die jede vCPU in verschiedenen Zuständen verbringt. Das Diagramm enthält Informationen für jede der vCPUs, die durch Ihren Maschinentyp angegeben werden.

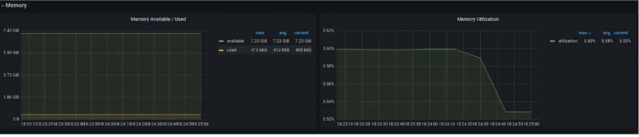
Arbeitsspeicher
Im Arbeitsspeicherdiagramm können Sie Attribute wie den der VM zugewiesenen Gesamtspeicher, den verfügbaren Speicher und den verwendeten Speicher sehen.

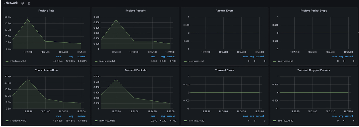
Netzwerk
Auf der Seite „Netzwerk“ können Sie Folgendes sehen:
- Die Anzahl der Pakete, die vom Netzwerk empfangen und an das Netzwerk gesendet wurden.
 - Die Anzahl der Bytes, die vom Netzwerk empfangen und an das Netzwerk gesendet wurden.
 - Die Anzahl der Empfangs- und Übertragungspakete, die auf vNIC-Schnittstellen (Virtual Network Interface Card) verworfen wurden.
 - Die Anzahl der Pakete mit Netzwerkübertragungsfehlern.
 

Laufwerk
Auf der Seite „Laufwerk“ finden Sie folgende Informationen:
- Anzahl der Byte für Lese- oder Schreibvorgänge auf einem Laufwerk
 - Anzahl der Schreib- oder Lese-E/A-Vorgänge.
 - Die kumulative Zeit, die für einen Lese- oder Schreibvorgang benötigt wird:
- Die Zeit, die der Vorgang in der Warteschlange verbracht hat
 - Die Zeit, die für die tatsächliche Ausführung des Vorgangs aufgewendet wurde (Laufwerk in Verwendung)
 
 - Anzahl der Anfragen zum Leeren der Festplatte und die für das Leeren des Cache benötigte Zeit.
 

Messwertliste
Eine Liste der Messwertdefinitionen finden Sie auf der Seite Virtual Machine Management (VMM) .