Cloud Trace y Cloud Service Mesh
Nota: Esta guía solo admite Cloud Service Mesh con las APIs de Istio y no es compatible con las APIs. Google Cloud Para obtener más información, consulta la descripción general de Cloud Service Mesh.Cloud Trace es un sistema de seguimiento distribuido que recopila datos de latencia de las aplicaciones y los muestra casi en tiempo real. Este te permite seguir una solicitud de muestra a través del sistema distribuido, observar las llamadas de red y generar un perfil del sistema de extremo a extremo.
Cloud Trace está disponible con las instalaciones de Cloud Service Mesh en las siguientes plataformas:
- GKE de Google Cloud
- Clústeres de GKE Enterprise locales si instalaste con la autoridad certificada de Cloud Service Mesh
Ten en cuenta que Cloud Trace está inhabilitado de forma predeterminada. Una vez habilitado, las páginas de Cloud Service Mesh en la Google Cloud consola proporcionan un vínculo a los seguimientos en la página Cloud Trace . Para obtener información detallada sobre los precios, consulta la página de precios de Cloud Trace.
Habilita Cloud Trace
En esta sección, se muestra cómo habilitar Cloud Trace.
Administrada (TD)
En esta sección, se muestra cómo habilitar Cloud Trace en Cloud Service Mesh con un plano de control administrado de Traffic Director.
Ejecuta el siguiente comando para habilitar Cloud Trace:
cat <<EOF | kubectl apply -n istio-system -f - apiVersion: telemetry.istio.io/v1alpha1 kind: Telemetry metadata: name: enable-cloud-trace namespace: istio-system spec: tracing: - providers: - name: stackdriver EOF
Administrada (Istiod)
En esta sección, se muestra cómo habilitar Cloud Trace en Cloud Service Mesh con el plano de control administrado de Istiod.
Ejecuta el siguiente comando:
cat <<EOF | kubectl apply -f - apiVersion: v1 data: mesh: |- defaultConfig: tracing: stackdriver: {} kind: ConfigMap metadata: name: istio-release-channel namespace: istio-system EOFEn el ejemplo anterior, release-channel es tu canal de versiones (
asm-managed,asm-managed-stableoasm-managed-rapid).Ejecuta el siguiente comando para ver el configmap:
kubectl get configmap istio-release-channel -n istio-system -o yaml
Para verificar que Cloud Trace esté habilitado, asegúrate de que se muestren las siguientes líneas en la sección
mesh:.... apiVersion: v1 data: mesh: | .... defaultConfig: tracing: stackdriver:{} ...Reinicia los proxies.
Ten en cuenta que la configuración del rastreador es parte de la configuración de arranque del proxy, por lo que el pod debe reiniciarse y volver a insertarse para aplicar la actualización del rastreador. Por ejemplo, puedes usar el siguiente comando para reiniciar los pods que pertenecen a una implementación:
kubectl rollout restart deployment -n NAMESPACE DEPLOYMENT_NAME
En el clúster
En esta sección, se muestra cómo habilitar Cloud Trace en Cloud Service Mesh con el plano de control en el clúster.
Para habilitar Cloud Trace, vuelve a implementar el plano de control administrado por el cliente con el siguiente archivo de superposición. Para obtener más información sobre los archivos de superposición, consulta Acerca de los archivos de superposición.
Predeterminado
Ejecuta el siguiente comando para habilitar Cloud Trace:
./asmcli install \
OTHER_FLAGS \
--option cloud-tracing
Este comando aplica el siguiente archivo de superposición para habilitar el seguimiento con las opciones predeterminadas. Ten en cuenta que la tasa de muestreo predeterminada es del 1%. Si deseas anular el valor predeterminado, debes usar --custom-overlay.
apiVersion: install.istio.io/v1alpha1
kind: IstioOperator
spec:
meshConfig:
enableTracing: true
values:
global:
proxy:
tracer: stackdriver
Para obtener una lista de opciones, consulta el
anthos-service-mesh paquete.
Personalizado
Puedes anular el valor predeterminado si especificas un valor tracing.sampling. El
valor debe estar en el rango de 0.0 a 100.0 con una precisión de 0.01. Por
ejemplo, para hacer un seguimiento de 5 solicitudes de cada 10,000, usa 0.05.
En el siguiente ejemplo, se muestra una tasa de muestreo del 100% (que solo usarías con fines de demostración o solución de problemas).
apiVersion: install.istio.io/v1alpha1
kind: IstioOperator
spec:
meshConfig:
enableTracing: true
defaultConfig:
tracing:
sampling: 100
values:
global:
proxy:
tracer: stackdriver
Ejecuta el siguiente comando para habilitar Cloud Trace:
./asmcli install \
OTHER_FLAGS \
--custom_overlay PATH_TO_FILE
Ten en cuenta que la configuración del rastreador es parte de la configuración de arranque del proxy, por lo que los pods deben reiniciarse y volver a insertarse para aplicar la actualización del rastreador. Usa el siguiente comando para reiniciar los pods que pertenecen a una implementación:
kubectl rollout restart deployment -n NAMESPACE DEPLOYMENT_NAME
Propagación del contexto de seguimiento
Aunque los proxies de sidecar pueden enviar de forma automática intervalos de seguimiento, necesitan algunas sugerencias para unir todo el seguimiento. Las aplicaciones deben propagar los encabezados HTTP adecuados para que cuando los proxies envíen información de intervalo, los intervalos puedan correlacionarse de forma correcta en un solo seguimiento.
Para ello, una aplicación debe recopilar y propagar los siguientes encabezados de la solicitud entrante en cualquier solicitud saliente. La configuración de seguimiento de Anthos Service Mesh con Stackdriver aceptará cualquiera de los siguientes formatos de encabezado y propagará todos los formatos siguientes:
- B3 (
x-b3-traceid,x-b3-spanid,x-b3parentspanid,x-b3-sampled,x-b3-flags) - W3C TraceContext (
traceparent) - Google Cloud Trace (
x-cloud-trace-context) - gRPC TraceBin (
grpc-trace-bin)
Esto significa que tus aplicaciones pueden usar cualquiera de esos formatos para propagar el contexto de seguimiento,y los seguimientos se generarán y se configurarán en Stackdriver de manera apropiada.
Ejemplo
Aquí hay un ejemplo de solicitud HTTP-Get con un encabezado traceparent en la solicitud original. Observa los encabezados de contexto de seguimiento adicionales que agregó el proxy.
$ kubectl exec -it sleep-557747455f-n6flv -- curl "httpbin:8000/anything?freeform=" -H "accept: application/json" -H "Traceparent: 00-7543d15e09e5d61801d4f74cde1269b8-604ef051d35c5b3f-01" -vv
* Trying 10.12.3.52:8000...
* Connected to httpbin (10.12.3.52) port 8000 (#0)
> GET /anything?freeform= HTTP/1.1
> Host: httpbin:8000
> User-Agent: curl/7.80.0-DEV
> accept: application/json
> Traceparent: 00-7543d15e09e5d61801d4f74cde1269b8-604ef051d35c5b3f-01
>
* Mark bundle as not supporting multiuse
< HTTP/1.1 200 OK
< server: envoy
< date: Wed, 10 Nov 2021 20:36:04 GMT
< content-type: application/json
< content-length: 1032
< access-control-allow-origin: *
< access-control-allow-credentials: true
< x-envoy-upstream-service-time: 5
<
{
"args": {
"freeform": ""
},
"data": "",
"files": {},
"form": {},
"headers": {
"Accept": "application/json",
"Grpc-Trace-Bin": "AAB1Q9FeCeXWGAHU90zeEmm4AaDHmGRtdM7wAgE",
"Host": "httpbin:8000",
"Traceparent": "00-7543d15e09e5d61801d4f74cde1269b8-a0c798646d74cef0-01",
"User-Agent": "curl/7.80.0-DEV",
"X-B3-Sampled": "1",
"X-B3-Spanid": "a0c798646d74cef0",
"X-B3-Traceid": "7543d15e09e5d61801d4f74cde1269b8",
"X-Cloud-Trace-Context": "7543d15e09e5d61801d4f74cde1269b8/11585396123534413552;o=1",
"X-Envoy-Attempt-Count": "1",
"X-Forwarded-Client-Cert": "<REDACTED>"
},
"json": null,
"method": "GET",
"origin": "127.0.0.6",
"url": "http://httpbin:8000/anything?freeform="
}
Ten en cuenta que en el conjunto de encabezados de solicitud que se muestra, el conjunto completo de encabezados de contexto de seguimiento está presente.
Para ver más ejemplos que propagan los encabezados, consulta Propagación del contexto de seguimiento.
Crea un seguimiento desde un cliente con un ID personalizado
Si deseas crear un seguimiento a partir de un cliente con un ID personalizado, usa el comando curl para crear una solicitud con un cliente externo y forzarlo a mostrar un seguimiento. Por ejemplo:
curl $URL --header "x-client-trace-id: 105445aa7843bc8bf206b12000100000"
Para obtener más información sobre x-client-trace-id, consulta la
documentación de Envoy.
Accede a los seguimientos
Visualiza muestras de seguimiento de un servicio
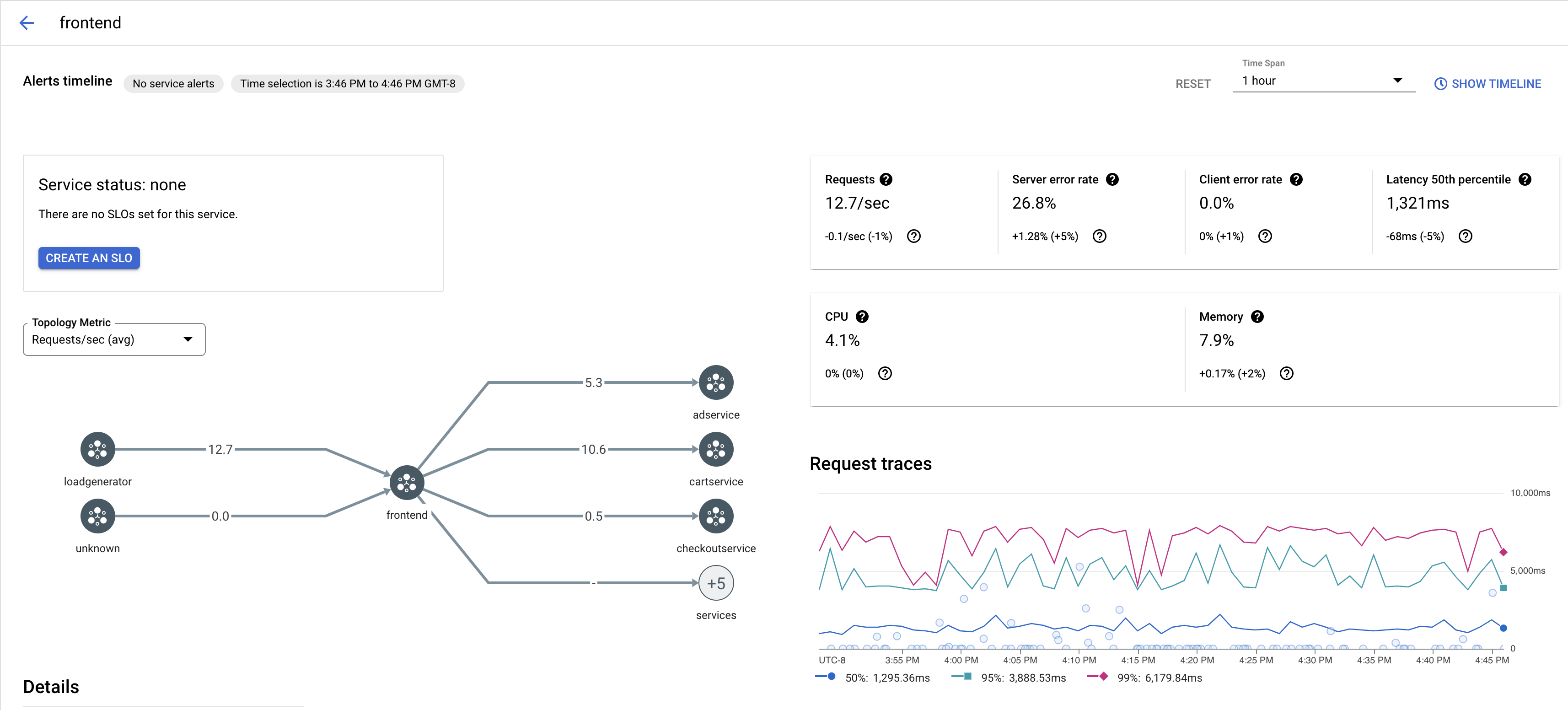
Para ver una muestra de los seguimientos de un servicio en tu app, sigue estos pasos:
Ve a la página Cloud Service Mesh en la Google Cloud consola.
En Services, selecciona el nombre del Service que deseas inspeccionar.
En la siguiente captura de pantalla, se muestra un ejemplo de un servicio
frontend.
En Request traces, haz clic en cualquier seguimiento para obtener más información.
En la siguiente captura de pantalla, se muestra un ejemplo del subpanel de solicitud de seguimiento.

Visualiza todos los seguimientos
Para ver todos los seguimientos de un servicio, sigue estos pasos:
Ve a la página Cloud Service Mesh en la Google Cloud consola.
En Services, selecciona el nombre del Service que deseas inspeccionar.
Ve a la página Métricas.
Especifica un intervalo de tiempo en el menú desplegable Período o configura un intervalo personalizado con el cronograma.
Haz clic en Ver seguimientos.
Los seguimientos de un servicio en Cloud Service Mesh contienen la siguiente información:
- Latencias de las solicitudes en diferentes servicios de la malla.
- Propiedades de la solicitud HTTP, incluidos el ID, la URL, el tamaño, la latencia y el protocolo.
- Nombre del servicio, espacio de nombres e ID de malla como parte de las etiquetas
istio.canonical_service,istio.namespaceyistio.mesh_id, respectivamente.