Neste documento, descrevemos como visualizar os painéis que o Application Monitoring cria para seus aplicativos, serviços e cargas de trabalho do App Hub. Esses painéis ajudam a entender o desempenho dos recursos do aplicativo e a diagnosticar problemas.
Os painéis do Application Monitoring mostram o seguinte:
- Dados de registros e métricas gerados por infraestrutura compatível.
- Indicadores de ouro definidos pelo OpenTelemetry para tráfego, latência e taxa de erros quando uma carga de trabalho é executada no Google Kubernetes Engine. Para saber mais, consulte Instrumentar para o Application Monitoring.
- Incidentes abertos para políticas de alertas associadas a um aplicativo do App Hub.
- Informações sobre o aplicativo, incluindo local, gravidade e importância.
- Para painéis de serviços e cargas de trabalho, informações sobre a infraestrutura.
Para determinar quais dados mostrar nos painéis, o Application Monitoring usa rótulos específicos do aplicativo anexados à telemetria gerada pela infraestrutura compatível. Esses rótulos identificam o aplicativo. É possível usar esses rótulos para filtrar os dados mostrados.
Os painéis do Application Monitoring não mostram dados de rastreamento. No entanto, é possível analisar os dados de rastreamento do aplicativo usando o Explorador de rastreamentos. Para mais informações, consulte a seção Analisar dados de rastreamento deste documento.
Marcadores específicos do aplicativo
Esta seção lista os rótulos e atributos específicos do App Hub que podem ser anexados aos seus dados de registro, métricas e rastreamento. Esses rótulos permitem que o Google Cloud Observability crie a hierarquia de painéis e filtre a telemetria mostrada para um serviço ou carga de trabalho. Também é possível usar esses rótulos para filtrar dados de registro, métricas e rastreamento.
Nesta seção, interprete a.b.{x,y} como a.b.x e a.b.y.
Rótulos de registro
As entradas de registro da infraestrutura Google Cloud contêm um campo apphub que lista
os rótulos do aplicativo e de um serviço ou carga de trabalho. Veja a seguir o formato desses dados:
apphub: {
application: {
container: "projects/my-project"
id: "my-app"
location: "my-app-location"
}
workload: {
criticalityType: "MEDIUM"
environmentType: "STAGING"
id: "my-workload-id"
}
}
Rótulos de métrica
Os dados de métricas da infraestrutura do Google Cloud incluem os seguintes rótulos de metadados:
metadata.system_labels.apphub_application_{container,id,location}metadata.system_labels.apphub_{workload,service}_{criticality_type,environment_type,id}
Os dados de métricas da instrumentação adicionada aos seus aplicativos podem incluir os seguintes rótulos de métricas:
metric.labels.apphub_application_{container,id,location}metric.labels.apphub_workload_{criticality_type,environment_type,id}
Atributos de recursos de rastreamento
Os períodos do Trace gerados pela instrumentação adicionada aos seus aplicativos podem incluir os seguintes atributos de recurso:
gcp.apphub.application.{container,id,location}gcp.apphub.{workload,service}.{criticality_type,environment_type,id}
Rótulos de políticas de alertas
Os rótulos de serviço e carga de trabalho não são anexados automaticamente às políticas de alerta. No entanto, é possível associar uma política de alertas a uma carga de trabalho ou serviço específico anexando todos os rótulos a seguir com as seguintes chaves à política de alertas:
apphub_application_locationapphub_application_idapphub_service_idouapphub_workload_id
Quando uma política de alertas inclui as chaves anteriores, os incidentes da política são mostrados nos painéis do Application Monitoring.
Para mais informações, consulte Associar uma política de alertas a um serviço ou uma carga de trabalho.
Google Cloud Navegação no console ao usar uma pasta com apps ativados
O App Hub é compatível com duas configurações: pasta habilitada para apps e projetos host do App Hub. Esta seção se aplica somente quando você usa uma pasta ativada para apps.
Quando você usa uma pasta ativada para apps, o console Google Cloud redefine automaticamente o seletor de recursos de uma pasta ativada para apps para o projeto de gerenciamento da pasta quando você navega até uma página do Google Cloud Observability. Se você navegar para outra página no console Google Cloud , o seletor de recursos será redefinido para a pasta ativada para o app.
O Cloud Logging é compatível com pastas como um recurso. Por exemplo, é possível criar gravadores e buckets de registros em um recurso de pasta. Da mesma forma, as pastas contêm buckets de registros _Default e _Required, e talvez você queira ver o conteúdo deles. Para acessar o recurso de pasta, use o seletor de recursos e selecione manualmente a pasta habilitada para apps.
Antes de começar
Antes de usar o Application Monitoring, configure o projeto host ou de gerenciamento do App Hub . Esse é o projeto que você usa para ver os dados de telemetria do aplicativo:
-
Para ter as permissões necessárias para visualizar dados de métricas e registros, criar políticas de alertas e personalizar painéis, peça ao administrador para conceder a você os seguintes papéis do IAM:
-
Leitor de registros (
roles/logging.viewer) no projeto host ou de gerenciamento do App Hub e em qualquer outro projeto listado no escopo de registros padrão. Essa função concede acesso à maioria das entradas de registro no bucket de registros_Default. Para mais informações, consulte Papéis do Logging. -
Visualizador de visualizações de registros (
roles/logging.viewAccessor) nas visualizações de registros listadas no escopo de registros padrão do projeto host ou de gerenciamento do App Hub . Para saber mais sobre como conceder acesso a uma visualização de registro, consulte Controlar o acesso a uma visualização de registro. -
Editor do Monitoring (
roles/monitoring.editor) no projeto host ou de gerenciamento do App Hub . Para principais que não precisam criar ou modificar políticas de alertas ou painéis, considere conceder o papel Leitor do Monitoring (roles/monitoring.viewer). -
Usuário do Cloud Trace (
roles/cloudtrace.user) no projeto host ou de gerenciamento do App Hub e nos projetos no escopo de rastreamento padrão. -
Leitor do App Hub (
roles/apphub.viewer) no projeto host ou de gerenciamento do App Hub . Para mais informações, consulte Papéis e permissões do App Hub.
Para mais informações sobre a concessão de papéis, consulte Gerenciar o acesso a projetos, pastas e organizações.
Também é possível conseguir as permissões necessárias usando papéis personalizados ou outros papéis predefinidos.
-
Leitor de registros (
Verifique se você configurou o escopo de observabilidade do projeto host ou de gerenciamento do App Hub . Para mais informações, consulte Configurar o Application Monitoring.
O escopo de observabilidade controla quais dados estão disponíveis para seu projeto host ou de gerenciamento do App Hub . As configurações padrão desses escopos podem não permitir que você veja todos os dados de métricas ou registros.
Atualize as políticas de alertas que monitoram os dados do aplicativo para incluir rótulos específicos do aplicativo. Para mais informações, consulte Associar uma política de alertas a um serviço ou carga de trabalho.
Ver o resumo de todos os aplicativos
O painel de monitoramento de aplicativos de nível superior oferece um resumo conciso do estado dos aplicativos registrados. Para cada aplicativo, essa página lista o número de incidentes abertos e informações sobre o local, a gravidade e o ambiente.
A captura de tela a seguir ilustra o painel de resumo:
Para abrir o painel de nível superior, que lista informações de resumo dos aplicativos registrados no App Hub, faça o seguinte:
-
No console do Google Cloud , acesse a página Monitoramento de aplicativos:
Acessar Monitoramento de aplicativos
Se você usar a barra de pesquisa para encontrar essa página, selecione o resultado com o subtítulo Monitoring.
Na barra de ferramentas do console Google Cloud , selecione o projeto host ou de gerenciamento do App Hub .
Opcional: para abrir um aplicativo no App Hub, clique em more_vert Mais e selecione Gerenciar no App Hub.
Para abrir o painel de um aplicativo, selecione-o. A próxima seção fornece orientações sobre como analisar ou interpretar a telemetria.
Analisar telemetria, topologia e incidentes de aplicativos
Ao selecionar um aplicativo listado na página Monitoramento de aplicativos, a visão geral de nível superior do aplicativo é aberta. Nessa página, você pode acessar dados que ajudam a entender a integridade do seu aplicativo.
Por exemplo, é possível identificar um serviço com um incidente ativo e determinar rapidamente o status do tráfego dele inspecionando o destino, a taxa de erros e a latência.
Esta página contém as seguintes guias:
A guia Visão geral, que mostra informações resumidas sobre seu aplicativo do App Hub.
A guia Painel, que mostra indicadores de ouro, dados de registro e informações sobre incidentes abertos. Para mais informações, consulte a seção Ver telemetria de aplicativos.
A guia Topologia (prévia), que mostra uma visualização dinâmica dos serviços e painéis, incidentes e tráfego do aplicativo. Este documento não descreve como visualizar e interpretar o mapa de topologia. Para mais informações sobre como visualizar o mapa de topologia do aplicativo, consulte Visualizar topologia do aplicativo.
O restante deste documento descreve como visualizar a telemetria mostrada nas guias "Visão geral" e "Painel".
Acessar a telemetria de aplicativo
Para abrir o painel de um aplicativo, faça o seguinte:
-
No console do Google Cloud , acesse a página Monitoramento de aplicativos:
Acessar Monitoramento de aplicativos
Se você usar a barra de pesquisa para encontrar essa página, selecione o resultado com o subtítulo Monitoring.
- Na barra de ferramentas do console Google Cloud , selecione o projeto host ou de gerenciamento do App Hub .
Na página Monitoramento de aplicativos, selecione o nome de um aplicativo.
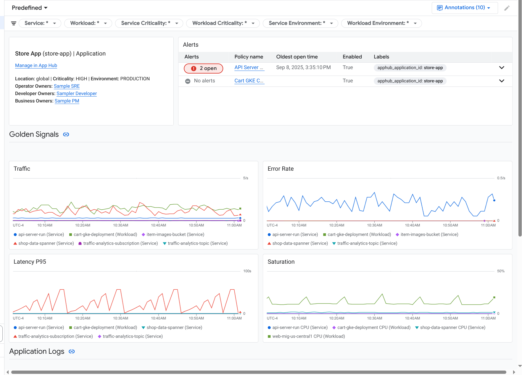
O painel do aplicativo é aberto com a guia Visão geral selecionada. Essa guia lista cada serviço e carga de trabalho, além do número de incidentes abertos e valores dos sinais de ouro:
- Tráfego: taxas de solicitações recebidas no serviço ou na carga de trabalho durante o período selecionado.
- Taxa de erros do servidor: porcentagem média de solicitações recebidas que geram ou mapeiam códigos de resposta HTTP 5xx durante o período selecionado.
- Latência P95: 95º percentil da latência de uma solicitação atendida no período selecionado, em milissegundos.
- Saturação: mede o nível de ocupação do serviço ou da carga de trabalho. Por exemplo, para grupos de instâncias gerenciadas (MIGs), implantações do Cloud Run e do Google Kubernetes Engine, esse campo mostra a utilização da CPU.
Na guia Visão geral, você pode fazer o seguinte:
- Redefina o período. Quando você abre o painel, o período é definido como a hora mais recente.
- Veja informações sobre o aplicativo, como operador, desenvolvedor e proprietários de empresas.
- Abra o aplicativo, um serviço ou uma carga de trabalho no App Hub.
- Abra o painel de um serviço ou carga de trabalho.
Para conferir a telemetria do aplicativo e informações sobre incidentes em aberto, selecione a guia Painel.
A guia Painel mostra informações de registros, métricas e incidentes. A guia é configurada para sobrepor anotações de eventos nos gráficos. Elas ajudam a correlacionar dados de diferentes fontes ao resolver um problema. Para ver quais anotações estão ativadas, clique em
Anotações na barra de ferramentas.A guia também contém filtros que podem ser usados para restringir os dados exibidos. Para mais informações sobre como analisar os dados mostrados nesta guia, consulte as seguintes seções deste documento:
Filtrar um painel
A guia Painel mostra dados de serviços e cargas de trabalho em um aplicativo. No entanto, é possível filtrar esse painel para um serviço específico ou para um conjunto de serviços.
Por exemplo, a barra de ferramentas na guia Painel contém um filtro como apphub_service_id: *.
Se quiser ver dados de serviços específicos, clique em arrow_drop_down Menu e selecione os serviços na lista.
Analisar dados de registros
Se você estiver na guia Painel de um painel de aplicativos, os dados de registro vão aparecer na seção Registros de aplicativos. Caso contrário, os dados vão aparecer na seção Registros.
As seções Registros de aplicativos e Registros de um painel mostram entradas de registro que correspondem a um filtro e são armazenadas pelos recursos listados no escopo de registro padrão do projeto host ou de gerenciamento do App Hub . Para aplicativos, o filtro é semelhante a este:
-- Application logs
(apphub_application_location=global)
(apphub_application_id=my-app)
Para serviços e cargas de trabalho, o filtro contém cláusulas adicionais. Para ver o filtro aplicado aos dados de registro, clique em Mostrar consulta.
Se quiser escrever consultas, abra um painel ou a página Explorador de registros. As duas opções permitem escrever e executar consultas, além de mudar o escopo. No entanto, o painel flutuante retém seu contexto atual e permite salvar os resultados da análise em um painel personalizado:
Para abrir um menu suspenso, clique em query_stats Analisar dados.
Quando a análise detalhada estiver concluída, clique em Cancelar para fechar o menu flutuante e descartar as mudanças. Se quiser salvar as mudanças em um painel personalizado, clique em Salvar no painel e preencha a caixa de diálogo. Não é possível salvar as mudanças no painel que você estava visualizando ao abrir o submenu.
O menu não lista os filtros mostrados pelo botão Mostrar consulta. Esses filtros são aplicados no nível do painel e não podem ser removidos.
Para abrir a página do Navegador de Registros em uma nova guia do navegador, clique em Ver no Navegador de Registros.
A consulta é pré-configurada para mostrar entradas de registro que correspondem a rótulos de aplicativos específicos e que estão no período especificado pelo painel. Quando você fecha a guia do navegador, as mudanças são descartadas.
Para mais informações sobre como explorar seus registros, consulte os seguintes documentos:
- Criar e salvar consultas usando a linguagem de consulta do Logging.
- Ver registros usando o Explorador de registros.
Acessar dados de métricas
Os gráficos e tabelas no painel mostram indicadores de ouro e outros dados de métricas relevantes para os recursos usados pelo seu aplicativo, serviço ou carga de trabalho. Os dados mostrados podem ser armazenados em qualquer projeto listado pelo escopo de métricas do projeto host ou de gerenciamento do App Hub .
Ver configuração do gráfico
Em qualquer gráfico ou tabela que mostre dados de métricas, é possível conferir detalhes como o tipo de métrica e as opções de agregação. Para ver essas informações, acesse a barra de ferramentas de um gráfico ou tabela e clique em infoInformações.
Explorar dados
Para analisar um gráfico ou uma tabela em mais detalhes, abra um submenu ou a página Metrics Explorer. Com as duas opções, você pode testar diferentes configurações de gráfico e salvar os resultados em um painel personalizado. No entanto, o submenu flutuante mantém seu contexto atual:
Para abrir um menu suspenso, clique em query_stats Analisar dados.
Quando a análise detalhada estiver concluída, clique em Cancelar para fechar o menu flutuante e descartar as mudanças. Se quiser salvar as mudanças em um painel personalizado, clique em Salvar no painel e preencha a caixa de diálogo. Não é possível salvar as mudanças no painel que você estava visualizando ao abrir o submenu.
Para ver o gráfico ou a tabela no Metrics Explorer, acesse a barra de ferramentas, clique em more_vert Mais e selecione Ver no Metrics Explorer.
Agora você tem um gráfico temporário que pode ser modificado e analisado. Por exemplo, você pode mudar as opções de agregação ou o estilo de exibição. Para salvar o gráfico em um painel personalizado, clique em Salvar no painel e preencha o
Correlacionar dados de métricas e registros
Ao visualizar um gráfico, talvez você queira explorar os dados de registro que foram gravados no mesmo recurso que os dados de métrica representados. Por exemplo, se você notar um pico ou uma queda em um gráfico, talvez queira analisar as entradas de registro para receber mais informações sobre o sistema.
Uma maneira de correlacionar seus dados de métricas e registros é usar as opções de gráfico para abrir um menu flutuante que mostra o gráfico e as entradas de registro selecionadas. Em seguida, use as barras de ferramentas e os menus no submenu para analisar seus dados de métricas e registros. Por exemplo, é possível adicionar filtros à consulta de métrica, modificar a consulta de geração de registros ou expandir e analisar as entradas de registro.
A captura de tela a seguir ilustra o menu suspenso:
O painel não mostra todas as entradas de registro que correspondem ao seletor de período do painel. Em vez disso, o sistema cria uma consulta de geração de registros com base na consulta de métrica. A consulta de geração de registros inclui todas as variáveis aplicáveis, mas não os filtros no nível do painel.
Conferir dados de métricas e registros
É possível correlacionar dados de métricas e registros quando um gráfico mostra qualquer tipo de métrica, exceto uma métrica baseada em registros ou do Prometheus. Quando um gráfico mostra uma métrica com base em registros, uma métrica do Prometheus ou quando não mostra dados de métricas, não é possível correlacionar dados de métricas e registros.
Para abrir o menu flutuante que mostra dados de métricas e registros, faça o seguinte:
Para filtrar dados de registro apenas pelo tipo de recurso e pelas variáveis aplicáveis, na barra de ferramentas do gráfico, clique em more_vert Mais opções de gráfico e selecione Inspecionar registros relacionados.
Para mostrar entradas de registro que se correlacionam com uma série temporal específica, no gráfico, use o ponteiro para selecionar um ponto na série temporal e acesse a dica e selecione Inspecionar registros relacionados.
Nesse modo, o submenu modifica o seletor de período para cinco minutos antes e depois da marca de tempo do ponto selecionado.
Se o gráfico não mostrar a opção Inspecionar registros relacionados, ele não é compatível com a correlação de métricas e registros.
Salvar alterações
É possível salvar o gráfico ou o painel de registros mostrado no submenu, incluindo as mudanças feitas, em um painel personalizado. Se você salvar o gráfico no mesmo painel em que abriu o submenu, um novo gráfico será criado no painel.
Para salvar o gráfico ou o painel de registros em um painel personalizado, abra o menu Ações do widget, selecione Salvar no painel e preencha a caixa de diálogo. É possível selecionar um painel personalizado ou criar um e salvar o widget.
Fechar o menu flutuante
Para fechar o menu flutuante, clique em Cancelar na barra de ferramentas.
Analisar incidentes
A seção Incidentes dos painéis lista os incidentes recentes das políticas de alertas associadas a um serviço ou carga de trabalho. Essas políticas de alerta precisam ser armazenadas no projeto host ou de gerenciamento do App Hub .
Se não houver entradas na seção Incidentes, isso significa que você não tem políticas de alerta associadas a um serviço ou uma carga de trabalho. Para criar essa associação, adicione rótulos à política. Para mais informações, consulte Associar uma política de alertas a um serviço ou uma carga de trabalho.
Para mais informações sobre seus incidentes e políticas de alertas, faça o seguinte:
Para encontrar detalhes sobre a política de alertas que causou o incidente, clique no nome dela. O painel que é aberto mostra informações detalhadas sobre a política de alertas, incluindo um gráfico com os dados monitorados e os rótulos.
Para conferir todas as políticas de alerta associadas ao aplicativo, acesse a barra de ferramentas e clique em query_stats Dados do Explorer. Um menu suspenso será aberto com todas as políticas. Para voltar ao painel, clique em Cancelar.
Analisar dados de rastreamento
Os painéis do Application Monitoring não mostram dados de rastreamento. No entanto, é possível conferir os dados de trace de um aplicativo, serviço ou carga de trabalho usando a página Trace Explorer. Quando você abre essa página, os dados de trace armazenados nos projetos listados pelo escopo de trace padrão são recuperados do armazenamento. Os dados mostrados dependem dos seus papéis do IAM nesses projetos, da configuração de período e dos filtros aplicados. Para saber quando os dados de rastreamento contêm atributos de aplicativo, consulte Atributos de recursos de rastreamento.
Para conferir os dados de rastreamento do aplicativo, faça o seguinte:
-
No console Google Cloud , acesse a página Explorador de traces:
Acessar o Explorador de traces
Também é possível encontrar essa página usando a barra de pesquisa.
- Na barra de ferramentas do console Google Cloud , selecione seu projeto host ou de gerenciamento do App Hub .
Aplique filtros para restringir os dados de rastreamento:
- Para filtrar por aplicativo, use o filtro de período Aplicativo do App Hub.
- Para filtrar por serviço, use o filtro de período Serviço do App Hub.
- Para filtrar por carga de trabalho, use o filtro de período Carga de trabalho do App Hub.
- Para adicionar um filtro personalizado, na barra de ferramentas, selecione Adicionar filtro, Adicionar filtro de atributo e preencha a caixa de diálogo.
A sintaxe do campo Key precisa corresponder à sintaxe da chave de
um atributo em um intervalo. Por exemplo, para filtrar pelo identificador do host, insira
host.id.
Para informações sobre como usar a interface de trace, consulte Encontrar e explorar traces.
Analisar a telemetria e os incidentes de serviços ou cargas de trabalho
O Application Monitoring cria um painel para cada serviço e carga de trabalho. Esses painéis mostram informações de registros, métricas e incidentes e ajudam você a entender a integridade de um serviço ou carga de trabalho específica. É possível explorar os dados nesses painéis de maneira semelhante à exploração dos dados mostrados na guia Painel de um aplicativo.
A captura de tela a seguir ilustra o painel de uma carga de trabalho:
Para abrir o painel de monitoramento de aplicativos de um serviço ou carga de trabalho, faça o seguinte:
-
No console do Google Cloud , acesse a página Monitoramento de aplicativos:
Acessar Monitoramento de aplicativos
Se você usar a barra de pesquisa para encontrar essa página, selecione o resultado com o subtítulo Monitoring.
- Na barra de ferramentas do console Google Cloud , selecione seu projeto host ou de gerenciamento do App Hub .
Na página Monitoramento de aplicativos, selecione o nome de um aplicativo e depois um serviço ou uma carga de trabalho.
Um painel mostra as informações de registro, métricas e incidentes do serviço ou da carga de trabalho selecionada. Para cargas de trabalho, o painel é configurado para sobrepor anotações de eventos nos seus gráficos. As anotações podem ajudar você a correlacionar dados de diferentes fontes ao resolver um problema. Para ver quais anotações estão ativadas, clique em
Anotações na barra de ferramentas.O card de resumo mostra informações gerais e o tipo de infraestrutura. Quando o tipo de infraestrutura não pode ser identificado, esse campo mostra um texto genérico, como Serviço do App Hub. Para mais informações, consulte Infraestrutura compatível com o Application Monitoring.
Para informações sobre como analisar os dados em um painel de serviço ou de carga de trabalho, consulte as seguintes seções deste documento:
Criar um painel personalizado
O Google Cloud Observability permite criar painéis personalizados, que oferecem controle total sobre o conteúdo. Os painéis personalizados são listados na página Painéis do console do Google Cloud e podem ser copiados, editados e excluídos. Eles também podem ser o destino em que você salva um widget de painel configurado. Por exemplo, se você estiver analisando um gráfico em um painel de aplicativos, poderá salvá-lo em um painel personalizado. Para isso, acesse a barra de ferramentas e selecione Salvar no painel.
Se você planeja criar um painel personalizado para um aplicativo, serviço ou carga de trabalho, o seguinte pode ser útil:
O documento Visão geral dos painéis oferece um resumo dos tipos de widgets e inclui links para orientações baseadas em tarefas.
É possível adicionar filtros no nível do painel a um painel personalizado. Usar esses filtros pode ser mais eficiente e flexível do que adicionar filtros a widgets individuais. Os filtros são baseados em rótulos. Para uma lista de rótulos, consulte a seção Rótulos específicos do aplicativo deste documento.
Considere se um modelo atual tem a maior parte do conteúdo que você quer. Para mais informações, incluindo um link para o repositório do GitHub que armazena modelos, consulte Instalar um modelo de painel.
Associar uma política de alertas a um aplicativo do App Hub
Para associar uma política de alertas a um serviço ou carga de trabalho, adicione rótulos específicos do aplicativo a ela. Quando você adiciona esses rótulos, eles são listados na política de alertas e também incluídos em todos os incidentes. Para saber mais sobre rótulos, consulte Classificar incidentes com rótulos.
Para associar uma política de alertas a uma carga de trabalho ou serviço usando o console Google Cloud , faça o seguinte:
-
No console do Google Cloud , acesse a página notifications Alertas:
Se você usar a barra de pesquisa para encontrar essa página, selecione o resultado com o subtítulo Monitoring.
- Na barra de ferramentas do console Google Cloud , selecione seu projeto host do App Hub ou projeto de gerenciamento .
- Encontre a política de alertas, clique em more_vert Ver mais, selecione Editar e acesse a seção Notificações e nome.
- Na seção Marcadores de aplicativo, selecione seu aplicativo e depois selecione sua carga de trabalho ou serviço.
- Clique em Salvar política.
Depois de concluir essas etapas, os rótulos com as seguintes chaves serão anexados à sua política de alertas. Esses rótulos identificam seu aplicativo e seu serviço ou carga de trabalho:
apphub_application_locationapphub_application_idapphub_service_idouapphub_workload_id
Também é possível adicionar identificadores definidos pelo usuário a uma política de alertas usando a Google Cloud CLI, o Terraform ou a API Cloud Monitoring. No entanto, você precisa usar as chaves de rótulo mostradas no exemplo anterior. Para ver mais informações, consulte os seguintes tópicos:
Resolver problemas
Para informações que podem ajudar você a entender quais dados estão sendo mostrados ou por que um painel não exibe dados, consulte Solucionar problemas do Application Monitoring.