En este documento se describe cómo ver los paneles de control que crea Application Monitoring para tus aplicaciones, servicios y cargas de trabajo de App Hub. Estos paneles pueden ayudarte a entender el rendimiento de los recursos de tu aplicación y a diagnosticar problemas.
Los paneles de control de monitorización de aplicaciones muestran lo siguiente:
- Datos de registro y métricas que genera la infraestructura compatible.
- Intervalos de Trace que generan las aplicaciones instrumentadas.
- Señales de oro definidas por OpenTelemetry para el tráfico, la latencia y la tasa de errores cuando una carga de trabajo se ejecuta en Google Kubernetes Engine. Para obtener más información, consulta Instrumentación para la monitorización de aplicaciones.
- Incidentes abiertos de políticas de alertas asociadas a una aplicación de App Hub.
- Información sobre la aplicación, como la ubicación, la criticidad y la criticidad.
- Un mapa de topología que ofrece una vista dinámica de las relaciones entre los servicios y las cargas de trabajo. Este mapa también muestra alertas y tráfico.
- Para los paneles de control de servicios y cargas de trabajo, información sobre la infraestructura.
Para determinar qué datos se deben mostrar, Application Monitoring usa las etiquetas y los atributos específicos de la aplicación que la infraestructura compatible y las aplicaciones instrumentadas adjuntan a la telemetría que generan.
Etiquetas y atributos específicos de la aplicación
En esta sección se enumeran las etiquetas y los atributos específicos de App Hub que se pueden adjuntar a los datos de registro, métricas y trazas. Estas etiquetas permiten que Google Cloud Observability cree la jerarquía de los paneles de control, filtre la telemetría mostrada y genere el mapa de topología.
En esta sección, interpreta a.b.{x,y} como a.b.x y a.b.y.
Etiquetas de registro
Las entradas de registro de la infraestructura Google Cloud contienen un campo apphub que muestra las etiquetas de la aplicación y de un servicio o una carga de trabajo. A continuación, se muestra el formato de estos datos:
apphub: {
application: {
container: "projects/my-project"
id: "my-app"
location: "my-app-location"
}
workload: {
criticalityType: "MEDIUM"
environmentType: "STAGING"
id: "my-workload-id"
}
}
Etiquetas de métricas
Los datos de métricas de la infraestructura de Google Cloud incluyen las siguientes etiquetas de metadatos:
metadata.system_labels.apphub_application_{container,id,location}metadata.system_labels.apphub_{workload,service}_{criticality_type,environment_type,id}
Los datos de métricas de la instrumentación que hayas añadido a tus aplicaciones pueden incluir las siguientes etiquetas de métricas:
metric.labels.apphub_application_{container,id,location}metric.labels.apphub_workload_{criticality_type,environment_type,id}
Atributos de recursos de traza
Los intervalos de Trace generados por la instrumentación que hayas añadido a tus aplicaciones pueden incluir los siguientes atributos de recurso:
gcp.apphub.application.{container,id,location}gcp.apphub.{workload,service}.{criticality_type,environment_type,id}
Etiquetas de políticas de alertas
Las etiquetas de servicio y de carga de trabajo no se adjuntan automáticamente a las políticas de alertas. Sin embargo, puede asociar una política de alertas a una carga de trabajo o un servicio específicos si añade todas las etiquetas siguientes con las claves correspondientes a la política de alertas:
apphub_application_locationapphub_application_idapphub_service_idoapphub_workload_id
Si una política de alertas incluye las claves anteriores, los incidentes de la política se muestran en los paneles de control de monitorización de aplicaciones.
Para obtener más información, consulta Asociar una política de alertas a un servicio o una carga de trabajo.
Google Cloud Navegación por la consola al usar una carpeta habilitada para aplicaciones
App Hub admite dos configuraciones: carpetas habilitadas para aplicaciones y proyectos host de App Hub. Esta sección solo se aplica cuando usas una carpeta habilitada para aplicaciones.
Cuando usas una carpeta habilitada para aplicaciones, la consola Google Cloud restablece automáticamente el selector de recursos de una carpeta habilitada para aplicaciones al proyecto de gestión de la carpeta cuando accedes a una página de Google Cloud Observability. Si te desplazas a otra página de la Google Cloud consola, el selector de recursos se restablecerá a la carpeta habilitada para la aplicación.
Cloud Logging admite carpetas como recursos. Por ejemplo, las carpetas almacenan receptores de registro y cubos de registro creados por el sistema con los nombres _Default y _Required.
Para acceder al recurso de la carpeta, usa el selector de recursos y selecciona manualmente la carpeta habilitada para la aplicación.
Antes de empezar
Antes de usar Application Monitoring, asegúrate de configurar tu proyecto host o proyecto de gestión de App Hub . Este es el proyecto que usas para ver los datos de telemetría de tu aplicación:
-
Para obtener los permisos que necesitas para ver datos de registro y métricas, y para crear políticas de alertas y personalizar paneles de control, pide a tu administrador que te conceda los siguientes roles de gestión de identidades y accesos:
-
Visor de registros (
roles/logging.viewer) en tu proyecto host o proyecto de gestión de App Hub y en cualquier otro proyecto incluido en su ámbito de registro predeterminado. Este rol concede acceso a la mayoría de las entradas de registro del segmento de registro_Default. Para obtener más información, consulta Roles de registro. -
Usuario con permiso para ver registros (
roles/logging.viewAccessor) en las vistas de registro que se muestran en el ámbito de registro predeterminado de tu proyecto host o proyecto de gestión de App Hub . Para obtener más información sobre cómo conceder acceso a una vista de registro, consulta Controlar el acceso a una vista de registro. -
Editor de monitorización (
roles/monitoring.editor) en tu proyecto host o proyecto de gestión de App Hub . Si las entidades de seguridad no necesitan crear ni modificar políticas de alertas ni paneles de control, puede asignarles el rol Lector de Monitoring (roles/monitoring.viewer). -
Usuario de Cloud Trace (
roles/cloudtrace.user) en tu proyecto host o proyecto de gestión de App Hub y en los proyectos del ámbito de seguimiento predeterminado. -
Visor del centro de aplicaciones (
roles/apphub.viewer) en tu proyecto host o proyecto de gestión del centro de aplicaciones . Para obtener más información, consulta Roles y permisos de App Hub.
Para obtener más información sobre cómo conceder roles, consulta el artículo Gestionar acceso a proyectos, carpetas y organizaciones.
También puedes conseguir los permisos necesarios a través de roles personalizados u otros roles predefinidos.
-
Visor de registros (
Asegúrate de haber configurado el ámbito de observabilidad de tu proyecto host o de gestión de App Hub . Para obtener más información, consulta Configurar la monitorización de aplicaciones.
El ámbito de observabilidad controla qué datos están disponibles para tu proyecto host o proyecto de gestión de App Hub . Es posible que la configuración predeterminada de estos ámbitos no te permita ver todos los datos de registro o de métricas.
Actualiza las políticas de alertas que monitorizan los datos de tu aplicación para incluir etiquetas específicas de la aplicación. Para obtener más información, consulta Asociar una política de alertas a un servicio o una carga de trabajo.
Ver el resumen de todas las solicitudes
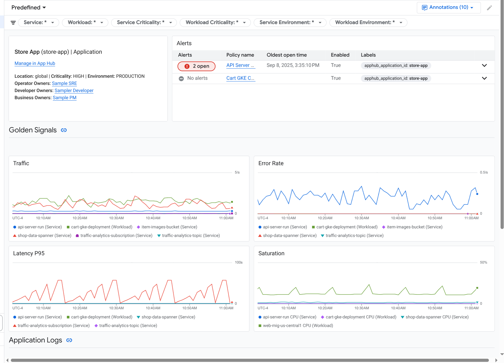
El panel de control Monitorización de aplicaciones de nivel superior ofrece un resumen conciso del estado de las aplicaciones registradas. En el caso de cada aplicación, esta página muestra el número de incidentes abiertos e información sobre la ubicación, la gravedad y el entorno.
Los enlaces del panel de control de nivel superior Monitorización de aplicaciones te permiten abrir la jerarquía de paneles de control que Google Cloud Observability crea para cada aplicación. Estos paneles de control específicos de la aplicación te permiten explorar la telemetría de tu aplicación, tus servicios y tus cargas de trabajo. También te permiten explorar la topología de tu aplicación.
En la siguiente captura de pantalla se muestra el panel de control de resumen:
Para abrir el panel de control de nivel superior, que muestra información resumida de las aplicaciones registradas en App Hub, sigue estos pasos:
-
En la consola, ve a la página Monitorización de aplicaciones: Google Cloud
Ir a Monitorización de aplicaciones
Si usas la barra de búsqueda para encontrar esta página, selecciona el resultado cuya sección sea Monitorización.
En la barra de herramientas de la Google Cloud consola, selecciona el proyecto host o el proyecto de gestión de App Hub .
Opcional: Para abrir una aplicación en el centro de aplicaciones, haz clic en more_vert Más y selecciona Gestionar en el centro de aplicaciones.
Para consultar la telemetría o la topología de una aplicación específica, selecciona la aplicación.
Se abrirá la vista detallada de la aplicación. Esta página contiene tres pestañas que muestran diferentes tipos de información:
En la pestaña Vista general se muestra información resumida sobre tu aplicación App Hub. Por ejemplo, muestra los servicios y las cargas de trabajo de la aplicación, el número de incidencias abiertas y algunas señales de oro.
La pestaña Panel de control muestra datos de telemetría, como señales de oro, datos de registro, datos de trazas e incidencias abiertas. Cada sección de esta pestaña ofrece opciones para explorar los datos con más detalle.
La pestaña Topología (vista previa) muestra una vista dinámica de los servicios y los paneles de control, los incidentes y el tráfico de tu aplicación. Para obtener información sobre la pestaña Topología, consulta Ver la topología de una aplicación.
Ver la telemetría o la topología de una aplicación
Para abrir el panel de control de una aplicación, sigue estos pasos:
-
En la consola, ve a la página Monitorización de aplicaciones: Google Cloud
Ir a Monitorización de aplicaciones
Si usas la barra de búsqueda para encontrar esta página, selecciona el resultado cuya sección sea Monitorización.
- En la barra de herramientas de la Google Cloud consola, selecciona el proyecto host o el proyecto de gestión de App Hub .
En la página Monitorización de aplicaciones, selecciona el nombre de una aplicación.
Se abrirá el panel de control de la aplicación con la pestaña Vista general seleccionada. En esta pestaña se muestra información sobre la aplicación, cada servicio y carga de trabajo, el número de incidencias abiertas y los valores de las señales de oro:
- Tráfico: tasas de solicitudes entrantes en el servicio o la carga de trabajo durante el periodo seleccionado.
- Tasa de errores del servidor: porcentaje medio de solicitudes entrantes que generan o se asignan a códigos de respuesta HTTP 5xx durante el periodo seleccionado.
- Latencia del percentil 95: el percentil 95 de la latencia de una solicitud atendida durante el periodo seleccionado, expresado en milisegundos.
- Saturación: mide el nivel de ocupación de tu servicio o carga de trabajo. Por ejemplo, en el caso de los grupos de instancias gestionados (MIGs), Cloud Run y los despliegues de Google Kubernetes Engine, este campo muestra la utilización de la CPU.
Las opciones de la pestaña Vista general te permiten hacer lo siguiente:
- Abre la aplicación, el servicio o la carga de trabajo en App Hub.
- Abre el panel de control detallado de un servicio o una carga de trabajo.
- Restablece el intervalo. Cuando abres el panel de control, el periodo se establece en la última hora.
Para ver los datos de telemetría y la información sobre los incidentes abiertos, selecciona la pestaña Panel de control.
La pestaña Panel de control muestra información sobre registros, métricas, trazas e incidentes. Esta pestaña también está configurada para superponer anotaciones de eventos en los gráficos. Las anotaciones pueden ayudarte a correlacionar datos de diferentes fuentes cuando estés solucionando un problema. Para ver qué anotaciones están habilitadas, en la barra de herramientas, haz clic en
Anotaciones.La pestaña también contiene filtros que puede usar para restringir los datos que muestra. Para obtener más información sobre cómo explorar los datos que se muestran en esta pestaña, consulta las siguientes secciones de este documento:
Para ver la topología de tu aplicación, selecciona la pestaña Topología (vista previa).
Para obtener información sobre el mapa de topología y cómo configurar tu aplicación para que Google Cloud Observability tenga la información necesaria para crear este mapa, consulta Ver la topología de la aplicación.
Filtrar un panel de control
La pestaña Panel de control muestra datos de los servicios y las cargas de trabajo de una aplicación. Sin embargo, puedes filtrar este panel de control para que muestre datos de un servicio específico o de un conjunto de servicios.
Por ejemplo, la barra de herramientas de la pestaña Panel de control contiene un filtro como apphub_service_id: *.
Si quieres ver los datos de servicios específicos, haz clic en arrow_drop_down Menú y, a continuación, selecciona los servicios que quieras de la lista.
Explorar datos de registro
Si estás viendo la pestaña Panel de control de un panel de control de aplicaciones, tus datos de registro se mostrarán en la sección Registros de aplicaciones. De lo contrario, los datos se mostrarán en la sección Registros.
En las secciones Registros de aplicaciones y Registros de un panel de control se muestran las entradas de registro que coinciden con un filtro y que almacenan los recursos que se indican en el ámbito de registro predeterminado de tu proyecto host o proyecto de gestión de App Hub . En el caso de las aplicaciones, el filtro es similar al siguiente:
-- Application logs
(apphub_application_location=global)
(apphub_application_id=my-app)
En el caso de los servicios y las cargas de trabajo, el filtro contiene cláusulas adicionales. Para ver el filtro aplicado a los datos de registro, haga clic en Mostrar consulta.
Si quieres escribir consultas, abre un menú desplegable o la página Explorador de registros. Ambas opciones te permiten escribir y ejecutar consultas, así como cambiar el ámbito. Sin embargo, la ventana emergente conserva el contexto actual y te permite guardar los resultados de la exploración en un panel de control personalizado:
Para abrir un menú desplegable, haz clic en query_stats Explorar datos.
Cuando haya terminado la exploración, haga clic en Cancelar para cerrar el menú desplegable y descartar los cambios. Si quieres guardar los cambios en un panel de control personalizado, haz clic en Guardar en panel de control y completa el cuadro de diálogo. No puedes guardar los cambios en el panel de control que estabas viendo cuando abriste el menú desplegable.
En el menú desplegable no se muestran los filtros que aparecen al pulsar el botón Mostrar consulta. Estos filtros se aplican a nivel del panel de control y no se pueden quitar.
Para abrir la página Explorador de registros en una nueva pestaña del navegador, haz clic en Ver en Explorador de registros.
La consulta está preconfigurada para mostrar las entradas de registro que coinciden con etiquetas de aplicación específicas y que se encuentran en el intervalo de tiempo especificado en el panel de control. Cuando cierras la pestaña del navegador, los cambios se descartan.
Para obtener más información sobre cómo consultar los registros, consulta los siguientes documentos:
- Crea y guarda consultas con el lenguaje de consultas de Logging.
- Ver registros con el Explorador de registros
Consultar datos de métricas
Los gráficos y las tablas de tu panel de control muestran señales de oro y otros datos de métricas relevantes para los recursos que usan tu aplicación, servicio o carga de trabajo. Los datos que se muestran se pueden almacenar en cualquier proyecto que figure en el ámbito de las métricas de tu proyecto host o proyecto de gestión de App Hub .
Ver la configuración del gráfico
Para ver detalles como el tipo de métrica y las opciones de agregación de un gráfico que muestra datos de métricas, vaya a la barra de herramientas de un gráfico o una tabla y, a continuación, haga clic en infoInformación.
Explorar datos
Para ver un gráfico o una tabla con más detalle, abre un menú desplegable o la página Explorador de métricas. Ambas opciones te permiten probar diferentes ajustes de gráficos y guardar los resultados en un panel de control personalizado. Sin embargo, la ventana emergente conserva el contexto actual:
Para abrir un menú desplegable, haz clic en query_stats Explorar datos.
Cuando haya terminado la exploración, haga clic en Cancelar para cerrar el menú desplegable y descartar los cambios. Si quieres guardar los cambios en un panel de control personalizado, haz clic en Guardar en panel de control y completa el cuadro de diálogo. No puedes guardar los cambios en el panel de control que estabas viendo cuando abriste el menú desplegable.
Para ver el gráfico o la tabla en el explorador de métricas, vaya a la barra de herramientas, haga clic en more_vert Más y, a continuación, seleccione Ver en explorador de métricas.
Ahora tienes un gráfico temporal que puedes modificar y explorar. Por ejemplo, puedes cambiar las opciones de agregación o el estilo de visualización. Para guardar el gráfico en un panel de control personalizado, haz clic en Guardar en panel y completa los
Correlacionar datos de métricas y registros
Cuando ve un gráfico, puede que quiera consultar los datos de registro que se escribieron en el mismo recurso que los datos de la métrica del gráfico. Por ejemplo, si ves un pico o un valle en un gráfico, puedes consultar las entradas de registro para obtener más información sobre el sistema.
Una forma de correlacionar los datos de métricas y de registros es usar las opciones de los gráficos para abrir un menú desplegable que muestre tanto el gráfico como las entradas de registro seleccionadas. Después, puede usar las barras de herramientas y los menús de la ventana emergente para consultar los datos de métricas y de registro. Por ejemplo, puede añadir filtros a la consulta de métricas, modificar la consulta de registro o ampliar y explorar las entradas de registro.
En la siguiente captura de pantalla se muestra el menú desplegable:
En la ventana emergente no se muestran todas las entradas de registro que coinciden con el selector de periodo del panel de control. En su lugar, el sistema crea una consulta de registro basada en la consulta de métricas. La consulta de registro incluye las variables aplicables, pero no los filtros a nivel de panel de control.
Ver datos de métricas y registros
Puede correlacionar datos de métricas y de registros cuando un gráfico muestre cualquier tipo de métrica, excepto una métrica basada en registros o una métrica de Prometheus. Cuando un gráfico muestra una métrica basada en registros o una métrica de Prometheus, o cuando no muestra datos de métricas, no puede correlacionar los datos de métricas y de registros.
Para abrir el menú desplegable que muestra tanto los datos de métricas como los de registro, haz una de las siguientes acciones:
Para filtrar los datos de registro solo por el tipo de recurso y las variables aplicables, en la barra de herramientas del gráfico, haz clic en more_vert Más opciones de gráfico y, a continuación, selecciona Inspeccionar registros relacionados.
Para mostrar las entradas de registro que se corresponden con una serie temporal específica, usa el puntero en el gráfico para seleccionar un punto de la serie temporal y, a continuación, ve a la descripción emergente y selecciona Inspeccionar registros relacionados.
En este modo, el menú desplegable modifica el selector de periodo para que sea de cinco minutos antes y después de la marca de tiempo del punto seleccionado.
Si en el gráfico no aparece la opción Inspeccionar registros relacionados, significa que no admite la correlación de métricas y registros.
Guarda los cambios.
Puede guardar el gráfico o el panel de registros que se muestra en el menú desplegable, incluidos los cambios que haga, en un panel de control personalizado. Si guardas el gráfico en el mismo panel de control desde el que has abierto el menú desplegable, se creará un nuevo gráfico en el panel.
Para guardar el gráfico o el panel de registros en un panel de control personalizado, abre el menú Acciones del widget, selecciona Guardar en panel de control y, a continuación, completa el cuadro de diálogo. Puedes seleccionar un panel de control personalizado que ya tengas o crear uno y, a continuación, guardar el widget.
Cerrar el menú flotante
Para cerrar el menú desplegable, haz clic en Cancelar en la barra de herramientas.
Consultar incidentes
En la sección Incidentes de un panel de control se muestran los incidentes recientes de las políticas de alertas asociadas a tu aplicación. Si estás viendo un panel de control de un servicio o una carga de trabajo, en esta sección se muestran los incidentes de ese servicio o carga de trabajo.
Para obtener más información sobre tus incidentes y políticas de alertas, haz lo siguiente:
Para ver los detalles de la política de alertas que ha provocado el incidente, haz clic en el nombre de la política. En el panel de control que se abre, se muestra información detallada sobre la política de alertas, incluido un gráfico con los datos monitorizados y las etiquetas.
Para ver todas las políticas de alertas asociadas a la aplicación, ve a la barra de herramientas y haz clic en query_stats Explorar datos. Se abre una ventana emergente con todas las políticas. Para volver al panel de control, haz clic en Cancelar.
Si no ve ninguna entrada en la sección Incidentes, significa que se da una de las siguientes situaciones:
No hay incidentes abiertos.
Para ver los incidentes cerrados y los que se han abierto fuera del periodo definido en el panel de control, en la barra de herramientas de la sección Incidentes, inhabilita Agrupar por política y, a continuación, habilita Mostrar incidentes cerrados.
Si la tabla sigue vacía, significa que no tienes ninguna política de alertas asociada o que ninguna de las políticas asociadas ha informado de ningún incidente.
Ninguna de las políticas de alertas almacenadas en tu proyecto de host App Hub o en tu proyecto de gestión está asociada a un servicio o una carga de trabajo. Para establecer esta asociación, añade etiquetas a la política de alertas. Para obtener más información, consulta Asociar una política de alertas a un servicio o una carga de trabajo.
Consultar datos de trazas
En la sección Trazas de un panel de control se muestra información sobre los intervalos generados por tus servicios y cargas de trabajo registrados cuando estos intervalos contienen atributos de recursos específicos de la aplicación. Los atributos de recursos obligatorios están disponibles cuando instrumentas tu aplicación. Solo se muestran los intervalos que cumplen los filtros a nivel de panel de control.
En el caso de los datos de traza, el panel de control a nivel de aplicación agrupa los intervalos por su nombre y por el nombre del servicio o de la carga de trabajo. A continuación, muestra la siguiente información en formato tabular:
- Nombre del intervalo.
- Nombre del servicio o de la carga de trabajo.
- Número de intervalos del agrupamiento.
- Los percentiles 50, 90 y 95 de latencia de los tramos de la agrupación.
- La tasa de error.
Para obtener más información sobre una agrupación, selecciónala. Se abrirá un menú desplegable interactivo:
En el menú desplegable interactivo se muestra lo siguiente:
- Intervalos individuales del grupo. La primera entrada se selecciona automáticamente.
Información sobre el seguimiento principal del intervalo seleccionado. Esta información incluye lo siguiente:
- Información estadística, como la duración total.
- La jerarquía de llamadas.
- El servicio o la carga de trabajo asociados a cada llamada.
Los servicios registrados en App Hub se muestran con el icono del servicio,
.
Del mismo modo, las cargas de trabajo se muestran con el icono de carga de trabajo
. - Latencia de cada llamada.
- El estado de cada una, que se representa con el color azul o rojo.
El widget tabular te permite explorar los atributos asociados a un intervalo o explorar otros datos, como las entradas de registro relacionadas. Este widget muestra los datos del intervalo seleccionado.
Para ver los intervalos de tu aplicación en la página Explorador de trazas, en la barra de herramientas de la sección Trazas, haz clic en Ver en Explorador de trazas.
- Los filtros específicos de la aplicación se aplican automáticamente.
- Puedes añadir, quitar o modificar cualquier filtro. Sin embargo, los cambios que hagas se descartarán cuando cierres la página Explorador de trazas.
Para obtener más información sobre cómo explorar los datos de seguimiento, consulta Buscar y explorar seguimientos.
Explorar la telemetría y los incidentes de un servicio o una carga de trabajo
Application Monitoring crea un panel de control para cada servicio y carga de trabajo. Estos paneles muestran información sobre registros, métricas e incidencias, y pueden ayudarte a conocer el estado de un servicio o una carga de trabajo concretos. Puedes explorar los datos de estos paneles de control de forma similar a como lo harías con los datos que se muestran en la pestaña Panel de control de una aplicación.
En la siguiente captura de pantalla se muestra el panel de control de una carga de trabajo:
Para abrir el panel de control Monitorización de aplicaciones de un servicio o una carga de trabajo, sigue estos pasos:
-
En la consola, ve a la página Monitorización de aplicaciones: Google Cloud
Ir a Monitorización de aplicaciones
Si usas la barra de búsqueda para encontrar esta página, selecciona el resultado cuya sección sea Monitorización.
- En la barra de herramientas de la consola Google Cloud , selecciona tu proyecto host de App Hub o tu proyecto de gestión .
En la página Monitorización de aplicaciones, selecciona el nombre de una aplicación y, a continuación, un servicio o una carga de trabajo.
En un panel de control se muestra la información de registro, métricas e incidentes del servicio o la carga de trabajo que hayas seleccionado. En el caso de las cargas de trabajo, el panel de control está configurado para superponer anotaciones de eventos en los gráficos. Las anotaciones pueden ayudarte a correlacionar datos de diferentes fuentes cuando estés solucionando un problema. Para ver qué anotaciones están habilitadas, en la barra de herramientas, haz clic en
Anotaciones.La tarjeta de resumen muestra información general y el tipo de infraestructura. Si no se puede identificar el tipo de infraestructura, en este campo se muestra un texto genérico, como Servicio de App Hub. Para obtener más información, consulta Infraestructura compatible con la monitorización de aplicaciones.
Para obtener información sobre cómo explorar los datos de un panel de control de un servicio o una carga de trabajo, consulta las siguientes secciones de este documento:
Crear un panel de control personalizado
Google Cloud Observability permite crear paneles de control personalizados, lo que te da control total sobre el contenido del panel. Los paneles de control personalizados se muestran en la página Paneles de control de la consola Google Cloud . Se pueden copiar, editar y eliminar. También pueden ser el destino donde guardes un widget de panel de control que hayas configurado. Por ejemplo, si estás consultando un gráfico en un panel de control de una aplicación, puedes guardarlo en un panel de control personalizado. Para ello, ve a la barra de herramientas y selecciona Guardar en el panel de control.
Si tienes previsto crear un panel de control personalizado para una aplicación, un servicio o una carga de trabajo, puede que te resulte útil lo siguiente:
El documento Resumen de los paneles de control ofrece un resumen de los tipos de widgets e incluye enlaces a guías basadas en tareas.
Te recomendamos que añadas filtros a nivel de panel de control a un panel de control personalizado. Usar estos filtros puede ser más eficiente y flexible que añadir filtros a widgets concretos. Los filtros se basan en etiquetas. Para ver una lista de etiquetas, consulta la sección Etiquetas específicas de la aplicación de este documento.
Piensa si alguna plantilla predefinida puede tener la mayor parte del contenido que quieres. Para obtener más información, incluido un enlace al repositorio de GitHub que almacena las plantillas, consulta Instalar una plantilla de panel de control.
Asociar una política de alertas a una aplicación de App Hub
Para asociar una política de alertas a un servicio o una carga de trabajo, añade etiquetas específicas de la aplicación a la política de alertas. Cuando añada estas etiquetas, se mostrarán en la política de alertas y también se incluirán en los incidentes. Para obtener más información sobre las etiquetas, consulta Anotar incidencias con etiquetas.
Para asociar una política de alertas a una carga de trabajo o un servicio mediante la consola de Google Cloud , haz lo siguiente:
-
En la Google Cloud consola, ve a la página notifications Alertas:
Si usas la barra de búsqueda para encontrar esta página, selecciona el resultado cuya sección sea Monitorización.
- En la barra de herramientas de la consolaGoogle Cloud , selecciona tu proyecto host o proyecto de gestión de App Hub .
- Busca la política de alertas, haz clic en more_vert Ver más, selecciona Editar y, a continuación, ve a la sección Notificaciones y nombre.
- En la sección Etiquetas de aplicación, selecciona tu aplicación y, a continuación, tu carga de trabajo o servicio.
- Haz clic en Guardar política.
Una vez que hayas completado estos pasos, se adjuntarán etiquetas con las siguientes claves a tu política de alertas. Estas etiquetas identifican tu aplicación y tu servicio o carga de trabajo:
apphub_application_locationapphub_application_idapphub_service_idoapphub_workload_id
También puedes añadir etiquetas de usuario a una política de alertas mediante la CLI de Google Cloud, Terraform o la API de Cloud Monitoring. Sin embargo, debes usar las claves de etiqueta que se muestran en el ejemplo anterior. Para obtener más información, consulta las siguientes secciones:
Solucionar problemas
Para obtener información que te ayude a entender qué datos estás viendo o por qué un panel no muestra datos, consulta Solucionar problemas de monitorización de aplicaciones.