本文說明如何查看 Application Monitoring 為 App Hub 應用程式、服務和工作負載建立的資訊主頁。這些資訊主頁可協助您瞭解應用程式資源的成效,以及診斷問題。
應用程式監控資訊主頁會顯示下列資訊:
- 支援的基礎架構產生的記錄和指標資料。
- 檢測應用程式產生的追蹤記錄時距。
- 工作負載在 Google Kubernetes Engine 上執行時,OpenTelemetry 會定義流量、延遲和錯誤率的黃金訊號。詳情請參閱「檢測 Application Monitoring」。
- 與應用程式中心應用程式相關聯的快訊政策未解決事件。
- 應用程式的相關資訊,包括位置、重要性和嚴重程度。
- 拓撲圖:動態顯示服務和工作負載之間的關係。這張地圖也會顯示快訊和路況。
- 服務和工作負載資訊主頁,以及基礎架構相關資訊。
為判斷要顯示哪些資料,應用程式監控功能會使用應用程式專屬的標籤和屬性,這些標籤和屬性會由支援的基礎架構和已插碼的應用程式附加至產生的遙測資料。
應用程式專用標籤和屬性
本節列出可能附加至記錄、指標和追蹤資料的 App Hub 專屬標籤和屬性。Google Cloud 可觀測性會根據這些標籤建構資訊主頁的階層、篩選顯示的遙測資料,以及產生拓撲地圖。
在本節中,請將 a.b.{x,y} 解讀為 a.b.x 和 a.b.y。
記錄標籤
基礎架構的記錄項目包含 apphub 欄位,其中列出應用程式和服務/工作負載的標籤。 Google Cloud 以下說明這項資料的格式:
apphub: {
application: {
container: "projects/my-project"
id: "my-app"
location: "my-app-location"
}
workload: {
criticalityType: "MEDIUM"
environmentType: "STAGING"
id: "my-workload-id"
}
}
指標標籤
Google Cloud 基礎架構的指標資料包含下列中繼資料標籤:
metadata.system_labels.apphub_application_{container,id,location}metadata.system_labels.apphub_{workload,service}_{criticality_type,environment_type,id}
您在應用程式中加入的插碼指標資料可能包含下列指標標籤:
metric.labels.apphub_application_{container,id,location}metric.labels.apphub_workload_{criticality_type,environment_type,id}
追蹤資源屬性
您新增至應用程式的檢測工具所產生的 Trace 時距,可以包含下列資源屬性:
gcp.apphub.application.{container,id,location}gcp.apphub.{workload,service}.{criticality_type,environment_type,id}
快訊政策標籤
系統不會自動將服務和工作負載標籤附加至快訊政策。不過,您可以將下列所有標籤附加至警報政策,並使用下列鍵,將警報政策與特定工作負載或服務建立關聯:
apphub_application_locationapphub_application_idapphub_service_id或apphub_workload_id
如果警告政策包含上述鍵,應用程式監控資訊主頁就會顯示該政策的事件。
詳情請參閱「將快訊政策與服務或工作負載建立關聯」。
Google Cloud 使用已啟用應用程式的資料夾時,控制台導覽列
App Hub 支援兩種設定:啟用應用程式的資料夾和 App Hub 主專案。本節內容僅適用於使用啟用應用程式的資料夾。
使用已啟用應用程式管理功能的資料夾時,如果前往 Google Cloud Observability 頁面, Google Cloud 控制台會自動將資源挑選器從已啟用應用程式管理功能的資料夾重設為資料夾的管理專案。如果您在 Google Cloud 控制台中前往其他頁面,資源挑選器會重設為已啟用應用程式的資料夾。
Cloud Logging 支援將資料夾做為資源。舉例來說,資料夾會儲存系統建立的記錄接收器和記錄值區,名稱分別為 _Default 和 _Required。如要存取資料夾資源,請使用資源挑選器,然後手動選取已啟用應用程式的資料夾。
事前準備
使用應用程式監控功能前,請務必設定 App Hub 主機專案或管理專案。這個專案是用來查看應用程式遙測資料的專案:
-
如要取得查看記錄和指標資料、建立警告政策及自訂資訊主頁所需的權限,請要求管理員授予您下列 IAM 角色:
-
記錄檢視器 (
roles/logging.viewer) 在 App Hub 主機專案或管理專案,以及列出預設記錄範圍的任何其他專案中。這個角色可存取_Default記錄值區中的大部分記錄項目。詳情請參閱「記錄檔角色」。 -
記錄檔檢視存取者 (
roles/logging.viewAccessor) 在 App Hub 主機專案或管理專案的預設記錄範圍中列出的記錄檢視畫面。如要進一步瞭解如何授予記錄檢視畫面存取權,請參閱「控管記錄檢視畫面存取權」。 -
監控編輯者 (
roles/monitoring.editor) 在 App Hub 主專案或管理專案中。 如果主體不需要建立或修改快訊政策或資訊主頁,請考慮授予「Monitoring 檢視者」角色 (roles/monitoring.viewer)。 -
Cloud Trace 使用者 (
roles/cloudtrace.user) 在 App Hub 主專案或管理專案,以及預設追蹤範圍內的專案。 -
App Hub 檢視者 (
roles/apphub.viewer) 在 App Hub 主機專案或管理專案中。 詳情請參閱「應用程式中心角色和權限」。
如要進一步瞭解如何授予角色,請參閱「管理專案、資料夾和組織的存取權」。
-
記錄檢視器 (
請確認您已設定 App Hub 主專案或管理專案的可觀測範圍。詳情請參閱「設定應用程式監控」。
可觀測範圍會控管 App Hub 主機專案或管理專案可用的資料。這些範圍的預設設定可能無法讓您查看所有記錄或指標資料。
更新監控應用程式資料的快訊政策,加入應用程式專屬標籤。詳情請參閱「將快訊政策與服務或工作負載建立關聯」。
查看所有應用程式的摘要
頂層的應用程式監控資訊主頁會簡要彙整已註冊應用程式的狀態。這個頁面會列出每個應用程式的未結事件數量,以及位置、嚴重程度和環境等資訊。
頂層應用程式監控資訊主頁上的連結可開啟 Google Cloud Observability 為每個應用程式建立的資訊主頁階層。您可以透過這些應用程式專屬的資訊主頁,探索應用程式、服務和工作負載的遙測資料。您也可以透過這些指標探索應用程式的拓撲。
以下螢幕截圖顯示摘要資訊主頁:
如要開啟頂層資訊主頁,查看您在 App Hub 註冊的應用程式摘要資訊,請按照下列步驟操作:
-
前往 Google Cloud 控制台的「Application monitoring」頁面:
如果您是使用搜尋列尋找這個頁面,請選取子標題為「Monitoring」的結果。
在 Google Cloud 控制台的工具列中,選取 App Hub 主專案或管理專案。
選用步驟:如要在 App Hub 中開啟應用程式,請按一下「更多」more_vert,然後選取「在 App Hub 中管理」。
如要探索特定應用程式的遙測或拓撲,請選取該應用程式。
應用程式的詳細檢視畫面隨即開啟。這個頁面包含三個分頁,分別顯示不同類型的資訊:
「總覽」分頁會顯示 App Hub 應用程式的摘要資訊。例如,列出應用程式的服務和工作負載、未解決事件的數量,以及部分黃金信號。
「資訊主頁」分頁會顯示遙測資料,例如黃金信號、記錄資料、追蹤資料和未結事件。這個分頁中的每個部分都提供選項,可供您深入探索資料。
「拓撲」分頁 (預覽版) 會動態顯示應用程式的服務、資訊主頁、事件和流量。如要瞭解「拓撲」分頁,請參閱「查看應用程式拓撲」。
查看應用程式的遙測或拓撲
如要開啟應用程式的資訊主頁,請按照下列步驟操作:
-
前往 Google Cloud 控制台的「Application monitoring」頁面:
如果您是使用搜尋列尋找這個頁面,請選取子標題為「Monitoring」的結果。
- 在 Google Cloud 控制台的工具列中,選取 App Hub 主專案或管理專案。
在「應用程式監控」頁面中,選取應用程式名稱。
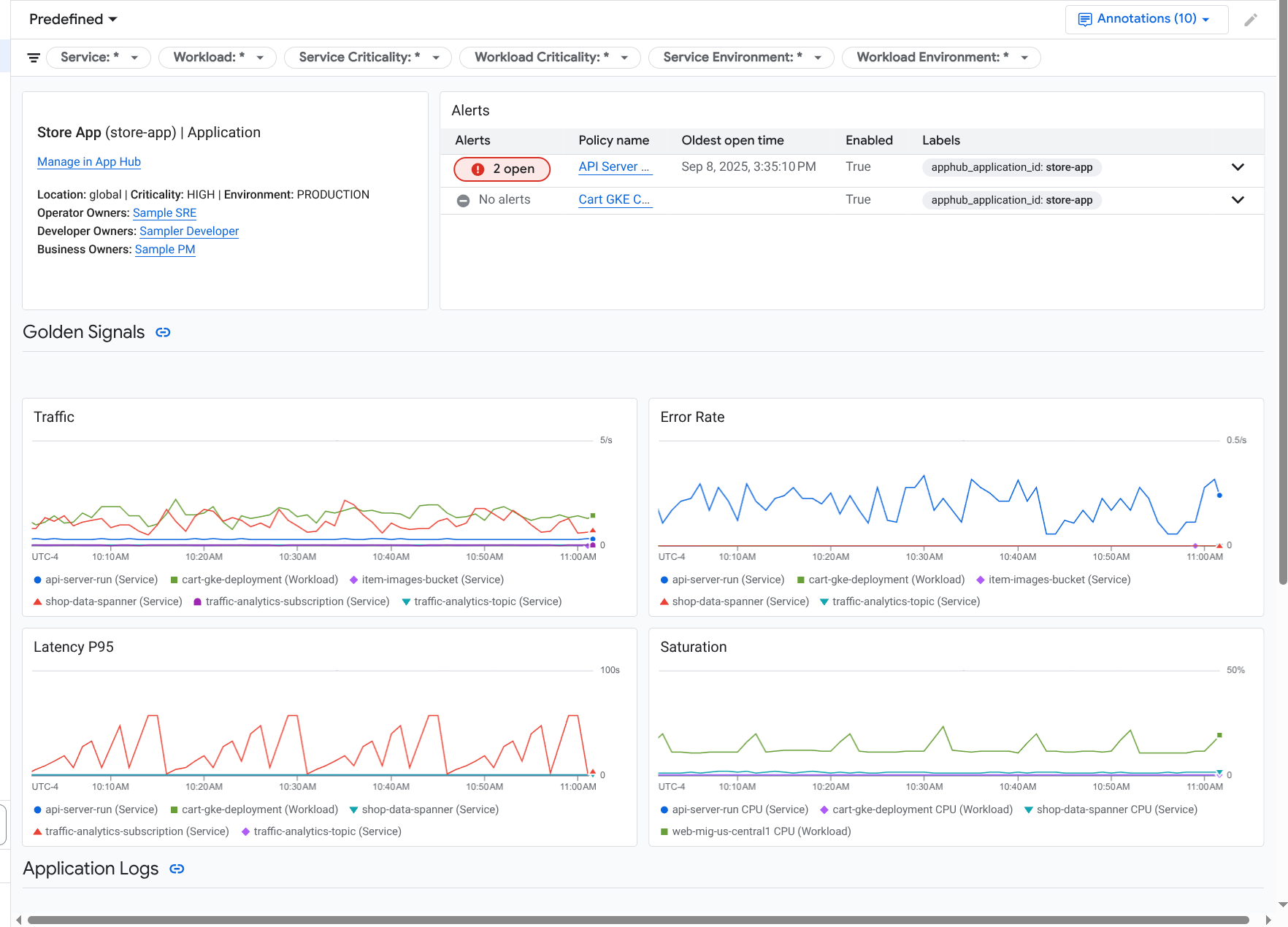
應用程式的資訊主頁會隨即開啟,並選取「總覽」分頁。這個分頁會列出應用程式、各項服務和工作負載的相關資訊、未結事件數量,以及黃金信號的值:
- 流量:所選時間範圍內,服務或工作負載的傳入要求比率。
- 伺服器錯誤率:在所選時間範圍內,產生或對應至 5xx HTTP 回應代碼的傳入要求平均百分比。
- P95 延遲時間:所選時間範圍內,要求延遲時間的第 95 個百分位數 (以毫秒為單位)。
- 飽和度:衡量服務或工作負載的飽和程度。舉例來說,如果是代管執行個體群組 (MIG)、Cloud Run 和 Google Kubernetes Engine 部署作業,這個欄位會顯示 CPU 使用率。
「總覽」分頁中的選項可讓您執行下列操作:
- 在 App Hub 中開啟應用程式、服務或工作負載。
- 開啟服務或工作負載的詳細資訊主頁。
- 重設時間範圍。開啟資訊主頁時,時間範圍會設為最近一小時。
如要查看遙測資料和未結事件的相關資訊,請選取「資訊主頁」分頁標籤。
「資訊主頁」分頁會顯示記錄、指標、追蹤記錄和事件資訊。這個分頁也會在圖表上疊加事件註解。註解有助於在排解問題時,將不同來源的資料建立關聯。如要查看已啟用哪些註解,請在工具列中按一下「註解」
。這個分頁也包含篩選器,可用於限制分頁顯示的資料。如要進一步瞭解如何探索這個分頁中顯示的資料,請參閱本文件的下列章節:
如要查看應用程式的拓撲,請選取「拓撲」分頁 (預覽版)。
如要瞭解拓撲地圖,以及如何設定應用程式,讓 Google Cloud Observability 取得建構這張地圖所需的資訊,請參閱「查看應用程式拓撲」。
篩選資訊主頁
「資訊主頁」分頁會顯示應用程式中服務和工作負載的資料。不過,您可以篩選這個資訊主頁,只顯示特定服務或一組服務的資料。
舉例來說,「資訊主頁」分頁的工具列包含 apphub_service_id: * 等篩選條件。如要查看特定服務的資料,請按一下 arrow_drop_down「選單」,然後從清單中選取這些服務。
探索記錄檔資料
如果您正在查看應用程式資訊主頁的「Dashboard」(資訊主頁) 分頁,記錄資料會顯示在「Application Logs」(應用程式記錄) 區段。否則,您的資料會顯示在「記錄」部分。
資訊主頁的「應用程式記錄」和「記錄」部分會顯示符合篩選條件的記錄項目,並由 App Hub 主專案或管理專案的預設記錄範圍中列出的資源儲存。應用程式的篩選器類似於下列項目:
-- Application logs
(apphub_application_location=global)
(apphub_application_id=my-app)
如果是服務和工作負載,篩選器會包含其他子句。 如要查看套用至記錄資料的篩選器,請按一下「Show query」(顯示查詢)。
如要撰寫查詢,請開啟飛出式視窗或「Logs Explorer」頁面。這兩種方式都能讓您撰寫及執行查詢,並變更範圍。不過,飛出式視窗會保留目前的脈絡,並允許您將探索結果儲存至自訂資訊主頁:
如要開啟飛出式視窗,請按一下「探索資料」query_stats。
探索完成後,請按一下「取消」關閉彈出式視窗,並捨棄變更。如要將變更儲存至自訂資訊主頁,請按一下「儲存至資訊主頁」並完成對話方塊。開啟飛出式視窗時,您無法將變更儲存至正在檢視的資訊主頁。
飛出式視窗不會列出「顯示查詢」按鈕顯示的篩選器。 這些篩選器是在資訊主頁層級套用,因此無法移除。
如要在新的瀏覽器分頁中開啟「記錄檔探索工具」頁面,請按一下「在記錄檔探索工具中查看」。
查詢已預先設定,可顯示符合特定應用程式標籤,且位於資訊主頁指定時間範圍內的記錄項目。關閉瀏覽器分頁時,系統會捨棄變更。
如要進一步瞭解如何探索記錄,請參閱下列文件:
探索指標資料
資訊主頁上的圖表和表格會顯示關鍵信號,以及與應用程式、服務或工作負載所用資源相關的其他指標資料。顯示的資料可儲存在指標範圍列出的任何專案中,包括 App Hub 主專案或管理專案。
查看圖表設定
如要查看指標資料圖表的詳細資料 (例如指標類型和匯總選項),請前往圖表或表格的工具列,然後按一下「資訊」info。
探索資料
如要進一步探索圖表或表格,請開啟飛出視窗或「Metrics Explorer」頁面。這兩種做法都能讓您嘗試不同的圖表設定,並將結果儲存至自訂資訊主頁。不過,飛出視窗會保留目前的背景資訊:
如要開啟飛出式視窗,請按一下「探索資料」query_stats。
探索完成後,請按一下「取消」關閉彈出式視窗,並捨棄變更。如要將變更儲存至自訂資訊主頁,請按一下「儲存至資訊主頁」並完成對話方塊。開啟飛出式視窗時,您無法將變更儲存至正在檢視的資訊主頁。
如要在 Metrics Explorer 中查看圖表或表格,請前往工具列,按一下「更多」more_vert,然後選取「在 Metrics Explorer 中查看」。
現在您有臨時圖表,可以修改和探索。舉例來說,您可以變更匯總選項或顯示樣式。如要將圖表儲存到自訂資訊主頁,請按一下「儲存至資訊主頁」,然後完成
關聯指標和記錄資料
查看圖表時,您可能想探索針對與圖表指標資料相同的資源寫入的記錄資料。舉例來說,如果圖表出現尖峰或低谷,您可能需要探索記錄項目,以便取得系統的額外資訊。
如要將指標和記錄資料相互關聯,其中一種方法是使用圖表選項開啟彈出式視窗,同時顯示圖表和所選記錄項目。接著,您可以使用下拉式選單中的工具列和選單,探索指標和記錄資料。舉例來說,您可以為指標查詢新增篩選器、修改記錄查詢,或是展開及探索記錄項目。
下圖說明瞭飛出視窗:
彈出式視窗不會顯示符合資訊主頁時間範圍選取器的所有記錄項目。系統會根據指標查詢建立記錄查詢。記錄查詢會包含所有適用的變數,但不包含資訊主頁層級的篩選器。
查看指標和記錄檔資料
如果圖表顯示的指標類型不是以記錄為準的指標或 Prometheus 指標,您就可以將指標和記錄資料相互關聯。如果圖表顯示記錄指標、Prometheus 指標,或未顯示指標資料,就無法將指標資料與記錄資料相互關聯。
如要開啟顯示指標和記錄資料的飛出式視窗,請執行下列任一操作:
如要只依資源類型和適用變數篩選記錄資料,請在圖表的工具列中按一下 more_vert「更多圖表選項」,然後選取「檢查相關記錄」。
如要顯示與特定時間序列相關的記錄項目,請在圖表中將指標懸停在時間序列上的某個點,然後前往工具提示並選取「segment」(區隔) Inspect related logs (檢查相關記錄)。
在此模式下,飛出視窗會將時間範圍選取器修改為所選時間點前後五分鐘。
如果圖表未顯示「檢查相關記錄」選項,表示該圖表不支援指標和記錄的相互關聯。
儲存變更
您可以將彈出式視窗中顯示的圖表或記錄面板 (包括您所做的任何變更) 儲存至自訂資訊主頁。如果將圖表儲存至開啟飛出視窗的同一資訊主頁,系統會在該資訊主頁上建立新圖表。
如要將圖表或記錄面板儲存至自訂資訊主頁,請開啟小工具的「動作」選單,選取「儲存至資訊主頁」,然後完成對話方塊。您可以選取現有的自訂資訊主頁,也可以建立資訊主頁,然後儲存小工具。
關閉延伸選單
如要關閉飛出視窗,請按一下工具列中的「取消」。
探索事件
資訊主頁的「事件」部分會列出與應用程式相關聯的警告政策,以及最近發生的事件。如果您正在查看服務或工作負載的資訊主頁,這個專區會顯示該服務或工作負載的事件。
如要進一步瞭解事件和快訊政策,請按照下列步驟操作:
如要查看導致事件的警告政策詳細資料,請按一下政策名稱。開啟的資訊主頁會顯示快訊政策的詳細資訊,包括顯示監控資料和標籤的圖表。
如要查看與應用程式相關的所有快訊政策,請前往工具列,然後按一下「探索資料」query_stats。系統會開啟彈出式視窗,列出所有政策。如要返回資訊主頁,請按一下「取消」。
如果「事件」部分沒有任何項目,可能是因為下列情況:
沒有任何未解決的事件。
如要查看已結案的事件,以及在資訊主頁時間範圍設定外開啟的事件,請在「事件」部分的工具列中停用「依政策分組」,然後啟用「顯示已結案的事件」。
如果表格仍為空白,表示您沒有任何相關聯的警報政策,或是相關聯的政策都沒有回報事件。
儲存在 App Hub 主專案或管理專案中的任何警告政策,都未與服務或工作負載建立關聯。如要建立這項關聯,請在警報政策中新增標籤。詳情請參閱「將快訊政策與服務或工作負載建立關聯」。
探索追蹤記錄資料
資訊主頁的「追蹤記錄」部分會列出註冊服務和工作負載產生的範圍資訊,前提是這些範圍包含應用程式專屬的資源屬性。 為應用程式進行檢測時,即可取得必要的資源屬性。系統只會顯示符合資訊主頁層級篩選條件的範圍。
如果是追蹤資料,應用程式層級的資訊主頁會依名稱和服務/工作負載名稱將範圍分組,然後以表格格式顯示下列資訊:
- 時距名稱。
- 服務或工作負載名稱。
- 分組中的範圍數量。
- 群組中跨度的第 50、90 和 95 個延遲百分位數。
- 錯誤率。
如要進一步瞭解某個群組,請選取該群組。系統會開啟互動式飛出視窗:
互動式彈出式視窗會顯示下列資訊:
- 群組中的個別跨度。系統會自動選取第一個項目。
所選範圍的父項追蹤記錄相關資訊。這類資訊包括:
- 統計資訊,例如總時長。
- 呼叫階層。
- 與每次呼叫相關聯的服務或工作負載。
App Hub 註冊服務會顯示服務圖示
。同樣地,工作負載會以工作負載圖示
表示。 - 每通電話的延遲時間。
- 各項作業的成功狀態,以藍色或紅色表示。
您可以使用表格小工具探索附加至範圍的屬性,或探索其他資料,例如相關的記錄項目。這項小工具會顯示所選時間範圍的資料。
如要在「Trace Explorer」(追蹤記錄探索工具) 頁面查看應用程式範圍,請按一下「Traces」(追蹤記錄) 區段工具列的「View in Trace Explorer」(在 Trace 探索工具中查看)。
- 系統會自動套用特定應用程式的篩選器。
- 您可以新增、移除或修改任何篩選器。不過,關閉「追蹤記錄探索工具」頁面時,您所做的變更會遭到捨棄。
如要進一步瞭解如何探索追蹤資料,請參閱「尋找及探索追蹤記錄」。
探索服務或工作負載遙測和事件
應用程式監控功能會為每項服務和工作負載建立資訊主頁。這些資訊主頁會顯示記錄、指標和事件資訊,有助於瞭解特定服務或工作負載的健康狀態。您可以探索這些資訊主頁上的資料,方式與探索應用程式「資訊主頁」分頁中顯示的資料類似。
下圖顯示工作負載的資訊主頁:
如要開啟服務或工作負載的應用程式監控資訊主頁,請按照下列步驟操作:
-
前往 Google Cloud 控制台的「Application monitoring」頁面:
如果您是使用搜尋列尋找這個頁面,請選取子標題為「Monitoring」的結果。
- 在 Google Cloud 控制台的工具列中,選取 App Hub 主專案或管理專案。
在「應用程式監控」頁面中,選取應用程式名稱,然後選取服務或工作負載。
資訊主頁會顯示所選服務或工作負載的記錄、指標和事件資訊。對於工作負載,資訊主頁會設定為在圖表上疊加事件註解。排解問題時,註解可協助您比對不同來源的資料。如要查看已啟用哪些註解,請在工具列中按一下「註解」
。摘要資訊卡會顯示一般資訊和基礎架構類型。如果無法識別基礎架構類型,這個欄位會顯示一般文字,例如「App Hub 服務」。詳情請參閱「應用程式監控支援的基礎架構」。
如要瞭解如何探索服務或工作負載資訊主頁中的資料,請參閱本文的下列章節:
建立自訂資訊主頁
Google Cloud Observability 支援建立自訂資訊主頁,讓您完全掌控資訊主頁的內容。自訂資訊主頁會列在 Google Cloud 控制台的「資訊主頁」頁面中,您可以複製、編輯及刪除這些資訊主頁。您也可以將設定好的資訊主頁小工具儲存到這些資料夾。舉例來說,如果您正在查看應用程式資訊主頁上的圖表,可以前往工具列並選取「儲存至資訊主頁」,將該圖表儲存至自訂資訊主頁。
如果您打算為應用程式、服務或工作負載建立自訂資訊主頁,下列資訊或許有幫助:
建議您在自訂資訊主頁中新增資訊主頁層級的篩選器。與在個別小工具中新增篩選器相比,使用這些篩選器可能更有效率,也更具彈性。篩選器會根據標籤顯示。如需標籤清單,請參閱本文件的「應用程式專屬標籤」一節。
請考慮現有範本是否包含您需要的大部分內容。如要瞭解詳情 (包括儲存範本的 GitHub 存放區連結),請參閱「安裝資訊主頁範本」。
將快訊政策與 App Hub 應用程式建立關聯
如要將快訊政策與服務或工作負載建立關聯,請在快訊政策中加入應用程式專屬標籤。新增這些標籤後,系統會在警報政策中列出這些標籤,並將其納入所有事件。如要進一步瞭解標籤,請參閱「使用標籤註解事件」。
如要使用 Google Cloud 控制台將快訊政策與工作負載或服務建立關聯,請按照下列步驟操作:
-
前往 Google Cloud 控制台的 notifications「Alerting」(警告) 頁面:
如果您是使用搜尋列尋找這個頁面,請選取子標題為「Monitoring」的結果。
- 在Google Cloud 控制台的工具列中,選取 App Hub 主專案或管理專案。
- 找到快訊政策,按一下「查看更多」more_vert,選取「編輯」,然後前往「通知和名稱」部分。
- 在「應用程式標籤」部分,選取應用程式,然後選取工作負載或服務。
- 按一下 [Save Policy] (儲存政策)。
完成這些步驟後,系統會將具有下列鍵的標籤附加至您的警報政策。這些標籤可識別您的應用程式和服務/工作負載:
apphub_application_locationapphub_application_idapphub_service_id或apphub_workload_id
您也可以使用 Google Cloud CLI、Terraform 或 Cloud Monitoring API,在快訊政策中加入使用者標籤。不過,您必須使用上一個範例中顯示的標籤鍵。 如要瞭解詳情,請參考下列資源:
疑難排解
如需有助於瞭解所查看資料的資訊,或瞭解資訊主頁未顯示資料的原因,請參閱「排解應用程式監控問題」。