En este documento se describe cómo ver los paneles de control que crea Application Monitoring para tus aplicaciones, servicios y cargas de trabajo de App Hub. Estos paneles pueden ayudarte a entender el rendimiento de los recursos de tu aplicación y a diagnosticar problemas.
Los paneles de control de monitorización de aplicaciones muestran lo siguiente:
- Datos de registro y de métricas generados por la infraestructura admitida.
- Señales de oro definidas por OpenTelemetry para el tráfico, la latencia y la tasa de errores cuando una carga de trabajo se ejecuta en Google Kubernetes Engine. Para obtener más información, consulta Instrumentación para la monitorización de aplicaciones.
- Incidentes abiertos de políticas de alertas asociadas a una aplicación de App Hub.
- Información sobre la aplicación, como la ubicación, la criticidad y la criticidad.
- Para los paneles de control de servicios y cargas de trabajo, información sobre la infraestructura.
Para determinar qué datos se deben mostrar en los paneles de control, Application Monitoring usa etiquetas específicas de la aplicación que se adjuntan a la telemetría generada por la infraestructura compatible. Estas etiquetas identifican la aplicación. Puedes usar estas etiquetas para filtrar los datos que se muestran.
Los paneles de control de monitorización de aplicaciones no muestran datos de trazas. Sin embargo, puedes explorar los datos de traza de tu aplicación con Explorador de trazas. Para obtener más información, consulta la sección Explorar datos de traza de este documento.
Etiquetas específicas de la aplicación
En esta sección se enumeran las etiquetas y los atributos específicos de App Hub que se pueden adjuntar a los datos de registro, métricas y trazas. Estas etiquetas permiten a Google Cloud Observability crear la jerarquía de los paneles de control y filtrar la telemetría mostrada para que se corresponda con un servicio o una carga de trabajo. También puedes usar estas etiquetas para filtrar tus datos de registro, métricas y trazas.
En esta sección, interpreta a.b.{x,y} como a.b.x y a.b.y.
Etiquetas de registro
Las entradas de registro de la infraestructura Google Cloud contienen un campo apphub que muestra las etiquetas de la aplicación y de un servicio o una carga de trabajo. A continuación, se muestra el formato de estos datos:
apphub: {
application: {
container: "projects/my-project"
id: "my-app"
location: "my-app-location"
}
workload: {
criticalityType: "MEDIUM"
environmentType: "STAGING"
id: "my-workload-id"
}
}
Etiquetas de métricas
Los datos de métricas de la infraestructura de Google Cloud incluyen las siguientes etiquetas de metadatos:
metadata.system_labels.apphub_application_{container,id,location}metadata.system_labels.apphub_{workload,service}_{criticality_type,environment_type,id}
Los datos de métricas de la instrumentación que hayas añadido a tus aplicaciones pueden incluir las siguientes etiquetas de métricas:
metric.labels.apphub_application_{container,id,location}metric.labels.apphub_workload_{criticality_type,environment_type,id}
Atributos de recursos de traza
Los intervalos de Trace generados por la instrumentación que hayas añadido a tus aplicaciones pueden incluir los siguientes atributos de recurso:
gcp.apphub.application.{container,id,location}gcp.apphub.{workload,service}.{criticality_type,environment_type,id}
Etiquetas de políticas de alertas
Las etiquetas de servicio y de carga de trabajo no se adjuntan automáticamente a las políticas de alertas. Sin embargo, puede asociar una política de alertas a una carga de trabajo o un servicio específicos si añade todas las etiquetas siguientes con las claves correspondientes a la política de alertas:
apphub_application_locationapphub_application_idapphub_service_idoapphub_workload_id
Si una política de alertas incluye las claves anteriores, los incidentes de la política se muestran en los paneles de control de monitorización de aplicaciones.
Para obtener más información, consulta el artículo Asociar una política de alertas a un servicio o una carga de trabajo.
Google Cloud Navegación por la consola al usar una carpeta habilitada para aplicaciones
App Hub admite dos configuraciones: carpetas habilitadas para aplicaciones y proyectos host de App Hub. Esta sección solo se aplica cuando usas una carpeta habilitada para aplicaciones.
Cuando usas una carpeta habilitada para aplicaciones, la consola Google Cloud restablece automáticamente el selector de recursos de una carpeta habilitada para aplicaciones al proyecto de gestión de la carpeta cuando accedes a una página de Google Cloud Observability. Si te desplazas a otra página de la Google Cloud consola, el selector de recursos se restablecerá a la carpeta habilitada para la aplicación.
Cloud Logging admite carpetas como recurso. Por ejemplo, puedes crear receptores de registro y cubos de registro en un recurso de carpeta. Del mismo modo, las carpetas contienen contenedores de registros _Default y _Required, y puede que quieras ver su contenido. Para acceder al recurso de la carpeta, usa el selector de recursos y selecciona manualmente la carpeta habilitada para la aplicación.
Antes de empezar
Antes de usar Application Monitoring, asegúrate de configurar tu proyecto host o proyecto de gestión de App Hub . Este es el proyecto que usas para ver los datos de telemetría de tu aplicación:
-
Para obtener los permisos que necesitas para ver datos de registro y métricas, y para crear políticas de alertas y personalizar paneles de control, pide a tu administrador que te conceda los siguientes roles de gestión de identidades y accesos:
-
Visor de registros (
roles/logging.viewer) en tu proyecto host o proyecto de gestión de App Hub y en cualquier otro proyecto que figure en su ámbito de registro predeterminado. Este rol concede acceso a la mayoría de las entradas de registro del segmento de registro_Default. Para obtener más información, consulta Roles de registro. -
Usuario con permiso para ver registros (
roles/logging.viewAccessor) en las vistas de registro que se muestran en el ámbito de registro predeterminado de tu proyecto host o proyecto de gestión de App Hub . Para obtener más información sobre cómo conceder acceso a una vista de registro, consulta Controlar el acceso a una vista de registro. -
Editor de monitorización (
roles/monitoring.editor) en tu proyecto host o proyecto de gestión de App Hub . Si las entidades de seguridad no necesitan crear ni modificar políticas de alertas ni paneles de control, puedes asignarles el rol Lector de Monitoring (roles/monitoring.viewer). -
Usuario de Cloud Trace (
roles/cloudtrace.user) en tu proyecto host o proyecto de gestión de App Hub y en los proyectos del ámbito de seguimiento predeterminado. -
Visor del centro de aplicaciones (
roles/apphub.viewer) en tu proyecto host o proyecto de gestión del centro de aplicaciones . Para obtener más información, consulta Roles y permisos de App Hub.
Para obtener más información sobre cómo conceder roles, consulta el artículo Gestionar acceso a proyectos, carpetas y organizaciones.
También puedes conseguir los permisos necesarios a través de roles personalizados u otros roles predefinidos.
-
Visor de registros (
Asegúrate de haber configurado el ámbito de observabilidad de tu proyecto host o de gestión de App Hub . Para obtener más información, consulta Configurar la monitorización de aplicaciones.
El ámbito de observabilidad controla qué datos están disponibles para tu proyecto host o proyecto de gestión de App Hub . Es posible que la configuración predeterminada de estos ámbitos no te permita ver todos los datos de registro o de métricas.
Actualiza las políticas de alertas que monitorizan los datos de tu aplicación para incluir etiquetas específicas de la aplicación. Para obtener más información, consulta el artículo Asociar una política de alertas a un servicio o una carga de trabajo.
Ver un resumen de todas las solicitudes
El panel de control de monitorización de aplicaciones de nivel superior ofrece un resumen conciso del estado de las aplicaciones registradas. En cada aplicación, esta página muestra el número de incidentes abiertos e información sobre la ubicación, la gravedad y el entorno.
En la siguiente captura de pantalla se muestra el panel de control de resumen:
Para abrir el panel de control de nivel superior, que muestra información resumida de las aplicaciones registradas en App Hub, sigue estos pasos:
-
En la consola de Google Cloud , ve a la página Monitorización de aplicaciones:
Ir a Monitorización de aplicaciones
Si usas la barra de búsqueda para encontrar esta página, selecciona el resultado cuya sección sea Monitorización.
En la barra de herramientas de la Google Cloud consola, selecciona el proyecto host o el proyecto de gestión de App Hub .
Opcional: Para abrir una aplicación en App Hub, haz clic en more_vert Más y selecciona Gestionar en App Hub.
Para abrir el panel de control de una aplicación, selecciónala. En la siguiente sección se explica cómo explorar o interpretar la telemetría.
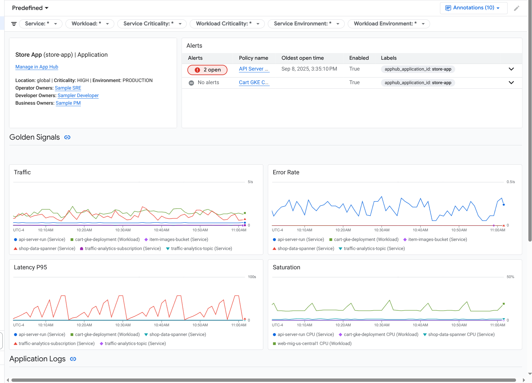
Consultar la telemetría, la topología y los incidentes de las aplicaciones
Cuando seleccionas una aplicación de la página Monitorización de aplicaciones, se abre el resumen de nivel superior de la aplicación. Desde aquí, puedes acceder a datos que te ayudarán a entender el estado de tu aplicación.
Por ejemplo, puedes identificar un servicio con un incidente activo y determinar rápidamente el estado de su tráfico inspeccionando el destino, la tasa de errores y la latencia.
Esta página contiene las siguientes pestañas:
La pestaña Vista general, que muestra información resumida sobre tu aplicación App Hub.
La pestaña Panel de control, que muestra señales de oro, datos de registro e información sobre incidencias abiertas. Para obtener más información, consulta la sección Ver telemetría de aplicaciones.
La pestaña Topología (vista previa), que muestra una vista dinámica de los servicios, los paneles de control, los incidentes y el tráfico de tu aplicación. En este documento no se describe cómo ver e interpretar el mapa de topología. Para obtener más información sobre cómo ver el mapa de topología de la aplicación, consulta Ver la topología de la aplicación.
En el resto de este documento se describe cómo ver la telemetría que se muestra en las pestañas de resumen y panel de control.
Ver la telemetría de la aplicación
Para abrir el panel de control de una aplicación, sigue estos pasos:
-
En la consola de Google Cloud , ve a la página Monitorización de aplicaciones:
Ir a Monitorización de aplicaciones
Si usas la barra de búsqueda para encontrar esta página, selecciona el resultado cuya sección sea Monitorización.
- En la barra de herramientas de la Google Cloud consola, selecciona el proyecto host o el proyecto de gestión de App Hub .
En la página Monitorización de aplicaciones, selecciona el nombre de una aplicación.
Se abre el panel de control de la aplicación con la pestaña Vista general seleccionada. En esta pestaña se enumeran todos los servicios y cargas de trabajo, junto con el número de incidencias abiertas y los valores de las señales de oro:
- Tráfico: tasas de solicitudes entrantes en el servicio o la carga de trabajo durante el periodo seleccionado.
- Tasa de errores del servidor: porcentaje medio de solicitudes entrantes que generan o se asignan a códigos de respuesta HTTP 5xx durante el periodo seleccionado.
- Latencia del percentil 95: el percentil 95 de la latencia de una solicitud atendida durante el periodo seleccionado, en milisegundos.
- Saturación: mide el nivel de ocupación de tu servicio o carga de trabajo. Por ejemplo, en el caso de los grupos de instancias gestionadas (MIGs), Cloud Run y los despliegues de Google Kubernetes Engine, este campo muestra la utilización de la CPU.
En la pestaña Vista general, puede hacer lo siguiente:
- Restablece el intervalo. Cuando abres el panel de control, el periodo se establece en la última hora.
- Ver información sobre la aplicación, como el operador, el desarrollador y los propietarios de la empresa.
- Abre la aplicación, el servicio o la carga de trabajo en App Hub.
- Abre el panel de control de un servicio o una carga de trabajo.
Para ver la telemetría de la aplicación y la información sobre los incidentes abiertos, selecciona la pestaña Panel de control.
La pestaña Panel de control muestra información sobre registros, métricas e incidencias. La pestaña está configurada para superponer anotaciones de eventos en los gráficos. Las anotaciones pueden ayudarte a correlacionar datos de diferentes fuentes cuando estés solucionando un problema. Para ver qué anotaciones están habilitadas, en la barra de herramientas, haz clic en
Anotaciones.La pestaña también contiene filtros que puede usar para restringir los datos que muestra. Para obtener más información sobre cómo explorar los datos que se muestran en esta pestaña, consulta las siguientes secciones de este documento:
Filtrar un panel de control
La pestaña Panel de control muestra datos de los servicios y las cargas de trabajo de una aplicación. Sin embargo, puedes filtrar este panel de control para que muestre datos de un servicio específico o de un conjunto de servicios.
Por ejemplo, la barra de herramientas de la pestaña Panel de control contiene un filtro como apphub_service_id: *.
Si quieres ver los datos de servicios específicos, haz clic en arrow_drop_down Menú y, a continuación, selecciona los servicios que quieras de la lista.
Explorar datos de registro
Si estás viendo la pestaña Panel de control de un panel de control de aplicaciones, tus datos de registro se mostrarán en la sección Registros de aplicaciones. De lo contrario, los datos se mostrarán en la sección Registros.
En las secciones Registros de aplicaciones y Registros de un panel de control se muestran las entradas de registro que coinciden con un filtro y que almacenan los recursos que se indican en el ámbito de registro predeterminado de tu proyecto host o proyecto de gestión de App Hub . En el caso de las aplicaciones, el filtro es similar al siguiente:
-- Application logs
(apphub_application_location=global)
(apphub_application_id=my-app)
En el caso de los servicios y las cargas de trabajo, el filtro contiene cláusulas adicionales. Para ver el filtro aplicado a los datos de registro, haga clic en Mostrar consulta.
Si quieres escribir consultas, puedes abrir un menú desplegable o la página Explorador de registros. Ambas opciones te permiten escribir y ejecutar consultas, así como cambiar el ámbito. Sin embargo, la ventana emergente conserva el contexto actual y te permite guardar los resultados de la exploración en un panel de control personalizado:
Para abrir un menú desplegable, haz clic en query_stats Explorar datos.
Cuando haya terminado la exploración, haga clic en Cancelar para cerrar el menú desplegable y descartar los cambios. Si quieres guardar los cambios en un panel de control personalizado, haz clic en Guardar en panel de control y completa el cuadro de diálogo. No puedes guardar los cambios en el panel de control que estabas viendo cuando abriste el menú desplegable.
En la ventana emergente no se muestran los filtros que aparecen al pulsar el botón Mostrar consulta. Estos filtros se aplican a nivel del panel de control y no se pueden quitar.
Para abrir la página Explorador de registros en una nueva pestaña del navegador, haz clic en Ver en Explorador de registros.
La consulta está preconfigurada para mostrar las entradas de registro que coincidan con etiquetas de aplicación específicas y que se encuentren en el intervalo de tiempo especificado en el panel de control. Cuando cierras la pestaña del navegador, los cambios se descartan.
Para obtener más información sobre cómo consultar los registros, consulta los siguientes documentos:
- Crea y guarda consultas con el lenguaje de las consultas de Logging.
- Ver registros con el explorador de registros
Consultar datos de métricas
Los gráficos y las tablas de tu panel de control muestran señales de oro y otros datos de métricas relevantes para los recursos que usa tu aplicación, servicio o carga de trabajo. Los datos mostrados se pueden almacenar en cualquier proyecto que figure en el ámbito de las métricas de tu proyecto host o proyecto de gestión de App Hub .
Ver la configuración del gráfico
En cualquier gráfico o tabla que muestre datos de métricas, puede ver detalles como el tipo de métrica y las opciones de agregación. Para ver esta información, ve a la barra de herramientas de un gráfico o una tabla y haz clic en infoInformación.
Explorar datos
Para ver un gráfico o una tabla con más detalle, puedes abrir un menú desplegable o la página Explorador de métricas. Ambas opciones te permiten probar diferentes ajustes de gráficos y guardar los resultados en un panel de control personalizado. Sin embargo, la ventana emergente conserva el contexto actual:
Para abrir un menú desplegable, haz clic en query_stats Explorar datos.
Cuando haya terminado la exploración, haga clic en Cancelar para cerrar el menú desplegable y descartar los cambios. Si quieres guardar los cambios en un panel de control personalizado, haz clic en Guardar en panel de control y completa el cuadro de diálogo. No puedes guardar los cambios en el panel de control que estabas viendo cuando abriste el menú desplegable.
Para ver el gráfico o la tabla en el explorador de métricas, vaya a la barra de herramientas, haga clic en more_vert Más y, a continuación, seleccione Ver en explorador de métricas.
Ahora tienes un gráfico temporal que puedes modificar y explorar. Por ejemplo, puedes cambiar las opciones de agregación o el estilo de visualización. Para guardar el gráfico en un panel de control personalizado, haz clic en Guardar en panel de control y completa los
Correlacionar datos de métricas y registros
Cuando ve un gráfico, puede que quiera consultar los datos de registro que se escribieron en el mismo recurso que los datos de métricas del gráfico. Por ejemplo, si ves un pico o un valle en un gráfico, puedes consultar las entradas de registro para obtener más información sobre el sistema.
Una forma de correlacionar los datos de métricas y de registros es usar las opciones de los gráficos para abrir un menú desplegable que muestre tanto el gráfico como las entradas de registro seleccionadas. Después, puede usar las barras de herramientas y los menús de la ventana emergente para consultar los datos de métricas y de registro. Por ejemplo, puede añadir filtros a la consulta de métricas, modificar la consulta de registro o ampliar y explorar las entradas de registro.
En la siguiente captura de pantalla se muestra el menú desplegable:
En la ventana emergente no se muestran todas las entradas de registro que coinciden con el selector de periodo del panel de control. En su lugar, el sistema crea una consulta de registro basada en la consulta de métrica. La consulta de registro incluye las variables aplicables, pero no los filtros a nivel de panel de control.
Ver datos de métricas y registros
Puede correlacionar datos de métricas y de registros cuando un gráfico muestre cualquier tipo de métrica, excepto una métrica basada en registros o una métrica de Prometheus. Cuando un gráfico muestra una métrica basada en registros o una métrica de Prometheus, o cuando no muestra datos de métricas, no puede correlacionar los datos de métricas y de registros.
Para abrir el menú desplegable que muestra tanto los datos de métricas como los de registro, haz una de las siguientes acciones:
Para filtrar los datos de registro solo por el tipo de recurso y las variables aplicables, en la barra de herramientas del gráfico, haga clic en more_vert Más opciones del gráfico y, a continuación, seleccione Inspeccionar registros relacionados.
Para mostrar las entradas de registro que se corresponden con una serie temporal específica, usa el puntero en el gráfico para seleccionar un punto de la serie temporal y, a continuación, ve a la descripción emergente y selecciona Inspeccionar registros relacionados.
En este modo, el menú desplegable modifica el selector de periodo para que sea de cinco minutos antes y después de la marca de tiempo del punto seleccionado.
Si tu gráfico no muestra la opción Inspeccionar registros relacionados, significa que no admite la correlación de métricas y registros.
Guarda los cambios.
Puedes guardar el gráfico o el panel de registros que se muestra en el menú desplegable, incluidos los cambios que hagas, en un panel de control personalizado. Si guardas el gráfico en el mismo panel de control desde el que has abierto el menú desplegable, se creará un nuevo gráfico en el panel.
Para guardar el gráfico o el panel de registros en un panel de control personalizado, abre el menú Acciones del widget, selecciona Guardar en panel de control y, a continuación, completa el cuadro de diálogo. Puedes seleccionar un panel de control personalizado que ya tengas o crear uno y, a continuación, guardar el widget.
Cerrar el menú flotante
Para cerrar el menú desplegable, haz clic en Cancelar en la barra de herramientas.
Consultar incidentes
En la sección Incidencias de los paneles de control se muestran las incidencias recientes de las políticas de alertas asociadas a un servicio o una carga de trabajo. Estas políticas de alertas deben almacenarse en el proyecto host o en el proyecto de gestión de tu App Hub .
Si no ves ninguna entrada en la sección Incidentes, significa que no tienes ninguna política de alertas asociada a un servicio o una carga de trabajo. Para crear esta asociación, añade etiquetas a la política. Para obtener más información, consulta el artículo Asociar una política de alertas a un servicio o una carga de trabajo.
Para obtener más información sobre tus incidentes y políticas de alertas, haz lo siguiente:
Para ver los detalles de la política de alertas que ha provocado el incidente, haz clic en el nombre de la política. En el panel de control que se abre, se muestra información detallada sobre la política de alertas, incluido un gráfico con los datos monitorizados y las etiquetas.
Para ver todas las políticas de alertas asociadas a la aplicación, ve a la barra de herramientas y haz clic en query_stats Explorar datos. Se abre una ventana emergente con todas las políticas. Para volver al panel de control, haz clic en Cancelar.
Consultar datos de trazas
Los paneles de control de monitorización de aplicaciones no muestran datos de trazas. Sin embargo, puedes ver los datos de traza de una aplicación, un servicio o una carga de trabajo en la página Explorador de trazas. Cuando abres esta página, los datos de traza almacenados en los proyectos que figuran en el ámbito de traza predeterminado se recuperan del almacenamiento. Los datos que se muestran dependen de los roles de gestión de identidades y accesos que tengas en esos proyectos, del intervalo de tiempo y de los filtros que apliques. Para obtener información sobre cuándo contienen atributos de aplicación los datos de seguimiento, consulta Atributos de recursos de seguimiento.
Para ver los datos de traza de tu aplicación, sigue estos pasos:
-
En la Google Cloud consola, ve a la página Explorador de trazas:
También puedes encontrar esta página mediante la barra de búsqueda.
- En la barra de herramientas de la consola Google Cloud , selecciona tu proyecto host de App Hub o tu proyecto de gestión .
Aplica filtros para restringir los datos de la traza:
- Para filtrar por aplicación, usa el filtro de intervalo Aplicación del centro de aplicaciones.
- Para filtrar por servicio, usa el filtro de intervalo Servicio de App Hub.
- Para filtrar por carga de trabajo, usa el filtro de intervalo Carga de trabajo de App Hub.
- Para añadir un filtro personalizado, en la barra de herramientas, seleccione Añadir filtro, seleccione Añadir filtro de atributo y, a continuación, complete el cuadro de diálogo.
La sintaxis del campo Key debe coincidir con la sintaxis de la clave de un atributo de un elemento "span". Por ejemplo, para filtrar por el identificador de host, introduce
host.id.
Para obtener información sobre cómo usar la interfaz de seguimiento, consulta Buscar y explorar seguimientos.
Explorar la telemetría y los incidentes de un servicio o una carga de trabajo
Application Monitoring crea un panel de control para cada servicio y carga de trabajo. Estos paneles muestran información sobre registros, métricas e incidencias, y pueden ayudarte a conocer el estado de un servicio o una carga de trabajo concretos. Puedes explorar los datos de estos paneles de control de forma similar a como lo harías con los datos que se muestran en la pestaña Panel de control de una aplicación.
En la siguiente captura de pantalla se muestra el panel de control de una carga de trabajo:
Para abrir el panel de control Monitorización de aplicaciones de un servicio o una carga de trabajo, sigue estos pasos:
-
En la consola de Google Cloud , ve a la página Monitorización de aplicaciones:
Ir a Monitorización de aplicaciones
Si usas la barra de búsqueda para encontrar esta página, selecciona el resultado cuya sección sea Monitorización.
- En la barra de herramientas de la consola Google Cloud , selecciona tu proyecto host de App Hub o tu proyecto de gestión .
En la página Monitorización de aplicaciones, selecciona el nombre de una aplicación y, a continuación, un servicio o una carga de trabajo.
En un panel de control se muestra la información de los registros, las métricas y los incidentes del servicio o la carga de trabajo que hayas seleccionado. En el caso de las cargas de trabajo, el panel de control está configurado para superponer anotaciones de eventos en los gráficos. Las anotaciones pueden ayudarte a correlacionar datos de diferentes fuentes cuando estés solucionando un problema. Para ver qué anotaciones están habilitadas, en la barra de herramientas, haz clic en
Anotaciones.La tarjeta de resumen muestra información general y el tipo de infraestructura. Si no se puede identificar el tipo de infraestructura, en este campo se muestra un texto genérico, como Servicio de App Hub. Para obtener más información, consulta Infraestructura compatible con la monitorización de aplicaciones.
Para obtener información sobre cómo explorar los datos de un panel de control de un servicio o una carga de trabajo, consulta las siguientes secciones de este documento:
Crear un panel de control personalizado
Google Cloud Observability permite crear paneles de control personalizados, lo que te da control total sobre el contenido del panel. Los paneles de control personalizados se muestran en la página Paneles de control de la consola Google Cloud . Se pueden copiar, editar y eliminar. También pueden ser el destino donde guardes un widget de panel de control que hayas configurado. Por ejemplo, si estás consultando un gráfico en un panel de control de una aplicación, puedes guardarlo en un panel de control personalizado. Para ello, ve a la barra de herramientas y selecciona Guardar en panel de control.
Si tienes previsto crear un panel de control personalizado para una aplicación, un servicio o una carga de trabajo, puede que te resulte útil lo siguiente:
El documento Resumen de los paneles de control ofrece un resumen de los tipos de widgets e incluye enlaces a guías basadas en tareas.
Puede añadir filtros a nivel de panel de control a un panel de control personalizado. Usar estos filtros puede ser más eficiente y flexible que añadir filtros a widgets concretos. Los filtros se basan en etiquetas. Para ver una lista de etiquetas, consulta la sección Etiquetas específicas de la aplicación de este documento.
Piensa si alguna plantilla predefinida puede tener la mayor parte del contenido que quieres. Para obtener más información, incluido un enlace al repositorio de GitHub que almacena las plantillas, consulta Instalar una plantilla de panel de control.
Asociar una política de alertas a una aplicación de App Hub
Para asociar una política de alertas a un servicio o una carga de trabajo, añade etiquetas específicas de la aplicación a la política de alertas. Cuando añada estas etiquetas, se mostrarán en la política de alertas y también se incluirán en los incidentes. Para obtener más información sobre las etiquetas, consulta Anotar incidencias con etiquetas.
Para asociar una política de alertas a una carga de trabajo o un servicio mediante la consola de Google Cloud , haz lo siguiente:
-
En la Google Cloud consola, ve a la página notifications Alertas:
Si usas la barra de búsqueda para encontrar esta página, selecciona el resultado cuya sección sea Monitorización.
- En la barra de herramientas de la consolaGoogle Cloud , selecciona tu proyecto host o proyecto de gestión de App Hub .
- Busca la política de alertas, haz clic en more_vert Ver más, selecciona Editar y, a continuación, ve a la sección Notificaciones y nombre.
- En la sección Etiquetas de aplicación, selecciona tu aplicación y, a continuación, tu carga de trabajo o servicio.
- Haz clic en Guardar política.
Una vez que hayas completado estos pasos, se adjuntarán etiquetas con las siguientes claves a tu política de alertas. Estas etiquetas identifican tu aplicación y tu servicio o carga de trabajo:
apphub_application_locationapphub_application_idapphub_service_idoapphub_workload_id
También puedes añadir etiquetas de usuario a una política de alertas mediante la CLI de Google Cloud, Terraform o la API Cloud Monitoring. Sin embargo, debes usar las claves de etiqueta que se muestran en el ejemplo anterior. Para obtener más información, consulta las siguientes secciones:
Solucionar problemas
Para obtener información que te ayude a entender qué datos estás viendo o por qué un panel no muestra datos, consulta Solucionar problemas de monitorización de aplicaciones.