Neste documento, descrevemos como visualizar os painéis que o Application Monitoring cria para seus aplicativos, serviços e cargas de trabalho do App Hub. Esses painéis ajudam a entender o desempenho dos recursos do aplicativo e a diagnosticar problemas.
Os painéis do Application Monitoring mostram o seguinte:
- Dados de registros e métricas gerados pela infraestrutura compatível.
- Períodos de rastreamento gerados por aplicativos instrumentados.
- Indicadores de ouro definidos pelo OpenTelemetry para tráfego, latência e taxa de erros quando uma carga de trabalho é executada no Google Kubernetes Engine. Para saber mais, consulte Instrumentar para o Application Monitoring.
- Incidentes abertos para políticas de alertas associadas a um aplicativo do App Hub.
- Informações sobre o aplicativo, incluindo local, gravidade e importância.
- Um mapa de topologia que oferece uma visualização dinâmica das relações entre serviços e cargas de trabalho. Esse mapa também mostra alertas e trânsito.
- Para painéis de serviços e cargas de trabalho, informações sobre a infraestrutura.
Para determinar quais dados mostrar, o Application Monitoring usa os rótulos e atributos específicos do aplicativo que a infraestrutura compatível e os aplicativos instrumentados anexam à telemetria gerada.
Rótulos e atributos específicos do aplicativo
Esta seção lista os rótulos e atributos específicos do App Hub que podem ser anexados aos seus dados de registro, métricas e rastreamento. Com esses rótulos, a Observabilidade do Google Cloud cria a hierarquia de painéis, filtra a telemetria mostrada e gera o mapa de topologia.
Nesta seção, interprete a.b.{x,y} como a.b.x e a.b.y.
Rótulos de registro
As entradas de registro da infraestrutura Google Cloud contêm um campo apphub que lista
os rótulos do aplicativo e de um serviço ou carga de trabalho. Veja a seguir o formato desses dados:
apphub: {
application: {
container: "projects/my-project"
id: "my-app"
location: "my-app-location"
}
workload: {
criticalityType: "MEDIUM"
environmentType: "STAGING"
id: "my-workload-id"
}
}
Rótulos de métrica
Os dados de métricas da infraestrutura do Google Cloud incluem os seguintes rótulos de metadados:
metadata.system_labels.apphub_application_{container,id,location}metadata.system_labels.apphub_{workload,service}_{criticality_type,environment_type,id}
Os dados de métricas da instrumentação adicionada aos seus aplicativos podem incluir os seguintes rótulos de métricas:
metric.labels.apphub_application_{container,id,location}metric.labels.apphub_workload_{criticality_type,environment_type,id}
Atributos de recursos de rastreamento
Os períodos do Trace gerados pela instrumentação adicionada aos seus aplicativos podem incluir os seguintes atributos de recurso:
gcp.apphub.application.{container,id,location}gcp.apphub.{workload,service}.{criticality_type,environment_type,id}
Rótulos de políticas de alertas
Os rótulos de serviço e carga de trabalho não são anexados automaticamente às políticas de alerta. No entanto, é possível associar uma política de alertas a uma carga de trabalho ou serviço específico anexando todos os rótulos a seguir com as seguintes chaves à política de alertas:
apphub_application_locationapphub_application_idapphub_service_idouapphub_workload_id
Quando uma política de alertas inclui as chaves anteriores, os incidentes da política são mostrados nos painéis do Application Monitoring.
Para mais informações, consulte Associar uma política de alertas a um serviço ou uma carga de trabalho.
Google Cloud Navegação no console ao usar uma pasta com apps ativados
O App Hub é compatível com duas configurações: pasta habilitada para apps e projetos host do App Hub. Esta seção se aplica somente quando você usa uma pasta ativada para apps.
Quando você usa uma pasta ativada para apps, o console Google Cloud redefine automaticamente o seletor de recursos de uma pasta ativada para apps para o projeto de gerenciamento da pasta quando você navega até uma página do Google Cloud Observability. Se você navegar para outra página no console Google Cloud , o seletor de recursos será redefinido para a pasta ativada para o app.
O Cloud Logging é compatível com pastas como um recurso. Por exemplo, as pastas armazenam gravadores e buckets de registros criados pelo sistema chamados _Default e _Required.
Para acessar o recurso de pasta, use o seletor de recursos e selecione manualmente a pasta habilitada para apps.
Antes de começar
Antes de usar o Application Monitoring, configure o projeto host ou de gerenciamento do App Hub . Esse é o projeto que você usa para ver os dados de telemetria do aplicativo:
-
Para ter as permissões necessárias para visualizar dados de métricas e registros, criar políticas de alertas e personalizar painéis, peça ao administrador para conceder a você os seguintes papéis do IAM:
-
Leitor de registros (
roles/logging.viewer) no projeto host ou de gerenciamento do App Hub e em qualquer outro projeto listado no escopo de registros padrão. Essa função concede acesso à maioria das entradas de registro no bucket de registros_Default. Para mais informações, consulte Papéis do Logging. -
Visualizador de visualizações de registros (
roles/logging.viewAccessor) nas visualizações de registros listadas no escopo de registros padrão do projeto host ou de gerenciamento do App Hub . Para saber mais sobre como conceder acesso a uma visualização de registro, consulte Controlar o acesso a uma visualização de registro. -
Editor do Monitoring (
roles/monitoring.editor) no projeto host ou de gerenciamento do App Hub . Para principais que não precisam criar ou modificar políticas de alertas ou painéis, considere conceder o papel Leitor do Monitoring (roles/monitoring.viewer). -
Usuário do Cloud Trace (
roles/cloudtrace.user) no projeto host ou de gerenciamento do App Hub e nos projetos no escopo de rastreamento padrão. -
Leitor do App Hub (
roles/apphub.viewer) no projeto host ou de gerenciamento do App Hub . Para mais informações, consulte Papéis e permissões do App Hub.
Para mais informações sobre a concessão de papéis, consulte Gerenciar o acesso a projetos, pastas e organizações.
Também é possível conseguir as permissões necessárias usando papéis personalizados ou outros papéis predefinidos.
-
Leitor de registros (
Verifique se você configurou o escopo de observabilidade do projeto host ou de gerenciamento do App Hub . Para mais informações, consulte Configurar o Application Monitoring.
O escopo de observabilidade controla quais dados estão disponíveis para o projeto host ou de gerenciamento do App Hub . As configurações padrão desses escopos podem não permitir que você veja todos os dados de métricas ou registros.
Atualize as políticas de alertas que monitoram os dados do aplicativo para incluir rótulos específicos do aplicativo. Para mais informações, consulte Associar uma política de alertas a um serviço ou uma carga de trabalho.
Ver o resumo de todos os aplicativos
O painel de monitoramento de aplicativos de nível superior oferece um resumo conciso do estado dos aplicativos registrados. Para cada aplicativo, essa página lista o número de incidentes abertos e informações sobre a localização, a gravidade e o ambiente.
Os links no painel de nível superior do Application Monitoring permitem abrir a hierarquia de painéis que o Google Cloud Observability cria para cada aplicativo. Com esses painéis específicos do aplicativo, é possível analisar a telemetria do aplicativo, dos serviços e das cargas de trabalho. Eles também permitem explorar a topologia do seu aplicativo.
A captura de tela a seguir ilustra o painel de resumo:
Para abrir o painel de nível superior, que lista informações de resumo dos aplicativos registrados no App Hub, faça o seguinte:
-
No console do Google Cloud , acesse a página Monitoramento de aplicativos:
Acessar Monitoramento de aplicativos
Se você usar a barra de pesquisa para encontrar essa página, selecione o resultado com o subtítulo Monitoring.
Na barra de ferramentas do console Google Cloud , selecione o projeto host ou de gerenciamento do App Hub .
Opcional: para abrir um aplicativo no App Hub, clique em more_vert Mais e selecione Gerenciar no App Hub.
Para conferir a telemetria ou a topologia de um aplicativo específico, selecione-o.
A visualização detalhada do aplicativo é aberta. Esta página contém três guias que mostram diferentes tipos de informações:
A guia Visão geral mostra informações resumidas sobre seu aplicativo do App Hub. Por exemplo, ele lista os serviços e as cargas de trabalho do aplicativo, o número de incidentes abertos e alguns indicadores de ouro.
A guia Painel mostra dados de telemetria, como indicadores de ouro, dados de registro, dados de rastreamento e incidentes abertos. Cada seção dessa guia oferece opções para você analisar os dados com mais detalhes.
A guia Topologia (prévia) mostra uma visualização dinâmica dos serviços, painéis, incidentes e tráfego do aplicativo. Para saber mais sobre a guia Topologia, consulte Ver a topologia do aplicativo.
Ver a telemetria ou a topologia de um aplicativo
Para abrir o painel de um aplicativo, faça o seguinte:
-
No console do Google Cloud , acesse a página Monitoramento de aplicativos:
Acessar Monitoramento de aplicativos
Se você usar a barra de pesquisa para encontrar essa página, selecione o resultado com o subtítulo Monitoring.
- Na barra de ferramentas do console Google Cloud , selecione o projeto host ou de gerenciamento do App Hub .
Na página Monitoramento de aplicativos, selecione o nome de um aplicativo.
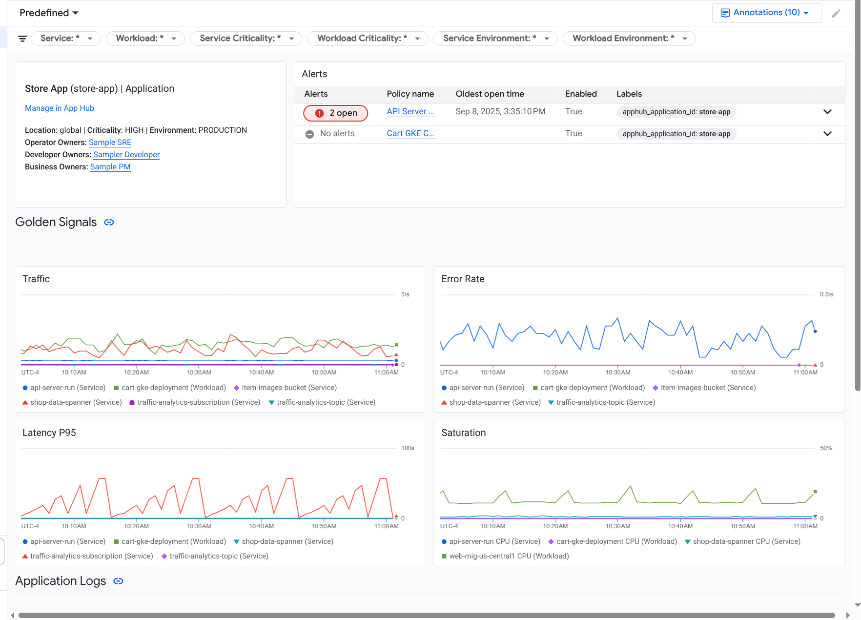
O painel do aplicativo é aberto com a guia Visão geral selecionada. Essa guia lista informações sobre o aplicativo, cada serviço e carga de trabalho, o número de incidentes abertos e os valores dos sinais de ouro:
- Tráfego: taxas de solicitações recebidas no serviço ou na carga de trabalho durante o período selecionado.
- Taxa de erros do servidor: porcentagem média de solicitações recebidas que geram ou mapeiam códigos de resposta HTTP 5xx durante o período selecionado.
- Latência P95: 95º percentil da latência de uma solicitação atendida no período selecionado, em milissegundos.
- Saturação: mede o nível de ocupação do serviço ou da carga de trabalho. Por exemplo, para grupos de instâncias gerenciadas (MIGs), implantações do Cloud Run e do Google Kubernetes Engine, esse campo mostra a utilização da CPU.
As opções na guia Visão geral permitem fazer o seguinte:
- Abra o aplicativo, o serviço ou a carga de trabalho no App Hub.
- Abra o painel detalhado de um serviço ou carga de trabalho.
- Redefina o período. Quando você abre o painel, o período é definido como a hora mais recente.
Para conferir dados de telemetria e informações sobre incidentes em aberto, selecione a guia Painel.
A guia Painel mostra informações de registros, métricas, rastreamentos e incidentes. Essa guia também é configurada para sobrepor anotações de eventos nos seus gráficos. Elas ajudam a correlacionar dados de diferentes fontes ao resolver um problema. Para ver quais anotações estão ativadas, clique em
Anotações na barra de ferramentas.A guia também contém filtros que podem ser usados para restringir os dados exibidos. Para mais informações sobre como analisar os dados mostrados nesta guia, consulte as seguintes seções deste documento:
Para conferir a topologia do seu aplicativo, selecione a guia Topologia (prévia).
Para saber mais sobre o mapa de topologia e como configurar seu aplicativo para que o Google Cloud Observability tenha as informações necessárias para criar esse mapa, consulte Ver topologia do aplicativo.
Filtrar um painel
A guia Painel mostra dados de serviços e cargas de trabalho em um aplicativo. No entanto, é possível filtrar esse painel para um serviço específico ou para um conjunto de serviços.
Por exemplo, a barra de ferramentas na guia Painel contém um filtro como apphub_service_id: *.
Se quiser ver dados de serviços específicos, clique em arrow_drop_down Menu e selecione os serviços na lista.
Analisar dados de registros
Se você estiver na guia Painel de um painel de aplicativos, os dados de registro vão aparecer na seção Registros de aplicativos. Caso contrário, os dados vão aparecer na seção Registros.
As seções Registros de aplicativos e Registros de um painel mostram entradas de registro que correspondem a um filtro e são armazenadas pelos recursos listados no escopo de registro padrão do projeto host do App Hub ou do projeto de gerenciamento . Para aplicativos, o filtro é semelhante a este:
-- Application logs
(apphub_application_location=global)
(apphub_application_id=my-app)
Para serviços e cargas de trabalho, o filtro contém cláusulas adicionais. Para ver o filtro aplicado aos dados de registro, clique em Mostrar consulta.
Se você quiser escrever consultas, abra um menu suspenso ou a página Análise de registros. Com as duas opções, é possível escrever e executar consultas, além de mudar o escopo. No entanto, o painel flutuante retém seu contexto atual e permite salvar os resultados da análise em um painel personalizado:
Para abrir um menu suspenso, clique em query_stats Analisar dados.
Quando a análise detalhada estiver concluída, clique em Cancelar para fechar o submenu e descartar as mudanças. Se quiser salvar as mudanças em um painel personalizado, clique em Salvar no painel e preencha a caixa de diálogo. Não é possível salvar as mudanças no painel que você estava visualizando ao abrir o submenu.
O menu suspenso não lista os filtros mostrados pelo botão Mostrar consulta. Esses filtros são aplicados no nível do painel e não podem ser removidos.
Para abrir a página do Explorador de registros em uma nova guia do navegador, clique em Ver no Explorador de registros.
A consulta é pré-configurada para mostrar entradas de registro que correspondem a rótulos de aplicativos específicos e que estão no período especificado pelo painel. Quando você fecha a guia do navegador, as mudanças são descartadas.
Para mais informações sobre como explorar seus registros, consulte os seguintes documentos:
- Criar e salvar consultas usando a linguagem de consulta do Logging.
- Ver registros usando o Explorador de registros.
Acessar dados de métricas
Os gráficos e tabelas no painel mostram indicadores de ouro e outros dados de métricas relevantes para os recursos usados pelo seu aplicativo, serviço ou carga de trabalho. Os dados mostrados podem ser armazenados em qualquer projeto listado pelo escopo de métricas do projeto host ou de gerenciamento do App Hub .
Ver configuração do gráfico
Para ver detalhes como o tipo de métrica e as opções de agregação de um gráfico que mostra dados de métricas, acesse a barra de ferramentas de um gráfico ou tabela e clique em info Informações.
Explorar dados
Para analisar um gráfico ou uma tabela em mais detalhes, abra um submenu ou a página Metrics Explorer. Com as duas opções, você pode testar diferentes configurações de gráfico e salvar os resultados em um painel personalizado. No entanto, o submenu flutuante mantém seu contexto atual:
Para abrir um menu suspenso, clique em query_stats Analisar dados.
Quando a análise detalhada estiver concluída, clique em Cancelar para fechar o submenu e descartar as mudanças. Se quiser salvar as mudanças em um painel personalizado, clique em Salvar no painel e preencha a caixa de diálogo. Não é possível salvar as mudanças no painel que você estava visualizando ao abrir o submenu.
Para ver o gráfico ou a tabela no Metrics Explorer, acesse a barra de ferramentas, clique em more_vert Mais e selecione Ver no Metrics Explorer.
Agora você tem um gráfico temporário que pode ser modificado e analisado. Por exemplo, você pode mudar as opções de agregação ou o estilo de exibição. Para salvar o gráfico em um painel personalizado, clique em Salvar no painel e preencha o
Correlacionar dados de métricas e registros
Ao visualizar um gráfico, talvez você queira explorar os dados de registro que foram gravados no mesmo recurso que os dados de métrica representados. Por exemplo, se você notar um pico ou uma queda em um gráfico, talvez queira analisar as entradas de registro para receber mais informações sobre o sistema.
Uma maneira de correlacionar seus dados de métricas e registros é usar as opções de gráfico para abrir um menu flutuante que mostra o gráfico e as entradas de registro selecionadas. Em seguida, use as barras de ferramentas e os menus no submenu para analisar seus dados de métricas e registros. Por exemplo, é possível adicionar filtros à consulta de métrica, modificar a consulta de geração de registros ou expandir e analisar as entradas de registro.
A captura de tela a seguir ilustra o submenu:
O painel não mostra todas as entradas de registro que correspondem ao seletor de período do painel. Em vez disso, o sistema cria uma consulta de geração de registros com base na consulta de métrica. A consulta de geração de registros inclui todas as variáveis aplicáveis, mas não os filtros no nível do painel.
Conferir dados de métricas e registros
É possível correlacionar dados de métricas e registros quando um gráfico mostra qualquer tipo de métrica, exceto uma métrica baseada em registros ou do Prometheus. Quando um gráfico mostra uma métrica com base em registros, uma métrica do Prometheus ou quando não mostra dados de métricas, não é possível correlacionar dados de métricas e registros.
Para abrir o menu flutuante que mostra dados de métricas e registros, faça o seguinte:
Para filtrar dados de registro apenas pelo tipo de recurso e pelas variáveis aplicáveis, na barra de ferramentas do gráfico, clique em more_vert Mais opções de gráfico e selecione Inspecionar registros relacionados.
Para mostrar entradas de registro que se correlacionam com uma série temporal específica, no gráfico, use o ponteiro para selecionar um ponto na série temporal e acesse a dica e selecione Inspecionar registros relacionados.
Nesse modo, o submenu modifica o seletor de período para cinco minutos antes e depois da marca de tempo do ponto selecionado.
Se o gráfico não mostrar a opção Inspecionar registros relacionados, ele não é compatível com a correlação de métricas e registros.
Salvar alterações
É possível salvar o gráfico ou o painel de registros mostrado no submenu, incluindo as mudanças feitas, em um painel personalizado. Se você salvar o gráfico no mesmo painel em que abriu o submenu, um novo gráfico será criado no painel.
Para salvar o gráfico ou o painel de registros em um painel personalizado, abra o menu Ações do widget, selecione Salvar no painel e preencha a caixa de diálogo. É possível selecionar um painel personalizado ou criar um e salvar o widget.
Fechar o menu flutuante
Para fechar o menu flutuante, clique em Cancelar na barra de ferramentas.
Analisar incidentes
A seção Incidentes de um painel lista incidentes recentes para políticas de alertas associadas ao seu aplicativo. Se você estiver visualizando um painel de um serviço ou carga de trabalho, esta seção vai mostrar incidentes relacionados a ele.
Para mais informações sobre seus incidentes e políticas de alertas, faça o seguinte:
Para encontrar detalhes sobre a política de alertas que causou o incidente, clique no nome dela. O painel que é aberto mostra informações detalhadas sobre a política de alertas, incluindo um gráfico com os dados monitorados e os rótulos.
Para conferir todas as políticas de alerta associadas ao aplicativo, acesse a barra de ferramentas e clique em query_stats Explorar dados. Um menu suspenso será aberto com todas as políticas. Para voltar ao painel, clique em Cancelar.
Se você não encontrar entradas na seção Incidentes, uma das seguintes situações é verdadeira:
Não há incidentes abertos.
Para ver incidentes fechados e aqueles que foram abertos fora da configuração de intervalo de tempo do painel, na barra de ferramentas da seção Incidentes, desative Agrupados por política e ative Mostrar incidentes fechados.
Se a tabela continuar vazia, talvez você não tenha políticas de alerta associadas ou nenhuma das políticas associadas tenha informado um incidente.
Nenhuma das políticas de alerta armazenadas no projeto host ou de gerenciamento do App Hub está associada a um serviço ou carga de trabalho. Para fazer essa associação, adicione rótulos à política de alertas. Para mais informações, consulte Associar uma política de alertas a um serviço ou uma carga de trabalho.
Analisar dados de trace
A seção Rastreamentos de um painel lista informações sobre intervalos gerados pelos serviços e cargas de trabalho registrados quando esses intervalos contêm atributos de recursos específicos do aplicativo. Os atributos de recursos necessários ficam disponíveis quando você instrumenta seu aplicativo. Somente os intervalos que atendem aos filtros no nível do painel são mostrados.
Para dados de rastreamento, o painel no nível do aplicativo agrupa intervalos pelo nome e pelo nome do serviço ou da carga de trabalho. Em seguida, ele mostra as seguintes informações em formato tabular:
- Nome do período.
- Nome do serviço ou da carga de trabalho.
- O número de intervalos no agrupamento.
- Os percentis de latência 50º, 90º e 95º dos intervalos no agrupamento.
- A taxa de erros.
Para mais informações sobre um agrupamento, selecione-o. Um menu interativo será aberto:
O painel interativo mostra o seguinte:
- Intervalos individuais no grupo. A primeira entrada é selecionada automaticamente.
Informações sobre o trace principal do intervalo selecionado. Essas informações incluem o seguinte:
- Informações estatísticas, como a duração total.
- A hierarquia de chamadas.
- O serviço ou a carga de trabalho associada a cada chamada.
Os serviços registrados no App Hub são mostrados com o ícone do serviço,
.
Da mesma forma, as cargas de trabalho são mostradas com o ícone de carga de trabalho,
. - Latência de cada chamada.
- Status de sucesso de cada um, representado em azul ou vermelho.
Com o widget tabular, é possível analisar atributos anexados a um período ou outros dados, como entradas de registro relacionadas. Esse widget mostra dados do período selecionado.
Para ver os intervalos do aplicativo na página Explorador de traces, barra de ferramentas da seção Traces, clique em Ver no Explorador de traces.
- Os filtros específicos do aplicativo são aplicados automaticamente.
- É possível adicionar, remover ou modificar filtros. No entanto, as mudanças feitas são descartadas quando você fecha a página do Explorador de traces.
Para saber mais sobre como explorar seus dados de trace, consulte Encontrar e explorar traces.
Analisar a telemetria e os incidentes de serviços ou cargas de trabalho
O Application Monitoring cria um painel para cada serviço e carga de trabalho. Esses painéis mostram informações de registros, métricas e incidentes e ajudam você a entender a integridade de um serviço ou carga de trabalho específica. É possível explorar os dados nesses painéis de maneira semelhante à exploração dos dados mostrados na guia Painel de um aplicativo.
A captura de tela a seguir ilustra o painel de uma carga de trabalho:
Para abrir o painel de monitoramento de aplicativos de um serviço ou carga de trabalho, faça o seguinte:
-
No console do Google Cloud , acesse a página Monitoramento de aplicativos:
Acessar Monitoramento de aplicativos
Se você usar a barra de pesquisa para encontrar essa página, selecione o resultado com o subtítulo Monitoring.
- Na barra de ferramentas do console Google Cloud , selecione seu projeto host ou de gerenciamento do App Hub .
Na página Monitoramento de aplicativos, selecione o nome de um aplicativo e depois um serviço ou uma carga de trabalho.
Um painel mostra as informações de registro, métricas e incidentes do serviço ou da carga de trabalho selecionada. Para cargas de trabalho, o painel é configurado para sobrepor anotações de eventos nos gráficos. As anotações podem ajudar você a correlacionar dados de diferentes fontes ao resolver um problema. Para ver quais anotações estão ativadas, clique em
Anotações na barra de ferramentas.O card de resumo mostra informações gerais e o tipo de infraestrutura. Quando o tipo de infraestrutura não pode ser identificado, esse campo mostra um texto genérico, como Serviço do App Hub. Para mais informações, consulte Infraestrutura compatível com o Application Monitoring.
Para informações sobre como analisar os dados em um painel de serviço ou de carga de trabalho, consulte as seguintes seções deste documento:
Criar um painel personalizado
O Google Cloud Observability permite criar painéis personalizados, que oferecem controle total sobre o conteúdo. Os painéis personalizados são listados na página Painéis do console do Google Cloud e podem ser copiados, editados e excluídos. Eles também podem ser o destino em que você salva um widget de painel configurado. Por exemplo, se você estiver analisando um gráfico em um painel de aplicativos, poderá salvá-lo em um painel personalizado. Para isso, acesse a barra de ferramentas e selecione Salvar no painel.
Se você planeja criar um painel personalizado para um aplicativo, serviço ou carga de trabalho, o seguinte pode ser útil:
O documento Visão geral dos painéis oferece um resumo dos tipos de widget e inclui links para orientações baseadas em tarefas.
Considere adicionar filtros no nível do painel a um painel personalizado. Usar esses filtros pode ser mais eficiente e flexível do que adicionar filtros a widgets individuais. Os filtros são baseados em rótulos. Para uma lista de rótulos, consulte a seção Rótulos específicos do aplicativo deste documento.
Considere se um modelo atual tem a maior parte do conteúdo que você quer. Para mais informações, incluindo um link para o repositório do GitHub que armazena modelos, consulte Instalar um modelo de painel.
Associar uma política de alertas a um aplicativo do App Hub
Para associar uma política de alertas a um serviço ou carga de trabalho, adicione rótulos específicos do aplicativo a ela. Quando você adiciona esses rótulos, eles são listados na política de alertas e também incluídos em todos os incidentes. Para saber mais sobre rótulos, consulte Classificar incidentes com rótulos.
Para associar uma política de alertas a uma carga de trabalho ou serviço usando o console Google Cloud , faça o seguinte:
-
No console do Google Cloud , acesse a página notifications Alertas:
Se você usar a barra de pesquisa para encontrar essa página, selecione o resultado com o subtítulo Monitoring.
- Na barra de ferramentas do console Google Cloud , selecione seu projeto host do App Hub ou projeto de gerenciamento .
- Encontre a política de alertas, clique em more_vert Ver mais, selecione Editar e acesse a seção Notificações e nome.
Na seção Marcadores de aplicativo, selecione seu aplicativo e depois selecione seu serviço ou carga de trabalho:
Clique em Salvar política.
Depois de concluir essas etapas, os rótulos com as seguintes chaves serão anexados à sua política de alertas. Esses rótulos identificam seu aplicativo e seu serviço ou carga de trabalho:
apphub_application_locationapphub_application_idapphub_service_idouapphub_workload_id
Também é possível adicionar identificadores definidos pelo usuário a uma política de alertas usando a Google Cloud CLI, o Terraform ou a API Cloud Monitoring. No entanto, você precisa usar as chaves de rótulo mostradas no exemplo anterior. Para ver mais informações, consulte os seguintes tópicos:
Resolver problemas
Para informações que podem ajudar você a entender quais dados estão sendo mostrados ou por que um painel não exibe dados, consulte Solucionar problemas do Application Monitoring.