Melihat telemetri aplikasi

Dokumen ini menjelaskan cara melihat dasbor yang dibuat oleh Pemantauan Aplikasi untuk aplikasi, layanan, dan beban kerja App Hub Anda. Dasbor ini dapat membantu Anda memahami performa resource aplikasi dan mendiagnosis masalah.

Dasbor Pemantauan Aplikasi menampilkan hal berikut:

Untuk menentukan data yang akan ditampilkan, Pemantauan Aplikasi menggunakan label dan atribut khusus aplikasi yang infrastruktur yang didukung dan aplikasi yang diinstrumentasi lampirkan ke telemetri yang dihasilkan.

Label dan atribut khusus aplikasi

Bagian ini mencantumkan label dan atribut khusus App Hub yang mungkin dilampirkan ke data log, metrik, dan rekaman aktivitas Anda. Label ini memungkinkan Google Cloud Observability membuat hierarki dasbor, memfilter telemetri yang ditampilkan, dan membuat peta topologi.

Di bagian ini, tafsirkan a.b.{x,y} sebagai a.b.x dan a.b.y.

Label log

Entri log dari infrastruktur Google Cloud berisi kolom apphub yang mencantumkan label untuk aplikasi dan untuk layanan atau beban kerja. Berikut ini menggambarkan format data ini:

apphub: {
  application: {
    container: "projects/my-project"
    id: "my-app"
    location: "my-app-location"
  }
  workload: {
    criticalityType: "MEDIUM"
    environmentType: "STAGING"
    id: "my-workload-id"
  }
}

Label metrik

Data metrik dari infrastruktur Google Cloud mencakup label metadata berikut:

  • metadata.system_labels.apphub_application_{container,id,location}
  • metadata.system_labels.apphub_{workload,service}_{criticality_type,environment_type,id}

Data metrik dari instrumentasi yang Anda tambahkan ke aplikasi dapat mencakup label metrik berikut:

  • metric.labels.apphub_application_{container,id,location}
  • metric.labels.apphub_workload_{criticality_type,environment_type,id}

Atribut resource pelacakan

Rentang rekaman aktivitas yang dihasilkan oleh instrumentasi yang Anda tambahkan ke aplikasi Anda dapat mencakup atribut resource berikut:

  • gcp.apphub.application.{container,id,location}
  • gcp.apphub.{workload,service}.{criticality_type,environment_type,id}

Label kebijakan pemberitahuan

Label layanan dan beban kerja tidak otomatis dilampirkan ke kebijakan pemberitahuan. Namun, Anda dapat mengaitkan kebijakan pemberitahuan dengan workload atau layanan tertentu dengan melampirkan semua label berikut dengan kunci berikut ke kebijakan pemberitahuan:

  • apphub_application_location
  • apphub_application_id
  • apphub_service_id atau apphub_workload_id

Jika kebijakan pemberitahuan menyertakan kunci sebelumnya, insiden untuk kebijakan tersebut akan ditampilkan di dasbor Pemantauan Aplikasi.

Untuk mengetahui informasi selengkapnya, lihat Mengaitkan kebijakan pemberitahuan dengan layanan atau workload.

App Hub mendukung dua konfigurasi: folder yang mendukung aplikasi dan project host App Hub. Bagian ini hanya berlaku jika Anda menggunakan folder yang kompatibel dengan aplikasi.

Saat Anda menggunakan folder yang mendukung aplikasi, konsol Google Cloud akan otomatis mereset pemilih resource dari folder yang mendukung aplikasi ke project pengelolaan folder saat Anda membuka halaman Google Cloud Observability. Jika Anda membuka halaman lain di konsol, pemilih resource akan direset ke folder yang diaktifkan untuk aplikasi. Google Cloud

Cloud Logging mendukung folder sebagai resource. Misalnya, folder menyimpan sink log dan bucket log yang dibuat sistem bernama _Default dan _Required. Untuk mengakses resource folder, gunakan pemilih resource dan pilih folder yang diaktifkan aplikasi secara manual.

Sebelum memulai

Sebelum dapat menggunakan Pemantauan Aplikasi, pastikan Anda mengonfigurasi project host App Hub atau project pengelolaan . Project ini adalah project yang Anda gunakan untuk melihat data telemetri aplikasi:

  • Untuk mendapatkan izin yang diperlukan untuk melihat data log dan metrik, serta membuat kebijakan pemberitahuan dan menyesuaikan dasbor, minta administrator untuk memberi Anda peran IAM berikut :

    • Logs Viewer (roles/logging.viewer) di project host atau project pengelolaan App Hub Anda dan project lain yang tercantum dalam cakupan log defaultnya. Peran ini memberikan akses ke sebagian besar entri log di bucket log _Default. Untuk mengetahui informasi selengkapnya, lihat Peran logging.
    • Logs View Accessor (roles/logging.viewAccessor) pada tampilan log yang tercantum dalam cakupan log default project host atau project pengelolaan App Hub Anda . Untuk mempelajari lebih lanjut cara memberikan akses ke tampilan log, lihat Mengontrol akses ke tampilan log.
    • Monitoring Editor (roles/monitoring.editor) di project host atau project pengelolaan App Hub Anda . Untuk prinsipal yang tidak perlu membuat atau mengubah kebijakan pemberitahuan atau dasbor, sebaiknya berikan peran Pelihat Pemantauan (roles/monitoring.viewer).
    • Pengguna Cloud Trace (roles/cloudtrace.user) di project host atau project pengelolaan App Hub Anda , dan project dalam cakupan rekaman aktivitas default.
    • Pelihat Pusat Aplikasi (roles/apphub.viewer) di project host atau project pengelolaan Pusat Aplikasi Anda . Untuk mengetahui informasi selengkapnya, lihat Peran dan izin App Hub.

    Untuk mengetahui informasi selengkapnya tentang pemberian peran, lihat Mengelola akses ke project, folder, dan organisasi.

    Anda mungkin juga bisa mendapatkan izin yang diperlukan melalui peran khusus atau peran bawaan lainnya.

  • Pastikan Anda telah mengonfigurasi cakupan kemampuan pengamatan project host App Hub atau project pengelolaan . Untuk mengetahui informasi selengkapnya, lihat Menyiapkan Pemantauan Aplikasi.

    Cakupan kemampuan pengamatan mengontrol data mana yang tersedia untuk project host App Hub atau project pengelolaan Anda . Setelan default untuk cakupan ini mungkin tidak memungkinkan Anda melihat semua data log atau metrik.

  • Perbarui kebijakan pemberitahuan yang memantau data aplikasi Anda untuk menyertakan label spesifik per aplikasi. Untuk mengetahui informasi selengkapnya, lihat Mengaitkan kebijakan pemberitahuan dengan layanan atau workload.

Melihat ringkasan semua aplikasi

Dasbor Pemantauan Aplikasi tingkat teratas memberikan ringkasan singkat tentang status aplikasi terdaftar Anda. Untuk setiap aplikasi, halaman ini mencantumkan jumlah insiden terbuka dan informasi tentang lokasi, kekritisan, dan lingkungan.

Link di dasbor Pemantauan Aplikasi tingkat teratas memungkinkan Anda membuka hierarki dasbor yang dibuat Google Cloud Observability untuk setiap aplikasi. Dasbor khusus aplikasi ini memungkinkan Anda menjelajahi telemetri aplikasi, layanan, dan workload. Anda juga dapat menjelajahi topologi aplikasi Anda.

Screenshot berikut menggambarkan dasbor ringkasan:

Dasbor yang mencantumkan aplikasi terdaftar.

Untuk membuka dasbor tingkat teratas, yang mencantumkan informasi ringkasan untuk aplikasi Anda yang terdaftar di App Hub, lakukan hal berikut:

  1. Di konsol Google Cloud , buka halaman Pemantauan aplikasi:

    Buka Pemantauan aplikasi

    Jika Anda menggunakan kotak penelusuran untuk menemukan halaman ini, pilih hasil yang subjudulnya adalah Monitoring.

  2. Di toolbar konsol Google Cloud , pilih project host atau project pengelolaan App Hub Anda .

  3. Opsional: Untuk membuka aplikasi di Hub Aplikasi, klik Lainnya, lalu pilih Kelola di AppHub.

  4. Untuk menjelajahi telemetri atau topologi untuk aplikasi tertentu, pilih aplikasi.

    Tampilan detail untuk aplikasi akan terbuka. Halaman ini berisi tiga tab yang menampilkan berbagai jenis informasi:

    • Tab Ringkasan menampilkan informasi ringkasan tentang aplikasi App Hub Anda. Misalnya, dasbor ini mencantumkan layanan dan workload aplikasi, jumlah insiden yang belum diselesaikan, dan beberapa sinyal penting.

    • Tab Dasbor menampilkan data telemetri seperti sinyal keemasan, data log, data rekaman aktivitas, dan insiden terbuka. Setiap bagian di tab ini menyediakan opsi untuk menjelajahi data secara lebih mendetail.

    • Tab Topologi (pratinjau) menampilkan tampilan dinamis layanan dan dasbor, insiden, serta traffic aplikasi Anda. Untuk mempelajari tab Topologi, lihat Melihat topologi aplikasi.

Melihat telemetri atau topologi aplikasi

Untuk membuka dasbor aplikasi, lakukan hal berikut:

  1. Di konsol Google Cloud , buka halaman Pemantauan aplikasi:

    Buka Pemantauan aplikasi

    Jika Anda menggunakan kotak penelusuran untuk menemukan halaman ini, pilih hasil yang subjudulnya adalah Monitoring.

  2. Di toolbar konsol Google Cloud , pilih project host atau project pengelolaan App Hub Anda .
  3. Di halaman Pemantauan aplikasi, pilih nama aplikasi.

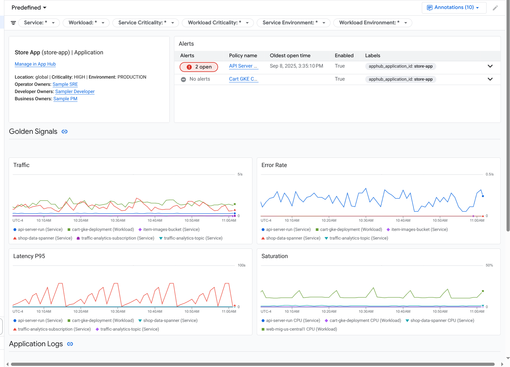
    Dasbor untuk aplikasi akan terbuka dengan tab Ringkasan yang dipilih. Tab ini mencantumkan informasi tentang aplikasi, setiap layanan dan beban kerja, jumlah insiden terbuka, dan nilai untuk sinyal emas:

    • Traffic: Tingkat permintaan masuk pada layanan atau workload selama jangka waktu yang dipilih.
    • Tingkat error server: Persentase rata-rata permintaan masuk yang menghasilkan atau dipetakan ke kode respons HTTP 5xx selama jangka waktu yang dipilih.
    • Latensi P95: Persentil ke-95 latensi untuk permintaan yang ditayangkan selama periode waktu yang dipilih, dalam milidetik.
    • Saturasi: Mengukur seberapa penuh layanan atau beban kerja Anda. Misalnya, untuk deployment grup instance terkelola (MIG), Cloud Run, dan Google Kubernetes Engine, kolom ini menampilkan pemanfaatan CPU.

    Ringkasan yang mencantumkan layanan dan workload dalam aplikasi.

    Opsi di tab Ringkasan memungkinkan Anda melakukan hal berikut:

    • Buka aplikasi, layanan, atau beban kerja di App Hub.
    • Buka dasbor mendetail untuk layanan atau beban kerja.
    • Reset rentang waktu. Saat Anda membuka dasbor, rentang waktu akan disetel ke satu jam terakhir.
  4. Untuk melihat data telemetri dan informasi tentang insiden terbuka, pilih tab Dasbor.

    Dasbor yang mencantumkan sinyal utama dan log untuk aplikasi.

    Tab Dasbor menampilkan informasi log, metrik, trace, dan insiden. Tab ini juga dikonfigurasi untuk menempatkan anotasi peristiwa pada diagram Anda. Anotasi dapat membantu Anda mengorelasikan data dari berbagai sumber saat Anda memecahkan masalah. Untuk melihat anotasi mana yang diaktifkan, di toolbar, klik Anotasi.

    Tab ini juga berisi filter, yang dapat Anda gunakan untuk membatasi data yang ditampilkan tab. Untuk mengetahui informasi selengkapnya tentang cara menjelajahi data yang ditampilkan di tab ini, lihat bagian berikut dalam dokumen ini:

  5. Untuk melihat topologi aplikasi Anda, pilih tab Topology (pratinjau).

    Untuk mempelajari peta topologi dan cara mengonfigurasi aplikasi agar Google Cloud Observability memiliki informasi yang diperlukan untuk membuat peta ini, lihat Melihat topologi aplikasi.

Memfilter dasbor

Tab Dasbor menampilkan data untuk layanan dan beban kerja dalam aplikasi. Namun, Anda dapat memfilter dasbor ini ke layanan tertentu atau ke sekumpulan layanan.

Misalnya, toolbar di tab Dasbor berisi filter seperti apphub_service_id: *. Jika Anda ingin melihat data untuk layanan tertentu, klik Menu, lalu pilih layanan tersebut dari daftar.

Menjelajahi data log

Jika Anda melihat tab Dasbor di dasbor aplikasi, data log Anda akan ditampilkan di bagian Log Aplikasi. Jika tidak, data Anda akan ditampilkan di bagian Log.

Bagian Log Aplikasi dan Log pada dasbor menampilkan entri log yang cocok dengan filter dan disimpan oleh resource yang tercantum dalam cakupan log default project host App Hub atau project pengelolaan Anda . Untuk aplikasi, filternya mirip dengan berikut ini:

-- Application logs
(apphub_application_location=global)
(apphub_application_id=my-app)

Untuk layanan dan beban kerja, filter berisi klausa tambahan. Untuk melihat filter yang diterapkan pada data log, klik Tampilkan kueri.

Jika Anda ingin menulis kueri, buka flyout atau buka halaman Logs Explorer. Kedua opsi memungkinkan Anda menulis dan menjalankan kueri, serta mengubah cakupan. Namun, panel pop-up mempertahankan konteks Anda saat ini dan memungkinkan Anda menyimpan hasil eksplorasi ke dasbor kustom:

  • Untuk membuka panel geser, klik Jelajahi data.

    Setelah eksplorasi selesai, klik Batal untuk menutup panel tambahan dan menghapus perubahan Anda. Jika Anda ingin menyimpan perubahan ke dasbor kustom, klik Simpan ke dasbor dan selesaikan dialog. Anda tidak dapat menyimpan perubahan ke dasbor yang Anda lihat saat membuka panel geser.

    Flyout tidak mencantumkan filter yang ditampilkan oleh tombol Tampilkan kueri. Filter tersebut diterapkan di tingkat dasbor dan tidak dapat dihapus.

  • Untuk membuka halaman Logs Explorer di tab browser baru, klik Lihat di Logs Explorer.

    Kueri telah dikonfigurasi sebelumnya untuk menampilkan entri log yang cocok dengan label aplikasi tertentu dan berada dalam rentang waktu yang ditentukan oleh dasbor. Saat Anda menutup tab browser, perubahan Anda akan dibuang.

Untuk mengetahui informasi selengkapnya tentang cara menjelajahi log, lihat dokumen berikut:

Menjelajahi data metrik

Diagram dan tabel di dasbor Anda menampilkan sinyal keemasan dan data metrik lainnya yang relevan untuk resource yang digunakan oleh aplikasi, layanan, atau beban kerja Anda. Data yang ditampilkan dapat disimpan di project mana pun yang tercantum berdasarkan cakupan metrik project host App Hub atau project pengelolaan Anda .

Melihat konfigurasi diagram

Untuk melihat detail seperti jenis metrik dan opsi agregasi untuk diagram yang menampilkan data metrik, buka toolbar diagram atau tabel, lalu klik Informasi.

Jelajahi data

Untuk mempelajari diagram atau tabel secara lebih mendetail, buka flyout atau buka halaman Metrics Explorer. Kedua opsi ini memungkinkan Anda mencoba berbagai setelan diagram dan menyimpan hasilnya ke dasbor kustom. Namun, menu flyout mempertahankan konteks Anda saat ini:

  • Untuk membuka panel geser, klik Jelajahi data.

    Setelah eksplorasi selesai, klik Batal untuk menutup panel tambahan dan menghapus perubahan Anda. Jika Anda ingin menyimpan perubahan ke dasbor kustom, klik Simpan ke dasbor dan selesaikan dialog. Anda tidak dapat menyimpan perubahan ke dasbor yang Anda lihat saat membuka panel geser.

  • Untuk melihat diagram atau tabel di Metrics Explorer, buka toolbar, klik Lainnya, lalu pilih Lihat di Metrics Explorer.

    Sekarang Anda memiliki diagram sementara yang dapat diubah dan dieksplorasi. Misalnya, Anda dapat mengubah opsi agregasi atau mengubah gaya tampilan. Untuk menyimpan diagram ke dasbor kustom, klik Simpan ke dasbor dan selesaikan

Mengorelasikan data metrik dan log

Saat melihat diagram, Anda mungkin ingin menjelajahi data log yang ditulis terhadap resource yang sama dengan data metrik dalam diagram. Misalnya, jika Anda melihat lonjakan atau penurunan dalam diagram, Anda mungkin ingin menjelajahi entri log agar Anda bisa mendapatkan informasi tambahan tentang sistem.

Salah satu cara untuk mengorelasikan data metrik dan log, adalah dengan menggunakan opsi diagram untuk membuka panel pop-up yang menampilkan diagram dan entri log yang dipilih. Anda kemudian dapat menggunakan toolbar dan menu di flyout untuk mempelajari metrik dan data log. Misalnya, Anda dapat menambahkan filter ke kueri metrik, mengubah kueri logging, atau meluaskan dan menjelajahi entri log.

Screenshot berikut menggambarkan flyout:

Contoh korelasi metrik dan log.

Flyout tidak menampilkan semua entri log yang cocok dengan pemilih rentang waktu dasbor. Sebagai gantinya, sistem akan membuat kueri logging yang didasarkan pada kueri metrik. Kueri logging mencakup variabel yang berlaku, tetapi tidak mencakup filter tingkat dasbor.

Melihat data metrik dan log

Anda dapat mengorelasikan data metrik dan log saat diagram menampilkan jenis metrik apa pun, kecuali metrik berbasis log atau metrik Prometheus. Jika diagram menampilkan metrik berbasis log, metrik Prometheus, atau jika tidak menampilkan data metrik, Anda tidak dapat mengorelasikan data metrik dan log.

Untuk membuka panel tambahan yang menampilkan data metrik dan log, lakukan salah satu hal berikut:

  • Untuk memfilter data log hanya menurut jenis resource dan variabel yang berlaku, di toolbar diagram, klik Opsi diagram lainnya, lalu pilih Periksa log terkait.

  • Untuk menampilkan entri log yang berkorelasi dengan deret waktu tertentu, di diagram, gunakan kursor untuk memilih titik pada deret waktu, lalu buka tooltip dan pilih Periksa log terkait.

    Dalam mode ini, flyout mengubah pemilih rentang waktu menjadi lima menit sebelum dan setelah stempel waktu titik yang dipilih.

Jika diagram Anda tidak menampilkan opsi Periksa log terkait, berarti diagram tersebut tidak mendukung korelasi metrik dan log.

Simpan perubahan Anda

Anda dapat menyimpan diagram atau panel log yang ditampilkan di panel tambahan, termasuk perubahan apa pun yang Anda buat, ke dasbor kustom. Jika Anda menyimpan diagram ke dasbor yang sama tempat Anda membuka panel tambahan, diagram baru akan dibuat di dasbor.

Untuk menyimpan diagram atau panel log ke dasbor kustom, buka menu Tindakan widget, pilih Simpan ke dasbor, lalu selesaikan dialog. Anda dapat memilih dasbor kustom yang ada atau membuat dasbor, lalu menyimpan widget.

Menutup menu pop-up

Untuk menutup menu yang muncul, di toolbar, klik Batal.

Menjelajahi insiden

Bagian Insiden di dasbor mencantumkan insiden terbaru untuk kebijakan pemberitahuan yang terkait dengan aplikasi Anda. Jika Anda melihat dasbor untuk layanan atau beban kerja, bagian ini akan menampilkan insiden untuk layanan atau beban kerja tersebut.

Untuk mendapatkan informasi selengkapnya tentang insiden dan kebijakan pemberitahuan Anda, lakukan hal berikut:

  • Untuk menemukan detail tentang kebijakan pemberitahuan yang menyebabkan insiden, klik nama kebijakan. Dasbor yang terbuka menampilkan informasi mendetail tentang kebijakan pemberitahuan, termasuk diagram yang menampilkan data yang dipantau dan label.

  • Untuk melihat semua kebijakan pemberitahuan yang terkait dengan aplikasi, buka toolbar dan klik Jelajahi data. Flyout yang mencantumkan semua kebijakan akan terbuka. Untuk kembali ke dasbor, klik Batal.

Jika Anda tidak melihat entri apa pun di bagian Insiden, berarti salah satu hal berikut berlaku:

  • Tidak ada insiden terbuka.

    Untuk melihat insiden tertutup dan insiden yang dibuka di luar setelan rentang waktu dasbor, di toolbar bagian Incidents, nonaktifkan Grouped by policy, lalu aktifkan Show closed incidents.

    Jika tabel tetap kosong, berarti Anda tidak memiliki kebijakan pemberitahuan yang terkait atau tidak ada kebijakan terkait yang melaporkan insiden.

  • Tidak ada kebijakan pemberitahuan yang disimpan di project host App Hub atau project pengelolaan yang terkait dengan layanan atau beban kerja. Untuk membuat asosiasi ini, tambahkan label ke kebijakan pemberitahuan. Untuk mengetahui informasi selengkapnya, lihat Mengaitkan kebijakan pemberitahuan dengan layanan atau workload.

Menjelajahi data rekaman aktivitas

Bagian Traces pada dasbor mencantumkan informasi tentang rentang yang dihasilkan oleh layanan dan beban kerja terdaftar Anda saat rentang tersebut berisi atribut resource khusus aplikasi. Atribut resource yang diperlukan tersedia saat Anda menginstrumentasi aplikasi. Hanya rentang yang memenuhi filter tingkat dasbor yang ditampilkan.

Untuk data rekaman aktivitas, dasbor tingkat aplikasi mengelompokkan rentang menurut nama dan menurut nama layanan atau beban kerja, lalu menampilkan informasi berikut dalam format tabel:

  • Nama rentang.
  • Nama layanan atau workload.
  • Jumlah rentang dalam pengelompokan.
  • Persentil latensi ke-50, ke-90, dan ke-95 dari rentang dalam pengelompokan.
  • Tingkat error.

Untuk mendapatkan informasi selengkapnya tentang pengelompokan, pilih pengelompokan tersebut. Flyout interaktif akan terbuka:

Contoh flyout rekaman aktivitas.

Flyout interaktif menampilkan hal berikut:

  • Rentang individu dalam grup. Entri pertama akan dipilih secara otomatis.
  • Informasi tentang rekaman aktivitas induk untuk rentang yang dipilih. Informasi ini mencakup:

    • Informasi statistik, seperti durasi total.
    • Hierarki panggilan.
    • Layanan atau workload yang terkait dengan setiap panggilan. Layanan yang terdaftar di App Hub ditampilkan dengan ikon layanan, . Demikian pula, workload ditampilkan dengan ikon workload, .
    • Latensi setiap panggilan.
    • Status keberhasilan setiap operasi, yang ditampilkan dalam warna biru atau merah.

    Widget tabuler memungkinkan Anda menjelajahi atribut yang dilampirkan ke rentang, atau menjelajahi data lain, seperti entri log terkait. Widget ini menampilkan data untuk rentang yang dipilih.

Untuk melihat rentang aplikasi Anda di halaman Trace Explorer, toolbar bagian Traces, klik View in Trace Explorer.

  • Filter khusus aplikasi diterapkan secara otomatis.
  • Anda dapat menambahkan, menghapus, atau mengubah filter apa pun. Namun, perubahan yang Anda buat akan dihapus saat Anda menutup halaman Trace Explorer.

Untuk mempelajari lebih lanjut cara menjelajahi data rekaman aktivitas, lihat Menemukan dan menjelajahi rekaman aktivitas.

Menjelajahi telemetri dan insiden layanan atau workload

Application Monitoring membuat dasbor untuk setiap layanan dan workload. Dasbor ini menampilkan informasi log, metrik, dan insiden, serta dapat membantu Anda memahami kondisi layanan atau workload tertentu. Anda dapat menjelajahi data di dasbor ini dengan cara yang sama seperti menjelajahi data yang ditampilkan di tab Dasbor aplikasi.

Screenshot berikut menggambarkan dasbor untuk workload:

Dasbor mendetail untuk beban kerja.

Untuk membuka dasbor Pemantauan Aplikasi untuk layanan atau workload, lakukan hal berikut:

  1. Di konsol Google Cloud , buka halaman Pemantauan aplikasi:

    Buka Pemantauan aplikasi

    Jika Anda menggunakan kotak penelusuran untuk menemukan halaman ini, pilih hasil yang subjudulnya adalah Monitoring.

  2. Di toolbar konsol Google Cloud , pilih project host App Hub atau project pengelolaan Anda .
  3. Di halaman Pemantauan aplikasi, pilih nama aplikasi, lalu pilih layanan atau workload.

    Dasbor menampilkan informasi log, metrik, dan insiden untuk layanan atau beban kerja yang Anda pilih. Untuk workload, dasbor dikonfigurasi untuk menempatkan anotasi peristiwa di diagram Anda. Anotasi dapat membantu Anda mengorelasikan data dari berbagai sumber saat Anda memecahkan masalah. Untuk melihat anotasi mana yang diaktifkan, di toolbar, klik Anotasi.

    Kartu ringkasan menampilkan informasi umum dan jenis infrastruktur. Jika jenis infrastruktur tidak dapat diidentifikasi, kolom ini akan menampilkan teks umum seperti Layanan App Hub. Untuk mengetahui informasi selengkapnya, lihat Infrastruktur yang didukung oleh Pemantauan Aplikasi.

    Untuk mengetahui informasi tentang cara menjelajahi data di dasbor layanan atau workload, lihat bagian berikut dalam dokumen ini:

Membuat dasbor kustom

Google Cloud Observability mendukung pembuatan dasbor kustom, yang memungkinkan Anda memiliki kontrol penuh atas konten dasbor. Dasbor kustom dicantumkan di halaman Dasbor di konsol Google Cloud , dan dapat disalin, diedit, dan dihapus. Tab ini juga dapat menjadi tujuan tempat Anda menyimpan widget dasbor yang telah dikonfigurasi. Misalnya, jika Anda menjelajahi diagram di dasbor aplikasi, Anda dapat menyimpan diagram tersebut ke dasbor kustom dengan membuka toolbar dan memilih Simpan ke dasbor.

Jika Anda berencana membuat dasbor kustom untuk aplikasi, layanan, atau beban kerja, informasi berikut mungkin berguna:

  • Dokumen Ringkasan dasbor memberikan ringkasan jenis widget dan menyertakan link ke panduan berbasis tugas.

  • Pertimbangkan untuk menambahkan filter tingkat dasbor ke dasbor kustom. Menggunakan filter ini mungkin lebih efisien dan lebih fleksibel daripada menambahkan filter ke setiap widget. Filter didasarkan pada label. Untuk mengetahui daftar label, lihat bagian Label khusus aplikasi dalam dokumen ini.

  • Pertimbangkan apakah template yang ada mungkin memiliki sebagian besar konten yang Anda inginkan. Untuk mengetahui informasi selengkapnya, termasuk link ke repositori GitHub yang menyimpan template, lihat Menginstal template dasbor.

Mengaitkan kebijakan pemberitahuan dengan aplikasi App Hub

Anda mengaitkan kebijakan pemberitahuan dengan layanan atau beban kerja dengan menambahkan label khusus aplikasi ke kebijakan pemberitahuan. Saat Anda menambahkan label ini, label tersebut akan dicantumkan dalam kebijakan pemberitahuan dan juga disertakan dalam insiden apa pun. Untuk mempelajari label lebih lanjut, lihat artikel Memberi anotasi pada insiden dengan label.

Untuk mengaitkan kebijakan pemberitahuan dengan workload atau layanan menggunakan konsol Google Cloud , lakukan hal berikut:

  1. Di konsol Google Cloud , buka halaman  Pemberitahuan:

    Buka Pemberitahuan

    Jika Anda menggunakan kotak penelusuran untuk menemukan halaman ini, pilih hasil yang subjudulnya adalah Monitoring.

  2. Di toolbar konsolGoogle Cloud , pilih project host atau project pengelolaan App Hub Anda .
  3. Temukan kebijakan pemberitahuan, klik Lihat lainnya, pilih Edit, lalu buka bagian Pemberitahuan dan nama.
  4. Di bagian Label aplikasi, pilih aplikasi Anda, lalu pilih layanan atau beban kerja Anda:

    Halaman kebijakan pemberitahuan yang menampilkan cara mengaitkan kebijakan pemberitahuan dengan label App Hub.

  5. Klik Save policy.

Setelah Anda menyelesaikan langkah-langkah ini, label dengan kunci berikut akan dilampirkan ke kebijakan pemberitahuan Anda. Label ini mengidentifikasi aplikasi dan layanan atau beban kerja Anda:

  • apphub_application_location
  • apphub_application_id
  • apphub_service_id atau apphub_workload_id

Anda juga dapat menambahkan label pengguna ke kebijakan pemberitahuan menggunakan Google Cloud CLI, Terraform, atau Cloud Monitoring API. Namun, Anda harus menggunakan kunci label yang ditampilkan dalam contoh sebelumnya. Untuk informasi selengkapnya, lihat referensi berikut:

Memecahkan masalah

Untuk mengetahui informasi yang dapat membantu Anda memahami data yang sedang Anda lihat, atau alasan dasbor tidak menampilkan data, lihat Memecahkan masalah Pemantauan Aplikasi.

Langkah berikutnya