Investigate applications, services, and workloads

This document describes how to view the dashboards that Application Monitoring creates for your App Hub applications, services, and workloads. These dashboards can help you understand how your application's resources are performing and to diagnose issues.

The Application Monitoring dashboards display the following:

  • Details about your registered applications, including their location, criticality, and registered services () and workloads ().
  • Details about your discovered and registered services and workloads, including their functional type, which lets you identify agents () and MCP servers ().

  • Telemetry data for your applications, services, and workloads:

  • Open incidents for your applications, services, and workloads. For applications and for registered services and workloads, these incidents are from alerting policies associated with an App Hub application. For discovered services and workloads, Google Cloud Observability uses the Cloud Asset Inventory name to identify relevant alerting policies.

  • A topology map that provides a dynamic view of the relationships between services and workloads. This map also displays alerts and traffic.

App Hub supports two configurations: app-enabled folder and App Hub host projects. This section applies only when you use an app-enabled folder.

When you use an app-enabled folder, the Google Cloud console automatically resets the resource picker from an app-enabled folder to the folder's management project when you navigate to a Google Cloud Observability page. If you navigate to another page in the Google Cloud console, then the resource picker is reset to the app-enabled folder.

Cloud Logging supports folders as a resource. For example, folders store system-created log sinks and log buckets named _Default and _Required. To access the folder resource, use the resource picker and manually select the app-enabled folder.

Before you begin

Before you can use Application Monitoring, make sure that you configure your App Hub host project or management project. This is the project that you use to view your application's telemetry data:

  • To get the permissions that you need to view log and metric data, and to create alerting policies and customize dashboards, ask your administrator to grant you the following IAM roles:

    • Logs Viewer (roles/logging.viewer) on your App Hub host project or management project and any other projects listed in its default log scope. This role grants access to most log entries in the _Default log bucket. For more information, see Logging roles.
    • Logs View Accessor (roles/logging.viewAccessor) on the log views listed in the default log scope of your App Hub host project or management project. To learn more about granting access to a log view, see Control access to a log view.
    • Monitoring Editor (roles/monitoring.editor) on your App Hub host project or management project. For principals who don't need to create or modify alerting policies or dashboards, consider granting the Monitoring Viewer role (roles/monitoring.viewer).
    • Cloud Trace User (roles/cloudtrace.user) on your App Hub host project or management project, and the projects in the default trace scope.
    • App Hub viewer (roles/apphub.viewer) on your App Hub host project or management project. For more information, see App Hub roles and permissions.

    For more information about granting roles, see Manage access to projects, folders, and organizations.

    You might also be able to get the required permissions through custom roles or other predefined roles.

  • Make sure that you've configured the observability scope of your App Hub host project or management project. For more information, see Set up Application Monitoring.

    The observability scope controls which data is available to your App Hub host project or management project. The default settings for these scopes might not let you view all log or metric data.

  • Update the alerting policies that monitor your application data to include application-specific labels. For more information, see Associate an alerting policy with a service or workload.

List applications

To list the applications you have registered with App Hub, along with information like the number of incidents and the application's location, criticality, and environment, do the following:

  1. In the Google Cloud console, go to the Application monitoring page:

    Go to Application monitoring

    If you use the search bar to find this page, then select the result whose subheading is Monitoring.

  2. In the toolbar of the Google Cloud console, select your App Hub host project or management project.
  3. Select the Applications tab.

    The following screenshot illustrates the summary dashboard:

    Dashboard that lists the registered applications.

From the Applications tab, you have several options:

  • To open an application in App Hub, click More, and select Manage in AppHub.

  • To investigate an application, select the application's name. From the dashboard that opens, you can explore the application's log, trace, and metric data and its topology. You can also open dashboards that are specific to each service or workload that is part of the application.

    To learn more, see the Investigate an application section of this document.

List registered and discovered services and workloads

App Hub lets you register infrastructure resources as services or workloads. It can also discover infrastructure resources that are candidates for registration. Services and workloads can have one of the following registration statuses:

  • Registered: Services and workloads registered to an application and managed by App Hub.

  • Discovered: Services and workloads that you can register to an application because they are part of the application management boundary and that aren't registered to any other application or can be registered to multiple applications. The discovered status also includes services and workloads that you delete or unregister from an application but that you can register again.

  • Detached: Services or workloads that have been registered to an application, but that App Hub can't manage or monitor because their underlying Google Cloud resources are no longer part of the application management boundary that you have defined.

To list your registered and discovered services and workloads, do the following:

  1. In the Google Cloud console, go to the Application monitoring page:

    Go to Application monitoring

    If you use the search bar to find this page, then select the result whose subheading is Monitoring.

  2. In the toolbar of the Google Cloud console, select your App Hub host project or management project.
  3. Select the Services and Workloads tab.

    Dashboard that lists registered and discovered services and workloads.

    The Services and Workloads page displays all registered services and workloads. For each supported App Hub region, this page lists at most 100 discovered services and 100 discovered workloads:

From the Services and Workloads tab, you can do all of the following:

  • Modify the data the table displays by using the Columns button. For example, you might display the Functional Type column.
  • Apply filters to modify the list of services and workloads. For example, you can filter by functional type to find services and workload that are for agents or MCP servers. Similarly, filter can help you find a specific service or workload.
  • Register a discovered service or workload.
  • For registered services and workloads, you can open the associated application in App Hub.
  • Open a dashboard that shows telemetry data for a service or workload. To learn more, see the Investigate a service or application section of this document.

View topology for your application management boundary

Google Cloud Observability builds a dynamic topology map of your registered and discovered services and workloads by using trace data. To determine what trace data to analyze, Google Cloud Observability queries the resources listed in the default trace scope for trace data, and then retains only the data that is for projects within your application management boundary.

To display a dynamic topology map of your applications and your discovered services and workloads, do the following:

  1. Complete the steps in View application topology: Before you begin.

  2. In the Google Cloud console, go to the Application monitoring page:

    Go to Application monitoring

    If you use the search bar to find this page, then select the result whose subheading is Monitoring.

  3. In the toolbar of the Google Cloud console, select your App Hub host project or management project.

  4. Select the Topology tab.

    Topology map of applications, workloads, and services within your application management boundary.

    The Topology page displays a blue circle for each registered application:

    • For two applications, the blue circle displays a Collapse button. For these applications, the services and workloads are shown.

    • For one application, a single node is shown and the blue circle displays the Expand button. The value in the button is the number of registered services and workloads.

    For registered and discovered services and workloads, the topology map displays a node with an icon, which denotes the type of resource. It also displays edges that represent traffic between two nodes.

    The topology map displays at most 1000 nodes. For each supported App Hub region, the map can display at most 100 discovered services and 100 discovered workloads.

From the interactive topology map, you can do the following:

  • Change the visualization by zooming in or out, repositioning nodes, or collapsing an application circle to a point.

  • Get information about attributes and incidents by selecting an application or a node.

  • Get information about traffic between nodes by selecting the edge. A flyout displays the node names and key metrics, such as the error rate and the 95th latency percentile.

To learn more about this tab, see View application topology.

Investigate an application

To investigate the health of an application, do the following:

  1. In the Google Cloud console, go to the Application monitoring page:

    Go to Application monitoring

    If you use the search bar to find this page, then select the result whose subheading is Monitoring.

  2. In the toolbar of the Google Cloud console, select your App Hub host project or management project.
  3. Select the Overview tab and in the list of applications, select the application.

    A dashboard for the application opens with the Overview selected. This tab displays summary information. The following sections describes the information that you can find on the Overview, Dashboard, and Topology tabs.

View summary information

To view general information about the application along with a list of services and workloads, select the Overview tab:

An overview that lists the services and workloads in an application.

As shown, this tab provides general information about the application along with a list of services and workloads that are registered to the application. For each service or workload, this tab also shows the following:

  • The number of open incidents. To view the details of these, incidents, select the number.
  • The App Hub type.
  • In the example, the columns of the table were modified to also display the App Hub functional type. The functional type helps you identify agentic workloads and services:

    • Agent ()
    • MCP server ()
  • Values for golden signals:

    • Traffic: Incoming request rates on the service or workload over the selected time period. For some configurations, this chart contains tabs. The Request tab displays the networking L7 metric and the Bytes tab displays the networking L4 metric.
    • Server error rate: Ratio of incoming requests whose response code is equivalent to an 5xx HTTP response code to all incoming requests over the selected time period.
    • P95 latency: 95th percentile of latency for a request served over the selected time period, in milliseconds.
    • Saturation: Measures how full your service or workload is. For example, for managed instance groups (MIGs), Cloud Run, and Google Kubernetes Engine deployments, this field shows the CPU utilization.

Options on the Overview tab let you do the following:

  • Open the application, a service, or a workload in App Hub.
  • Open the dashboard for a service or workload.
  • Reset the time range. When you open the dashboard, the time range is set to the most recent hour.

View aggregated telemetry

To view log, metric, trace, and incidents information for your application, select the Dashboards tab.

Dashboard that lists the golden signals and logs for an application.

Charts on this tab automatically aggregate metric data for the services and workloads in your application. These charts also display event annotations, which can help you correlate data from different sources when you are troubleshooting an issue. To view which annotations are enabled, in the toolbar, click Annotations.

The Dashboards tab contains filters, which you can use to restrict what data the tab displays. For more information about how to explore the data shown on this tab, see the Use dashboard options to explore telemetry section of this document.

View AI resources

Application Monitoring uses trace data to derive metrics, such as the token usage and error rates, for the AI resources that your application uses. These metrics can help you understand the health, behavior, and costs of your application.

To view information about the AI resources associated with your application, do the following:

  1. Select the Dashboards tab.
  2. In the dashboard's Table of contents, select AI resources.

    If you don't see an AI resources entry, then there aren't any AI resources associated with your application.

The AI resources section of the dashboard lets you view and explore the following information:

  • Total queries per second and token count.
  • Average error rate, latency, and tool-call error rate.
  • Token usage.
  • Error rates and latency for agents.

Dashboard that displays AI resource information.

To learn how to explore this dashboard, see View AI resources.

View topology

To see a dynamic view of your application's services and dashboards, incidents, and traffic, select the Topology tab.

To learn about the Topology tab, see View topology.

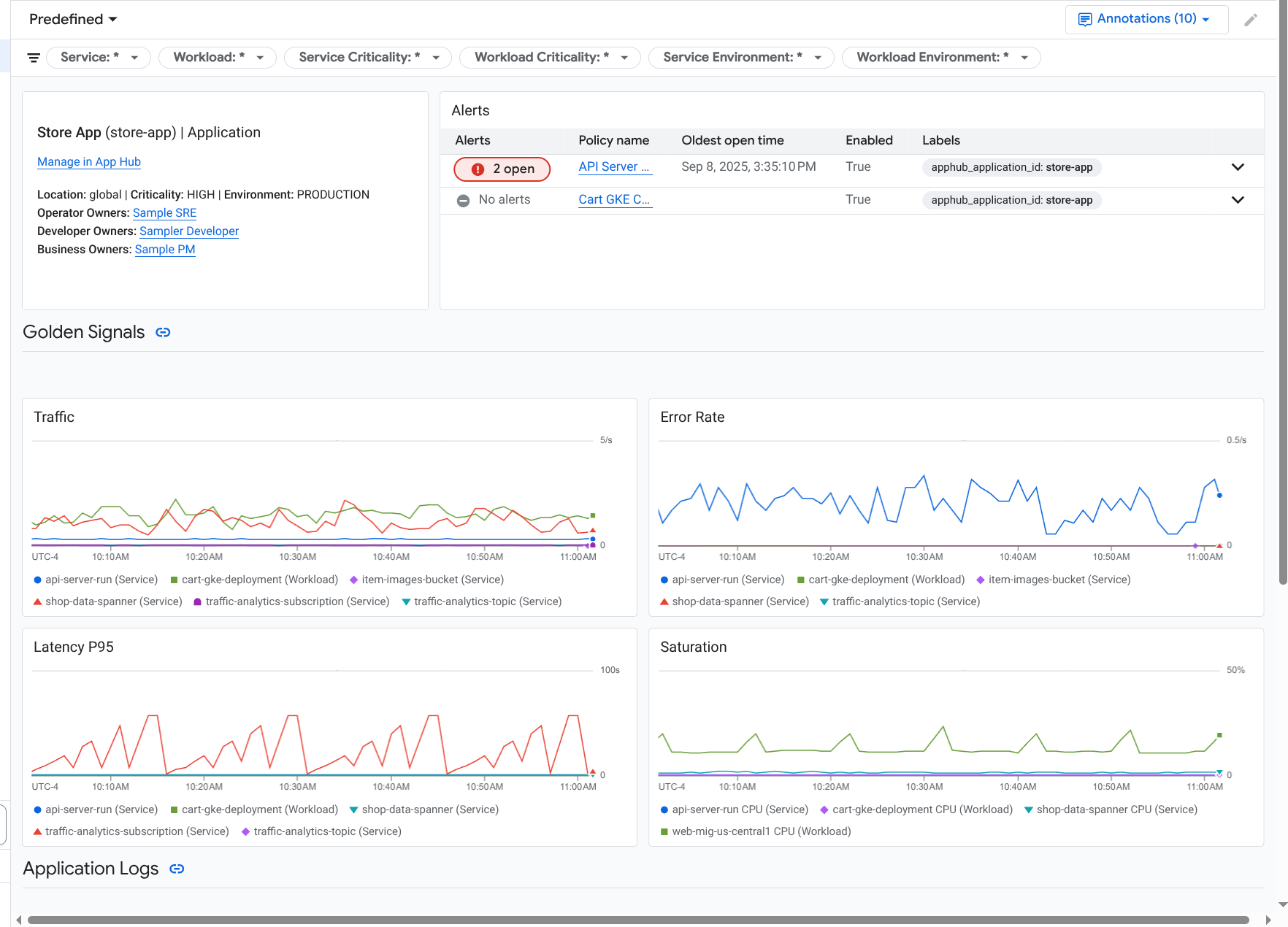
Investigate a service or workload

Application Monitoring creates a dashboard for each service and workload. These dashboards display telemetry data and incident information, and they can help you understand the health of a specific service or workload. You can explore the data on these dashboards similarly to exploring the data shown on an application's Dashboard tab.

The following screenshot illustrates the dashboard for a workload:

Detailed dashboard for a workload.

The registration status of a service or workload affects what data Application Monitoring displays on the dashboard for the service or workload:

To open the Application Monitoring dashboard for a service or workload, do the following:

  1. In the Google Cloud console, go to the Application monitoring page:

    Go to Application monitoring

    If you use the search bar to find this page, then select the result whose subheading is Monitoring.

  2. In the toolbar of the Google Cloud console, select your App Hub host project or management project.
  3. Select the Services and Workloads tab and then select the service or workload.

    A dashboard opens for the service or workload you selected.

View summary information

To view general information about your service or workload, in the dashboard's Table of contents, select the Overview option.

This section displays the following:

  • Information about the application such as the infrastructure type and criticality. When the infrastructure type can't be identified, this field displays App Hub Service. For more information, see Application Monitoring supported infrastructure.

  • A table of incidents.

  • Golden signals.

If a service or workload isn't registered, then this section also displays a banner like the following:

This service is not registered. Register it to gain a unified view of your application's performance and stability.

No action is required. However, we recommend that you register your services and workloads.

View telemetry

To view telemetry data, use the dashboard's Table of contents to navigate to the relevant content:

  • To view golden signals and other metric information, select Infrastructure.
  • To explore trace data, select Traces.
  • To explore log data, select Logs.

Telemetry charts display event annotations that can help you correlate data from different sources when you are troubleshooting an issue. To view which annotations are enabled, in the toolbar, click Annotations.

For information about how to explore the data in these charts, see the Use dashboard options to explore telemetry section of this document.

View AI resources

To view information about AI resources, use the dashboard's Table of contents:

  • Agent: Available for agents. This section displays information about sessions, agent invocations, and token usage.

  • Tools: Available for agents. This section displays information about tool calls, including error rate, call count, and P95 latency.

  • Models: Available for some agents. This section displays information about the number of model calls made by the agent, error rate, and token usage.

To learn how to explore the data in these sections, see View AI resources.

Use dashboard options to explore telemetry

The Application Monitoring dashboards display log, metric, trace, and incident information. This section describes how you can use options on a dashboard or on a widget, like a chart, to get more information about the data that is shown. You can also use these options to modify what data is shown.

Filter a dashboard

You can add filters to a dashboard that apply to all widgets on the dashboard.

For example, the toolbar of the Dashboard tab for an application contains a filter like apphub_service_id: *. To view data for specific services, click Menu, and select those services from the list.

Explore log data

If you are viewing the Dashboard tab of an application dashboard, then your log data is shown in the Application Logs section. Otherwise, your data is shown in the Logs section.

The Application Logs and Logs sections of a dashboard display log entries that match a filter and are stored by the resources listed in the default log scope of your App Hub host project or management project. For applications, the filter is similar to the following:

-- Application logs
(apphub_application_location=global)
(apphub_application_id=my-app)

For services and workloads, the filter contains additional clauses. To view the filter applied to your log data, click Show query.

If you want to write queries, then either open a flyout or open the Logs Explorer page. Both options let you write and run queries, and to change scope. However, the flyout retains your current context and lets you save your exploration results to a custom dashboard:

  • To open a flyout, click Explore data.

    When your exploration is complete, click Cancel to close the flyout and discard your changes. If you want to save your changes to a custom dashboard, then click Save to dashboard and complete the dialog. You can't save your changes to the dashboard you were viewing when you opened the flyout.

    The flyout doesn't list the filters shown by the Show query button. Those filters are applied at the dashboard level and can't be removed.

  • To open the Logs Explorer page in a new browser tab, click View in Logs Explorer.

    The query is preconfigured to show log entries that match specific application labels and that are in the time range specified by the dashboard. When you close the browser tab, your changes are discarded.

For more information about how to explore your logs, see the following documents:

Explore metric data

The charts and tables on your dashboard display golden signals and other metric data that is relevant for the resources used by your application, service, or workload. The displayed data can be stored in any project listed by the metrics scope of the your App Hub host project or management project.

View chart configuration

To view details like the metric type and the aggregation options for a chart that displays metric data, go to the toolbar of a chart or table, and then click Information.

Explore data

To explore a chart or table in more detail, either open a flyout or open the Metrics Explorer page. Both options let you try different chart settings and save the results to a custom dashboard. However, the flyout retains your current context:

  • To open a flyout, click Explore data.

    When your exploration is complete, click Cancel to close the flyout and discard your changes. If you want to save your changes to a custom dashboard, then click Save to dashboard and complete the dialog. You can't save your changes to the dashboard you were viewing when you opened the flyout.

  • To view the chart or table in the Metrics Explorer, go to the toolbar, click More, and then select View in Metrics Explorer.

    You now have a temporary chart that you can modify and explore. For example, you might change the aggregation options or change the display style. To save your chart to a custom dashboard, click Save to dashboard and complete the dialog.

Correlate metric and log data

When you view a chart, you might want to explore log data that was written against the same resource as the charted metric data. For example, if you see a spike or a dip in a chart, then you might want to explore log entries so that you can get additional information about the system.

One way you can correlate your metric and log data, is to use chart options to open a flyout that displays both the chart and selected log entries. You can then use the toolbars and menus in the flyout to explore your metric and log data. For example, you might add filters to the metric query, modify the logging query, or expand and explore log entries.

The following screenshot illustrates the flyout:

Example of metric and log correlation.

The flyout doesn't display all log entries that match the dashboard's time-range selector. Instead, the system creates a logging query that is based on the metric query. The logging query includes any applicable variables, but it doesn't include dashboard-level filters.

View metric and log data

You can correlate metric and log data when a chart displays any metric type except a log-based metric or a Prometheus metric. When a chart displays a log-based metric, a Prometheus metric, or when it doesn't display metric data, you can't correlate metric and log data.

To open the flyout that displays both metric and log data, do one of the following:

  • To filter log data only by the resource type and applicable variables, in the chart's toolbar, click More chart options, and then select Inspect related logs.

  • To show log entries that correlate with a specific time series, in the chart, use your pointer to select a point on the time series, and then go to the tooltip and select Inspect related logs.

    In this mode, the flyout modifies the time-range selector to be five minutes before and after the timestamp of the selected point.

If your chart doesn't display an Inspect related logs option, then it doesn't support metric and log correlation.

Save your changes

You can save the chart or logs panel shown in the flyout, including any changes that you make, to a custom dashboard. If you save the chart to the same dashboard from which you opened the flyout, then a new chart is created on the dashboard.

To save the chart or logs panel to a custom dashboard, open the widget's Actions menu, select Save to dashboard, and then complete the dialog. You can select an existing custom dashboard or you can create a dashboard and then save the widget.

Close the flyout

To close the flyout, in the toolbar, click Cancel.

Explore incidents

The Incidents section of a dashboard lists open incidents for alerting policies that are associated with your application. If you are viewing a dashboard for a service or workload, then this section displays incidents for that service or workload.

To get more information about your incidents and alerting policies, do the following:

  • To find details about the alerting policy that caused the incident, click the policy name. The dashboard that opens displays detailed information about the alerting policy, including a chart that displays the monitored data and the labels.

  • To view all alerting policies associated with the application, go to the toolbar and click Explore data. A flyout opens that lists all policies. To return to the dashboard, click Cancel.

If you don't see any entries in the Incidents section, then one of the following is true:

  • There aren't any open incidents.

    To view closed incident and those that opened outside the dashboard's time range setting, in the toolbar of the Incidents section, disable Grouped by policy, and then enable Show closed incidents.

    If the table remains empty, then either you don't have any associated alerting policies or none of the associated policies have reported an incident.

  • None of the alerting policies stored in your App Hub host project or management project are associated with a service or workload. To make this association, add labels to the alerting policy. For more information, see Associate an alerting policy with a service or workload.

Explore trace data

The Traces section of a dashboard lists information about spans generated by your registered services and workloads when those spans contain application-specific resource attributes. The required resource attributes are available when you instrument your application. Only spans that satisfy the dashboard-level filters are shown.

For trace data, the application-level dashboard groups spans by their name and by the service or workload name, and then displays the following information in a tabular format:

  • Span name.
  • Service or workload name.
  • The number of spans in the grouping.
  • The 50th, 90th, and 95th latency percentiles of the spans in the grouping.
  • The error rate.

To get more information about a grouping, select it. An interactive flyout opens:

Example of the trace flyout.

The interactive flyout displays the following:

  • Individual spans in the group. The first entry is automatically selected.
  • Information about the parent trace for the selected span. This information includes the following:

    • Statistical information, like the total duration.
    • The call hierarchy.
    • The service or workload associated with each call. App Hub-registered services are shown with the service icon, . Similarly, workloads are shown with the workload icon, .
    • Latency of each call.
    • Success status of each, which is represented by blue or red.

    The tabular widget lets you explore attributes attached to a span, or to explore other data, like related log entries. This widget displays data for the selected span.

To view your application spans on the Trace Explorer page, toolbar of the Traces section, click View in Trace Explorer.

  • Application-specific filters are automatically applied.
  • You can add, remove, or modify any filters. However, changes that you make are discarded when you close the Trace Explorer page.

To learn more about exploring your trace data, see Find and explore traces.

Troubleshoot

For information that might help you understand what data you are viewing, or why a dashboard doesn't display data, see Troubleshoot Application Monitoring.

What's next