En este documento, se describe cómo ver los paneles que crea la Supervisión de la aplicación para tus aplicaciones, servicios y cargas de trabajo de App Hub. Estos paneles pueden ayudarte a comprender el rendimiento de los recursos de tu aplicación y a diagnosticar problemas.
En los paneles de Application Monitoring, se muestran los siguientes datos:
- Datos de registros y métricas que genera la infraestructura compatible
- Son los intervalos de Trace que generan las aplicaciones instrumentadas.
- Indicadores clave de rendimiento definidos por OpenTelemetry para el tráfico, la latencia y la tasa de errores cuando una carga de trabajo se ejecuta en Google Kubernetes Engine. Para obtener más información, consulta Instrumentación para la supervisión de aplicaciones.
- Incidentes abiertos para políticas de alertas asociadas con una aplicación del App Hub
- Es la información sobre la aplicación, incluida la ubicación, la criticidad y la criticidad.
- Un mapa de topología que proporciona una vista dinámica de las relaciones entre los servicios y las cargas de trabajo En este mapa, también se muestran alertas y tráfico.
- Para los paneles de servicios y cargas de trabajo, información sobre la infraestructura.
Para determinar qué datos mostrar, Application Monitoring usa las etiquetas y los atributos específicos de la aplicación que la infraestructura compatible y las aplicaciones instrumentadas adjuntan a la telemetría que generan.
Etiquetas y atributos específicos de la aplicación
En esta sección, se enumeran las etiquetas y los atributos específicos de App Hub que se pueden adjuntar a tus datos de registro, métricas y seguimiento. Estas etiquetas permiten que Google Cloud Observability construya la jerarquía de paneles, filtre la telemetría mostrada y genere el mapa de topología.
En esta sección, interpreta a.b.{x,y} como a.b.x y a.b.y.
Etiquetas de registro
Las entradas de registro de la infraestructura de Google Cloud contienen un campoapphubque enumera las etiquetas de la aplicación y de un servicio o una carga de trabajo. A continuación, se ilustra el formato de estos datos:
apphub: {
application: {
container: "projects/my-project"
id: "my-app"
location: "my-app-location"
}
workload: {
criticalityType: "MEDIUM"
environmentType: "STAGING"
id: "my-workload-id"
}
}
Etiquetas de métricas
Los datos de métricas de la infraestructura de Google Cloud incluyen las siguientes etiquetas de metadatos:
metadata.system_labels.apphub_application_{container,id,location}metadata.system_labels.apphub_{workload,service}_{criticality_type,environment_type,id}
Los datos de métricas de la instrumentación que agregaste a tus aplicaciones pueden incluir las siguientes etiquetas de métricas:
metric.labels.apphub_application_{container,id,location}metric.labels.apphub_workload_{criticality_type,environment_type,id}
Atributos de recursos de Trace
Los intervalos de Trace generados por la instrumentación que agregaste a tus aplicaciones pueden incluir los siguientes atributos de recursos:
gcp.apphub.application.{container,id,location}gcp.apphub.{workload,service}.{criticality_type,environment_type,id}
Etiquetas de políticas de alertas
Las etiquetas de servicio y carga de trabajo no se adjuntan automáticamente a las políticas de alertas. Sin embargo, puedes asociar una política de alertas a una carga de trabajo o un servicio específicos si adjuntas todas las siguientes etiquetas con las siguientes claves a la política de alertas:
apphub_application_locationapphub_application_idapphub_service_idoapphub_workload_id
Cuando una política de alertas incluye las claves anteriores, los incidentes de la política se muestran en los paneles de Application Monitoring.
Para obtener más información, consulta Cómo asociar una política de alertas a un servicio o una carga de trabajo.
Navegación por la consola deGoogle Cloud cuando se usa una carpeta habilitada para apps
App Hub admite dos configuraciones: carpetas habilitadas para aplicaciones y proyectos host de App Hub. Esta sección solo se aplica cuando usas una carpeta habilitada para apps.
Cuando usas una carpeta habilitada para apps, la consola de Google Cloud restablece automáticamente el selector de recursos de una carpeta habilitada para apps al proyecto de administración de la carpeta cuando navegas a una página de Google Cloud Observability. Si navegas a otra página en la consola de Google Cloud , el selector de recursos se restablece a la carpeta habilitada para la app.
Cloud Logging admite carpetas como recurso. Por ejemplo, las carpetas almacenan receptores y buckets de registros creados por el sistema llamados _Default y _Required.
Para acceder al recurso de la carpeta, usa el selector de recursos y selecciona manualmente la carpeta habilitada para la app.
Antes de comenzar
Antes de usar Application Monitoring, asegúrate de configurar tu proyecto host de App Hub o tu proyecto de administración . Este es el proyecto que usas para ver los datos de telemetría de tu aplicación:
-
Para obtener los permisos que necesitas para ver los datos de registros y métricas, y para crear políticas de alertas y personalizar paneles, pídele a tu administrador que te otorgue los siguientes roles de IAM:
-
Visualizador de registros (
roles/logging.viewer) en tu proyecto host o proyecto de administración de App Hub y en cualquier otro proyecto que aparezca en su ámbito de registros predeterminado Este rol otorga acceso a la mayoría de las entradas de registro en el bucket de registros_Default. Para obtener más información, consulta Roles de Logging. -
Descriptor de acceso de vista de registros (
roles/logging.viewAccessor) en las vistas de registros que se enumeran en el ámbito de registros predeterminado de tu proyecto host o proyecto de administración de App Hub . Para obtener más información sobre cómo otorgar acceso a una vista de registros, consulta Controla el acceso a una vista de registros. -
Editor de Monitoring (
roles/monitoring.editor) en tu proyecto host o proyecto de administración de App Hub . Para las entidades principales que no necesitan crear ni modificar políticas de alertas o paneles, considera otorgar el rol de Visualizador de Monitoring (roles/monitoring.viewer). -
Usuario de Cloud Trace (
roles/cloudtrace.user) en tu proyecto host o proyecto de administración de App Hub , y en los proyectos del alcance de seguimiento predeterminado -
Visualizador de App Hub (
roles/apphub.viewer) en tu proyecto host o proyecto de administración de App Hub . Para obtener más información, consulta Roles y permisos de App Hub.
Para obtener más información sobre cómo otorgar roles, consulta Administra el acceso a proyectos, carpetas y organizaciones.
También puedes obtener los permisos necesarios a través de roles personalizados o cualquier otro rol predefinido.
-
Visualizador de registros (
Asegúrate de haber configurado el alcance de observabilidad de tu proyecto host o proyecto de administración de App Hub . Para obtener más información, consulta Cómo configurar la supervisión de aplicaciones.
El alcance de observabilidad controla qué datos están disponibles para tu proyecto host o proyecto de administración de App Hub . Es posible que la configuración predeterminada de estos permisos no te permita ver todos los datos de registro o de métricas.
Actualiza las políticas de alertas que supervisan los datos de tu aplicación para incluir etiquetas específicas de la aplicación. Para obtener más información, consulta Cómo asociar una política de alertas a un servicio o una carga de trabajo.
Ver el resumen de todas las solicitudes
El panel de Application Monitoring de nivel superior proporciona un resumen conciso del estado de tus aplicaciones registradas. En el caso de cada aplicación, esta página muestra la cantidad de incidentes abiertos y la información sobre la ubicación, la criticidad y el entorno.
Los vínculos del panel de supervisión de aplicaciones de nivel superior te permiten abrir la jerarquía de paneles que Google Cloud Observability crea para cada aplicación. Estos paneles específicos de la aplicación te permiten explorar la telemetría de tu aplicación, tus servicios y tus cargas de trabajo. También te permiten explorar la topología de tu aplicación.
En la siguiente captura de pantalla, se muestra el panel de resumen:
Para abrir el panel de nivel superior, que muestra información resumida de las aplicaciones registradas en App Hub, haz lo siguiente:
-
En la consola de Google Cloud , ve a la página Supervisión de aplicaciones:
Ir a Supervisión de aplicaciones
Si usas la barra de búsqueda para encontrar esta página, selecciona el resultado cuyo subtítulo es Monitoring.
En la barra de herramientas de la consola de Google Cloud , selecciona tu proyecto host o de administración de App Hub .
Opcional: Para abrir una aplicación en App Hub, haz clic en more_vert Más y selecciona Administrar en App Hub.
Para explorar la telemetría o la topología de una aplicación específica, selecciónala.
Se abrirá la vista detallada de la aplicación. Esta página contiene tres pestañas que muestran diferentes tipos de información:
En la pestaña Descripción general, se muestra información resumida sobre tu aplicación de App Hub. Por ejemplo, se enumeran los servicios y las cargas de trabajo de la aplicación, la cantidad de incidentes abiertos y algunos indicadores clave de rendimiento.
En la pestaña Panel, se muestran datos de telemetría, como indicadores clave de rendimiento, datos de registro, datos de seguimiento y los incidentes abiertos. Cada sección de esta pestaña proporciona opciones para explorar los datos con más detalle.
En la pestaña Topology (versión preliminar), se muestra una vista dinámica de los servicios y los paneles, los incidentes y el tráfico de tu aplicación. Para obtener información sobre la pestaña Topology, consulta Cómo ver la topología de la aplicación.
Cómo ver la telemetría o la topología de una aplicación
Para abrir el panel de una aplicación, haz lo siguiente:
-
En la consola de Google Cloud , ve a la página Supervisión de aplicaciones:
Ir a Supervisión de aplicaciones
Si usas la barra de búsqueda para encontrar esta página, selecciona el resultado cuyo subtítulo es Monitoring.
- En la barra de herramientas de la consola de Google Cloud , selecciona tu proyecto host o de administración de App Hub .
En la página Supervisión de aplicaciones, selecciona el nombre de una aplicación.
Se abrirá el panel de la aplicación con la pestaña Descripción general seleccionada. En esta pestaña, se muestra información sobre la aplicación, cada servicio y carga de trabajo, la cantidad de incidentes abiertos y los valores de los indicadores clave de rendimiento:
- Tráfico: Son los porcentajes de solicitudes entrantes en el servicio o la carga de trabajo durante el período seleccionado.
- Tasa de errores del servidor: Es el porcentaje promedio de solicitudes entrantes que generan o se asignan a códigos de respuesta HTTP 5xx durante el período seleccionado.
- Latencia P95: Percentil 95 de la latencia de una solicitud atendida durante el período seleccionado, en milisegundos.
- Saturación: Mide qué tan completo está tu servicio o carga de trabajo. Por ejemplo, para los grupos de instancias administrados (MIG), las implementaciones de Cloud Run y Google Kubernetes Engine, este campo muestra la utilización de la CPU.
Las opciones de la pestaña Descripción general te permiten hacer lo siguiente:
- Abre la aplicación, el servicio o la carga de trabajo en App Hub.
- Abre el panel detallado de un servicio o una carga de trabajo.
- Restablece el intervalo de tiempo. Cuando abres el panel, el intervalo de tiempo se establece en la hora más reciente.
Para ver los datos de telemetría y la información sobre los incidentes abiertos, selecciona la pestaña Panel.
En la pestaña Panel, se muestra información de registros, métricas, registros de seguimiento y incidentes. Esta pestaña también está configurada para superponer anotaciones de eventos en tus gráficos. Las anotaciones pueden ayudarte a correlacionar datos de diferentes fuentes cuando solucionas un problema. Para ver qué anotaciones están habilitadas, haz clic en
Anotaciones en la barra de herramientas.La pestaña también contiene filtros que puedes usar para restringir los datos que se muestran. Para obtener más información sobre cómo explorar los datos que se muestran en esta pestaña, consulta las siguientes secciones de este documento:
Para ver la topología de tu aplicación, selecciona la pestaña Topology (vista previa).
Para obtener información sobre el mapa de topología y cómo configurar tu aplicación para que la observabilidad de Google Cloud tenga la información necesaria para construir este mapa, consulta Cómo ver la topología de la aplicación.
Cómo filtrar un panel
En la pestaña Panel, se muestran los datos de los servicios y las cargas de trabajo en una aplicación. Sin embargo, puedes filtrar este panel para que muestre un servicio específico o un conjunto de servicios.
Por ejemplo, la barra de herramientas de la pestaña Panel contiene un filtro como apphub_service_id: *.
Si deseas ver los datos de servicios específicos, haz clic en arrow_drop_down Menú y, luego, selecciona esos servicios de la lista.
Explora los datos de registro
Si estás viendo la pestaña Panel de un panel de aplicaciones, tus datos de registro se mostrarán en la sección Registros de la aplicación. De lo contrario, tus datos se mostrarán en la sección Registros.
En las secciones Registros de la aplicación y Registros de un panel, se muestran las entradas de registro que coinciden con un filtro y que almacenan los recursos que se indican en el alcance de registro predeterminado de tu proyecto host o proyecto de administración de App Hub . Para las aplicaciones, el filtro es similar al siguiente:
-- Application logs
(apphub_application_location=global)
(apphub_application_id=my-app)
En el caso de los servicios y las cargas de trabajo, el filtro contiene cláusulas adicionales. Para ver el filtro aplicado a tus datos de registro, haz clic en Mostrar consulta.
Si deseas escribir consultas, abre un menú desplegable o la página Explorador de registros. Ambas opciones te permiten escribir y ejecutar consultas, y cambiar el alcance. Sin embargo, la ventana emergente conserva tu contexto actual y te permite guardar los resultados de la exploración en un panel personalizado:
Para abrir un menú desplegable, haz clic en query_stats Explorar datos.
Cuando termines la exploración, haz clic en Cancelar para cerrar el menú desplegable y descartar los cambios. Si deseas guardar los cambios en un panel personalizado, haz clic en Guardar en el panel y completa el diálogo. No puedes guardar los cambios en el panel que estabas viendo cuando abriste el menú desplegable.
El menú desplegable no muestra los filtros que se muestran con el botón Mostrar consulta. Esos filtros se aplican a nivel del panel y no se pueden quitar.
Para abrir la página Explorador de registros en una pestaña nueva del navegador, haz clic en Ver en el Explorador de registros.
La consulta está preconfigurada para mostrar las entradas de registro que coinciden con etiquetas de aplicación específicas y que se encuentran en el intervalo de tiempo especificado por el panel. Cuando cierras la pestaña del navegador, se descartan los cambios.
Para obtener más información sobre cómo explorar tus registros, consulta los siguientes documentos:
- Compila y guarda consultas con el lenguaje de consulta de Logging.
- Visualiza registros con el Explorador de registros.
Explorar datos de métricas
Los gráficos y las tablas de tu panel muestran indicadores clave de rendimiento y otros datos de métricas relevantes para los recursos que usan tu aplicación, servicio o carga de trabajo. Los datos que se muestran se pueden almacenar en cualquier proyecto que se indique en el permiso de métricas de tu proyecto host o proyecto de administración de App Hub .
Cómo ver la configuración del gráfico
Para ver detalles como el tipo de métrica y las opciones de agregación de un gráfico que muestra datos de métricas, ve a la barra de herramientas de un gráfico o una tabla y, luego, haz clic en info Información.
Explorar datos
Para explorar un gráfico o una tabla con más detalle, abre un menú desplegable o la página del Explorador de métricas. Ambas opciones te permiten probar diferentes parámetros de configuración de gráficos y guardar los resultados en un panel personalizado. Sin embargo, la ventana emergente conserva tu contexto actual:
Para abrir un menú desplegable, haz clic en query_stats Explorar datos.
Cuando termines la exploración, haz clic en Cancelar para cerrar el menú desplegable y descartar los cambios. Si deseas guardar los cambios en un panel personalizado, haz clic en Guardar en el panel y completa el diálogo. No puedes guardar los cambios en el panel que estabas viendo cuando abriste el menú desplegable.
Para ver el gráfico o la tabla en el Explorador de métricas, ve a la barra de herramientas, haz clic en more_vert Más y, luego, selecciona Ver en el Explorador de métricas.
Ahora tienes un gráfico temporal que puedes modificar y explorar. Por ejemplo, puedes cambiar las opciones de agregación o el estilo de visualización. Para guardar tu gráfico en un panel personalizado, haz clic en Guardar en el panel y completa el
Correlaciona los datos de métricas y registros
Cuando veas un gráfico, es posible que desees explorar los datos de registro que se escribieron en el mismo recurso que los datos de la métrica del gráfico. Por ejemplo, si ves un aumento o una disminución repentina en un gráfico, es posible que desees explorar las entradas de registro para obtener información adicional sobre el sistema.
Una forma de correlacionar tus datos de métricas y registros es usar las opciones de gráficos para abrir un menú desplegable que muestre tanto el gráfico como las entradas de registro seleccionadas. Luego, puedes usar las barras de herramientas y los menús del menú desplegable para explorar tus datos de métricas y registros. Por ejemplo, puedes agregar filtros a la consulta de métricas, modificar la consulta de registro o expandir y explorar las entradas de registro.
En la siguiente captura de pantalla, se ilustra el menú desplegable:
El panel desplegable no muestra todas las entradas de registro que coinciden con el selector de período del panel. En su lugar, el sistema crea una búsqueda de registros basada en la búsqueda de métricas. La consulta de registro incluye todas las variables aplicables, pero no incluye los filtros a nivel del panel.
Cómo ver los datos de métricas y registros
Puedes correlacionar los datos de métricas y registros cuando un gráfico muestra cualquier tipo de métrica, excepto una métrica basada en registros o una métrica de Prometheus. Cuando un gráfico muestra una métrica basada en registros, una métrica de Prometheus o cuando no muestra datos de métricas, no puedes correlacionar los datos de métricas y registros.
Para abrir el menú desplegable que muestra los datos de métricas y registros, realiza una de las siguientes acciones:
Para filtrar los datos de registro solo por el tipo de recurso y las variables aplicables, en la barra de herramientas del gráfico, haz clic en more_vert Más opciones de gráficos y, luego, selecciona Inspeccionar registros relacionados.
Para mostrar las entradas de registro que se correlacionan con una serie temporal específica, en el gráfico, usa el puntero para seleccionar un punto en la serie temporal y, luego, ve a la sugerencia y selecciona Inspeccionar registros relacionados.
En este modo, el menú desplegable modifica el selector de rango de tiempo para que sea de cinco minutos antes y después de la marca de tiempo del punto seleccionado.
Si tu gráfico no muestra la opción Inspect related logs, significa que no admite la correlación de métricas y registros.
Guarda los cambios
Puedes guardar el gráfico o el panel de registros que se muestran en el menú desplegable, incluidos los cambios que realices, en un panel personalizado. Si guardas el gráfico en el mismo panel desde el que abriste el menú desplegable, se creará un gráfico nuevo en el panel.
Para guardar el gráfico o el panel de registros en un panel personalizado, abre el menú Acciones del widget, selecciona Guardar en el panel y, luego, completa el diálogo. Puedes seleccionar un panel personalizado existente o crear uno y, luego, guardar el widget.
Cerrar el menú secundario
Para cerrar el menú desplegable, haz clic en Cancelar en la barra de herramientas.
Explora incidentes
En la sección Incidentes de un panel, se enumeran los incidentes recientes de las políticas de alertas asociadas a tu aplicación. Si estás viendo un panel para un servicio o una carga de trabajo, en esta sección se muestran los incidentes relacionados con ese servicio o carga de trabajo.
Para obtener más información sobre tus incidentes y políticas de alertas, haz lo siguiente:
Para encontrar detalles sobre la política de alertas que causó el incidente, haz clic en el nombre de la política. En el panel que se abre, se muestra información detallada sobre la política de alertas, incluido un gráfico que muestra los datos supervisados y las etiquetas.
Para ver todas las políticas de alertas asociadas con la aplicación, ve a la barra de herramientas y haz clic en query_stats Explorar datos. Se abrirá un menú desplegable en el que se enumeran todas las políticas. Para volver al panel, haz clic en Cancelar.
Si no ves ninguna entrada en la sección Incidentes, se cumple una de las siguientes condiciones:
No hay incidentes abiertos.
Para ver los incidentes cerrados y los que se abrieron fuera del parámetro de configuración del intervalo de tiempo del panel, en la barra de herramientas de la sección Incidentes, inhabilita Agrupado por política y, luego, habilita Mostrar incidentes cerrados.
Si la tabla permanece vacía, significa que no tienes políticas de alertas asociadas o que ninguna de las políticas asociadas informó un incidente.
Ninguna de las políticas de alertas almacenadas en tu proyecto host o proyecto de administración de App Hub está asociada a un servicio o una carga de trabajo. Para realizar esta asociación, agrega etiquetas a la política de alertas. Para obtener más información, consulta Cómo asociar una política de alertas a un servicio o una carga de trabajo.
Explora los datos de seguimiento
En la sección Traces de un panel, se muestra información sobre los intervalos generados por tus servicios y cargas de trabajo registrados cuando esos intervalos contienen atributos de recursos específicos de la aplicación. Los atributos de recursos obligatorios están disponibles cuando instrumentas tu aplicación. Solo se muestran los intervalos que satisfacen los filtros a nivel del panel.
En el caso de los datos de seguimiento, el panel a nivel de la aplicación agrupa los intervalos por su nombre y por el nombre del servicio o la carga de trabajo, y, luego, muestra la siguiente información en formato tabular:
- Nombre del intervalo.
- Nombre del servicio o la carga de trabajo.
- Es la cantidad de intervalos en la agrupación.
- Son los percentiles 50, 90 y 95 de latencia de los tramos en la agrupación.
- Es la tasa de error.
Para obtener más información sobre una agrupación, selecciónala. Se abrirá un menú desplegable interactivo:
En el panel desplegable interactivo, se muestra la siguiente información:
- Son los tramos individuales del grupo. La primera entrada se selecciona automáticamente.
Es información sobre el registro principal del intervalo seleccionado. Esta información incluye lo siguiente:
- Información estadística, como la duración total
- Es la jerarquía de llamadas.
- El servicio o la carga de trabajo asociados a cada llamada.
Los servicios registrados en App Hub se muestran con el ícono de servicio,
.
Del mismo modo, las cargas de trabajo se muestran con el ícono de carga de trabajo,
. - Latencia de cada llamada
- El estado de éxito de cada uno, que se representa con azul o rojo
El widget tabular te permite explorar los atributos adjuntos a un intervalo o explorar otros datos, como las entradas de registro relacionadas. Este widget muestra los datos del intervalo seleccionado.
Para ver los intervalos de tu aplicación en la página Explorador de seguimiento, en la barra de herramientas de la sección Registros, haz clic en Ver en el Explorador de seguimiento.
- Se aplican automáticamente los filtros específicos de la aplicación.
- Puedes agregar, quitar o modificar cualquier filtro. Sin embargo, los cambios que realices se descartarán cuando cierres la página del Explorador de Trace.
Para obtener más información sobre cómo explorar tus datos de seguimiento, consulta Busca y explora seguimientos.
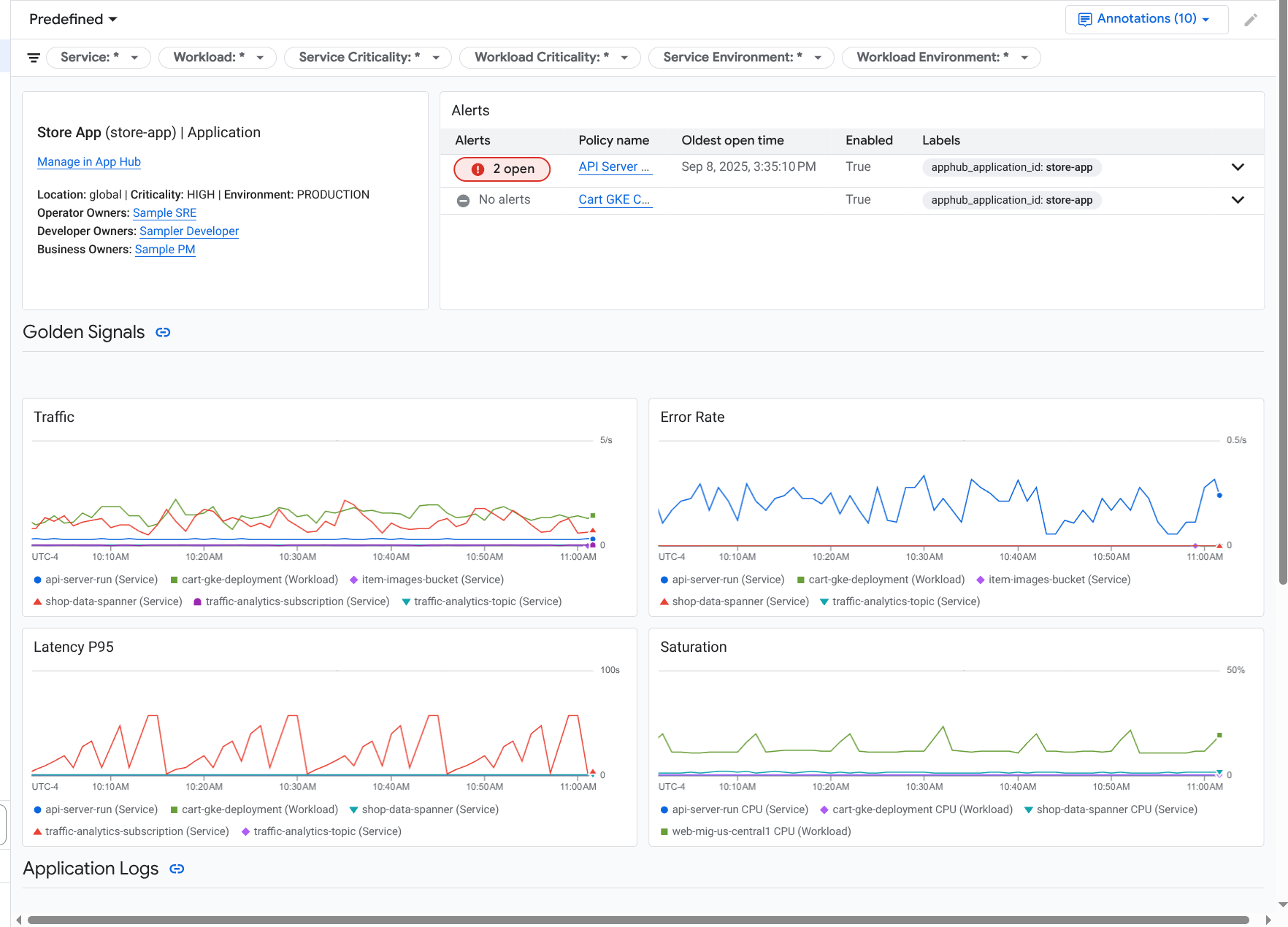
Explora la telemetría y los incidentes del servicio o la carga de trabajo
La Supervisión de aplicaciones crea un panel para cada servicio y carga de trabajo. Estos paneles muestran información sobre registros, métricas y problemas, y pueden ayudarte a comprender el estado de un servicio o una carga de trabajo específicos. Puedes explorar los datos en estos paneles de manera similar a como exploras los datos que se muestran en la pestaña Panel de una aplicación.
En la siguiente captura de pantalla, se ilustra el panel de una carga de trabajo:
Para abrir el panel de supervisión de aplicaciones de un servicio o una carga de trabajo, haz lo siguiente:
-
En la consola de Google Cloud , ve a la página Supervisión de aplicaciones:
Ir a Supervisión de aplicaciones
Si usas la barra de búsqueda para encontrar esta página, selecciona el resultado cuyo subtítulo es Monitoring.
- En la barra de herramientas de la consola de Google Cloud , selecciona tu proyecto host o proyecto de administración de App Hub .
En la página Supervisión de aplicaciones, selecciona el nombre de una aplicación y, luego, un servicio o una carga de trabajo.
En un panel, se muestra la información de registros, métricas y problemas del servicio o la carga de trabajo que seleccionaste. En el caso de las cargas de trabajo, el panel está configurado para superponer anotaciones de eventos en tus gráficos. Las anotaciones pueden ayudarte a correlacionar datos de diferentes fuentes cuando solucionas un problema. Para ver qué anotaciones están habilitadas, haz clic en
Anotaciones en la barra de herramientas.La tarjeta de resumen muestra información general y el tipo de infraestructura. Cuando no se puede identificar el tipo de infraestructura, este campo muestra texto genérico, como Servicio de App Hub. Para obtener más información, consulta Infraestructura compatible con Application Monitoring.
Para obtener información sobre cómo explorar los datos en un panel de servicios o cargas de trabajo, consulta las siguientes secciones de este documento:
Crea un panel personalizado
Google Cloud Observability admite la creación de paneles personalizados, lo que te permite tener control total sobre el contenido del panel. Los paneles personalizados se enumeran en la página Paneles de la consola de Google Cloud y se pueden copiar, editar y borrar. También pueden ser el destino donde guardas un widget de panel que configuraste. Por ejemplo, si exploras un gráfico en un panel de aplicaciones, puedes guardarlo en un panel personalizado. Para ello, ve a la barra de herramientas y selecciona Guardar en el panel.
Si planeas crear un panel personalizado para una aplicación, un servicio o una carga de trabajo, la siguiente información puede ser útil:
El documento Descripción general de los paneles proporciona un resumen de los tipos de widgets y contiene vínculos a orientación basada en tareas.
Considera agregar filtros a nivel del panel a un panel personalizado. Usar estos filtros puede ser más eficiente y flexible que agregar filtros a widgets individuales. Los filtros se basan en etiquetas. Para obtener una lista de las etiquetas, consulta la sección Etiquetas específicas de la aplicación de este documento.
Considera si una plantilla existente podría tener la mayor parte del contenido que deseas. Para obtener más información, incluido un vínculo al repositorio de GitHub que almacena plantillas, consulta Cómo instalar una plantilla de panel.
Asocia una política de alertas a una aplicación de App Hub
Para asociar una política de alertas con un servicio o una carga de trabajo, agrega etiquetas específicas de la aplicación a la política de alertas. Cuando agregas estas etiquetas, se incluyen en la política de alertas y en los incidentes. Para obtener más información sobre las etiquetas, consulta Anota incidentes con etiquetas.
Para asociar una política de alertas a una carga de trabajo o un servicio con la consola de Google Cloud , haz lo siguiente:
-
En la consola de Google Cloud , ve a la página Alertas notifications:
Si usas la barra de búsqueda para encontrar esta página, selecciona el resultado cuyo subtítulo es Monitoring.
- En la barra de herramientas de la consola deGoogle Cloud , selecciona tu proyecto host o proyecto de administración de App Hub .
- Busca la política de alertas, haz clic en more_vert Ver más, selecciona Editar y, luego, ve a la sección Notificaciones y nombre.
En la sección Etiquetas de aplicación, selecciona tu aplicación y, luego, tu servicio o carga de trabajo:
Haz clic en Guardar política.
Después de completar estos pasos, se adjuntarán etiquetas con las siguientes claves a tu política de alertas. Estas etiquetas identifican tu aplicación y tu servicio o carga de trabajo:
apphub_application_locationapphub_application_idapphub_service_idoapphub_workload_id
También puedes agregar etiquetas de usuario a una política de alertas con Google Cloud CLI, Terraform o la API de Cloud Monitoring. Sin embargo, debes usar las claves de etiqueta que se muestran en el ejemplo anterior. Para obtener más información, consulta lo siguiente:
Solucionar problemas
Para obtener información que puede ayudarte a comprender los datos que ves o por qué un panel no muestra datos, consulta Soluciona problemas de Application Monitoring.
¿Qué sigue?
Instrumenta una aplicación para la Supervisión de aplicaciones.
Infraestructura compatible con la Supervisión de aplicaciones.