Esta página descreve como obter registos de auditoria para artefactos do sistema no dispositivo isolado do Google Distributed Cloud (GDC).
Os artefactos do sistema existem no Artifact Registry do cluster de infraestrutura da organização. Todas as alterações e operações realizadas nos artefactos do sistema são auditadas. Enquanto operador de infraestrutura (IO), veja os registos de auditoria através da interface do utilizador (IU) do Grafana.
Antes de começar
Para receber as autorizações de que precisa para ver os registos de auditoria, peça ao administrador de segurança que lhe conceda as seguintes funções para o acesso ao cluster de infraestrutura da organização:
- Função Grafana Viewer (grafana-viewer).
- Função de visitante do Grafana da organização (organization-grafana-viewer).
Aceda aos registos de auditoria de artefactos no cluster de infraestrutura da organização
Para obter registos de auditoria de artefactos do sistema no cluster de infraestrutura da organização, conclua os seguintes passos:
- Aceda à IU da instância de monitorização do cluster de infraestrutura da organização. 
- Clique em Explorar > audit-logs-loki e crie a consulta para obter registos de auditoria. 

Encontre artefactos com consultas Loki
Pode criar consultas Loki para encontrar artefactos.
As secções seguintes contêm exemplos de consultas de registos de auditoria.
Consultar registos de auditoria de todos os artefactos do sistema
Execute a seguinte consulta para devolver registos de auditoria para todos os artefactos do sistema:
{cluster="ORG_INFRA_CLUSTER",service_name="artifactmanagement"}
Substitua CLUSTER_NAME pelo nome do cluster, que corresponde ao padrão <ORG_NAME>-infra.
Por exemplo:
{cluster="<ORG_NAME>-infra", service_name="artifactmanagement"}`
Consultar registos de auditoria de um Artifact Registry específico
Execute a seguinte consulta para devolver registos de auditoria de um Artifact Registry específico:
{cluster="ORG_INFRA_CLUSTER",service_name="artifactmanagement"} | json resource="resource" | resource=~"^REGISTRY_PREFIX.*"
Substitua o seguinte:
- ORG_INFRA_CLUSTER: o nome do cluster da infraestrutura da organização, como ORG-INFRA.
- REGISTRY_PREFIX: o prefixo do nome do Artifact Registry de destino.
Por exemplo:
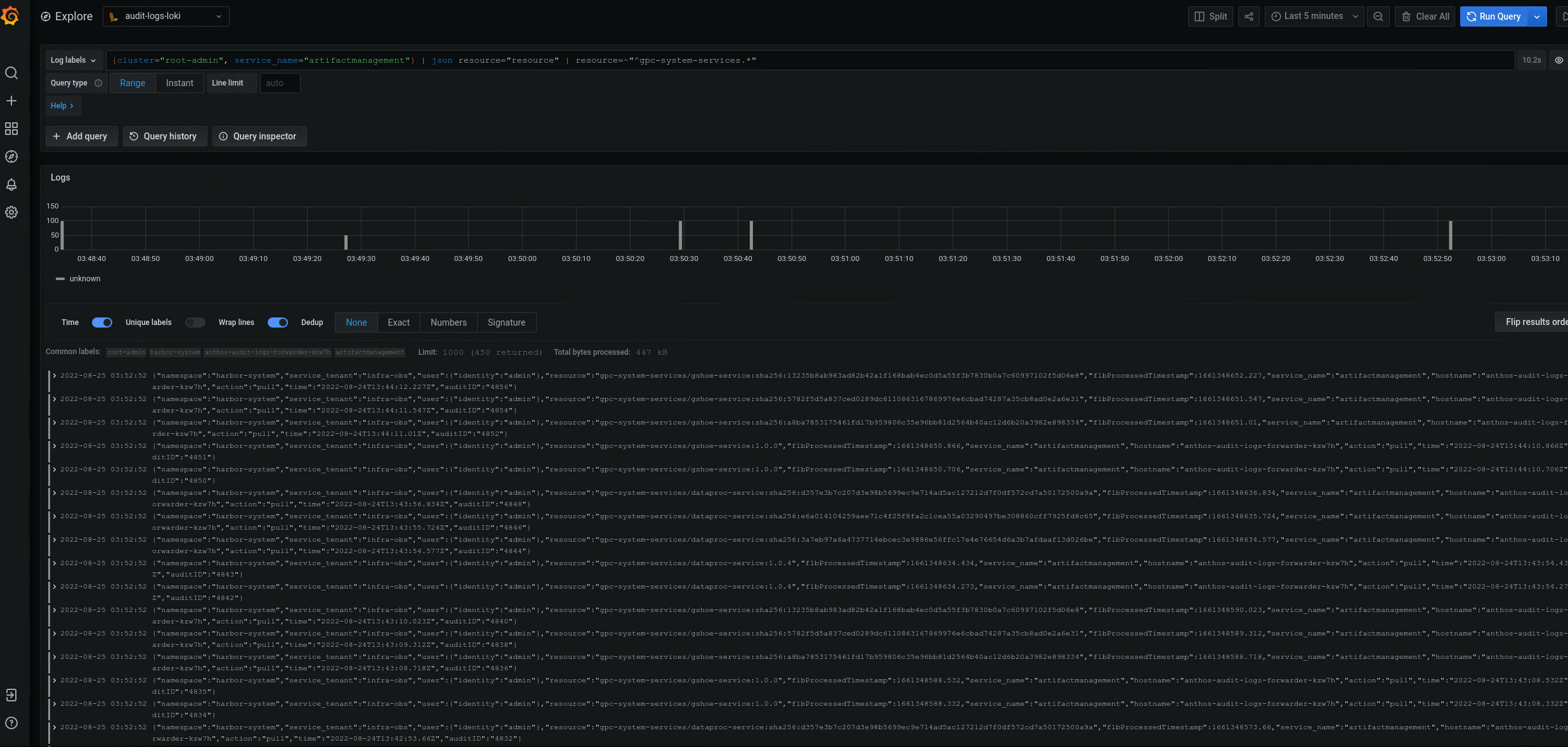
{cluster="ORG-INFRA",service_name="artifactmanagement"} | json resource="resource" | resource=~"^gpc-system-services.*"

Figura 2. Exemplos de registos de auditoria de um Artifact Registry específico apresentado na IU do Grafana.
Na figura 2, a consulta para devolver registos de auditoria do gpc-system-services Artifact Registry do cluster apresenta os respetivos resultados como uma lista na mesma página.
Consulte os registos de auditoria de vários registos do Artifact Registry
Execute a seguinte consulta para devolver registos de auditoria para vários registos do Artifact Registry:
{cluster="ORG_INFRA_CLUSTER",service_name="artifactmanagement"}
| json resource="resource" |
resource=~"^REGISTRY1_PREFIX.*" or
resource=~"^REGISTRY2_PREFIX.*"
Substitua o seguinte:
- ORG_INFRA_CLUSTER: o nome do cluster de destino, como- orgname-infra.
- REGISTRY1_PREFIX: o primeiro prefixo do nome do Artifact Registry de destino.
- REGISTRY2_PREFIX: o segundo prefixo do nome do Artifact Registry de destino.
Por exemplo:
{cluster="org-infra",service_name="artifactmanagement"} | json
resource="resource" | resource=~"^gpc-system.*" or resource=~"^library/.*"