En esta página, se describe cómo recuperar los registros de auditoría de los artefactos del sistema en el dispositivo aislado de Google Distributed Cloud (GDC).
Los artefactos del sistema existen en Artifact Registry del clúster de infraestructura de la organización. Todos los cambios y las operaciones que se realizan en los artefactos del sistema se auditan. Como operador de infraestructura (IO), puedes ver los registros de auditoría a través de la interfaz de usuario (IU) de Grafana.
Antes de comenzar
Para obtener los permisos que necesitas para ver los registros de auditoría, pídele a tu administrador de seguridad que te otorgue los siguientes roles para el acceso al clúster de infraestructura de la organización:
- Función de visualizador de Grafana (grafana-viewer)
- Rol de visualizador de Grafana de la organización (organization-grafana-viewer)
Obtén registros de auditoría para los artefactos en el clúster de infraestructura de la organización
Para recuperar los registros de auditoría de los artefactos del sistema en el clúster de infraestructura de la organización, completa los siguientes pasos:
- Ve a la IU de la instancia de supervisión del clúster de infraestructura de la organización. 
- Haz clic en Explorar > audit-logs-loki y crea la consulta para obtener los registros de auditoría. 

Cómo encontrar artefactos con consultas de Loki
Puedes crear consultas de Loki para encontrar artefactos.
En las siguientes secciones, se incluyen ejemplos para consultar registros de auditoría.
Consulta los registros de auditoría de todos los artefactos del sistema
Ejecuta la siguiente consulta para devolver los registros de auditoría de todos los artefactos del sistema:
{cluster="ORG_INFRA_CLUSTER",service_name="artifactmanagement"}
Reemplaza CLUSTER_NAME por el nombre del clúster, que coincidirá con el patrón <ORG_NAME>-infra.
Por ejemplo:
{cluster="<ORG_NAME>-infra", service_name="artifactmanagement"}`
Consulta los registros de auditoría de un Artifact Registry específico
Ejecuta la siguiente consulta para devolver los registros de auditoría de un Artifact Registry específico:
{cluster="ORG_INFRA_CLUSTER",service_name="artifactmanagement"} | json resource="resource" | resource=~"^REGISTRY_PREFIX.*"
Reemplaza lo siguiente:
- ORG_INFRA_CLUSTER: Es el nombre del clúster de infraestructura de la organización, como ORG-INFRA.
- REGISTRY_PREFIX: Es el prefijo del nombre de Artifact Registry de destino.
Por ejemplo:
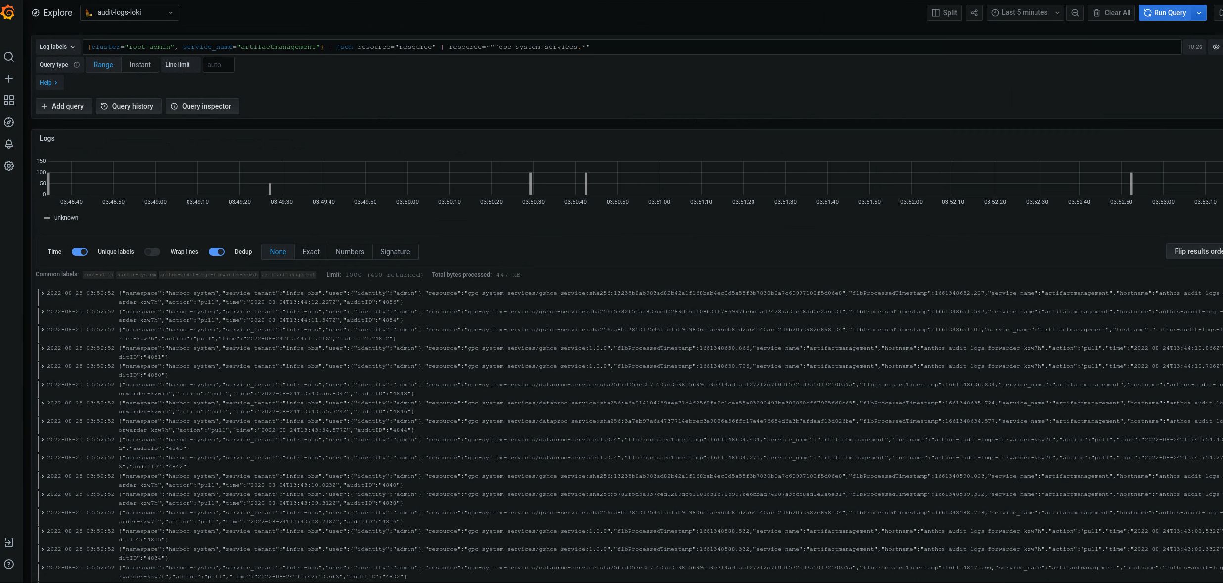
{cluster="ORG-INFRA",service_name="artifactmanagement"} | json resource="resource" | resource=~"^gpc-system-services.*"

Figura 2. Ejemplos de registros de auditoría para un Artifact Registry específico que se muestra en la IU de Grafana.
En la figura 2, la consulta para devolver los registros de auditoría del Artifact Registry gpc-system-services del clúster muestra sus resultados como una lista en la misma página.
Consulta los registros de auditoría de varios registros de Artifact Registry
Ejecuta la siguiente consulta para devolver registros de auditoría de varios registros de Artifact Registry:
{cluster="ORG_INFRA_CLUSTER",service_name="artifactmanagement"}
| json resource="resource" |
resource=~"^REGISTRY1_PREFIX.*" or
resource=~"^REGISTRY2_PREFIX.*"
Reemplaza lo siguiente:
- ORG_INFRA_CLUSTER: Es el nombre del clúster de destino, como- orgname-infra.
- REGISTRY1_PREFIX: Es el primer prefijo del nombre de Artifact Registry de destino.
- REGISTRY2_PREFIX: Es el segundo prefijo del nombre de Artifact Registry de destino.
Por ejemplo:
{cluster="org-infra",service_name="artifactmanagement"} | json
resource="resource" | resource=~"^gpc-system.*" or resource=~"^library/.*"