En esta página se describe cómo obtener registros de auditoría de artefactos del sistema en el dispositivo air-gapped de Google Distributed Cloud (GDC).
Los artefactos del sistema se encuentran en el registro de artefactos del clúster de infraestructura de la organización. Todos los cambios y las operaciones que se realizan en los artefactos del sistema se auditan. Como operador de infraestructura (IO), puedes ver los registros de auditoría a través de la interfaz de usuario (IU) de Grafana.
Antes de empezar
Para obtener los permisos que necesitas para ver los registros de auditoría, pide a tu administrador de seguridad que te conceda los siguientes roles para acceder al clúster de infraestructura de la organización:
- Rol Lector de Grafana (grafana-viewer).
- Rol Lector de Grafana de la organización (organization-grafana-viewer).
Obtener registros de auditoría de artefactos en el clúster de infraestructura de la organización
Para obtener los registros de auditoría de los artefactos del sistema en el clúster de infraestructura de la organización, sigue estos pasos:
- Ve a la interfaz de usuario de la instancia de monitorización del clúster de infraestructura de la organización. 
- Haz clic en Explorar > audit-logs-loki y crea la consulta para obtener los registros de auditoría. 

Buscar artefactos con consultas de Loki
Puedes crear consultas de Loki para encontrar artefactos.
En las siguientes secciones se incluyen ejemplos de consultas de registros de auditoría.
Consultar los registros de auditoría de todos los artefactos del sistema
Ejecuta la siguiente consulta para devolver los registros de auditoría de todos los artefactos del sistema:
{cluster="ORG_INFRA_CLUSTER",service_name="artifactmanagement"}
Sustituye CLUSTER_NAME por el nombre del clúster, que coincidirá con el patrón <ORG_NAME>-infra.
Por ejemplo:
{cluster="<ORG_NAME>-infra", service_name="artifactmanagement"}`
Consultar los registros de auditoría de un Artifact Registry específico
Ejecuta la siguiente consulta para obtener los registros de auditoría de un Artifact Registry específico:
{cluster="ORG_INFRA_CLUSTER",service_name="artifactmanagement"} | json resource="resource" | resource=~"^REGISTRY_PREFIX.*"
Haz los cambios siguientes:
- ORG_INFRA_CLUSTER: el nombre del clúster de infraestructura de la organización, como ORG-INFRA.
- REGISTRY_PREFIX: prefijo del nombre de Artifact Registry de destino.
Por ejemplo:
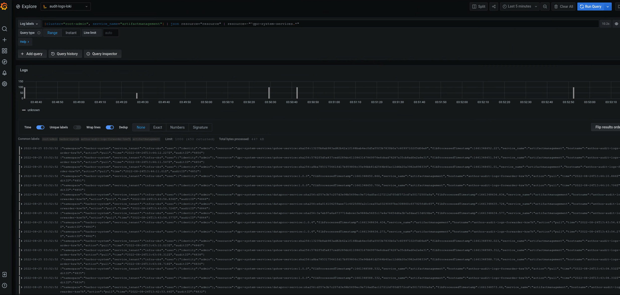
{cluster="ORG-INFRA",service_name="artifactmanagement"} | json resource="resource" | resource=~"^gpc-system-services.*"

Imagen 2. Ejemplos de registros de auditoría de un Artifact Registry específico que se muestran en la interfaz de Grafana.
En la figura 2, la consulta para devolver los registros de auditoría de gpc-system-services Artifact Registry del clúster muestra los resultados como una lista en la misma página.
Consultar registros de auditoría de varios registros de Artifact Registry
Ejecuta la siguiente consulta para devolver los registros de auditoría de varios registros de Artifact Registry:
{cluster="ORG_INFRA_CLUSTER",service_name="artifactmanagement"}
| json resource="resource" |
resource=~"^REGISTRY1_PREFIX.*" or
resource=~"^REGISTRY2_PREFIX.*"
Haz los cambios siguientes:
- ORG_INFRA_CLUSTER: el nombre del clúster de destino, como- orgname-infra.
- REGISTRY1_PREFIX: el primer prefijo del nombre de Artifact Registry de destino.
- REGISTRY2_PREFIX: el segundo prefijo de nombre de Artifact Registry de destino.
Por ejemplo:
{cluster="org-infra",service_name="artifactmanagement"} | json
resource="resource" | resource=~"^gpc-system.*" or resource=~"^library/.*"