El panel de control de métricas a nivel de VM te ofrece gráficos para ver métricas específicas de las VMs de tus proyectos. Accede al panel de control desde esta dirección:
https://GDC_HOST/PROJECT/grafana/d/vm-metrics/workload-vms
- Sustituye GDC_HOST por tu nombre de host.
 - Sustituye PROJECT por el nombre de tu proyecto.
 
En esta página se ofrece una descripción general del panel de control de VMs y del tipo de información que proporcionan los diferentes gráficos a los que se puede acceder desde él. Para obtener más información sobre la monitorización y la visualización, como la configuración de alertas, consulta también estas páginas:
- Monitorización y visualización de la observabilidad para obtener información detallada sobre cómo recoger métricas, verlas y gestionar tus paneles de control.
 - Alertas para obtener información sobre las alertas y cómo crear reglas de alertas, entre otros temas.
 
Panel de control de VMs
El panel de control de máquinas virtuales muestra gráficos con información sobre lo siguiente de cada máquina virtual de cada espacio de nombres de tu proyecto:
Estos tipos de gráficos se generan a partir de las métricas de monitorización de VMs. Las métricas se nombran y se describen según su tipo, etiquetas y significados.
En la vista del panel de control, en el cuadro de selección situado al principio de la página, que se marca como "vm" en la siguiente imagen, elige la VM que quieras observar. La imagen muestra que se ha seleccionado vm1.
 
CPU
Consulta el uso de la CPU, es decir, el tiempo que dedica cada vCPU a diferentes estados. El gráfico muestra información de cada una de las vCPUs especificadas en el tipo de máquina.

Memoria
En el gráfico de memoria, puede ver atributos como la memoria total asignada a la VM, la cantidad de memoria disponible y la cantidad de memoria que se está usando.

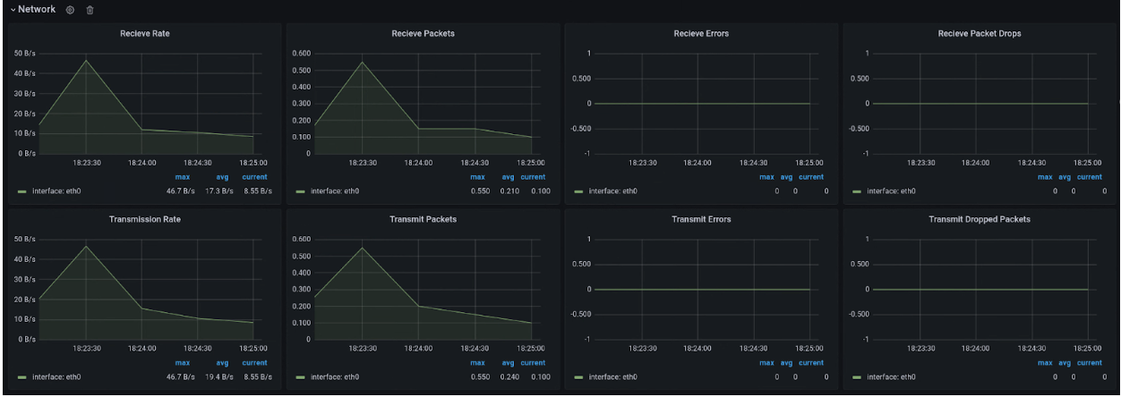
Red
En la página Red, puede consultar lo siguiente:
- Número de paquetes recibidos y enviados a la red.
 - Cantidad de bytes recibidos y enviados a la red.
 - Número de paquetes recibidos y transmitidos que se han descartado en interfaces de tarjeta de interfaz de red virtual (vNIC).
 - Número de paquetes con errores de transmisión de red.
 

Disco
Consulta la página Disco para ver lo siguiente:
- Número de bytes de lecturas o escrituras en un disco.
 - Número de operaciones de E/S de lectura o escritura.
 - Tiempo acumulado que se tarda en realizar una operación de lectura o escritura:
- Tiempo que la operación está en la cola
 - Tiempo empleado en ejecutar la operación (disco ocupado).
 
 - Número de solicitudes de vaciado de disco y tiempo dedicado al vaciado de la caché.
 

Lista de métricas
Para ver una lista de las definiciones de las métricas, consulta la lista en la página Gestión de máquinas virtuales (VMM) .