Cloud Trace e Cloud Service Mesh
Cloud Trace è un sistema di tracciamento distribuito che raccoglie i dati di latenza dalle applicazioni e li visualizza quasi in tempo reale. Ti consente di seguire una richiesta di esempio tramite il tuo sistema distribuito, di osservare le chiamate di rete e di fornire una descrizione end-to-end del tuo sistema.
Cloud Trace è disponibile con le installazioni di Cloud Service Mesh sulle seguenti piattaforme:
- GKE su Google Cloud
- Cluster GKE Enterprise on-premise se hai eseguito l'installazione con l'autorità di certificazione Cloud Service Mesh
Tieni presente che Cloud Trace è disattivato per impostazione predefinita. Una volta abilitate, le pagine di Cloud Service Mesh nella console Google Cloud forniscono un link alle tracce nella pagina Cloud Trace . Per informazioni dettagliate sui prezzi, consulta la pagina dei prezzi di Cloud Trace.
Abilita Cloud Trace
Questa sezione mostra come attivare Cloud Trace.
Gestito (TD)
Questa sezione mostra come abilitare Cloud Trace su Cloud Service Mesh con un control plane Traffic Director gestito.
Esegui questo comando per abilitare Cloud Trace:
cat <<EOF | kubectl apply -n istio-system -f - apiVersion: telemetry.istio.io/v1alpha1 kind: Telemetry metadata: name: enable-cloud-trace namespace: istio-system spec: tracing: - providers: - name: stackdriver EOF
Gestito (Istiod)
Questa sezione mostra come abilitare Cloud Trace su Cloud Service Mesh con il control plane Istiod gestito.
Esegui questo comando:
cat <<EOF | kubectl apply -f - apiVersion: v1 data: mesh: |- defaultConfig: tracing: stackdriver: {} kind: ConfigMap metadata: name: istio-release-channel namespace: istio-system EOFdove release-channel è il tuo canale di rilascio (
asm-managed,asm-managed-stableoasm-managed-rapid).Esegui questo comando per visualizzare il configmap:
kubectl get configmap istio-release-channel -n istio-system -o yaml
Per verificare che Cloud Trace sia abilitato, assicurati che le seguenti righe vengano visualizzate nella sezione
mesh:.... apiVersion: v1 data: mesh: | .... defaultConfig: tracing: stackdriver:{} ...Riavvia i proxy.
Tieni presente che la configurazione del tracer fa parte della configurazione del bootstrap del proxy, quindi ogni pod deve essere riavviato e reinserito per rilevare l'aggiornamento del tracer. Ad esempio, puoi utilizzare il seguente comando per riavviare i pod che appartengono a un deployment:
kubectl rollout restart deployment -n NAMESPACE DEPLOYMENT_NAME
Interno al cluster
Questa sezione mostra come abilitare Cloud Trace su Cloud Service Mesh con il control plane in-cluster.
Per abilitare Cloud Trace, esegui nuovamente il deployment del control plane gestito dal cliente utilizzando il seguente file di overlay. Per ulteriori informazioni sui file di sovrapposizione, vedi Informazioni sui file di sovrapposizione.
Predefinito
Esegui questo comando per abilitare Cloud Trace:
./asmcli install \
OTHER_FLAGS \
--option cloud-trace
Questo comando applica il seguente file di overlay per abilitare la tracciatura con
le opzioni predefinite. Tieni presente che la frequenza di campionamento predefinita è dell'1%. Se vuoi
ignorare il valore predefinito, devi utilizzare --custom-overlay.
apiVersion: install.istio.io/v1alpha1
kind: IstioOperator
spec:
meshConfig:
enableTracing: true
values:
global:
proxy:
tracer: stackdriver
Per un elenco di opzioni, consulta il pacchetto
anthos-service-mesh.
Personalizzato
Puoi ignorare il valore predefinito specificando un valore tracing.sampling. Il valore
deve essere compreso tra 0,0 e 100,0 con una precisione di 0,01. Ad esempio, per tracciare 5 richieste ogni 10.000,utilizza 0, 05.
L'esempio seguente mostra una frequenza di campionamento del 100% (che faresti solo a scopo dimostrativo o di risoluzione dei problemi).
apiVersion: install.istio.io/v1alpha1
kind: IstioOperator
spec:
meshConfig:
enableTracing: true
defaultConfig:
tracing:
sampling: 100
values:
global:
proxy:
tracer: stackdriver
Esegui questo comando per abilitare Cloud Trace:
./asmcli install \
OTHER_FLAGS \
--custom_overlay PATH_TO_FILE
Tieni presente che la configurazione del tracer fa parte della configurazione di bootstrap del proxy, quindi i pod devono essere riavviati e reinseriti per rilevare l'aggiornamento del tracer. Utilizza il seguente comando per riavviare i pod appartenenti a un deployment:
kubectl rollout restart deployment -n NAMESPACE DEPLOYMENT_NAME
Propagazione del contesto di Trace
Sebbene i proxy sidecar possano inviare automaticamente gli intervalli di traccia, hanno bisogno di alcuni suggerimenti per collegare l'intera traccia. Le applicazioni devono propagare le intestazioni HTTP appropriate in modo che, quando i proxy inviano informazioni sugli intervalli, questi possano essere correlati correttamente in una singola traccia.
A questo scopo, un'applicazione deve raccogliere e propagare le intestazioni appropriate dalla richiesta in entrata a qualsiasi richiesta in uscita. La configurazione di Cloud Service Mesh Stackdriver tracing accetterà uno qualsiasi dei seguenti formati di intestazione e propagherà tutti i seguenti formati:
- B3 (
x-b3-traceid,x-b3-spanid,x-b3parentspanid,x-b3-sampled,x-b3-flags) - W3C TraceContext (
traceparent) - Google Cloud Trace (
x-cloud-trace-context) - gRPC TraceBin (
grpc-trace-bin)
Ciò significa che le tue applicazioni possono utilizzare uno qualsiasi di questi formati per propagare il contesto di tracciamento e le tracce verranno generate e impostate su Stackdriver in modo appropriato.
Esempio
Di seguito è riportato un esempio di richiesta HTTP-Get con un'intestazione traceparent nella richiesta originale. Nota le intestazioni del contesto di traccia aggiuntive aggiunte dal proxy.
$ kubectl exec -it sleep-557747455f-n6flv -- curl "httpbin:8000/anything?freeform=" -H "accept: application/json" -H "Traceparent: 00-7543d15e09e5d61801d4f74cde1269b8-604ef051d35c5b3f-01" -vv
* Trying 10.12.3.52:8000...
* Connected to httpbin (10.12.3.52) port 8000 (#0)
> GET /anything?freeform= HTTP/1.1
> Host: httpbin:8000
> User-Agent: curl/7.80.0-DEV
> accept: application/json
> Traceparent: 00-7543d15e09e5d61801d4f74cde1269b8-604ef051d35c5b3f-01
>
* Mark bundle as not supporting multiuse
< HTTP/1.1 200 OK
< server: envoy
< date: Wed, 10 Nov 2021 20:36:04 GMT
< content-type: application/json
< content-length: 1032
< access-control-allow-origin: *
< access-control-allow-credentials: true
< x-envoy-upstream-service-time: 5
<
{
"args": {
"freeform": ""
},
"data": "",
"files": {},
"form": {},
"headers": {
"Accept": "application/json",
"Grpc-Trace-Bin": "AAB1Q9FeCeXWGAHU90zeEmm4AaDHmGRtdM7wAgE",
"Host": "httpbin:8000",
"Traceparent": "00-7543d15e09e5d61801d4f74cde1269b8-a0c798646d74cef0-01",
"User-Agent": "curl/7.80.0-DEV",
"X-B3-Sampled": "1",
"X-B3-Spanid": "a0c798646d74cef0",
"X-B3-Traceid": "7543d15e09e5d61801d4f74cde1269b8",
"X-Cloud-Trace-Context": "7543d15e09e5d61801d4f74cde1269b8/11585396123534413552;o=1",
"X-Envoy-Attempt-Count": "1",
"X-Forwarded-Client-Cert": "<REDACTED>"
},
"json": null,
"method": "GET",
"origin": "127.0.0.6",
"url": "http://httpbin:8000/anything?freeform="
}
Tieni presente che nel set restituito di intestazioni delle richieste è presente l'intero set di intestazioni di contesto di traccia.
Per altri esempi di propagazione delle intestazioni, vedi Propagazione del contesto di traccia.
Crea una traccia dal client con ID personalizzato
Per creare una traccia da un client con un ID personalizzato, utilizza il comando curl per
creare una richiesta con un client esterno e forzarla a mostrare una traccia. Ad esempio:
curl $URL --header "x-client-trace-id: 105445aa7843bc8bf206b12000100000"
Per saperne di più su x-client-trace-id, consulta la
documentazione di Envoy.
Tracce di accesso
Visualizzare esempi di tracce per un servizio
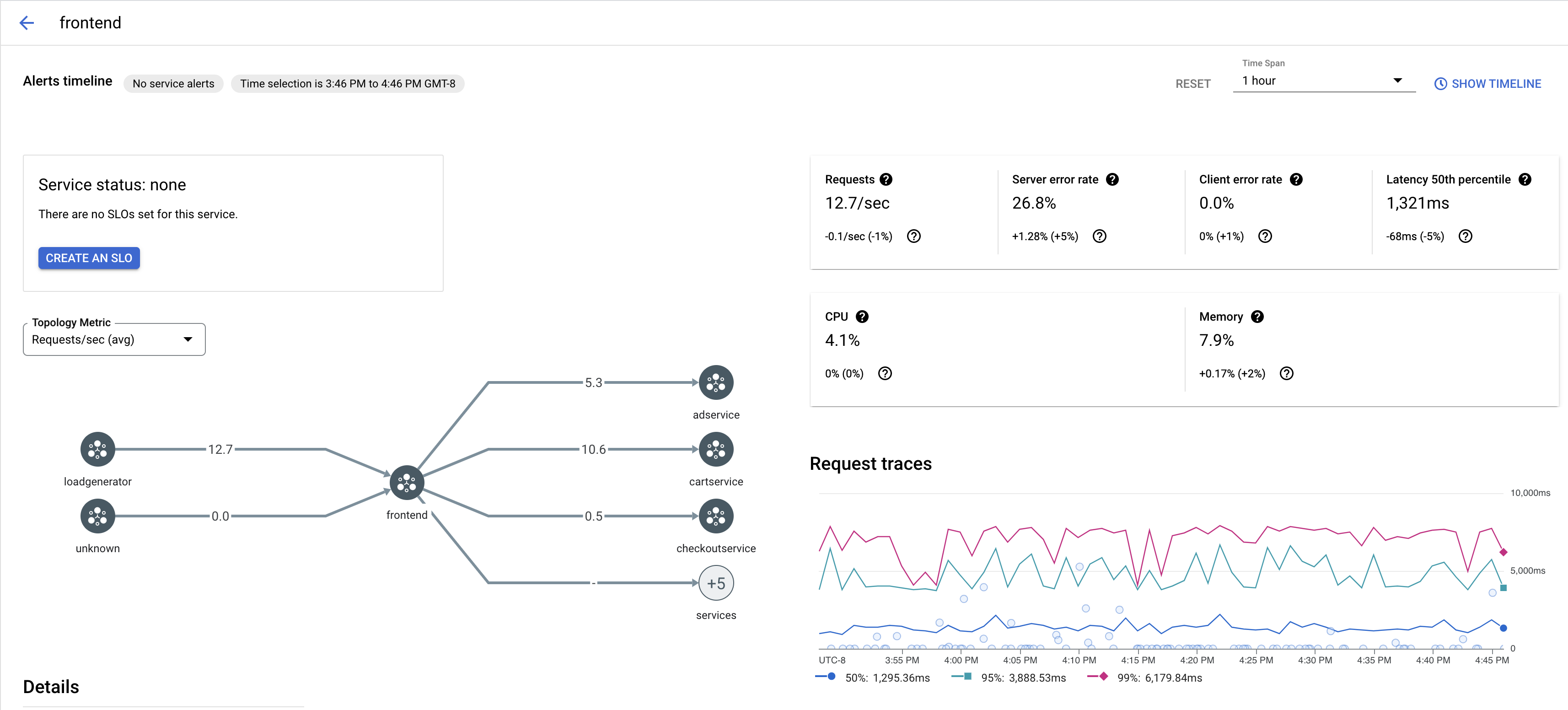
Per visualizzare un campione di tracce per un servizio nella tua app, segui questi passaggi:
Vai alla pagina Cloud Service Mesh nella console Google Cloud .
Nella sezione Servizi, seleziona il nome del servizio che vuoi esaminare.
Lo screenshot seguente mostra un esempio di servizio
frontend.
In Richiedi tracce, fai clic su una traccia per visualizzare ulteriori informazioni.
Lo screenshot seguente mostra un esempio del sottopannello della richiesta di traccia.

Visualizza tutte le tracce
Per visualizzare tutte le tracce di un servizio:
Vai alla pagina Cloud Service Mesh nella console Google Cloud .
Nella sezione Servizi, seleziona il nome del servizio che vuoi esaminare.
Vai alla pagina Metriche.
Specifica un intervallo di tempo dal menu a discesa Intervallo di tempo o imposta un intervallo personalizzato con la cronologia.
Fai clic su Visualizza tracce.
Le tracce di un servizio in Cloud Service Mesh contengono le seguenti informazioni:
- Latenze di richiesta tra diversi servizi nel mesh.
- Proprietà della richiesta HTTP, tra cui ID, URL, dimensioni, latenza e protocollo.
- Nome del servizio, spazio dei nomi e ID mesh come parte delle etichette
istio.canonical_service,istio.namespaceeistio.mesh_id, rispettivamente.