Google Distributed Cloud (software only) for bare metal supports multiple options for cluster logging and monitoring, including cloud-based managed services, open source tools, and validated compatibility with third-party commercial solutions. This page explains these options and provides basic guidance on selecting the right solution for your environment.
This page is for Admins and architects and Operators who want to monitor the health of deployed applications or services, such as for service level objective (SLO) compliance. To learn more about common roles and example tasks that are referenced in Google Cloud content, see Common GKE user roles and tasks.
Options for Google Distributed Cloud
You have several logging and monitoring options for your cluster:
- Cloud Logging and Cloud Monitoring, enabled by default on bare metal system components.
- Prometheus and Grafana are available from the Cloud Marketplace.
- Validated configurations with third-party solutions.
Cloud Logging and Cloud Monitoring
Google Cloud Observability is the built-in observability solution for Google Cloud. It offers a fully managed logging solution, metrics collection, monitoring, dashboarding, and alerting. Cloud Monitoring monitors Google Distributed Cloud clusters in a similar way as cloud-based GKE clusters.
Cloud Logging and Cloud Monitoring are enabled by default when you create clusters with the required service accounts and Identity and Access Management (IAM) roles. You can't disable Cloud Logging and Cloud Monitoring. For more information about service accounts and the required roles, see Configure service accounts.
The agents can be configured to change the following:
- Scope of logging and monitoring, from only system components (the default) to both system components and applications.
- Level of metrics collected, from only an optimized set of metrics (the default) to all metrics.
See Configuring Stackdriver agents for Google Distributed Cloud on this document for more information.
Logging and Monitoring provide a single, easy-to-configure, powerful cloud-based observability solution. We highly recommend Logging and Monitoring when running workloads on Google Distributed Cloud. For applications with components running on Google Distributed Cloud and standard on-premises infrastructure, you might consider other solutions for an end-to-end view of those applications.
For details about architecture, configuration, and what data is replicated to your Google Cloud project by default, see How Logging and Monitoring for Google Distributed Cloud works.
For more information about Logging, see the Cloud Logging documentation.
For more information about Monitoring, see the Cloud Monitoring documentation.
To learn how to view and use Cloud Monitoring resource utilization metrics from Google Distributed Cloud at fleet level, see Use the Google Kubernetes Engine overview.
Prometheus and Grafana
Prometheus and Grafana are two popular open source monitoring products available in the Cloud Marketplace:
Prometheus collects application and system metrics.
Alertmanager handles sending alerts with several different alerting mechanisms.
Grafana is a dashboarding tool.
We recommend that you use Google Cloud Managed Service for Prometheus, which is based in Cloud Monitoring, for all your monitoring needs. With Google Cloud Managed Service for Prometheus you can monitor system components without charge. Google Cloud Managed Service for Prometheus is also compatible with Grafana. However, if you prefer a pure local monitoring system, you can choose to install Prometheus and Grafana in your clusters.
If you installed Prometheus locally and want to collect metrics from system components, you need to give permission to your local Prometheus instance to access the metrics endpoints of system components:
Bind the service account for your Prometheus instance to the predefined
gke-metrics-agentClusterRole, and use service account token as credential to scrape metrics from the following system components:kube-apiserverkube-schedulerkube-controller-managerkubeletnode-exporter
Use the client key and cert stored in the
kube-system/stackdriver-prometheus-etcd-scrapesecret to authenticate the metric scrape from etcd.Create a NetworkPolicy to allow access from your namespace to kube-state-metrics.
Third-party solutions
Google has worked with several third-party logging and monitoring solution providers to help their products work well with Google Distributed Cloud. These include Datadog, Elastic, and Splunk. Additional validated third parties will be added in the future.
The following solution guides are available for using third-party solutions with Google Distributed Cloud:
- Monitoring Google Distributed Cloud with the Elastic Stack
- Collect logs on Google Distributed Cloud with Splunk Connect
How Logging and Monitoring for Google Distributed Cloud works
Cloud Logging and Cloud Monitoring are installed and activated in each cluster when you create a new admin or user cluster.
The Stackdriver agents include several components on each cluster:
Stackdriver Operator (
stackdriver-operator-*). Manages the lifecycle for all other Stackdriver agents deployed onto the cluster.Stackdriver Custom Resource. A resource that is automatically created as part of the Google Distributed Cloud installation process.
GKE Metrics Agent (
gke-metrics-agent-*). An OpenTelemetry Collector based DaemonSet that scrapes metrics from each node to Cloud Monitoring. Anode-exporterDaemonSet and akube-state-metricsdeployment are also included to provide more metrics about the cluster.Stackdriver Log Forwarder (
stackdriver-log-forwarder-*). A Fluent Bit DaemonSet that forwards logs from each machine to the Cloud Logging. The log Forwarder buffers the log entries on the node locally and re-sends them for up to 4 hours. If the buffer gets full or if the Log Forwarder can't reach the Cloud Logging API for more than 4 hours, logs are dropped.Metadata Agent (
stackdriver-metadata-agent-). A deployment that sends metadata for Kubernetes resources such as pods, deployments, or nodes to the Config Monitoring for Ops API. This addition of metadata lets you query your metrics data by deployment name, node name, or even Kubernetes service name.
You can see the agents installed by Stackdriver by running the following command:
kubectl -n kube-system get pods -l "managed-by=stackdriver"
The output of this command is similar to the following:
kube-system gke-metrics-agent-4th8r 1/1 Running 1 (40h ago) 40h
kube-system gke-metrics-agent-8lt4s 1/1 Running 1 (40h ago) 40h
kube-system gke-metrics-agent-dhxld 1/1 Running 1 (40h ago) 40h
kube-system gke-metrics-agent-lbkl2 1/1 Running 1 (40h ago) 40h
kube-system gke-metrics-agent-pblfk 1/1 Running 1 (40h ago) 40h
kube-system gke-metrics-agent-qfwft 1/1 Running 1 (40h ago) 40h
kube-system kube-state-metrics-9948b86dd-6chhh 1/1 Running 1 (40h ago) 40h
kube-system node-exporter-5s4pg 1/1 Running 1 (40h ago) 40h
kube-system node-exporter-d9gwv 1/1 Running 2 (40h ago) 40h
kube-system node-exporter-fhbql 1/1 Running 1 (40h ago) 40h
kube-system node-exporter-gzf8t 1/1 Running 1 (40h ago) 40h
kube-system node-exporter-tsrpp 1/1 Running 1 (40h ago) 40h
kube-system node-exporter-xzww7 1/1 Running 1 (40h ago) 40h
kube-system stackdriver-log-forwarder-8lwxh 1/1 Running 1 (40h ago) 40h
kube-system stackdriver-log-forwarder-f7cgf 1/1 Running 2 (40h ago) 40h
kube-system stackdriver-log-forwarder-fl5gf 1/1 Running 1 (40h ago) 40h
kube-system stackdriver-log-forwarder-q5lq8 1/1 Running 2 (40h ago) 40h
kube-system stackdriver-log-forwarder-www4b 1/1 Running 1 (40h ago) 40h
kube-system stackdriver-log-forwarder-xqgjc 1/1 Running 1 (40h ago) 40h
kube-system stackdriver-metadata-agent-cluster-level-5bb5b6d6bc-z9rx7 1/1 Running 1 (40h ago) 40h
Cloud Monitoring metrics
For a list of metrics collected by Cloud Monitoring, see View Google Distributed Cloud metrics.
Configuring Stackdriver agents for Google Distributed Cloud
The Stackdriver agents installed with Google Distributed Cloud collect data about system components for the purposes of maintaining and troubleshooting issues with your clusters. The following sections describe Stackdriver configuration and operating modes.
System Components Only (Default Mode)
Upon installation, Stackdriver agents are configured by default to collect logs and metrics, including performance details (for example, CPU and memory utilization), and similar metadata, for Google-provided system components. These include all workloads in the admin cluster, and for user clusters, workloads in the kube-system, gke-system, gke-connect, istio-system, and config-management- system namespaces.
System Components and Applications
To enable application logging and monitoring on top of the default mode, follow the steps in Enable application logging and monitoring.
Optimized metrics (Default metrics)
By default, the kube-state-metrics deployments running in the cluster collect and report an
optimized set of kube metrics to Google Cloud Observability (formerly Stackdriver).
Fewer resources are needed to collect this optimized set of metrics, which improves overall performance and scalability.
The following kube metrics are excluded from the optimized metrics:
- kube_certificatesigningrequest_cert_length
- kube_certificatesigningrequest_condition
- kube_certificatesigningrequest_created
- kube_certificatesigningrequest_labels
- kube_configmap_annotations
- kube_configmap_info
- kube_configmap_labels
- kube_configmap_metadata_resource_version
- kube_daemonset_annotations
- kube_daemonset_created
- kube_daemonset_labels
- kube_daemonset_metadata_generation
- kube_daemonset_status_observed_generation
- kube_deployment_annotations
- kube_deployment_created
- kube_deployment_labels
- kube_deployment_spec_paused
- kube_deployment_spec_strategy_rollingupdate_max_surge
- kube_deployment_spec_strategy_rollingupdate_max_unavailable
- kube_deployment_status_condition
- kube_deployment_status_replicas_ready
- kube_endpoint_annotations
- kube_endpoint_created
- kube_endpoint_info
- kube_endpoint_labels
- kube_endpoint_ports
- kube_horizontalpodautoscaler_annotations
- kube_horizontalpodautoscaler_info
- kube_horizontalpodautoscaler_labels
- kube_horizontalpodautoscaler_metadata_generation
- kube_horizontalpodautoscaler_status_condition
- kube_job_annotations
- kube_job_complete
- kube_job_created
- kube_job_info
- kube_job_labels
- kube_job_owner
- kube_job_spec_completions
- kube_job_spec_parallelism
- kube_job_status_completion_time
- kube_job_status_start_time
- kube_job_status_succeeded
- kube_lease_owner
- kube_lease_renew_time
- kube_limitrange
- kube_limitrange_created
- kube_mutatingwebhookconfiguration_info
- kube_namespace_labels
- kube_networkpolicy_annotations
- kube_networkpolicy_labels
- kube_networkpolicy_spec_egress_rules
- kube_networkpolicy_spec_ingress_rules
- kube_node_annotations
- kube_node_role
- kube_persistentvolume_annotations
- kube_persistentvolume_labels
- kube_persistentvolumeclaim_access_mode
- kube_persistentvolumeclaim_annotations
- kube_persistentvolumeclaim_labels
- kube_pod_annotations
- kube_pod_completion_time
- kube_pod_container_resource_limits
- kube_pod_container_resource_requests
- kube_pod_container_state_started
- kube_pod_created
- kube_pod_init_container_info
- kube_pod_init_container_resource_limits
- kube_pod_init_container_resource_requests
- kube_pod_init_container_status_last_terminated_reason
- kube_pod_init_container_status_ready
- kube_pod_init_container_status_restarts_total
- kube_pod_init_container_status_running
- kube_pod_init_container_status_terminated
- kube_pod_init_container_status_terminated_reason
- kube_pod_init_container_status_waiting
- kube_pod_init_container_status_waiting_reason
- kube_pod_labels
- kube_pod_owner
- kube_pod_restart_policy
- kube_pod_spec_volumes_persistentvolumeclaims_readonly
- kube_pod_start_time
- kube_poddisruptionbudget_annotations
- kube_poddisruptionbudget_created
- kube_poddisruptionbudget_labels
- kube_poddisruptionbudget_status_expected_pods
- kube_poddisruptionbudget_status_observed_generation
- kube_poddisruptionbudget_status_pod_disruptions_allowed
- kube_replicaset_annotations
- kube_replicaset_created
- kube_replicaset_labels
- kube_replicaset_metadata_generation
- kube_replicaset_owner
- kube_replicaset_status_observed_generation
- kube_resourcequota_created
- kube_secret_annotations
- kube_secret_info
- kube_secret_labels
- kube_secret_metadata_resource_version
- kube_secret_type
- kube_service_annotations
- kube_service_created
- kube_service_info
- kube_service_labels
- kube_service_spec_type
- kube_statefulset_annotations
- kube_statefulset_created
- kube_statefulset_labels
- kube_statefulset_status_current_revision
- kube_statefulset_status_update_revision
- kube_storageclass_annotations
- kube_storageclass_created
- kube_storageclass_info
- kube_storageclass_labels
- kube_validatingwebhookconfiguration_info
- kube_validatingwebhookconfiguration_metadata_resource_version
- kube_volumeattachment_created
- kube_volumeattachment_info
- kube_volumeattachment_labels
- kube_volumeattachment_spec_source_persistentvolume
- kube_volumeattachment_status_attached
- kube_volumeattachment_status_attachment_metadata
The complete set of Google Distributed Cloud metrics is documented in View Anthos metrics.
To disable optimized metrics (not recommended), override the default setting in your Stackdriver custom resource.
Use Google Cloud Managed Service for Prometheus for selected system components
Google Cloud Managed Service for Prometheus is part of Cloud Monitoring and is available as an option for system components. The benefits of Google Cloud Managed Service for Prometheus include the following:
You can continue to use your existing Prometheus-based monitoring without altering your alerts and Grafana dashboards.
If you use both GKE and Google Distributed Cloud, you can use the same Prometheus Query Language (PromQL) for metrics on all your clusters. You can also use the PromQL tab in Metrics Explorer in the Google Cloud console.
Enable and disable Google Cloud Managed Service for Prometheus
Starting with Google Distributed Cloud release 1.30.0-gke.1930,
Google Cloud Managed Service for Prometheus is always enabled. In earlier versions, you
can edit the Stackdriver resource, stackdriver, to enable or disable
Google Cloud Managed Service for Prometheus. To disable Google Cloud Managed Service for Prometheus
for cluster versions prior to 1.30.0-gke.1930, set
spec.featureGates.enableGMPForSystemMetrics in the stackdriver resource to
false.
View metric data
When enableGMPForSystemMetrics is set to true, metrics for the following
components have a different format for how they are stored and queried in
Cloud Monitoring:
- kube-apiserver
- kube-scheduler
- kube-controller-manager
- kubelet and cadvisor
- kube-state-metrics
- node-exporter
In the new format, you can query the preceding metrics by using Prometheus Query Language (PromQL).
Example PromQL query:
histogram_quantile(0.95, sum(rate(apiserver_request_duration_seconds_bucket[5m])) by (le))
Configuring Grafana dashboards with Google Cloud Managed Service for Prometheus
To use Grafana with metrics data from Google Cloud Managed Service for Prometheus, you
must first configure and authenticate the Grafana data source. To configure and
authenticate the data source, you use the data source syncer
(datasource-syncer) to generate OAuth2 credentials and sync them to Grafana
through the Grafana data source API. The data source syncer sets the
Cloud Monitoring API as the Prometheus server URL (the URL value starts with
https://monitoring.googleapis.com) under the data source in Grafana.
Follow the steps in Query using Grafana to authenticate and configure a Grafana data source to query data from Google Cloud Managed Service for Prometheus.
A set of sample Grafana dashboards are provided in the anthos-samples repository on GitHub. To install the sample dashboards, do the following:
Download the sample JSON files:
git clone https://github.com/GoogleCloudPlatform/anthos-samples.git cd anthos-samples/gmp-grafana-dashboards
If your Grafana data source was created with a name different with
Managed Service for Prometheus, change thedatasourcefield in all the JSON files:sed -i "s/Managed Service for Prometheus/[DATASOURCE_NAME]/g" ./*.json
Replace [DATASOURCE_NAME] with the name of the data source in your Grafana that was pointed to the Prometheus
frontendservice.Access Grafana UI from your browser, and select + Import under the Dashboards menu.
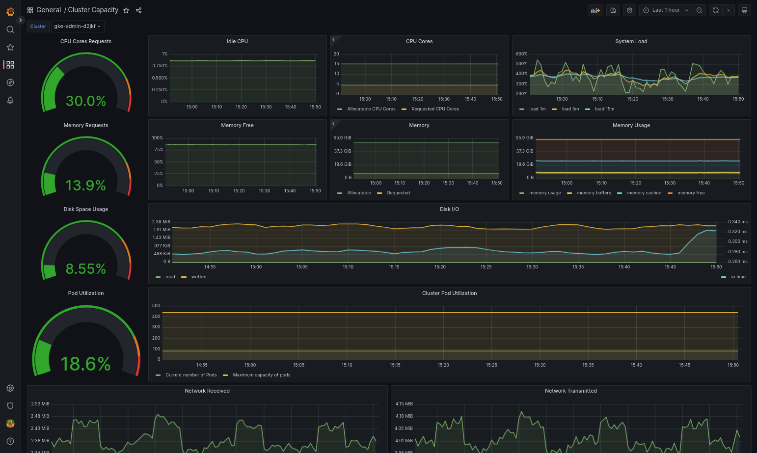
Either upload the JSON file, or copy and paste the file content and select Load. Once the file content is successfully loaded, select Import. Optionally you can also change the dashboard name and UID before importing.
The imported dashboard should load successfully if your Google Distributed Cloud and the data source are configured correctly. For example, the following screenshot shows the dashboard configured by
cluster-capacity.json.
Additional resources
For more information about Google Cloud Managed Service for Prometheus, see the following:
Configuring Stackdriver component resources
When you create a cluster, Google Distributed Cloud automatically creates a Stackdriver custom resource. You can edit the spec in the custom resource to override the default values for CPU and memory requests and limits for a Stackdriver component, and you can separately override the default optimized metrics setting.
Overriding the default CPU and memory requests and limits for a Stackdriver component
Clusters with high pod density introduce higher logging and monitoring overhead. In extreme cases, Stackdriver components may report close to the CPU and memory utilization limit or even may be subject to constant restarts due to resource limits. In this case, to override the default values for CPU and memory requests and limits for a Stackdriver component, use the following steps:
Run the following command to open your Stackdriver custom resource in a command-line editor:
kubectl -n kube-system edit stackdriver stackdriver
In the Stackdriver custom resource, add the
resourceAttrOverridesection under thespecfield:resourceAttrOverride: DAEMONSET_OR_DEPLOYMENT_NAME/CONTAINER_NAME: LIMITS_OR_REQUESTS: RESOURCE: RESOURCE_QUANTITYNote that the
resourceAttrOverridesection overrides all existing default limits and requests for the component you specify. The following components are supported byresourceAttrOverride:gke-metrics-agent/gke-metrics-agentstackdriver-log-forwarder/stackdriver-log-forwarderstackdriver-metadata-agent-cluster-level/metadata-agentnode-exporter/node-exporterkube-state-metrics/kube-state-metrics
An example file looks like the following:
apiVersion: addons.gke.io/v1alpha1 kind: Stackdriver metadata: name: stackdriver namespace: kube-system spec: anthosDistribution: baremetal projectID: my-project clusterName: my-cluster clusterLocation: us-west-1a resourceAttrOverride: gke-metrics-agent/gke-metrics-agent: requests: cpu: 110m memory: 240Mi limits: cpu: 200m memory: 4.5GiTo save changes to the Stackdriver custom resource, save and quit your command-line editor.
Check the health of your Pod:
kubectl -n kube-system get pods -l "managed-by=stackdriver"
A response for a healthy Pod looks like the following:
gke-metrics-agent-4th8r 1/1 Running 1 40h
Check the Pod spec of the component to make sure the resources are set correctly.
kubectl -n kube-system describe pod POD_NAME
Replace
POD_NAMEwith the name of the Pod you just changed. For example,gke-metrics-agent-4th8r.The response looks like the following:
Name: gke-metrics-agent-4th8r Namespace: kube-system ... Containers: gke-metrics-agent: Limits: cpu: 200m memory: 4.5Gi Requests: cpu: 110m memory: 240Mi ...
Disable optimized metrics
By default, the kube-state-metrics deployments running in the cluster collect and report an
optimized set of kube metrics to Stackdriver. If you require additional metrics,
we recommend that you find a replacement from the list of Google Distributed Cloud
metrics.
Here are some examples of replacements you might use:
| Disabled metric | Replacements |
|---|---|
kube_pod_start_time |
container/uptime |
kube_pod_container_resource_requests |
container/cpu/request_cores container/memory/request_bytes |
kube_pod_container_resource_limits |
container/cpu/limit_cores container/memory/limit_bytes |
To disable the optimized metrics default setting (not recommended), do the following:
Open your Stackdriver custom resource in a command-line editor:
kubectl -n kube-system edit stackdriver stackdriver
Set the
optimizedMetricsfield tofalse:apiVersion: addons.gke.io/v1alpha1 kind: Stackdriver metadata: name: stackdriver namespace: kube-system spec: anthosDistribution: baremetal projectID: my-project clusterName: my-cluster clusterLocation: us-west-1a optimizedMetrics: false
Save changes, and quit your command-line editor.
Metrics Server
Metrics Server is the source of the container resource metrics for various autoscaling pipelines. Metrics Server retrieves metrics from kubelets and exposes them through the Kubernetes Metrics API. HPA and VPA then use these metrics to determine when to trigger autoscaling. Metrics server is scaled using addon- resizer.
In extreme cases where high pod density creates too much logging and monitoring
overhead, Metrics Server might be stopped and restarted due to resource
limitations. In this case, you can allocate more resources to metrics server by
editing the metrics-server-config configmap in gke-managed-metrics-server
namespace, and changing the value for cpuPerNode and memoryPerNode.
kubectl edit cm metrics-server-config -n gke-managed-metrics-server
The example content of the ConfigMap is:
apiVersion: v1
data:
NannyConfiguration: |-
apiVersion: nannyconfig/v1alpha1
kind: NannyConfiguration
cpuPerNode: 3m
memoryPerNode: 20Mi
kind: ConfigMap
After updating the ConfigMap, recreate the metrics-server pods with the following command:
kubectl delete pod -l k8s-app=metrics-server -n gke-managed-metrics-server
Logs and metrics routing
Stackdriver log forwarder (stackdriver-log-forwarder) sends logs from each
node machine to Cloud Logging. Similarly, GKE metrics agent
(gke-metrics-agent) sends metrics from each node machine to
Cloud Monitoring. Before the logs and metrics are sent, the Stackdriver
Operator (stackdriver-operator) attaches the value from the clusterLocation
field in the stackdriver custom resource to each log entry and metric before
they're routed to Google Cloud. Additionally, the logs and metrics are
associated with the Google Cloud project
specified in the stackdriver custom resource spec (spec.projectID).
The stackdriver resource gets values for the clusterLocation and projectID
fields from the
location
and
projectID
fields in the clusterOperations section of the Cluster resource at cluster
creation time.
All metrics and log entries sent by stackdriver agents are routed to a global ingestion endpoint. From there, the data is forwarded to the closest reachable regional Google Cloud endpoint to ensure the reliability of the data transport.
Once the global endpoint receives the metric or log entry, what happens next is service-dependent:
How logs routing is configured: when the logging endpoint receives a log message, Cloud Logging passes the message through the Log Router. The sinks and filters in the Log Router configuration determine how to route the message. You can route log entries to destinations like regional Logging buckets, which store the log entry, or to Pub/Sub. For more information about how log routing works and how to configure it, see Routing and storage overview.
Neither the
clusterLocationfield in thestackdrivercustom resource or theclusterOperations.locationfield in the Cluster spec are considered in this routing process. For logs,clusterLocationis used to label log entries only, which can be helpful for filtering in Logs Explorer.How metrics routing is configured: when the metrics endpoint receives a metric entry, the entry is routed automatically to be stored in the location specified by the metric. The location in the metric came from the
clusterLocationfield in thestackdrivercustom resource.Plan your configuration: when you configure your Cloud Logging and Cloud Monitoring, configure Log Router and specify an appropriate
clusterOperations.locationwith locations that best support your needs. For example, if you want logs and metrics to go to the same location, setclusterOperations.locationto the same Google Cloud region that Log Router is using for your Google Cloud project.Update your logs configuration when needed: you can make changes anytime to the destination settings for logs due to business requirements, such as disaster recovery plans. Changes to the Log Router configuration in Google Cloud take effect quickly. The
locationandprojectIDfields in theclusterOperationssection of the Cluster resource are immutable, so they can't be updated after you create your cluster. We don't recommend that you change values in thestackdriverresource directly. This resource is reverted to the original cluster creation state whenever a cluster operation, such as an upgrade, triggers a reconciliation.
Configuration requirements for Logging and Monitoring
There are several configuration requirements to enable Cloud Logging and Cloud Monitoring with Google Distributed Cloud. These steps are included in Configuring a service account for use with Logging and Monitoring on the Enabling Google services page, and in the following list:
- A Cloud Monitoring Workspace must be created within the Google Cloud project. This is accomplished by clicking Monitoring in Google Cloud console and following the workflow.
You need to enable the following Stackdriver APIs:
You need to assign the following IAM roles to the service account used by the Stackdriver agents:
logging.logWritermonitoring.metricWriterstackdriver.resourceMetadata.writermonitoring.dashboardEditoropsconfigmonitoring.resourceMetadata.writer
Log tags
Many Google Distributed Cloud logs have an F tag:
logtag: "F"
This tag means that the log entry is complete or full. To learn more about this tag, see Log format in the Kubernetes design proposals on GitHub.
Pricing
In a Google Distributed Cloud cluster, system logs and metrics include the following:
- Logs and metrics from all components in an admin cluster.
- Logs and metrics from components in these namespaces in a user cluster:
kube-system,gke-system,gke-connect,knative-serving,istio-system,monitoring-system,config-management-system,gatekeeper-system,cnrm-system.
For more information, see Pricing for Google Cloud Observability.
To learn about credit for Cloud Logging metrics, contact sales for pricing.