베어메탈용 Google Distributed Cloud(소프트웨어만 해당)에는 클라우드 기반 관리형 서비스, 오픈소스 도구, 서드 파티 상업용 솔루션과의 검증된 호환성을 비롯한 여러 가지 클러스터 로깅 및 모니터링 옵션이 포함되어 있습니다. 이 페이지에서는 이러한 옵션에 대해 설명하고 사용자 환경에 적합한 솔루션을 선택하는 방법에 대한 기본 안내를 제공합니다.
이 페이지는 서비스 수준 목표(SLO) 규정 준수와 같이 배포된 애플리케이션 또는 서비스의 상태를 모니터링하려는 관리자, 설계자, 운영자를 위해 작성되었습니다. Google Cloud 콘텐츠에 참조된 일반적인 역할 및 예시 태스크에 대해 자세히 알아보려면 일반 GKE 사용자 역할 및 태스크를 참조하세요.
Google Distributed Cloud 옵션
클러스터에 대한 여러 로깅 및 모니터링 옵션이 있습니다.
- 베어메탈 시스템 구성 요소에서 기본적으로 사용 설정되는 Cloud Logging 및 Cloud Monitoring
- Prometheus 및 Grafana는 Cloud Marketplace에서 사용 가능합니다.
- 타사 솔루션을 사용한 검증된 구성
Cloud Logging 및 Cloud Monitoring
Google Cloud Observability는Google Cloud에 기본 제공되는 모니터링 가능성 솔루션입니다. 완전 관리형 로깅 솔루션, 측정항목 수집, 모니터링, 대시보드, 알림을 제공합니다. Cloud Monitoring은 클라우드 기반 GKE 클러스터와 유사한 방식으로 Google Distributed Cloud 클러스터를 모니터링합니다.
필요한 서비스 계정과 Identity and Access Management(IAM) 역할로 클러스터를 만들면 Cloud Logging 및 Cloud Monitoring이 기본적으로 사용 설정됩니다. Cloud Logging 및 Cloud Monitoring은 사용 중지할 수 없습니다. 서비스 계정 및 필요한 역할에 관한 자세한 내용은 서비스 계정 구성을 참조하세요.
다음을 변경하도록 에이전트를 구성할 수 있습니다.
- 로깅 및 모니터링 범위: 기본값인 시스템 구성요소만에서 시스템 구성요소와 애플리케이션 모두로 변경
- 수집되는 측정항목 수준: 기본값인 최적화된 측정항목 집합에서 모든 측정항목으로 변경
자세한 내용은 이 문서의 Google Distributed Cloud용 Stackdriver 에이전트 구성을 참조하세요.
Logging 및 Monitoring에서는 구성하기 쉽고 강력한 클라우드 기반 단일 관측 가능성 솔루션을 제공합니다. Google Distributed CloudE에서 워크로드를 실행할 때는 Logging 및 Monitoring을 사용하는 것이 좋습니다. Google Distributed Cloud 및 표준 온프레미스 인프라에서 실행되는 구성요소가 있는 애플리케이션의 경우 이러한 애플리케이션을 포괄적으로 볼 수 있는 다른 솔루션을 고려할 수 있습니다.
아키텍처, 구성, 기본적으로 Google Cloud 프로젝트에 복제되는 데이터에 대한 자세한 내용은 Google Distributed Cloud의 Logging 및 Monitoring 작동 방식을 참조하세요.
Logging에 대한 자세한 내용은 Cloud Logging 문서를 참조하세요.
Monitoring에 대한 자세한 내용은 Cloud Monitoring 문서를 참조하세요.
Google Distributed Cloud에서 Fleet 수준으로 Cloud Monitoring 리소스 활용 측정항목을 보고 사용하는 방법을 배우려면 Google Kubernetes Engine 사용 개요를 참조하세요.
Prometheus 및 Grafana
Prometheus와 Grafana는 Cloud Marketplace에서 사용 가능한 두 가지 인기 있는 오픈소스 모니터링 제품입니다.
Prometheus는 애플리케이션 및 시스템 측정항목을 수집합니다.
Alertmanager는 여러 알림 메커니즘을 사용하여 알림 전송을 처리합니다.
Grafana는 대시보드 도구입니다.
모든 모니터링 요구사항에 대해 Cloud Monitoring을 기반으로 하는 Google Cloud Managed Service for Prometheus를 사용하는 것이 좋습니다. Google Cloud Managed Service for Prometheus를 사용하면 시스템 구성요소를 무료로 모니터링할 수 있습니다. Google Cloud Managed Service for Prometheus는 Grafana와도 호환됩니다. 하지만 순수 로컬 모니터링 시스템을 선호하는 경우 클러스터에 Prometheus와 Grafana를 설치할 수 있습니다.
Prometheus를 로컬에 설치했으며 시스템 구성요소에서 측정항목을 수집하려면 로컬 Prometheus 인스턴스에 시스템 구성요소의 측정항목 엔드포인트에 액세스할 수 있는 권한을 부여해야 합니다.
Prometheus 인스턴스의 서비스 계정을 사전 정의된
gke-metrics-agentClusterRole에 바인딩하고 서비스 계정 토큰을 사용자 인증 정보로 사용하여 다음 시스템 구성요소에서 측정항목을 스크래핑합니다.kube-apiserverkube-schedulerkube-controller-managerkubeletnode-exporter
kube-system/stackdriver-prometheus-etcd-scrape보안 비밀번호에 저장된 클라이언트 키와 인증서를 사용하여 etcd의 측정항목 스크래핑을 인증합니다.네임스페이스에서 kube-state-metrics로 액세스를 허용하는 NetworkPolicy를 만듭니다.
타사 솔루션
Google은 서드 파티 로깅 및 모니터링 솔루션 제공업체와 협력을 통해 해당 업체 제품이 Google Distributed Cloud에서 잘 작동할 수 있도록 지원합니다. 여기에는 Datadog, Elastic, Splunk가 포함됩니다. 이후에도 다른 검증된 타사 제공업체가 추가될 예정입니다.
다음 솔루션 가이드는 Google Distributed Cloud에서 서드 파티 솔루션을 사용할 때 사용 가능합니다.
Google Distributed Cloud의 Logging 및 Monitoring 작동 방식
새 관리자 클러스터 또는 사용자 클러스터를 만들 때 각 클러스터에 Cloud Logging 및 Cloud Monitoring이 설치되고 활성화됩니다.
Stackdriver 에이전트에는 각 클러스터에 다음과 같은 여러 구성요소가 포함됩니다.
Stackdriver 연산자(
stackdriver-operator-*). 클러스터에 배포되는 다른 모든 Stackdriver 에이전트의 수명 주기를 관리합니다.Stackdriver 커스텀 리소스. Google Distributed Cloud 설치 프로세스 중에 자동으로 생성되는 리소스입니다.
GKE 측정항목 에이전트(
gke-metrics-agent-*). 각 노드에서 Cloud Monitoring으로 측정항목을 스크랩하는 OpenTelemetry Collector 기반 DaemonSet입니다. 클러스터에 대한 더 많은 측정항목을 제공하도록node-exporterDaemonSet 및kube-state-metrics배포가 포함됩니다.Stackdriver 로그 전달자(
stackdriver-log-forwarder-*). 각 머신의 로그를 Cloud Logging으로 전달하는 Fluent Bit DaemonSet입니다. 로그 전달자는 노드의 로그 항목을 로컬로 버퍼링하여 최대 4시간 동안 다시 전송합니다. 버퍼가 가득 차거나 로그 전달자가 4시간을 초과하여 Cloud Logging API에 연결할 수 없으면 로그가 삭제됩니다.메타데이터 에이전트(
stackdriver-metadata-agent-). 포드, 배포, 노드와 같은 Kubernetes 리소스의 메타데이터를 Config Monitoring for Ops API에 보내는 배포를 나타냅니다. 메타데이터를 추가하면 배포 이름, 노드 이름 또는 Kubernetes 서비스 이름으로 측정항목 데이터를 쿼리할 수 있습니다.
다음 명령어를 실행하여 Stackdriver에서 설치한 에이전트를 확인할 수 있습니다.
kubectl -n kube-system get pods -l "managed-by=stackdriver"
이 명령어 결과는 다음과 비슷합니다.
kube-system gke-metrics-agent-4th8r 1/1 Running 1 (40h ago) 40h
kube-system gke-metrics-agent-8lt4s 1/1 Running 1 (40h ago) 40h
kube-system gke-metrics-agent-dhxld 1/1 Running 1 (40h ago) 40h
kube-system gke-metrics-agent-lbkl2 1/1 Running 1 (40h ago) 40h
kube-system gke-metrics-agent-pblfk 1/1 Running 1 (40h ago) 40h
kube-system gke-metrics-agent-qfwft 1/1 Running 1 (40h ago) 40h
kube-system kube-state-metrics-9948b86dd-6chhh 1/1 Running 1 (40h ago) 40h
kube-system node-exporter-5s4pg 1/1 Running 1 (40h ago) 40h
kube-system node-exporter-d9gwv 1/1 Running 2 (40h ago) 40h
kube-system node-exporter-fhbql 1/1 Running 1 (40h ago) 40h
kube-system node-exporter-gzf8t 1/1 Running 1 (40h ago) 40h
kube-system node-exporter-tsrpp 1/1 Running 1 (40h ago) 40h
kube-system node-exporter-xzww7 1/1 Running 1 (40h ago) 40h
kube-system stackdriver-log-forwarder-8lwxh 1/1 Running 1 (40h ago) 40h
kube-system stackdriver-log-forwarder-f7cgf 1/1 Running 2 (40h ago) 40h
kube-system stackdriver-log-forwarder-fl5gf 1/1 Running 1 (40h ago) 40h
kube-system stackdriver-log-forwarder-q5lq8 1/1 Running 2 (40h ago) 40h
kube-system stackdriver-log-forwarder-www4b 1/1 Running 1 (40h ago) 40h
kube-system stackdriver-log-forwarder-xqgjc 1/1 Running 1 (40h ago) 40h
kube-system stackdriver-metadata-agent-cluster-level-5bb5b6d6bc-z9rx7 1/1 Running 1 (40h ago) 40h
Cloud Monitoring 측정항목
Cloud Monitoring에서 수집한 측정항목 목록은 Google Distributed Cloud 측정항목 보기를 참조하세요.
Google Distributed Cloud용 Stackdriver 에이전트 구성
Google Distributed Cloud와 함께 설치된 Stackdriver 에이전트는 클러스터의 문제를 유지보수하고 해결하기 위해 시스템 구성요소에 대한 데이터를 수집합니다. 다음 섹션에서는 Stackdriver 구성 및 작동 모드를 설명합니다.
시스템 구성요소만(기본 모드)
설치 시 Stackdriver 에이전트는 기본적으로 Google에서 제공하는 시스템 구성요소의 성능 세부정보(예: CPU 및 메모리 사용률) 및 유사한 메타데이터 등 로그 및 측정항목을 수집하도록 구성됩니다. 여기에는 관리자 클러스터의 모든 워크로드가 포함되고, 사용자 클러스터의 메타데이터에는 kube-system, gke-system, gke-connect, istio-system, config-management-system 네임스페이스의 워크로드가 포함됩니다.
시스템 구성요소 및 애플리케이션
기본 모드에서 애플리케이션 로깅 및 모니터링을 사용 설정하려면 애플리케이션 로깅 및 모니터링 사용 설정 단계를 수행합니다.
최적화된 측정항목(기본 측정항목)
기본적으로 클러스터에서 실행되는 kube-state-metrics 배포는 최적화된 kube 측정항목 집합을 수집하고 Google Cloud Observability(이전 명칭: Stackdriver)에 보고합니다.
이 최적화 측정항목 집합을 수집하는 데 필요한 리소스가 줄어들어 전반적인 성능과 확장성이 향상됩니다.
최적화된 측정항목을 사용 중지(권장되지 않음)하려면 Stackdriver 커스텀 리소스의 기본 설정을 재정의합니다.
선택한 시스템 구성요소에 Google Cloud Managed Service for Prometheus 사용
Google Cloud Managed Service for Prometheus는 Cloud Monitoring의 일부이며 시스템 구성요소 옵션으로 사용할 수 있습니다. Google Cloud Managed Service for Prometheus의 이점은 다음과 같습니다.
알림 및 Grafana 대시보드를 변경하지 않고도 기존 Prometheus 기반 모니터링을 계속 사용할 수 있습니다.
GKE와 Google Distributed Cloud를 모두 사용하는 경우 모든 클러스터의 측정항목에 같은 Prometheus Query Language(PromQL)를 사용할 수 있습니다. Google Cloud 콘솔의 측정항목 탐색기에 있는 PromQL 탭을 사용할 수도 있습니다.
Google Cloud Managed Service for Prometheus 사용 설정 및 중지
Google Distributed Cloud 출시 버전 1.30.0-gke.1930부터 Google Cloud Managed Service for Prometheus가 항상 사용 설정됩니다. 이전 버전에서는 Stackdriver 리소스 stackdriver를 수정하여 Google Cloud Managed Service for Prometheus를 사용 설정하거나 사용 중지할 수 있습니다. 1.30.0-gke.1930 이전 클러스터 버전에서 Google Cloud Managed Service for Prometheus를 사용 중지하려면 stackdriver 리소스의 spec.featureGates.enableGMPForSystemMetrics를 false로 설정하세요.
측정항목 데이터 보기
enableGMPForSystemMetrics가 true로 설정되면 다음 구성요소의 측정항목 형식은 Cloud Monitoring에서 저장 및 쿼리되는 방법과 다릅니다
- kube-apiserver
- kube-scheduler
- kube-controller-manager
- kubelet 및 cadvisor
- kube-state-metrics
- node-exporter
새 형식에서는 Prometheus Query Language(PromQL)를 사용하여 이전 측정항목을 쿼리할 수 있습니다.
PromQL 쿼리 예시:
histogram_quantile(0.95, sum(rate(apiserver_request_duration_seconds_bucket[5m])) by (le))
Google Cloud Managed Service for Prometheus로 Grafana 대시보드 구성
Google Cloud Managed Service for Prometheus의 측정항목 데이터와 함께 Grafana를 사용하려면 먼저 Grafana 데이터 소스를 구성하고 인증해야 합니다. 데이터 소스를 구성하고 인증하려면 데이터 소스 동기화(datasource-syncer)를 사용하여 OAuth2 사용자 인증 정보를 생성하고 Grafana 데이터 소스 API를 통해 Grafana에 동기화합니다. 데이터 소스 동기화는 Cloud Monitoring API를 Grafana의 데이터 소스 아래에 있는 Prometheus 서버 URL(URL 값이 https://monitoring.googleapis.com으로 시작)로 설정합니다.
Grafana를 사용하여 쿼리의 단계를 수행하여 Google Cloud Managed Service for Prometheus의 데이터를 쿼리하도록 Grafana 데이터 소스를 인증하고 구성합니다.
샘플 Grafana 대시보드 집합은 GitHub의 anthos-samples 저장소에서 제공됩니다. 샘플 대시보드를 설치하려면 다음을 수행합니다.
샘플 JSON 파일을 다운로드합니다.
git clone https://github.com/GoogleCloudPlatform/anthos-samples.git cd anthos-samples/gmp-grafana-dashboards
Grafana 데이터 소스가
Managed Service for Prometheus와 다른 이름으로 생성된 경우 모든 JSON 파일에서datasource필드를 변경합니다.sed -i "s/Managed Service for Prometheus/[DATASOURCE_NAME]/g" ./*.json
[DATASOURCE_NAME]을 Prometheus
frontend서비스를 가리키는 Grafana의 데이터 소스 이름으로 바꿉니다.브라우저에서 Grafana UI에 액세스하고 대시보드 메뉴에서 + 가져오기를 선택합니다.
JSON 파일을 업로드하거나 파일 콘텐츠를 복사하여 붙여넣고 로드를 선택합니다. 파일 콘텐츠가 성공적으로 로드되면 가져오기를 선택합니다. 가져오기 전에 대시보드 이름과 UID를 변경할 수도 있습니다(선택사항).
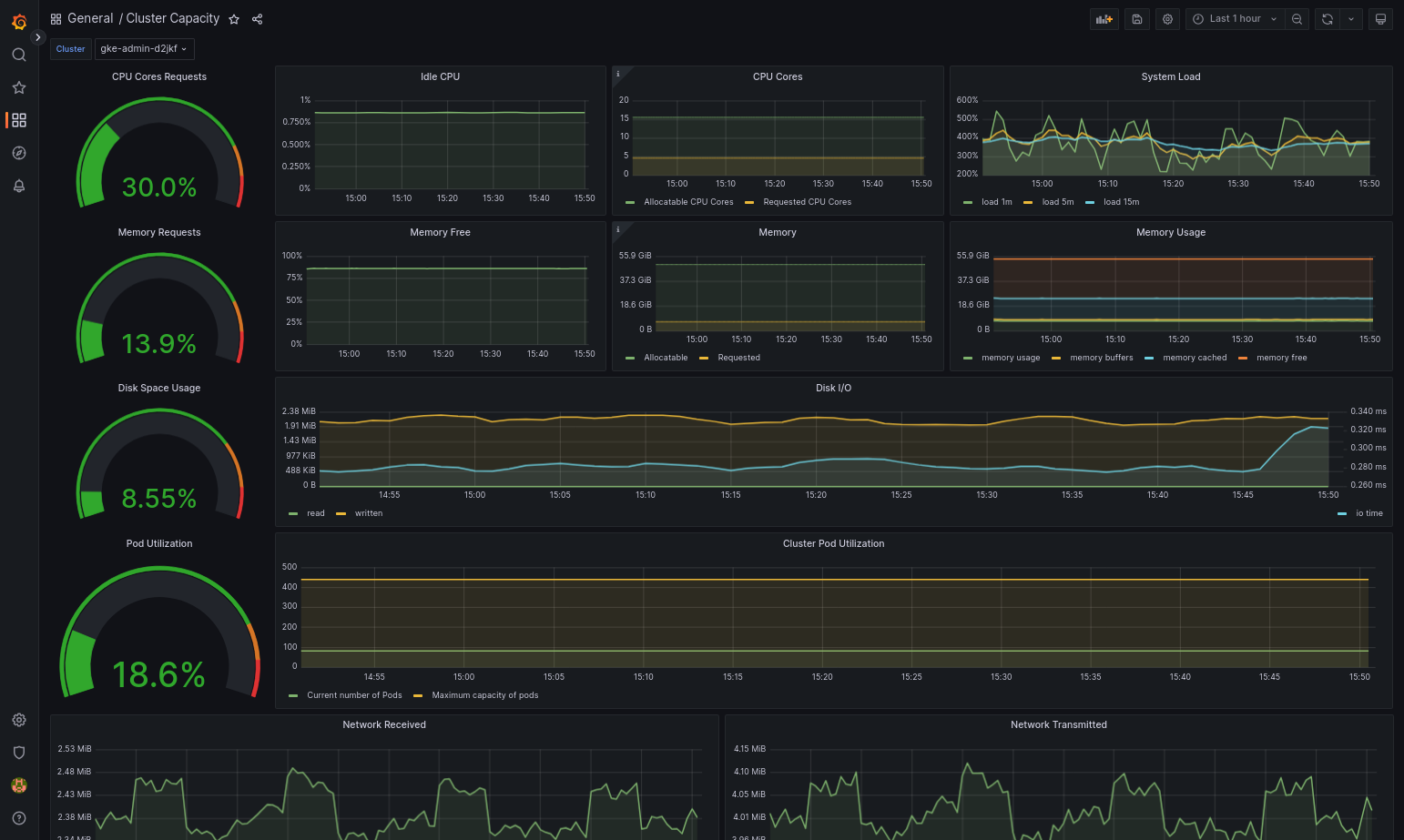
Google Distributed Cloud 및 데이터 소스가 올바르게 구성되면 가져온 대시보드가 성공적으로 로드됩니다. 예를 들어 다음 스크린샷에서는
cluster-capacity.json으로 구성된 대시보드를 보여줍니다.
추가 리소스
Google Cloud Managed Service for Prometheus에 대한 자세한 내용은 다음을 참조하세요.
Stackdriver 구성요소 리소스 구성
클러스터를 만들면 Google Distributed Cloud에서 Stackdriver 커스텀 리소스를 자동으로 만듭니다. Stackdriver 구성요소에 대해 CPU 및 메모리 요청과 제한의 기본값을 재정의하도록 커스텀 리소스의 사양을 수정할 수 있습니다. 그리고 최적화된 기본 측정항목 설정을 개별적으로 재정의할 수 있습니다.
Stackdriver 구성요소의 기본 CPU 및 메모리 요청과 한도 재정의
pod 밀도가 높은 클러스터는 높은 로깅 및 모니터링 오버헤드가 발생합니다. 극단적인 경우에는 Stackdriver 구성요소가 CPU 및 메모리 사용률 한도에 가깝게 보고되거나 리소스 제한으로 인해 지속적으로 재시작될 수도 있습니다. 이 경우 Stackdriver 구성요소의 CPU, 메모리 요청, 한도의 기본값을 재정의하려면 다음 단계를 수행합니다.
다음 명령어를 실행하여 명령줄 편집기에서 Stackdriver 커스텀 리소스를 엽니다.
kubectl -n kube-system edit stackdriver stackdriver
Stackdriver 커스텀 리소스에서
spec필드 아래에resourceAttrOverride섹션을 추가합니다.resourceAttrOverride: DAEMONSET_OR_DEPLOYMENT_NAME/CONTAINER_NAME: LIMITS_OR_REQUESTS: RESOURCE: RESOURCE_QUANTITYresourceAttrOverride섹션은 지정한 구성요소의 모든 기존 기본 한도 및 요청을 재정의합니다.resourceAttrOverride에서 지원하는 구성요소는 다음과 같습니다.gke-metrics-agent/gke-metrics-agentstackdriver-log-forwarder/stackdriver-log-forwarderstackdriver-metadata-agent-cluster-level/metadata-agentnode-exporter/node-exporterkube-state-metrics/kube-state-metrics
예시 파일은 다음과 같습니다.
apiVersion: addons.gke.io/v1alpha1 kind: Stackdriver metadata: name: stackdriver namespace: kube-system spec: anthosDistribution: baremetal projectID: my-project clusterName: my-cluster clusterLocation: us-west-1a resourceAttrOverride: gke-metrics-agent/gke-metrics-agent: requests: cpu: 110m memory: 240Mi limits: cpu: 200m memory: 4.5GiStackdriver 커스텀 리소스에 대한 변경사항을 저장하려면 명령줄 편집기를 저장하고 종료합니다.
포드 상태를 확인합니다.
kubectl -n kube-system get pods -l "managed-by=stackdriver"
정상 상태의 포드에 대한 응답은 다음과 같습니다.
gke-metrics-agent-4th8r 1/1 Running 1 40h
구성요소의 포드 사양을 확인하여 리소스가 올바르게 설정되었는지 확인합니다.
kubectl -n kube-system describe pod POD_NAME
POD_NAME을 방금 변경한 포드의 이름으로 바꿉니다. 예를 들면gke-metrics-agent-4th8r입니다.응답은 다음과 같습니다.
Name: gke-metrics-agent-4th8r Namespace: kube-system ... Containers: gke-metrics-agent: Limits: cpu: 200m memory: 4.5Gi Requests: cpu: 110m memory: 240Mi ...
최적화된 측정항목 사용 중지
기본적으로 클러스터에서 실행되는 kube-state-metrics 배포는 최적화된 kube 측정항목 집합을 수집하고 Stackdriver에 보고합니다. 추가 측정항목이 필요한 경우 Google Distributed Cloud 측정항목 목록에서 대체 항목을 찾는 것이 좋습니다.
사용할 수 있는 교체 예시는 다음과 같습니다.
| 사용 중지된 측정항목 | 교체 |
|---|---|
kube_pod_start_time |
container/uptime |
kube_pod_container_resource_requests |
container/cpu/request_cores container/memory/request_bytes |
kube_pod_container_resource_limits |
container/cpu/limit_cores container/memory/limit_bytes |
최적화된 측정항목 기본 설정을 사용 중지하려면(권장하지 않음) 다음을 수행합니다.
명령줄 편집기에서 Stackdriver 커스텀 리소스를 엽니다.
kubectl -n kube-system edit stackdriver stackdriver
optimizedMetrics필드를false로 설정합니다.apiVersion: addons.gke.io/v1alpha1 kind: Stackdriver metadata: name: stackdriver namespace: kube-system spec: anthosDistribution: baremetal projectID: my-project clusterName: my-cluster clusterLocation: us-west-1a optimizedMetrics: false
변경사항을 저장하고 명령줄 편집기를 종료합니다.
측정항목 서버
측정항목 서버는 다양한 자동 확장 파이프라인에 대한 컨테이너 리소스 측정항목의 소스입니다. 측정항목 서버는 kubelets에서 측정항목을 검색하고 Kubernetes Metrics API를 통해 노출합니다. 그런 후 HPA 및 VPA는 이러한 측정항목을 사용하여 자동 확장을 트리거할 시간을 결정합니다. 측정항목 서버는 addon-resizer를 사용하여 확장됩니다.
포드 밀도가 높아 로깅 및 모니터링 오버헤드가 너무 많은 극단적인 경우에는 리소스 제한으로 인해 측정항목 서버가 중지되었다가 다시 시작될 수 있습니다. 이 경우 gke-managed-metrics-server 네임스페이스의 metrics-server-config configmap을 수정하고 cpuPerNode 값과 memoryPerNode 값을 변경하여 측정항목 서버에 더 많은 리소스를 할당할 수 있습니다.
kubectl edit cm metrics-server-config -n gke-managed-metrics-server
ConfigMap의 예시 콘텐츠는 다음과 같습니다.
apiVersion: v1
data:
NannyConfiguration: |-
apiVersion: nannyconfig/v1alpha1
kind: NannyConfiguration
cpuPerNode: 3m
memoryPerNode: 20Mi
kind: ConfigMap
ConfigMap을 업데이트한 후 다음 명령어를 사용하여 metrics-server 포드를 다시 만듭니다.
kubectl delete pod -l k8s-app=metrics-server -n gke-managed-metrics-server
로그 및 측정항목 라우팅
Stackdriver 로그 전달자(stackdriver-log-forwarder)는 각 노드 머신의 로그를 Cloud Logging으로 전송합니다. 마찬가지로 GKE 측정항목 에이전트(gke-metrics-agent)는 각 노드 머신에서 Cloud Monitoring으로 측정항목을 전송합니다. 로그와 측정항목이 전송되기 전에 Stackdriver 연산자(stackdriver-operator)는 stackdriver 커스텀 리소스의 clusterLocation 필드 값을 각 로그 항목과 측정항목에 연결한 후 Google Cloud로 라우팅합니다. 또한 로그 및 측정항목은 stackdriver 커스텀 리소스 사양(spec.projectID)에 지정된 Google Cloud 프로젝트와 연결됩니다.
stackdriver 리소스는 클러스터 생성 시 클러스터 리소스의 clusterOperations 섹션에 있는 location 및 projectID 필드에서 clusterLocation 및 projectID 필드의 값을 가져옵니다.
Stackdriver 에이전트에서 전송하는 모든 측정항목 및 로그 항목은 전역 수집 엔드포인트로 라우팅됩니다. 그런 다음 데이터 전송의 안정성을 보장하기 위해 도달 가능한 가장 가까운 리전 Google Cloud 엔드포인트로 데이터가 전달됩니다.
전역 엔드포인트에서 측정항목 또는 로그 항목을 수신하면 다음 단계는 서비스에 따라 다릅니다.
로그 라우팅 구성 방법: 로깅 엔드포인트에서 로그 메시지를 수신하면 Cloud Logging은 로그 라우터를 통해 메시지를 전달합니다. 로그 라우터 구성의 싱크와 필터는 메시지 라우팅 방법을 결정합니다. 로그 항목을 저장하는 리전 Logging 버킷과 같은 대상이나 Pub/Sub로 로그 항목을 라우팅할 수 있습니다. 로그 라우팅의 작동 방식과 구성 방법에 관한 자세한 내용은 라우팅 및 스토리지 개요를 참조하세요.
이 라우팅 프로세스에서는
stackdriver커스텀 리소스의clusterLocation필드 또는 클러스터 사양의clusterOperations.location필드가 고려되지 않습니다. 로그의 경우clusterLocation은 로그 항목에만 라벨을 지정하는 데 사용되며, 이는 로그 탐색기에서 필터링하는 데 유용할 수 있습니다.측정항목 라우팅 구성 방법: 측정항목 엔드포인트가 측정항목 항목을 수신하면 항목이 자동으로 라우팅되어 측정항목에서 지정한 위치에 저장됩니다. 측정항목의 위치는
stackdriver커스텀 리소스의clusterLocation필드에서 가져왔습니다.구성 계획: Cloud Logging 및 Cloud Monitoring을 구성할 때 로그 라우터를 구성하고 요구사항을 가장 잘 지원하는 위치가 포함된 적절한
clusterOperations.location을 지정합니다. 예를 들어 로그와 측정항목이 동일한 위치로 이동하도록 하려면clusterOperations.location을 로그 라우터가 Google Cloud 프로젝트에 사용하는 Google Cloud 리전과 동일하게 설정하세요.필요에 따라 로그 구성 업데이트: 재해 복구 계획과 같은 비즈니스 요구사항으로 인해 언제든지 로그의 대상 설정을 변경할 수 있습니다.Google Cloud 의 로그 라우터 구성 변경사항은 즉시 적용됩니다. 클러스터 리소스의
clusterOperations섹션에 있는location및projectID필드는 변경할 수 없으므로 클러스터를 만든 후에는 업데이트할 수 없습니다.stackdriver리소스의 값을 직접 변경하지 않는 것이 좋습니다. 이 리소스는 업그레이드와 같은 클러스터 작업이 조정을 트리거할 때마다 원래 클러스터 생성 상태로 되돌아갑니다.
Logging 및 Monitoring을 위한 구성 요구사항
Google Distributed Cloud에서 Cloud Logging 및 Cloud Monitoring을 사용 설정하려면 몇 가지 구성 요구사항이 있습니다. 이 단계는 Google 서비스 사용 설정 페이지의 Logging 및 Monitoring에 사용할 서비스 계정 구성 및 다음 목록에 포함되어 있습니다.
- Cloud Monitoring 작업공간은Google Cloud 프로젝트 내에서 만들어야 합니다. 이를 위해Google Cloud 콘솔에서 Monitoring을 클릭하고 워크플로를 따릅니다.
다음 Stackdriver API를 사용 설정해야 합니다.
Stackdriver 에이전트에서 사용되는 서비스 계정에 다음 IAM 역할을 할당해야 합니다.
logging.logWritermonitoring.metricWriterstackdriver.resourceMetadata.writermonitoring.dashboardEditoropsconfigmonitoring.resourceMetadata.writer
로그 태그
많은 Google Distributed Cloud 로그에는 F 태그가 있습니다.
logtag: "F"
이 태그는 로그 항목이 완전하거나 전체임을 의미합니다. 이 태그에 대한 자세한 내용은 GitHub의 Kubernetes 설계 제안서의 로그 형식을 참조하세요.
가격 책정
Google Distributed Cloud 클러스터에서 시스템 로그 및 측정항목에는 다음이 포함됩니다.
- 관리자 클러스터에 있는 모든 구성요소의 로그 및 측정항목
- 사용자 클러스터의 다음 네임스페이스에 있는 구성요소의 로그 및 측정항목:
kube-system,gke-system,gke-connect,knative-serving,istio-system,monitoring-system,config-management-system,gatekeeper-system,cnrm-system
자세한 내용은 Google Cloud Observability 가격 책정을 참조하세요.
Cloud Logging 측정항목의 크레딧에 대한 자세한 내용은 영업팀에 가격 책정을 문의하세요.