Nesta página, descrevemos como solucionar problemas que podem ocorrer ao provisionar um cluster de usuário no GDC.
Não foi possível programar pods
Para receber as permissões necessárias para resolver problemas com o agendamento de pods em um cluster de usuário, peça ao administrador do IAM da organização para conceder a você o papel de administrador do cluster de usuário.
Para resolver problemas com pods não programáveis em um cluster de usuário, siga estas etapas:
Extraia o URL do Grafana:
echo https://console.ORGANIZATION_NAME.GDC_URL/platform-obs/grafanaSubstitua as seguintes variáveis:
ORGANIZATION_NAME: o nome da organização.GDC_URL: o nome de domínio que você usa para acessar sua instância do GDC.
Navegue até o URL do Grafana em um navegador.
Abra o painel KUB-R0101 - Cluster cannot deploy more pods na página inicial do Grafana.
Consulte o gráfico Número de pods não programáveis para saber qual cluster de usuário tem um ou mais pods não programáveis.
No gráfico Número de pods não programáveis, mantenha o ponteiro sobre os pontos de dados para encontrar o nome e o namespace do pod não programável.
Exporte o nome e o namespace do pod como variáveis:
export POD_NAME=POD_NAME export NAMESPACE=NAMESPACEExecute o comando a seguir para imprimir informações sobre o pod afetado:
kubectl --kubeconfig USER_CLUSTER_KUBECONFIG \ describe pod -n "${NAMESPACE}" -p "${POD_NAME}"Se você estiver vendo o seguinte aviso, seu pod não tem memória suficiente:
Warning FailedScheduling 40s (x98 over 2h) default-scheduler 0/1 nodes are available: 1 Insufficient memory (1).Siga para a próxima etapa para saber como atenuar esse problema.
Aumente o número de pods disponíveis no pool de nós de trabalho. Consulte a seção Redimensionar pools de nós para saber como aumentar o tamanho do pool de nós de um cluster de usuário.
Depois de escalonar verticalmente do pool de nós de trabalho, valide se você corrigiu o problema verificando se o gráfico Número de pods não programáveis no Grafana é zero.
Desempenho degradado para cargas de trabalho
Para receber as permissões necessárias para resolver problemas de desempenho reduzido em um cluster de usuário, peça ao administrador do IAM da organização para conceder a você o papel de administrador do cluster de usuário.
Para resolver problemas de desempenho degradado em cargas de trabalho em um cluster de usuário, siga estas etapas:
Extraia o URL do Grafana:
echo https://console.ORGANIZATION_NAME.GDC_URL/platform-obs/grafanaSubstitua as seguintes variáveis:
ORGANIZATION_NAME: o nome da organização.GDC_URL: o nome de domínio que você usa para acessar sua instância do GDC.
Navegue até o URL do Grafana em um navegador.
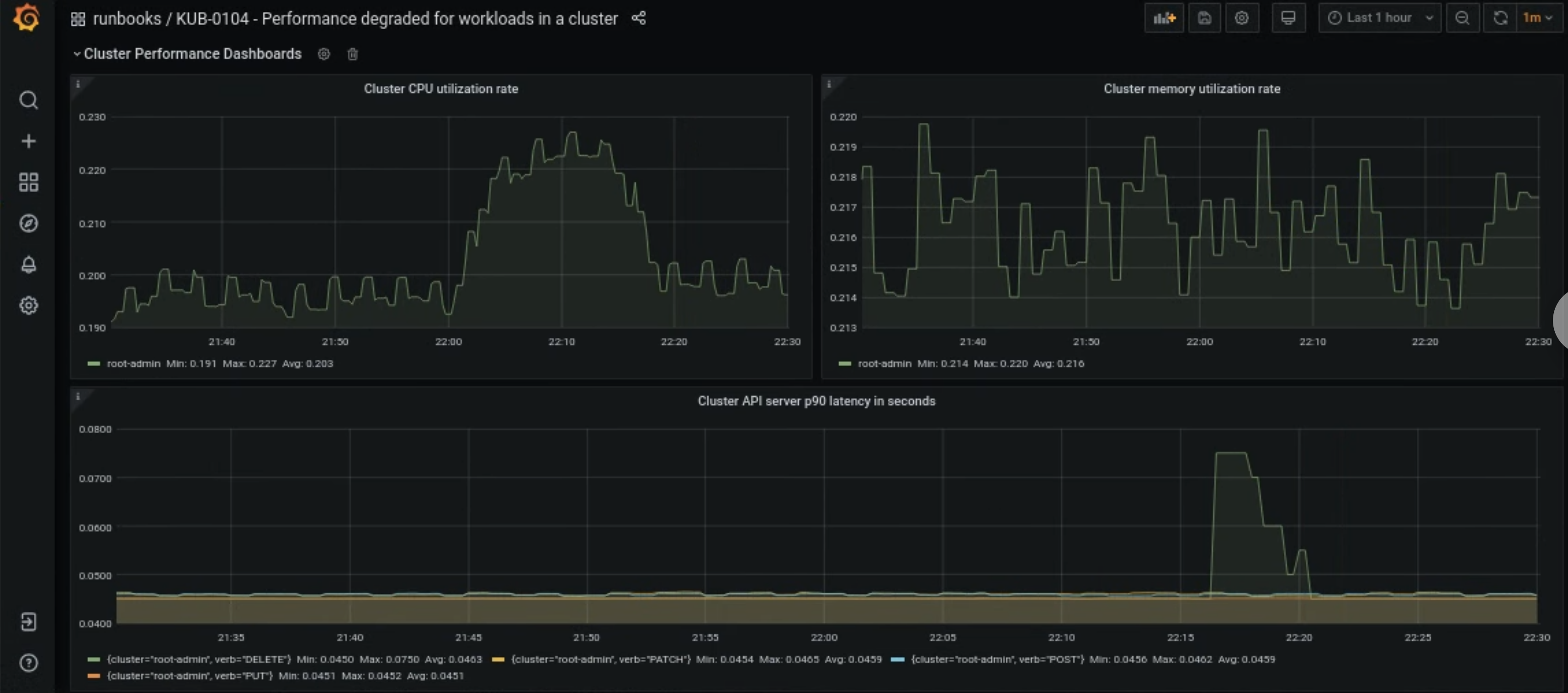
Abra o painel KUB-R0104 - Performance degraded for workloads in a cluster na página inicial do Grafana.
Há três gráficos que mostram se as latências da CPU, da memória ou da API estão muito altas para um cluster de usuário:

Há muitos motivos para o aumento repentino das latências de CPU, memória ou servidor de API de um cluster de usuário. Primeiro, encontre o cluster de usuário afetado no painel do Grafana, dependendo do problema.
Se o problema estiver relacionado a uma alta utilização de CPU ou memória de um cluster de usuário, verifique a taxa de utilização da CPU do nó e a taxa de utilização da memória do nó no mesmo painel para descobrir quais nós estão afetados.
Se os nós afetados forem de trabalho, aumente o número de pods disponíveis no pool de nós de trabalho. Se um nó não tiver a palavra-chave
adminno nome, ele será um nó de trabalho. Consulte a seção Redimensionar pools de nós para saber como aumentar o tamanho do pool de nós de um cluster de usuário.