이 페이지에서는 GDC에서 사용자 클러스터를 프로비저닝하는 동안 발생할 수 있는 문제를 해결하는 방법을 설명합니다.
포드를 예약할 수 없음
사용자 클러스터에서 포드 예약 문제를 해결하는 데 필요한 권한을 얻으려면 조직 IAM 관리자에게 사용자 클러스터 관리자 역할을 부여해 달라고 요청하세요.
사용자 클러스터에서 예약할 수 없는 포드의 문제를 해결하려면 다음 단계를 완료하세요.
Grafana URL을 가져옵니다.
echo https://console.ORGANIZATION_NAME.GDC_URL/platform-obs/grafana다음 변수를 바꿉니다.
ORGANIZATION_NAME: 조직 이름GDC_URL: GDC 인스턴스에 액세스하는 데 사용하는 도메인 이름입니다.
브라우저에서 Grafana URL로 이동합니다.
Grafana 홈페이지에서 KUB-R0101 - 클러스터에서 포드를 더 배포할 수 없음 대시보드를 엽니다.
예약할 수 없는 포드 수 차트를 확인하여 예약할 수 없는 포드가 하나 이상 있는 사용자 클러스터를 확인합니다.
예약할 수 없는 포드 수 차트에서 데이터 포인트 위로 포인터를 가져가 예약할 수 없는 포드의 이름과 네임스페이스를 확인합니다.
포드의 이름과 네임스페이스를 변수로 내보냅니다.
export POD_NAME=POD_NAME export NAMESPACE=NAMESPACE다음 명령어를 실행하여 영향을 받는 포드에 관한 정보를 출력합니다.
kubectl --kubeconfig USER_CLUSTER_KUBECONFIG \ describe pod -n "${NAMESPACE}" -p "${POD_NAME}"다음 경고가 표시되면 포드의 메모리가 부족한 것입니다.
Warning FailedScheduling 40s (x98 over 2h) default-scheduler 0/1 nodes are available: 1 Insufficient memory (1).이 문제를 완화하는 방법에 대한 자세한 내용은 다음 단계를 참고하세요.
작업자 노드 풀에서 사용할 수 있는 포드 수를 늘립니다. 사용자 클러스터의 노드 풀 크기를 늘리는 방법은 노드 풀 크기 조절 섹션을 참고하세요.
작업자 노드 풀을 확장한 후 Grafana에서 예약할 수 없는 포드 수 차트가 0인지 확인하여 문제가 해결되었는지 검증합니다.
워크로드 성능 저하
사용자 클러스터에서 성능 저하 문제를 해결하는 데 필요한 권한을 얻으려면 조직 IAM 관리자에게 사용자 클러스터 관리자 역할을 부여해 달라고 요청하세요.
사용자 클러스터의 워크로드 성능 저하 문제를 해결하려면 다음 단계를 완료하세요.
Grafana URL을 가져옵니다.
echo https://console.ORGANIZATION_NAME.GDC_URL/platform-obs/grafana다음 변수를 바꿉니다.
ORGANIZATION_NAME: 조직 이름GDC_URL: GDC 인스턴스에 액세스하는 데 사용하는 도메인 이름입니다.
브라우저에서 Grafana URL로 이동합니다.
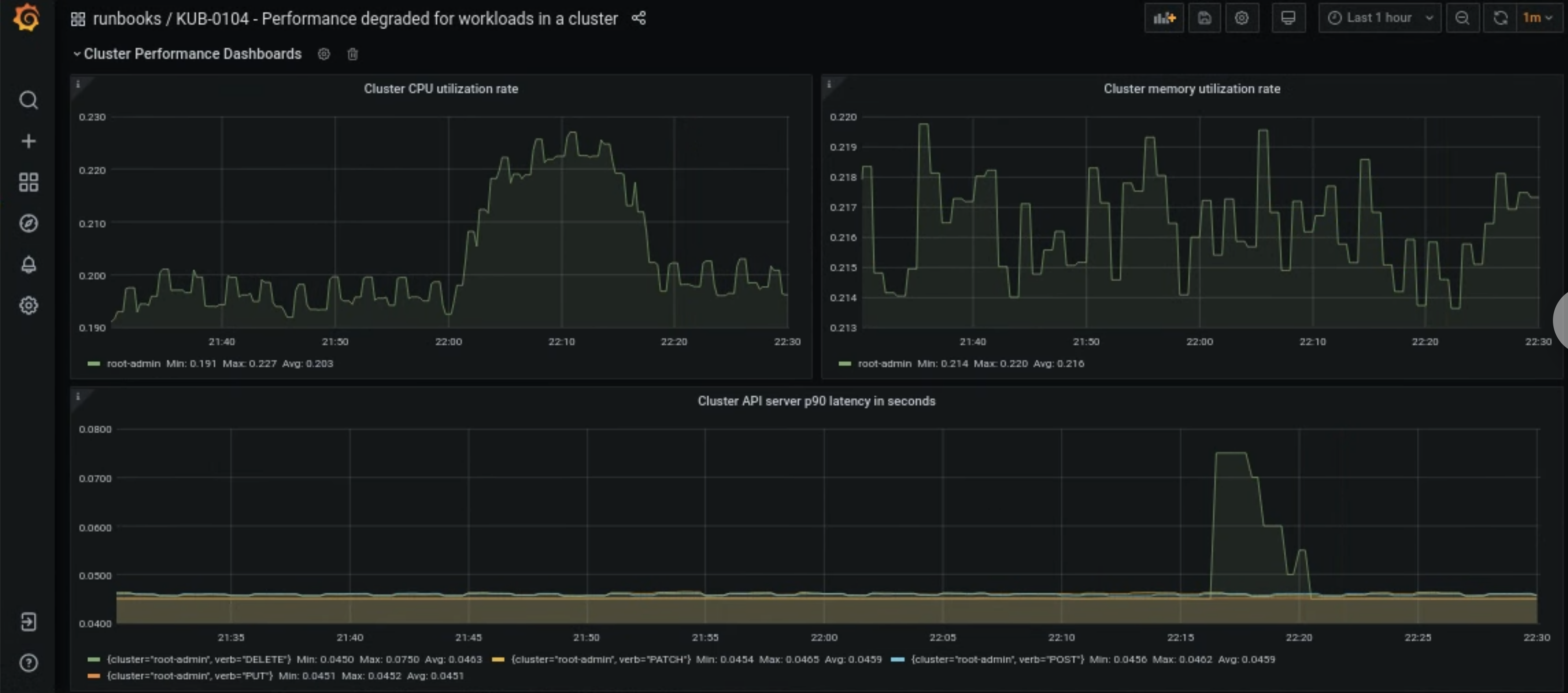
Grafana 홈페이지에서 KUB-R0104 - 클러스터의 워크로드 성능 저하 대시보드를 엽니다.
사용자 클러스터의 CPU, 메모리 또는 API 지연 시간이 너무 높은지 보여주는 차트가 세 개 있습니다.

사용자 클러스터의 CPU, 메모리 또는 API 서버 지연 시간이 갑자기 증가하는 이유는 여러 가지가 있습니다. 먼저 문제에 따라 Grafana 대시보드에서 영향을 받는 사용자 클러스터를 찾습니다.
사용자 클러스터의 높은 CPU 또는 메모리 문제와 관련된 경우 동일한 대시보드에서 노드 CPU 사용률 및 노드 메모리 사용률을 확인하여 영향을 받는 노드를 찾습니다.
영향을 받는 노드가 워커 노드인 경우 워커 노드 풀에서 사용할 수 있는 포드 수를 늘립니다. 노드 이름에
admin키워드가 없으면 작업자 노드입니다. 사용자 클러스터의 노드 풀 크기를 늘리는 방법은 노드 풀 크기 조절 섹션을 참고하세요.