Cette page explique comment résoudre les problèmes pouvant survenir lors du provisionnement d'un cluster d'utilisateur dans GDC.
Impossible de programmer des pods
Pour obtenir les autorisations nécessaires pour résoudre les problèmes de planification des pods dans un cluster utilisateur, demandez à votre administrateur IAM de l'organisation de vous accorder le rôle d'administrateur de cluster utilisateur.
Pour résoudre les problèmes liés aux pods non planifiables dans un cluster d'utilisateur, procédez comme suit :
Récupérez l'URL Grafana :
echo https://console.ORGANIZATION_NAME.GDC_URL/platform-obs/grafanaRemplacez les variables suivantes :
ORGANIZATION_NAME: nom de l'organisation.GDC_URL: nom de domaine que vous utilisez pour accéder à votre instance GDC.
Accédez à l'URL Grafana dans un navigateur.
Ouvrez le tableau de bord KUB-R0101 – Cluster cannot deploy more pods (KUB-R0101 – Le cluster ne peut pas déployer d'autres pods) sur la page d'accueil de Grafana.
Consultez le graphique Nombre de pods non programmables pour identifier le cluster d'utilisateur qui comporte un ou plusieurs pods non programmables.
Dans le graphique Nombre de pods non planifiables, pointez sur les points de données pour trouver le nom et l'espace de noms du pod non planifiable.
Exportez le nom et l'espace de noms du pod en tant que variables :
export POD_NAME=POD_NAME export NAMESPACE=NAMESPACEExécutez la commande suivante pour afficher des informations sur le pod concerné :
kubectl --kubeconfig USER_CLUSTER_KUBECONFIG \ describe pod -n "${NAMESPACE}" -p "${POD_NAME}"Si l'avertissement suivant s'affiche, cela signifie que votre pod ne dispose pas de suffisamment de mémoire :
Warning FailedScheduling 40s (x98 over 2h) default-scheduler 0/1 nodes are available: 1 Insufficient memory (1).Passez à l'étape suivante pour savoir comment atténuer ce problème.
Augmentez le nombre de pods disponibles dans votre pool de nœuds de calcul. Pour savoir comment augmenter la taille du pool de nœuds d'un cluster d'utilisateur, consultez la section Redimensionner les pools de nœuds.
Après avoir augmenté la taille de votre pool de nœuds de calcul, vérifiez que le problème est résolu en vous assurant que le graphique Nombre de pods non planifiables dans Grafana est à zéro.
Performances dégradées pour les charges de travail
Pour obtenir les autorisations nécessaires pour résoudre les problèmes de performances dégradées dans un cluster d'utilisateur, demandez à votre administrateur IAM de l'organisation de vous attribuer le rôle d'administrateur de cluster d'utilisateur.
Pour résoudre les problèmes de performances dégradées des charges de travail dans un cluster d'utilisateur, procédez comme suit :
Récupérez l'URL Grafana :
echo https://console.ORGANIZATION_NAME.GDC_URL/platform-obs/grafanaRemplacez les variables suivantes :
ORGANIZATION_NAME: nom de l'organisation.GDC_URL: nom de domaine que vous utilisez pour accéder à votre instance GDC.
Accédez à l'URL Grafana dans un navigateur.
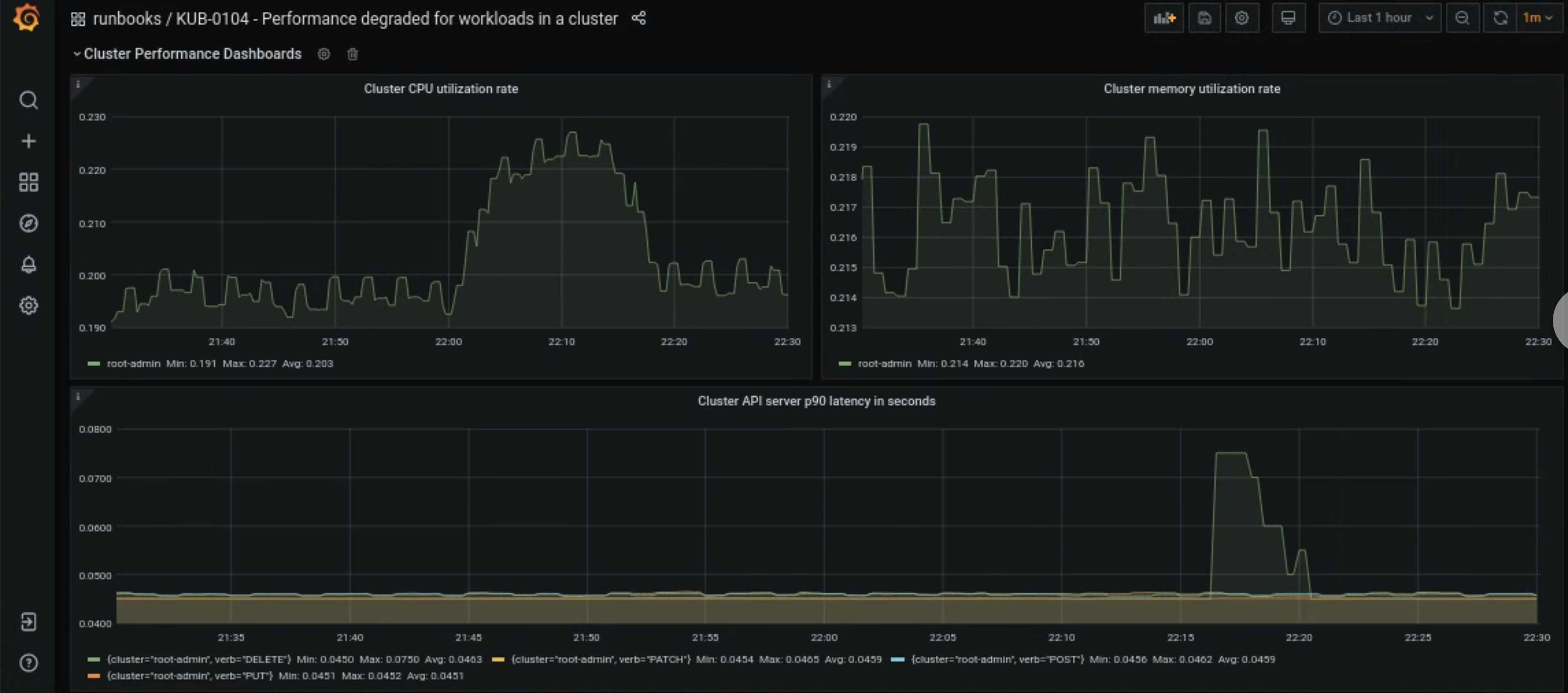
Ouvrez le tableau de bord KUB-R0104 – Performances dégradées pour les charges de travail dans un cluster sur la page d'accueil de Grafana.
Trois graphiques indiquent si les latences du processeur, de la mémoire ou de l'API sont trop élevées pour un cluster d'utilisateur :

Il existe de nombreuses raisons pour lesquelles la latence du processeur, de la mémoire ou du serveur d'API d'un cluster d'utilisateur peut augmenter soudainement. Tout d'abord, identifiez le cluster d'utilisateurs concerné dans le tableau de bord Grafana en fonction du problème.
Si le problème est lié à une utilisation élevée du processeur ou de la mémoire d'un cluster d'utilisateur, consultez les taux d'utilisation du processeur des nœuds et de la mémoire des nœuds dans le même tableau de bord pour identifier les nœuds concernés.
Si les nœuds concernés sont des nœuds de calcul, augmentez le nombre de pods disponibles dans votre pool de nœuds de calcul. Si un nœud ne comporte pas le mot clé
admindans son nom, il s'agit d'un nœud de calcul. Pour savoir comment augmenter la taille du pool de nœuds d'un cluster d'utilisateur, consultez la section Redimensionner les pools de nœuds.