En esta página, se describe cómo solucionar problemas que pueden ocurrir durante el aprovisionamiento de un clúster de usuario en GDC.
No se pudieron programar los pods
Para obtener los permisos necesarios para solucionar problemas relacionados con la programación de Pods en un clúster de usuario, pídele al administrador de IAM de la organización que te otorgue el rol de administrador del clúster de usuario.
Para solucionar problemas relacionados con los Pods que no se pueden programar en un clúster de usuario, completa los siguientes pasos:
Recupera la URL de Grafana:
echo https://console.ORGANIZATION_NAME.GDC_URL/platform-obs/grafanaReemplaza las siguientes variables:
ORGANIZATION_NAME: Es el nombre de la organización.GDC_URL: Es el nombre de dominio que usas para acceder a tu instancia de GDC.
Navega a la URL de Grafana en un navegador.
Abre el panel KUB-R0101 - Cluster cannot deploy more pods en la página principal de Grafana.
Consulta el gráfico Cantidad de Pods no programables para ver qué clúster de usuario tiene uno o más Pods no programables.
En el gráfico Cantidad de Pods no programables, mantén el puntero sobre los puntos de datos para encontrar el nombre y el espacio de nombres del Pod no programable.
Exporta el nombre y el espacio de nombres del pod como variables:
export POD_NAME=POD_NAME export NAMESPACE=NAMESPACEEjecuta el siguiente comando para imprimir información sobre el Pod afectado:
kubectl --kubeconfig USER_CLUSTER_KUBECONFIG \ describe pod -n "${NAMESPACE}" -p "${POD_NAME}"Si ves la siguiente advertencia, significa que tu pod no tiene suficiente memoria:
Warning FailedScheduling 40s (x98 over 2h) default-scheduler 0/1 nodes are available: 1 Insufficient memory (1).Continúa con el siguiente paso para obtener detalles sobre cómo mitigar este problema.
Aumenta la cantidad de Pods disponibles en tu grupo de nodo trabajador. Consulta la sección Cambia el tamaño de los grupos de nodos para obtener información sobre cómo aumentar el tamaño del grupo de nodos de un clúster de usuario.
Después de escalar verticalmente tu grupo de nodo trabajador, valida que hayas corregido el problema verificando que el gráfico Cantidad de Pods no programables en Grafana sea cero.
Rendimiento degradado para las cargas de trabajo
Para obtener los permisos necesarios para solucionar problemas de rendimiento reducido en un clúster de usuario, pídele a tu administrador de IAM de la organización que te otorgue el rol de administrador del clúster de usuario.
Para solucionar problemas de rendimiento reducido en las cargas de trabajo de un clúster de usuario, completa los siguientes pasos:
Recupera la URL de Grafana:
echo https://console.ORGANIZATION_NAME.GDC_URL/platform-obs/grafanaReemplaza las siguientes variables:
ORGANIZATION_NAME: Es el nombre de la organización.GDC_URL: Es el nombre de dominio que usas para acceder a tu instancia de GDC.
Navega a la URL de Grafana en un navegador.
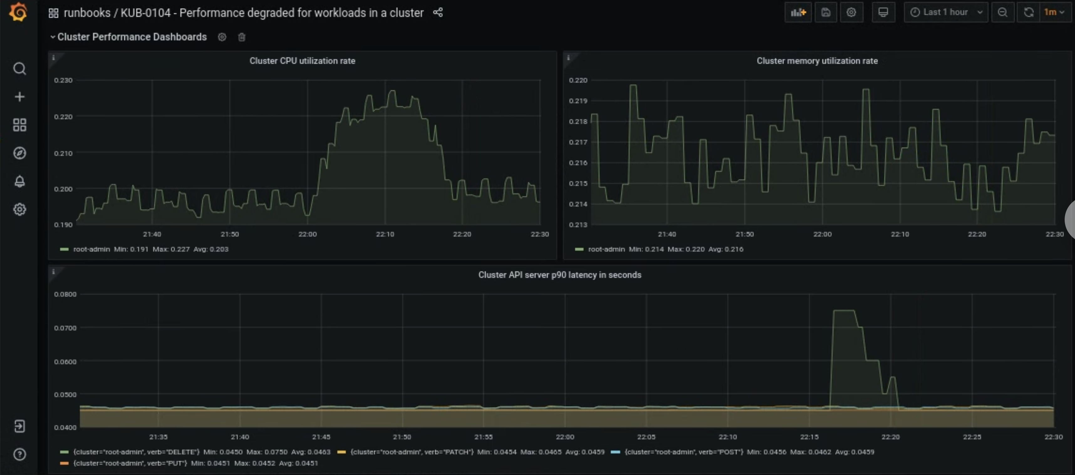
Abre el panel KUB-R0104 - Performance degraded for workloads in a cluster en la página principal de Grafana.
Hay tres gráficos que muestran si las latencias de la CPU, la memoria o la API son demasiado altas para un clúster de usuario:

Existen muchos motivos por los que las latencias de la CPU, la memoria o el servidor de la API de un clúster de usuario pueden aumentar de repente. Primero, busca el clúster de usuario afectado en el panel de Grafana según el problema.
Si se relaciona con un problema de uso alto de CPU o memoria de un clúster de usuario, consulta las métricas Node CPU utilization rate y Node memory utilization rate en el mismo panel para encontrar los nodos afectados.
Si los nodos afectados son nodos trabajadores, aumenta la cantidad de pods disponibles en tu grupo de nodo trabajador. Si un nodo no tiene la palabra clave
adminen su nombre, es un nodo trabajador. Consulta la sección Cambia el tamaño de los grupos de nodos para obtener información sobre cómo aumentar el tamaño del grupo de nodos de un clúster de usuario.